Modeling and Simulation of IGCC Considering Pressure and Flow Distribution of Gasifier
Abstract
:1. Introduction
2. Description of Shell Gasifier and IGCC Power Plant
3. IGCC System Modeling
3.1. Gasifier Model and Volume-Resistance Method
3.2. Gas Turbine Model
3.3. Steam System Model
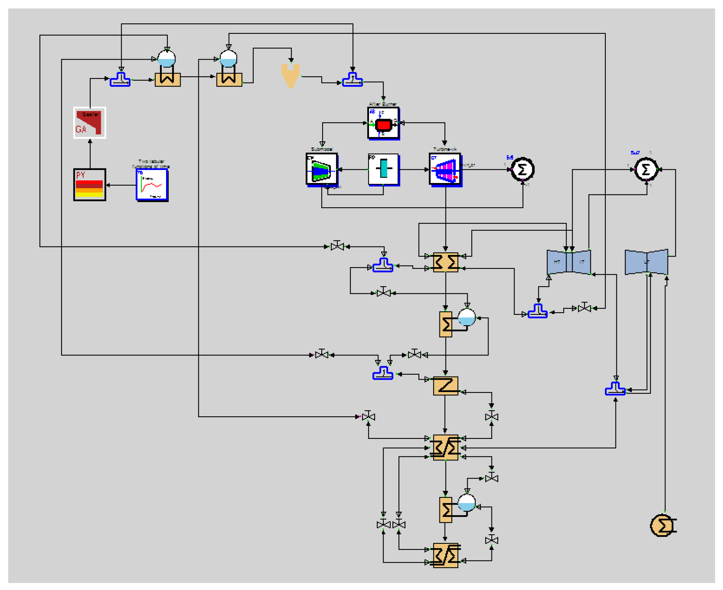
3.4. IGCC System Model
4. Results and Analysis
4.1. Gasifier Simulation
4.2. IGCC System Simulation
5. Conclusions
- The new volume-resistance model can be used in the simulation of the Shell gasifier and IGCC system, especially in the analysis of the pressure and flow distribution characteristics in the gasifier. It meets the requirements for both steady-state and dynamic simulations.
- The IGCC system model with the new gasifier model can show the volume inertia well, through calculating the pressure and flow distribution. The simulation results of the new model show an obvious delay compared with the results of the models without considering the pressure and flow distribution. It is more realistic to reflect the dynamic response of the IGCC power plant.
- The simplified control system causes complicated dynamic responses for the steam turbine, which reduces the stability of the IGCC power plant. The new model can be used for the design of the IGCC control system.
Acknowledgments
Author Contributions
Conflicts of Interest
References
- Liu, H.W.; Ni, W.D.; Li, Z.; Ma, L.W. Strategic thinking on IGCC development in China. Energy Policy 2008, 36, 1–11. [Google Scholar] [CrossRef]
- Zhao, L.F.; Xiao, Y.H.; Gallagher, K.S.; Wang, B.; Xu, X. Technical, environmental, and economic assessment of deploying advanced coal power technologies in the Chinese context. Energy Policy 2008, 36, 2709–2718. [Google Scholar] [CrossRef]
- Liu, S.M.; Wang, P.Y.; Wei, S.L.; Kou, K.X. The Dynamic Model for the Gas Station of IGCC. Gas Turbine Technol. 2001, 14, 27–31. [Google Scholar]
- Elseviers, W.F.; van Mierlo, T.; van de Voorde, M.J.F.; Verelst, H. Thermodynamic simulations of lignite-fired IGCC with in situ desulfurization and CO2 capture. Fuel 1996, 75, 1449–1456. [Google Scholar] [CrossRef]
- Chui, E.H.; Majeski, A.J.; Lu, D.Y.; Hughes, R.; Gao, H.; McCalden, D.J.; Anthony, E.J. Simulation of entrained flow coal gasification. Energy Procedia 2009, 1, 503–509. [Google Scholar] [CrossRef]
- Jiang, L.; Lin, R.; Jin, H.; Cai, R.; Liu, Z. Study on thermodynamic characteristic and optimization of steam cycle system in IGCC. Energy Convers. Manag. 2002, 43, 1339–1348. [Google Scholar] [CrossRef]
- Kapetaki, Z.; Ahn, H.; Brandani, S. Detailed process simulation of pre-combustion IGCC plants using coal-slurry and dry coal gasifiers. Energy Procedia 2013, 37, 2196–2203. [Google Scholar] [CrossRef]
- Zheng, L.; Furinsky, E. Comparison of Shell, Texaco, BGL and KRW gasifiers as part of IGCC plant computer simulations. Energy Convers. Manag. 2005, 46, 1767–1779. [Google Scholar] [CrossRef]
- Gemayel, J.E.; Macchi, A.; Hughes, R.; Anthony, E.J. Simulation of the integration of a bitumen upgrading facility and an IGCC process with carbon capture. Fuel 2014, 117, 1288–1297. [Google Scholar] [CrossRef]
- Sun, B.; Liu, Y.W.; Chen, X.; Zhou, Q.; Su, M. Dynamic modeling and simulation of shell gasifier in IGCC. Fuel Process. Technol. 2011, 92, 1418–1425. [Google Scholar] [CrossRef]
- Zhang, H.S.; Huang, D.; Zhou, D.J.; Weng, S.L.; Lu, Z.H. The dynamic modeling and simulation on a Shell gasifier. In Proceedings of the ASME 2013 International Mechanical Engineering Congress & Exposition, San Diego, CA, USA, 15–21 November 2013; p. V06AT07A057.
- Lee, H.H.; Lee, J.C.; Joo, Y.J.; Min, O.; Lee, C.H. Dynamic modeling of Shell entrained flow gasifier in an integrated gasification combined cycle process. Appl. Energy 2014, 131, 425–440. [Google Scholar] [CrossRef]
- Wang, Y.; Wang, J.H.; Luo, X.; Guo, S.; Lv, J.F.; Gao, Q.R. Dynamic modelling and simulation of IGCC process with Texaco gasifier using different coal. Syst. Sci. Control Eng. Open Access J. 2015, 3, 198–210. [Google Scholar] [CrossRef]
- Hla, S.S.; Roberts, D.G.; Harris, D.J. A numerical model for understanding the behaviour of coals in an entrained-flow gasifier. Fuel Process. Technol. 2015, 134, 424–440. [Google Scholar] [CrossRef]
- Huang, D.; Zhang, H.S.; Weng, S.L.; Su, M. Dynamic modeling and simulaiton of gasifier based on volume-resistance characterisitics mehtod. Coal, Biomass and Alternative Fuels, Cycle Innovations, Electric Power. In Proceedings of the ASME Turbo Expo 2014: Turbine Technical Conference and Exposition, Dusseldorf, Germany, 16–20 June 2014; p. V03AT03A007.
- Zhang, H.S.; Weng, S.L.; Su, M. Dynamic modeling and simulation of distributed parameter heat exchanger. In Proceedings of the ASME Turbo Expo 2005: Power for Land, Sea, and Air, Las Vegas, NV, USA, 6–9 June 2005; pp. 327–333.
- Schoen, P. Dynamic Modeling and Control of Integrated Coal Gasification Combined Cycle Units. Ph.D. Thesis, Delft University of Technology, Delft, The Netherlands, 1993. [Google Scholar]
- Li, Z.; Wang, T.J.; Han, Z.M.; Zheng, H.T.; Ni, W.D. Study on mathematical model of texaco gasifier-modeling. Power Eng. 2001, 21, 1161–1165. [Google Scholar]
- Wen, C.Y.; Chaung, T.Z. Entrainment coal gasification modeling. Ind. Eng. Chem. Des. Dev. 1979, 18, 684–694. [Google Scholar] [CrossRef]
- Tang, K.F. The Modeling and Simulation of the IGCC System Based on a Shell Gasifier. Ph.D. Thesis, Shanghai Jiao Tong University, Shanghai, China, 2013. [Google Scholar]
- Jiao, S.J. Operating Method, Performance and System Research of Integrated Gasification Combined Cycle (IGCC), 1st ed.; China Electric Power Press: Beijing, China, 2014. [Google Scholar]











| Proximate Analysis | Ultimate Analysis | ||||||||
|---|---|---|---|---|---|---|---|---|---|
| Moisture | Ash | Volatatiles | Fixed Carbon | C | H | N | S | Cl | O |
| 1% | 7% | 34% | 59% | 75.07% | 4.49% | 0.96% | 0.42% | 0.01% | 12.05% |
| Syngas at Outlet/Molar Fraction | CO | H2 | CO2 | H2O |
|---|---|---|---|---|
| lumped model | 65.3% | 29.4% | 0.25% | 0.42% |
| No-Pressure model | 66% | 28.4% | 0.93% | 1.25% |
| V-R model | 65.7% | 28.6% | 0.94% | 1.31% |
| Experimental result | 63.1% | 30% | 0.8% | 1.5% |
© 2016 by the authors; licensee MDPI, Basel, Switzerland. This article is an open access article distributed under the terms and conditions of the Creative Commons Attribution (CC-BY) license (http://creativecommons.org/licenses/by/4.0/).
Share and Cite
Huang, D.; Zhang, H.; Weng, S.; Su, M. Modeling and Simulation of IGCC Considering Pressure and Flow Distribution of Gasifier. Appl. Sci. 2016, 6, 292. https://doi.org/10.3390/app6100292
Huang D, Zhang H, Weng S, Su M. Modeling and Simulation of IGCC Considering Pressure and Flow Distribution of Gasifier. Applied Sciences. 2016; 6(10):292. https://doi.org/10.3390/app6100292
Chicago/Turabian StyleHuang, Di, Huisheng Zhang, Shilie Weng, and Ming Su. 2016. "Modeling and Simulation of IGCC Considering Pressure and Flow Distribution of Gasifier" Applied Sciences 6, no. 10: 292. https://doi.org/10.3390/app6100292
APA StyleHuang, D., Zhang, H., Weng, S., & Su, M. (2016). Modeling and Simulation of IGCC Considering Pressure and Flow Distribution of Gasifier. Applied Sciences, 6(10), 292. https://doi.org/10.3390/app6100292

