Abstract
Water-lean solvents are thought to deliver promising benefits including enhanced mass transfer properties, increased absorption capacities, and lower solvent regeneration heat duties in the natural gas sweetening process. Acid gas (H2S and CO2) removal is an essential piece of the natural gas value chain due to its corrosive effect on pipeline and process equipment, its impact on the environment, and its reduction in methane heating value. A number of solvents have been used for this process in the past. However, the low acid gas pickup, high cost per unit separation, and high regeneration heat duties form the basis for which we considered a water-lean solvent in this study. This study employs ASPEN HYSIS V12.1 to model the natural gas sweetening process of a hypothetical non-associated sour gas well with a novel water-lean solvent (50% wt. MDEA + 30% wt. DIPA + 15% wt. DMSO + 5% wt. H2O). Theoretical solvent screening was carried out to select the most promising water-lean solvent, following a flowsheet design, modeling, and result validation. The process economic analysis was carried out using Aspen Process Economic Analyzer to determine the unit separation cost and profitability indicators. The results show that the solubility of CO2 was found to be lower in water-lean solvents. The mass transfer did not seem to improve. This was generally difficult to take into consideration and properly assess in Aspen as there are no literature data with DMSO to fit the model parameters. DMSO reacts with H2S, leading to a loss of solvent. However, the mass transfer improved with the physical co-solvent, and the acid gas solubility decreased, resulting in more solvent consumption and impacting the capital expenditure. Economic analysis showed that the equipment cost of the proposed solvent is 1.4 M USD/yr higher than that of the aqueous MDEA commercially in use. As such, it is not considered economically viable.
1. Introduction
One of the most significant sources of energy is natural gas, and it can be utilized in a variety of ways as fuel for vehicles, electricity, fertilizer production, and many other chemical industries [1]. Natural gas has methane as the predominant compound (CH4) [2]. However, it contains several other undesirable impurities such as hydrogen sulfide (H2S), carbonyl sulfide (COS), carbon disulfide (CS2), and mercaptans (R-SH) along with the existence of different percentages of nitrogen (N2), carbon dioxide (CO2), and other gases [3]. In its processed form, it is one of the most efficient, reliable, and most practical of all energy sources [4]. In power plants, natural gas emits between 50 and 60 percent less carbon dioxide (CO2) than conventional oil- or coal-fired power plants [5]. Natural gas reserves are found in abundance in quite a number of countries in the world, with Russia, Iran, and Qatar topping the list to hold around half of the world’s proven reserves [6]. As of April 2022, Nigeria’s proven gas reserves totaled 206.53 trillion cubic feet (Tcf), predominantly in its Niger Delta region, ranked in the top 10 globally and making up around 3% of the global natural gas reserves [7]. As such, it plays a substantial part in the recent world energy economy and development [8].
Prior to the transmission of natural gas through pipelines, its sweetening, referring to the removal of H2S and CO2 (acid gases), is required due to the associated technical difficulties encountered, such as the corrosion of pipelines and environmental concerns [9]. The maximum H2S and CO2 concentrations allowed in natural gas are 4 ppm and 2 mol%, respectively [10]. There are a number of procedures to eliminate acid gases from unprocessed natural gas, including chemical (absorption) solvents, physical solvents, adsorption, membranes, and cryogenic fractionation. In the chemical (absorption) solvent or amine process, which is of interest to us in this study, carbon dioxide and hydrogen sulfide are removed using amine solutions [8]. The H2S and sulfur compounds are selectively removed by the amine solution during the sweetening process, and some CO2 is also absorbed because the concentration of CO2 in the gas must be lower than the permitted concentration for the pipeline specification [1].
Since the amine process has been used on a large scale to treat natural gas for more than 80 years, it is thought to be the most widely used procedure in the gas processing industry [11]. Examples of amine processes currently in use include aqueous amine, chemical mixture solvents, and the Shell Sulfinol process. The solvent price, reboiler, and cooling duty can be reduced by using a mixture solvent. The system using a chemical mixture solvent offers better performance than other solvents, especially in comparison to regular aqueous solvents [2]. However, the high energy demand required for regeneration has limited its usage. The most recent and widely used technology for acid gas removal as of now is the Shell Sulfinol process. This employs diisopropanolamine (DIPA), Sulfolane, and water to offer the main advantages of low solvent circulation rates, low plant cost, and high effectiveness for acid gas removal [12]. Solvent utilization for acid gas removal has witnessed several industrial challenges such as vaporization, high hydrocarbon pickup, low acid gas pickup, high cost per unit separation, and high regeneration heat duties. These technical challenges are generally responsible for low solvent effectiveness, giving room for an increased presence of acid gas in the sweet gas stream, the result of which translates to natural gas pipeline and process equipment corrosion and low gas heating values. As such, the development of high-performance solvents at a lower cost is of critical importance in acid gas removal from natural gas in order to meet the requirements of commodity gas quality standards [13].
Previous studies on the CO2 absorption rate increment in MDEA suggest the addition of a small amount of primary or secondary amines (such as DEAs or DIPA) to the solution to combine their high reactivity with the little energy requirements for the regeneration of tertiary amines (MDEA) [14]. In this study, we assess the techno-economic viability and performance of a water-lean solvent containing a mixture of methyl diethanolamine (MDEA), di-isopropanol amine (DIPA), dimethyl sulfoxide (DMSO), and water for the natural gas sweetening process. This expands the analysis carried out by previous researchers while focusing particularly on these proposed amines and organic diluents. Both DIPA and methyl diethanolamine are made commercially and offered for sale. These chemical processes allow the amines to absorb acid gas.
Water-lean solvents, referring to a mixture of organic diluents with amines, are thought to deliver benefits in carbon capture and gas sweetening systems, including increased H2S absorption capacities and lower regeneration heat duties. However, the solubility of CO2 is always lower [15]. The aim of this study is to carry out a Simulation-based Techno-Economic Assessment of a water-lean solvent for the natural gas sweetening process using ASPEN HYSIS V12.1. The theoretical screening of organic diluents and amines was carried out to select the seemingly most promising solvent for the process, following a feed gas composition data collection from a non-associated gas field. The design of the flowsheet and modeling of thermodynamic properties of a water-lean-solvent-based natural gas sweetening plant were carried out and a replica simulation of the process, replacing the water-lean solvent with an aqueous solvent, was carried out to compare the results for solvent performance evaluation. Lastly, the economic viability and performance of the water-lean solvent for the gas sweetening process were evaluated using Aspen Process Economic Analyzer.
2. Process Description
This section discusses the various methods that were employed in carrying out the simulation and economic analysis of this study. The process flowsheet for amine absorption and stripping was designed in ASPEN HYSYS V12.1. Setting up a mixture of the component list and the fluid package forms the initial stage of this simulation. The property package is based on the acid gas–chemical solvent package model and vapor–liquid equilibria (VLE), which was selected to be the H2S-CO2-MDEA-DIPA-DMSO-H2O electrolyte system. The Electrolyte Non-Random Two-Liquid (eNRTL) model for electrolytic thermodynamics and Peng–Robinson (PR) for the estimation of gas phase parameters are the foundations of the acid gas fluid package. For all amine solvents utilized in the industry, including MDEAs, MEAs, and Sulfolane-MDEA, regression has been performed using the existing VLE and heat of absorption data [2]. Then, a simulation of the natural gas sweetening plant flowsheet was carried out, and the effect of flow parameters on the process performance was tested through variation. An economic analysis of the process was carried out using a spreadsheet in Microsoft Excel to determine the solvent separation cost.
In the formulation of the gas sweetening solvents, 30 mol% of diisopropanolamine is added in a blend (DIPA and MDEA), combining their high reactivity with the low energy requirement for the regeneration of tertiary amine, 50 mol% of MDEA. An amount of 15 mol% DMSO and 5 mol% water solution formed the diluent in this study. Sour feed gas with a composition as shown in Table 1 entered the filter separator V-100, with a drop of 40 Kpa in vapor outlet pressure to separate solid and liquid impurities from natural gas. At 32.22 °C, this vapor outlet V1 entered from the bottom of the absorption column(s) T-100 containing 0.09 mol% CO2 and 0.12 mol% H2S.
Table 1.
Composition of the feed gas.
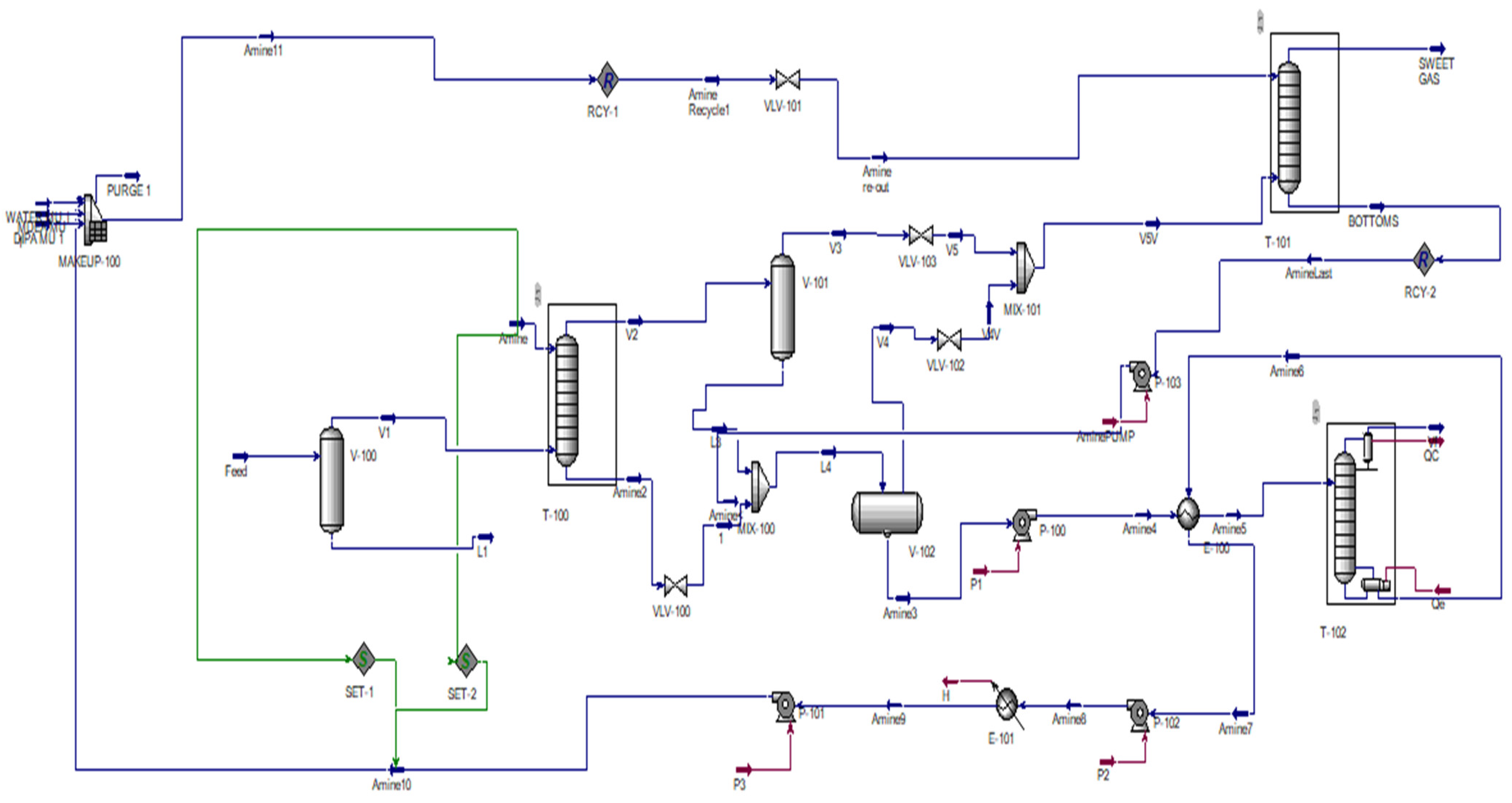
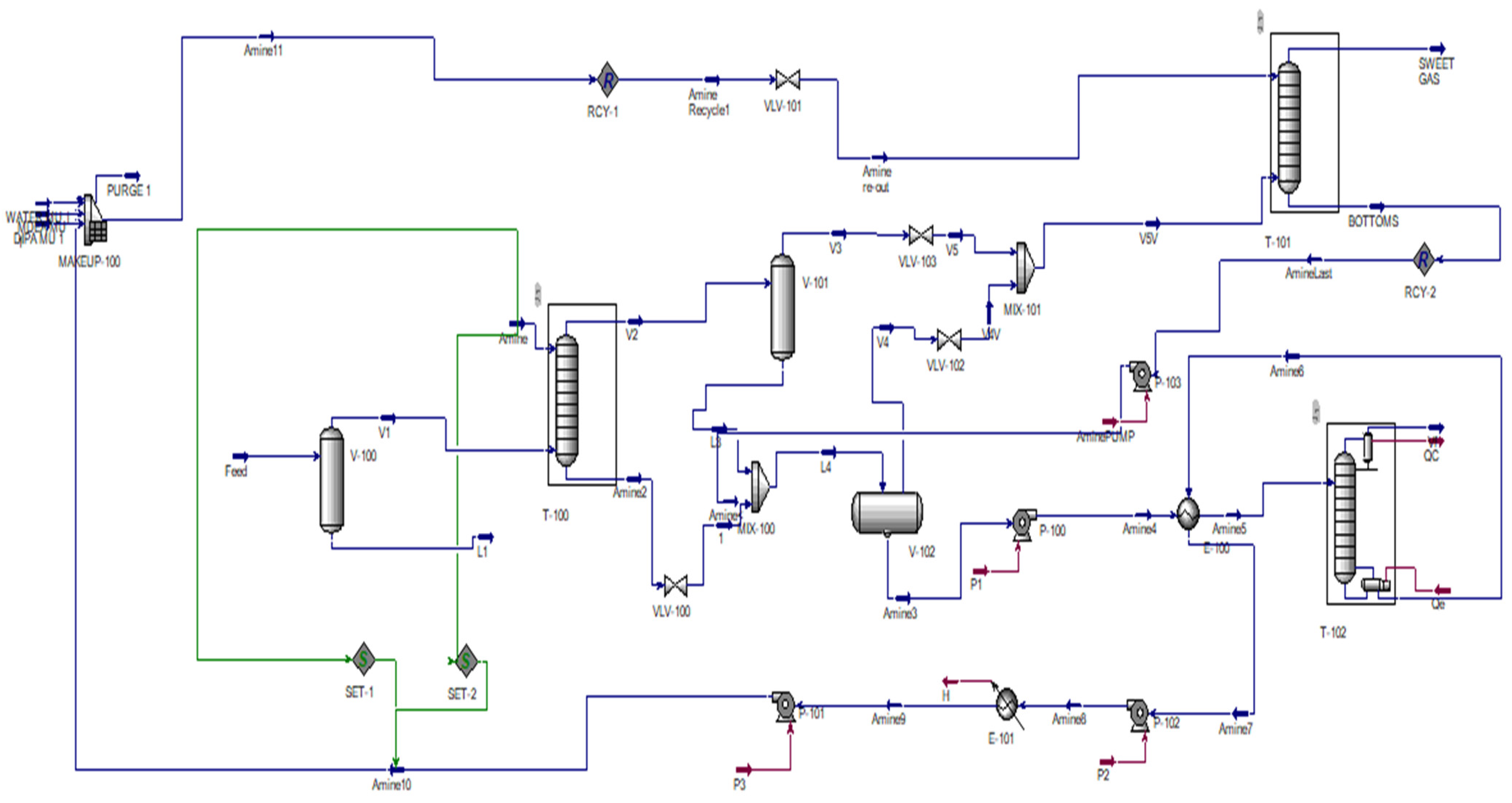
Figure 1 shows the process simulation of the natural gas sweetening plant.
Figure 1.
Natural gas sweetening process model in ASPEN HYSIS.
As shown in Figure 1, the amine solution of 574,000 kmol/hr is fed from the top of the absorption column at 5900 kPa while maintaining a temperature of 50.0 °C. With the solution in close counter-current contact, the input gas V1 ascends through the column from the bottom of the absorber (T-100). The absorption column consists of 18 stages with a top and bottom pressure of 5600 kPa and 5900 kPa, respectively. The wet sweet gas from the sulfur removal unit at the top of the absorption column (T-100) with a temperature of 50.16 °C is sent to the gas scrubber V-101 (gas–liquid (flash) separator) to separate the liquid droplets and heavy key hydrocarbons that the purified gas brings out from the tower. The wet sweet gas from the vapor outlet V3 is then fed to a pressure relief valve (VLV-103), reducing the pressure to 4800 kPa. Rich amine from the bottom of the absorber column (T-100) is fed to a valve (VLV-100) with a pressure drop of 200 kPa and mixed with the liquid outlet L3 from the flash vessel to be fed to a horizontal flash separator (V-102) at 5600 kPa and 82.33 °C. Following the exit of V4 from the flash separator, a pressure relief valve (VLV-102) reduces the pressure to 4900 kPa at 79.63 °C. This is combined with the vapor fraction V3 from (V-101) using (MIX-101) and fed to the bottom stage inlet of a second absorber column (T-101) at 46.49 °C, 4800 kPa, and 5413000 kg/hr. The column operates with a top-stage inlet amine recycle of 50 mol % MDEA, 30 mol % DIPA, 15 mol % DMSO, and 5 mol % water at 4700 kPa and 51 °C, with a bottom- and top-stage pressure, Pn and P1, of 4650 kPa and 4550 kPa, respectively. The sweet gas then reaches the user with a final methane mole fraction of 83.11%, 0.062 mol% CO2, and 0.0051 mol% H2S. Rich amine pumped by P-100 out of the bottom of the rich amine flash vessel exchanges heat with the hot lean amine coming from the bottom of the amine regenerator (stripper column) through the lean/rich heat exchanger (E-100), with a cold and hot fluid pressure drop of 34 kPa and 2 kPa, respectively. The outlet rich amine stream is fed to the amine regenerator at a temperature of 88 °C. The stripper column full reflux condenser type with a 20-stage operation operates at a condenser and reboiler pressure of 241.3 kPa and 262.0 kPa, respectively, enabling the hydrocarbons, H2S, and CO2 to be stripped out of the rich solution. The amine fed to the regenerator enters at inlet stage 6, allowing for the column to operate with a parameter solver with a fixed damping factor of 0.1 and a top-down stage numbering. The hot lean amine with a hot fluid outlet temperature of 96 °C and a mass flowrate of 1,150,400 kg/hr from the heat exchanger is pumped by a hot lean amine pump (P-102) until the pressure outlet reaches 350 kPa and is sent to a hot lean amine air cooler (E-101) with an outlet temperature of 48.59 °C. The outlet stream is then pumped with (P-101) to a further pressure of 5900 kPa in preparation for recycling following a stream split into two branches employing the SET blocks, SET1 and SET2, for temperature and pressure, respectively, with a source from the initial feed amine. The resulting amine stream is then fed to the make-up vessel (MAKEUP-100) in combination with the water make-up, accounting for the loss as a result of vaporization due to the temperature increase in the regeneration unit. The outlet stream is recycled (RCY-1) as a top feed stream for the second absorber column (T-101).
3. Results
In this section, the result of this study is presented, analyzed, and discussed in accordance with the aim, which is to carry out a Simulation-based Techno-Economic Assessment of a water-lean solvent for the natural gas sweetening process. The amine absorber utilized a novel solvent, designed to achieve a higher absorption capacity and reduce heat regeneration tasks in a heat-integrated flowsheet of a gas sweetening plant, as described in Section 1 and Section 2 of this study.
In an attempt to verify the authenticity and validity of the simulation results, key parameters from the simulation model are authenticated against guidelines from the Gas Processing Supplier Association (GPSA).
Figure 2 shows that the increase in absorber solvent flowrate decreases the composition of carbon dioxide and hydrogen sulfide in the sweet gas. This implies that the higher the solvent flow, the more efficient the acid gas loading and the lower the carbon dioxide and hydrogen sulfide content in the sweet gas. Hence, the solvent flowrate is inversely proportional to the carbon dioxide and hydrogen sulfide content in the sweet gas.
Figure 2.
H2S and CO2 against solvent flowrate (kmol/h).
Figure 3 presents the effect of feed gas flow rate on the amount of H2S and CO2 in the sweet gas stream. As seen, the increase in feed gas flowrate leads to increased impurity H2S and CO2 contents in the sweet gas stream. This is because as the feed gas flow rate increases, the chances of a reaction between acid gas and solvent molecules becomes limited due to the flow velocity. Also, as we increase the feed gas flowrate, the initial sour acid gas content also increases by mass; hence, an increment in impurities should be expected in the sweet gas stream.
Figure 3.
Effect of feed gas flow rate on the amount of H2S and CO2 in sweet gas stream.
4. Conclusions
In line with the aim of this study being to carry out a Simulation-Based Techno-Economic Assessment of a water-lean solvent for natural gas sweetening, a comparison of an aqueous solvent and the novel solvents in this study was carried out. The solubility of CO2 was found to be lower in the water-lean solvent under study. The mass transfer did not seem to improve. This was generally difficult to take into consideration and properly assess in Aspen as there are no literature data with DMSO to fit the model parameters. Because water-lean solvents are not well represented in Aspen Plus, experimental data were employed to validate the models, evaluating the performance of the water-lean solvent against aqueous MDEA. In the water-lean solvent, the cyclic capacity was found to be smaller, moving toward lower loadings. The vapor liquid equilibrium (VLE) curves moved to the left in the loading CO2 partial pressure as with the aqueous MDEA solvents. However, aqueous MDEA outperformed the proposed water-lean solvent under study. Although the mass transfer improved with the physical co-solvent in the water-lean solvent, the acid gas solubility decreased. Hence, more solvent will be needed and larger towers required, impacting the capital expenditure (CAPEX). Dimethyl sulfoxide (DMSO) was also found to rapidly react with H2S. As such, acting as a co-solvent for this process led to rapid solvent degradation. The water-lean solvent treated the sour gas to a removal of 0.7 mol of acid gas per mol of solvent and showed a final sweet gas CO2 and H2S concentration of 4.1 mol% and 0.142 mol%, respectively. This does not meet the gas pipeline specification or permissible limit of 4% mol CO2, especially given that the solubility of CO2 is always lower in water-lean solvents. A total utility energy saving of approximately 1.9 × 105 KJ/h was recorded in the aqueous MDEA plant against the water-lean solvent. Economic analysis showed that the total CAPEX savings from the aqueous MDEA acid gas removal unit over the water-lean solvent under study is USD 6900/MMSCFD and that of the proposed water-lean solvent is USD 1.4 M/yr higher in terms of equipment cost than aqueous MDEA. As such, the water-lean solvent under study is not considered economically viable in comparison to current industrial practices.
Author Contributions
A.A.I.: Conceptualization, methodology, software, validation, formal analysis, writing—original draft preparation, writing—review and editing, visualization, funding acquisition, resources; P.N.: supervision, project administration; S.O.I.: investigation, data curation. All authors have read and agreed to the published version of the manuscript.
Funding
This research received no external funding.
Institutional Review Board Statement
Not applicable.
Informed Consent Statement
Not applicable.
Data Availability Statement
The data presented in this study are available on request from the corresponding author. The data are not publicly available due to privacy.
Conflicts of Interest
The authors declare no conflict of interest.
References
- Khan, S.Y.; Yusuf, M.; Malani, A. Selection of Amine in natural gas sweetening process for Acid Gases removal: A review of recent studies. Pet. Petrochem. Eng. J. 2017, 1, 1–7. [Google Scholar]
- Khanjar, J.M.; Amiri, E.O. Simulation and parametric analysis of natural gas sweetening process: A case study of Missan Oil Field in Iraq. Oil Gas Sci. Technol. Rev. D’ifp Energ. Nouv. 2021, 76, 53. [Google Scholar] [CrossRef]
- Mokhatab, S.; Poe, W.A.; Mak, J.Y. Handbook of Natural Gas Transmission and Processing: Principles and Practices; Gulf Professional Publishing: Houston, TX, USA, 2018. [Google Scholar]
- Rinaldi, F.; Moghaddampoor, F.; Najafi, B.; Marchesi, R. Economic feasibility analysis and optimization of hybrid renewable energy systems for rural electrification in Peru. Clean Technol. Environ. Policy 2021, 23, 731–748. [Google Scholar] [CrossRef]
- Banawan, A.A.; El Gohary, M.M.; Sadek, I.S. Environmental and economical benefits of changing from marine diesel oil to natural-gas fuel for short-voyage high-power passenger ships. J. Eng. Marit. Environ. 2010, 224, 103–113. [Google Scholar] [CrossRef]
- Esen, V.; Oral, B. Natural gas reserve/production ratio in Russia, Iran, Qatar and Turkmenistan: A political and economic perspective. Energy Policy 2016, 93, 101–109. [Google Scholar] [CrossRef]
- Ladan, M.T.; Okukpon, I.; Maduekwe, N.C. Energy Transitions and the Future of Natural Gas Law, Policy, and Research. In The Palgrave Handbook of Natural Gas and Global Energy Transitions; Springer International Publishing: Cham, Switzerland, 2022; pp. 567–594. [Google Scholar]
- Abdulrahman, R.; Sebastine, I. Natural gas sweetening process simulation and optimization: A case study of Khurmala field in Iraqi Kurdistan region. J. Nat. Gas Sci. Eng. 2013, 14, 116–120. [Google Scholar] [CrossRef]
- Nwaoha, C.; Wood, D.A. A review of the utilization and monetization of Nigeria’s natural gas resources: Current realities. J. Nat. Gas Sci. Eng. 2014, 18, 412–432. [Google Scholar] [CrossRef]
- Rufford, T.E.; Smart, S.; Watson, G.C.; Graham, B.F.; Boxall, J.; Da Costa, J.D.; May, E.F. The removal of CO2 and N2 from natural gas: A review of conventional and emerging process technologies. J. Pet. Sci. Eng. 2012, 94, 123–154. [Google Scholar] [CrossRef]
- Kazemi, A.; Malayeri, M.; Shariati, A. Feasibility study, simulation and economical evaluation of natural gas sweetening processes–Part 1: A case study on a low capacity plant in iran. J. Nat. Gas Sci. Eng. 2014, 20, 16–22. [Google Scholar] [CrossRef]
- Bullin, J.; Polasek, J. Selective Absorption Using Amines; Bryan Research & Engineering Inc.: Bryan, TX, USA, 2006; pp. 1–8. [Google Scholar]
- Guo, B.; Ghalambor, A. Natural Gas Engineering Handbook; Elsevier: Amsterdam, The Netherlands, 2014. [Google Scholar]
- Dai, Y.; Peng, Y.; Qiu, Y.; Liu, H. Techno-Economic Analysis of a Novel Two-Stage Flashing Process for Acid Gas Removal from Natural Gas. Energies 2019, 12, 4213. [Google Scholar] [CrossRef]
- Wanderley, R.R.; Knuutila, H.K. Mapping diluents for water-lean solvents: A parametric study. Ind. Eng. Chem. Res. 2020, 59, 11656–11680. [Google Scholar] [CrossRef]
Disclaimer/Publisher’s Note: The statements, opinions and data contained in all publications are solely those of the individual author(s) and contributor(s) and not of MDPI and/or the editor(s). MDPI and/or the editor(s) disclaim responsibility for any injury to people or property resulting from any ideas, methods, instructions or products referred to in the content. |
© 2023 by the authors. Licensee MDPI, Basel, Switzerland. This article is an open access article distributed under the terms and conditions of the Creative Commons Attribution (CC BY) license (https://creativecommons.org/licenses/by/4.0/).


