Design and Implementation of a Low-Cost IoT-Based Robotic Arm for Product Feeding and Sorting in Manufacturing Lines
Abstract
1. Introduction
2. Materials and Methods
2.1. System Architecture
2.2. System Hardware
2.2.1. ESP32 Microcontroller
2.2.2. Mechanical Design of ARM
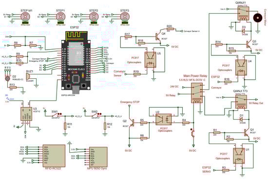
2.2.3. Electronics and Power
2.2.4. Functional Safety and Interlocks
2.2.5. Sensing and Identification
2.2.6. PCB Design of Control Board
2.3. System Software
2.3.1. Software Architecture and Scope
- Motion Algorithm: The robot’s product pick-up and drop-off operations (robot_conveyor_CNC, product_transport_from_CNC_to_first_drop_point) were created based on angle values obtained from manual tests.
- Analog Motion: A key feature of these functions is their extensive use of for loops to prevent the robot from making sudden digital movements. For loops gradually increase and decrease angle values, resulting in slower analog motion.
2.3.2. HMI Program
2.3.3. Operating Modes and Safety
2.3.4. System Monitoring Page
2.3.5. Experimental Setup and Validation
2.3.6. Performance Evaluation Methods
2.3.7. Comparison of the Proposed System with Existing Robotic Control Architectures
2.3.8. Mathematical and Control Models
3. Discussion
4. Conclusions
5. Pseudo Code
| Parameters, State, and Counters | HMI → Logical Effects (Events) | Safety & Validation |
| PARAMS: N_PROCESS //total items to process (AUTO) N_SORT //total items to sort/divert T_AX_DELAY //per-axis settle delay (ms) T_STEP_DELAY //inter-step delay (ms) STATE: MODE ∈ {AUTO, MAN} FLAGS: system_ready, tag_ok, item_present, goal_reached COUNTERS: cnt_processed ← 0 cnt_sorted ← 0 | EVENT HMI.set_mode(AUTO) => MODE ← AUTO; LOG(“mode=AUTO”) EVENT HMI.set_mode(MAN) => MODE ← MAN; LOG(“mode=MAN”) EVENT HMI.set(N_PROCESS = k) EVENT HMI.set(N_SORT = m) EVENT HMI.axis_set(i, angle) //manual axis nudge EVENT HMI.relay(name, on_off) //servo/conveyor power | FUNCTION SAFETY_OK(): RETURN (E_STOP == OFF) AND (LIMIT_SWITCHES == OK) FUNCTION RFID_VALIDATE(): IF RFID.TAG ∈ ALLOWED_SET THEN tag_ok ← TRUE; RETURN TRUE ELSE tag_ok ← FALSE; RETURN FALSE |
| Automatic Task Sequence | Helper Routines (Abstractions) | Manual Mode Loop |
| PROCEDURE AUTO_RUN(): REQUIRE SAFETY_OK() FLAGS.system_ready ← TRUE WHILE cnt_processed < N_PROCESS: WAIT UNTIL item_present == TRUE IF NOT RFID_VALIDATE(): LOG(“warn: invalid_tag”); CONTINUE //PICK (from conveyor) MOVE_AXES(A1..A4, pose_PICK); WAIT T_STEP_DELAY GRIPPER(CLOSE); WAIT T_AX_DELAY //TRANSFER (to CNC/target) MOVE_AXES(A1..A4, pose_TARGET); WAIT T_STEP_DELAY //PLACE GRIPPER(OPEN); WAIT T_AX_DELAY MOVE_AXES(A1..A4, pose_HOME); WAIT T_STEP_DELAY cnt_processed ← cnt_processed + 1 LOG(“cycle_done”, cnt_processed) IF cnt_sorted < N_SORT: SORT_BRANCH() //optional divert END WHILE FLAGS.goal_reached ← TRUE | PROCEDURE MOVE_AXES(A1..A4, pose): FOR axis ∈ {A1, A2, A3, A4}: GO(axis, pose[axis]) WAIT T_AX_DELAY PROCEDURE SORT_BRANCH(): MOVE_AXES(A1..A4, pose_SORT) GRIPPER(OPEN/CLOSE) //as required by path cnt_sorted ← cnt_sorted + 1 PROCEDURE CONVEYOR(run: BOOL): RELAY(conveyor, run) | PROCEDURE MANUAL_LOOP(): REQUIRE SAFETY_OK() LOOP: EVT ← HMI_NEXT_EVENT() MATCH EVT: CASE AXIS_SET(i, angle): GO(Ai, angle); LOG(“axis”, i, angle) CASE RELAY(name, v): RELAY(name, v); LOG(“relay”, name, v) CASE EXIT: BREAK |
| Telemetry, Logging, and Error Handling | Notes on Reproducibility | Extensibility Hooks |
| ON EVERY CRITICAL_STEP: LOG(timestamp(), step_id, MODE, A1..A4_actual, cnt_processed, cnt_sorted) ON ERROR (E_STOP || LIMIT_FAULT || TIMEOUT): RELAY(servo, OFF); RELAY(conveyor, OFF) HALT_MOTION() MODE ← MAN LOG(“safe_stop”) | Timing: Publish final values for T_AX_DELAY and T_STEP_DELAY; include tolerance ranges. Thresholds: Document detection thresholds for item_present and RFID acceptance criteria. Safety gating: Explicitly state that SAFETY_OK() is required before and between critical steps. Trace format: Fix a canonical log schema (timestamp, step_id, mode, axes, counters). HMI mapping: Provide a table in the main text listing HMI routes ↔ events (e.g., set_mode, axis_set, relay). |
|
Author Contributions
Funding
Institutional Review Board Statement
Informed Consent Statement
Data Availability Statement
Conflicts of Interest
References
- Tasmant, H.; Bossoufi, B.; Alaoui, C.; Siano, P. A Review of Machine Learning and IoT-Based Energy Management Systems for AC Microgrids. Comput. Electr. Eng. 2025, 127, 110563. [Google Scholar] [CrossRef]
- Galeas, J.; Tudela, A.; Pons, Ó.; Bandera, J.P.; Bandera, A.; Bustos, P. CRDT-Based Knowledge Synchronization in an Internet of Robotics Things Ecosystem for Ambient Assisted Living. Comput. Vis. Image Underst. 2025, 259, 104437. [Google Scholar] [CrossRef]
- Paul, J.; Schmid, L.; Klaiber, M.; Rössle, M. Extraction of Measurement Device Information on an ESP32 Microcontroller: TinyML for Image Processing. Procedia Comput. Sci. 2024, 246, 2002–2011. [Google Scholar] [CrossRef]
- Novak, M.; Doležal, P.; Budík, O.; Ptáček, L.; Geyer, J.; Davídková, M.; Prokýšek, M. Intelligent Inspection Probe for Monitoring Bark Beetle Activities Using Embedded IoT Real-Time Object Detection. Eng. Sci. Technol. Int. J. 2024, 51, 101637. [Google Scholar] [CrossRef]
- Assaad, R.H.; Mohammadi, M.; Poudel, O. Developing an Intelligent IoT-Enabled Wearable Multimodal Biosensing Device and Cloud-Based Digital Dashboard for Real-Time and Comprehensive Health, Physiological, Emotional, and Cognitive Monitoring Using Multi-Sensor Fusion Technologies. Sens. Actuators A Phys. 2025, 381, 116074. [Google Scholar] [CrossRef]
- Touaref, F.; Seres, I.; Farkas, I. IoT-Enabled Thermal and Surface Management System for PV Modules Coupled with a Cylindro-Parabolic Collector. Energy Rep. 2025, 14, 2075–2091. [Google Scholar] [CrossRef]
- Sumaiya, M.N.; Vachanamruth, G.S.; Naveen, V.; Varshitha, C.; Yashaswini, V.P. Wearable Sleeve for Physiotherapy Assessment Using ESP32 and IMU Sensor. In Computational Intelligence and Deep Learning Methods for Neuro-Rehabilitation Applications; Academic Press: Cambridge, MA, USA, 2024; pp. 101–119. [Google Scholar]
- Ciungan, D.-A.; Mîș, E.-O.; Rusu, D.-Ș.; Bratosin, I.-A.; Popovici, A.-F.; Popovici, R.; Goga, N.; Goga, M.; Pomană, L.-N.; Bordea, C.-A.; et al. Enhancing IoT Education through Hybrid Robotic Arm Integration: A Quantitative and Qualitative Student Experience Study. Appl. Sci. 2025, 15, 10537. [Google Scholar] [CrossRef]
- Ramírez-Neria, M.; Madonski, R.; Hernández-Martínez, E.G.; Lozada-Castillo, N.; Fernández-Anaya, G.; Luviano-Juárez, A. Robust Trajectory Tracking for Omnidirectional Robots by Means of Anti-Peaking Linear Active Disturbance Rejection. Robot. Auton. Syst. 2025, 183, 104842. [Google Scholar] [CrossRef]
- Amato, A.; Branco, D.; Di Martino, B.; Fedele, C.; Venticinque, S. IoT-Robotics for Collaborative Sweep Coverage. Internet Things 2024, 28, 101417. [Google Scholar] [CrossRef]
- Azad, T.; Newton, M.H.; Trevathan, J.; Sattar, A. IoT Edge Network Interoperability. Comput. Commun. 2025, 236, 108125. [Google Scholar] [CrossRef]
- Mnif, M.; Sahnoun, S.; Saad, Y.B.; Fakhfakh, A.; Kanoun, O. Combinative Model Compression Approach for Enhancing 1D CNN Efficiency for EIT-Based Hand Gesture Recognition on IoT Edge Devices. Internet Things 2024, 28, 101403. [Google Scholar] [CrossRef]
- Gómez-Gijón, S.; Salmerón, J.F.; Falco, A.; Loghin, F.C.; Lugli, P.; Morales, D.P.; Rivadeneyra, A. Printed RFID Sensing System: The Cost-Effective Way to IoT Smart Agriculture. Comput. Electron. Agric. 2025, 232, 110116. [Google Scholar] [CrossRef]
- Shahab, H.; Iqbal, M.; Sohaib, A.; Khan, F.U.; Waqas, M. IoT-Based Agriculture Management Techniques for Sustainable Farming: A Comprehensive Review. Comput. Electron. Agric. 2024, 220, 108851. [Google Scholar] [CrossRef]
- Dera, P.; Talaśka, T.; Długosz, R. A New, Cost-Efficient Modular Sensor Platform for IoT and Predictive Maintenance in Industrial Applications. J. Comput. Appl. Math. 2026, 473, 116777. [Google Scholar] [CrossRef]
- Mota, A.; Serôdio, C.; Briga-Sá, A.; Valente, A. Next-Generation Smart Homes: CO2 Monitoring with Matter Protocol to Support Indoor Air Quality. Internet Things 2025, 32, 101649. [Google Scholar] [CrossRef]
- Thakur, P.; Goel, S.; Puthooran, E. Edge AI Enabled IoT Framework for Secure Smart Home Infrastructure. Procedia Comput. Sci. 2024, 235, 3369–3378. [Google Scholar] [CrossRef]
- Villa-Medina, J.F.; Porta-García, M.Á.; Gutiérrez, J.; Porta-Gándara, M.Á. Solar Forced Convection Dryer for Agriproducts Monitored by IoT. Internet Things 2025, 31, 101566. [Google Scholar] [CrossRef]
- Ospina-Rojas, E.; Botero-Valencia, J.; Betancur-Vasquez, D.; Pearce, J.M. Open-Source Three-Dimensional IoT Anemometer for Indoor Air Quality Monitoring. HardwareX 2025, 23, e00656. [Google Scholar] [CrossRef]
- Sayor, J.J.A.M.; Shishir, N.T.; Barmon, B.B.; Ahemed, S.; Rahman, M.M. IoT-Driven Real-Time Weather Measurement and Forecasting Mobile Application with Machine Learning Integration. Array 2025, 27, 100474. [Google Scholar] [CrossRef]
- Gobpant, J.; Klongratog, B.; Rudradawong, C.; Sakdanuphab, R.; Limsuwan, P.; Sakulkalavek, A. Optimizing Fabrication Processes for Scalable Production of Flexible Thermoelectric Modules: A Case Study on Self-Powered IoT Systems. Results Eng. 2025, 27, 106150. [Google Scholar] [CrossRef]
- Tadjine, C.; Ouafi, A.; Benlamoudi, A.; Taleb-Ahmed, A. Computer Vision in Warehouse Management Automation: A Survey on Implemented Methods with Prototyping Hardware. Eng. Appl. Artif. Intell. 2025, 160, 111886. [Google Scholar] [CrossRef]
- Krishna, G.; Singh, R.; Gehlot, A.; Shaik, V.A.; Twala, B.; Priyadarshi, N. IoT-Based Real-Time Analysis of Battery Management System with Long Range Communication and FLoRa. Results Eng. 2024, 23, 102770. [Google Scholar] [CrossRef]
- Mo, F.; Ugarte Querejeta, M.; Hellewell, J.; Ur Rehman, H.; Illarramendi Rezabal, M.; Chaplin, J.C.; Sanderson, D.; Ratchev, S. PLC Orchestration Automation to Enhance Human–Machine Integration in Adaptive Manufacturing Systems. J. Manuf. Syst. 2023, 71, 172–187. [Google Scholar] [CrossRef]
- Santamaria, S.; Zalama, E.; Gómez, R.; Muñoz, P.; Gómez-García-Bermejo, J. Robot de Cables para la Limpieza de Fachadas. Rev. Iberoam. Autom. Inform. Ind. 2023, 20, 187–198. [Google Scholar] [CrossRef]
- Runnaware, M.; Chaudhari, D.; Muddamwar, K.; Muddamwar, S.; Shende, H.; Ansari, M.H.; Gyanchandani, N.N. A Review on Robotic Arm Vehicle with Object and Facial Recognition. Int. J. Res. Appl. Sci. Eng. Technol. 2022, 10, 9–12. [Google Scholar] [CrossRef]
- Maier, A.; Sharp, A.; Vagapov, Y. Comparative Analysis and Practical Implementation of the ESP32 Microcontroller Module for the Internet of Things. In Proceedings of the 2017 Internet Technologies and Applications (ITA), Wrexham, UK, 12–15 September 2017; IEEE: Piscataway, NJ, USA, 2017; pp. 143–148. [Google Scholar]
- Ban, P.; Desale, S.; Barge, R.; Chavan, P. Intelligent Robotic Arm. ITM Web Conf. 2020, 32, 01005. [Google Scholar] [CrossRef]
- Babiuch, M.; Foltýnek, P.; Smutný, P. Using the ESP32 Microcontroller for Data Processing. In Proceedings of the 2019 20th International Carpathian Control Conference (ICCC), Kraków, Poland, 26–29 May 2019; IEEE: Piscataway, NJ, USA, 2019; pp. 1–6. [Google Scholar]
- Kalamaras, S.D.; Tsitsimpikou, M.A.; Tzenos, C.A.; Lithourgidis, A.A.; Pitsikoglou, D.S.; Kotsopoulos, T.A. A Low-Cost IoT System Based on the ESP32 Microcontroller for Efficient Monitoring of a Pilot Anaerobic Biogas Reactor. Appl. Sci. 2024, 15, 34. [Google Scholar] [CrossRef]
- Hercog, D.; Lerher, T.; Truntič, M.; Težak, O. Design and Implementation of ESP32-Based IoT Devices. Sensors 2023, 23, 6739. [Google Scholar] [CrossRef]
- Li, M.; Wu, F.; Wang, F.; Zou, T.; Li, M.; Xiao, X. CNN-MLP-Based Configurable Robotic Arm for Smart Agriculture. Agriculture 2024, 14, 1624. [Google Scholar] [CrossRef]
- Iqbal, F.; Ahmed, S.; Amin, F.; Qayyum, S.; Ullah, F. Integrating BIM–IoT and Autonomous Mobile Robots for Construction Site Layout Printing. Buildings 2023, 13, 2212. [Google Scholar] [CrossRef]
- Leone, S.; Giunta, L.; Rino, V.; Mellace, S.; Sozzi, A.; Lago, F.; Curcio, E.M.; Pisla, D.; Carbone, G. Design of a Wheelchair-Mounted Robotic Arm for Feeding Assistance of Upper-Limb Impaired Patients. Robotics 2024, 13, 38. [Google Scholar] [CrossRef]
- Baek, S.; Lee, S.H.; Oh, S.E. Conceptual Design of Simulation-Based Approach for Robotic Automation Systems: A Case Study of Tray Transporting. Processes 2024, 12, 2791. [Google Scholar] [CrossRef]
- Cao, H.; Huang, X.; Zhuang, J.; Xu, J.; Shao, Z. CIoT-Robot Cloud and IoT-Assisted Indoor Robot for Medicine Delivery. In Proceedings of the 2018 Joint International Advanced Engineering and Technology Research Conference (JIAET 2018), Bangkok, Thailand, 17–18 March 2018; Atlantis Press: Paris, France, 2018; pp. 85–89. [Google Scholar]
- Ding, W.; Liu, T.; Wang, Y.; Ge, Y.; Zhu, M.; Jiang, R. Design of Home Robot Based on MPU6050 Six-Axis Robotic Arm. In Proceedings of the 2025 Asia-Europe Conference on Cybersecurity, Internet of Things and Soft Computing (CITSC), Singapore, 12–14 January 2025; IEEE: Piscataway, NJ, USA, 2025; pp. 6–9. [Google Scholar]
- Gaetani, F.; Primiceri, P.; Zappatore, G.A.; Visconti, P. Hardware Design and Software Development of a Motion Control and Driving System for Transradial Prosthesis Based on a Wireless Myoelectric Armband. IET Sci. Meas. Technol. 2019, 13, 354–362. [Google Scholar] [CrossRef]
- Ren, H.; Luan, Y.; Dong, X.; Zhou, H.; Chen, X.; Yu, X. Design of Automatic Controller System for Three-Axis 3D Printing Platform. J. Phys. Conf. Ser. 2021, 2095, 012050. [Google Scholar] [CrossRef]
- Efe, E.; Özcan, M.; Haklı, H. Building and cost analysis of an industrial automation system using industrial robots and PLC integration. Avrupa Bilim Ve Teknol. Derg. 2021, 1–10. [Google Scholar] [CrossRef]
- Al-Naib, A.M. Design an industrial robot arm controller absed on PLC. Przegląd Elektrotechniczny 2022, 98, 105–109. [Google Scholar]
- Ahmed, A.S.; Marzog, H.A.; Abdul-Rahaim, L.A. Design and Implement of Robotic Arm and Control of Moving via IoT with Arduino ESP32. Int. J. Electr. Comput. Eng. 2022, 12, 24625. [Google Scholar] [CrossRef]
- Emad, E.; Alaa, O.; Hossam, M.; Ashraf, M.; Shamseldin, M.A. Design and implementation of a low-cost microcontroller-based an industrial delta robot. WSEAS Trans. Comput. 2021, 20, 289–300. [Google Scholar] [CrossRef]
- Zhang, Y.; Zhang, L. Research on Education Robot Control System Based on ESP32. J. Educ. Educ. Res. 2024, 7, 299–302. [Google Scholar] [CrossRef]
- Chenchireddy, K.; Dora, R.; Mulla, G.B.; Jegathesan, V.; Sydu, S.A. Development of robotic arm control using Arduino controller. IAES Int. J. Robot. Autom. (IJRA) 2024, 264, 1024–1064. [Google Scholar] [CrossRef]
- Sokovic, M.; Bozic, D.; Lukic, D.; Milosevic, M.; Sokac, M.; Santosi, Z. Physical Adaptation of Articulated Robotic Arm into 3D Scanning System. Appl. Sci. 2025, 15, 5377. [Google Scholar] [CrossRef]
- Abdulkawi, W.M.; Nizam-Uddin, N.; Sheta, A.F.A.; Elshafiey, I.; Al-Shaalan, A.M. Towards an Efficient Chipless RFID System for Modern Applications in IoT Networks. Appl. Sci. 2021, 11, 8948. [Google Scholar] [CrossRef]
- Krzus, J.; Trawiński, T.; Kielan, P.; Szczygieł, M. Design and Implementation of a Tripod Robot Control System Using Hand Kinematics and a Sensory Glove. Electronics 2025, 14, 1150. [Google Scholar] [CrossRef]
- Garcés, H.O.; Godoy, J.; Riffo, G.; Sepúlveda, N.F.; Espinosa, E.; Ahmed, M.A. Development of an IoT-Enabled Smart Electricity Meter for Real-Time Energy Monitoring and Efficiency. Electronics 2025, 14, 1173. [Google Scholar] [CrossRef]









| Metric | Value | N (Tests) | Unit | Description |
|---|---|---|---|---|
| Cycle time | 4.8 ± 0.3 | 30 | s | Average time for a single pick-and-place cycle |
| RFID reading accuracy | 98.7 | 30 | % | Ratio of successful RFID tag detections |
| Servo positioning error | ±1.2 | 30 | ° | Angular deviation from the target position |
| Power consumption (max–average) | 5.3–2.5 | 10 | W | Measured using current and voltage sensors |
| Emergency stop response | 45 | 10 | ms | Time required for complete system shutdown |
| Feature/System | PLC-Controlled Robotic Arm ([40,41]) | Arduino/ESP32-Based Other Robotic Arms ([42,43,44,45]) | Proposed ESP32-Based Robotic Arm System |
|---|---|---|---|
| Control Unit | Industrial PLC with high safety standards | Arduino or ESP32 microcontroller | ESP32 microcontroller with integrated web interface |
| Cost | High (USD 2300–4200) | Low–Medium (USD 300–500) | Low (USD 310–445) |
| Power Consumption | High | Low–Medium | Very low (2.5–5.3 W) |
| Sensors & RFID Support | Limited/custom integration | Available | RFID-based product identification (NTAG215) |
| Manual and Automatic Mode | Yes (industrial control) | Yes | Yes; with safe servo speed limits |
| Safety Mechanisms | Certified industrial-grade safety | Basic or user-added | Emergency stop, safety relays, limit switches |
| Flexibility/Expandability | Low–Medium | High | High; IoT-enabled and web-based control provide easy expansion |
| Scalability | Low (non-modular, costly expansion) | Medium (expandable through modular components) | High; supports multi-node ESP32 configurations and IoT-based scaling |
| Advantages | Durable, precise, high safety | Low cost, flexible, rapid prototyping | Low cost, low power consumption, flexible IoT control, RFID integration, safe servo operation |
| Disadvantages | High cost, complex installation | Limited industrial safety, lower durability | Limited industrial certification, unsuitable for heavy loads |
Disclaimer/Publisher’s Note: The statements, opinions and data contained in all publications are solely those of the individual author(s) and contributor(s) and not of MDPI and/or the editor(s). MDPI and/or the editor(s) disclaim responsibility for any injury to people or property resulting from any ideas, methods, instructions or products referred to in the content. |
© 2025 by the authors. Licensee MDPI, Basel, Switzerland. This article is an open access article distributed under the terms and conditions of the Creative Commons Attribution (CC BY) license (https://creativecommons.org/licenses/by/4.0/).
Share and Cite
Yilmaz, S.; Akay, C.; Kaysi, F. Design and Implementation of a Low-Cost IoT-Based Robotic Arm for Product Feeding and Sorting in Manufacturing Lines. Electronics 2025, 14, 4801. https://doi.org/10.3390/electronics14244801
Yilmaz S, Akay C, Kaysi F. Design and Implementation of a Low-Cost IoT-Based Robotic Arm for Product Feeding and Sorting in Manufacturing Lines. Electronics. 2025; 14(24):4801. https://doi.org/10.3390/electronics14244801
Chicago/Turabian StyleYilmaz, Serdar, Canan Akay, and Feyzi Kaysi. 2025. "Design and Implementation of a Low-Cost IoT-Based Robotic Arm for Product Feeding and Sorting in Manufacturing Lines" Electronics 14, no. 24: 4801. https://doi.org/10.3390/electronics14244801
APA StyleYilmaz, S., Akay, C., & Kaysi, F. (2025). Design and Implementation of a Low-Cost IoT-Based Robotic Arm for Product Feeding and Sorting in Manufacturing Lines. Electronics, 14(24), 4801. https://doi.org/10.3390/electronics14244801

