Evaluation of the Coupling of a Hybrid Power Plant with a Water Generation System
Abstract
:1. Introduction
2. Methodology
2.1. Exergetic Analysis
2.2. Economic Analysis
2.3. Sensitivity Analysis
3. Simulations
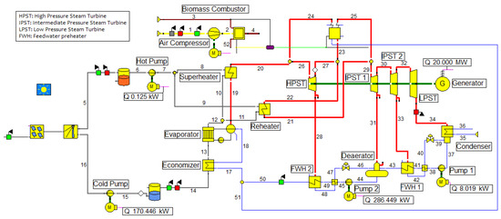
3.1. CSP-Biomass Power Plant
3.2. Wastewater Treatment Plant
4. Results
4.1. Exergetic Analysis
4.2. Economic Analysis
4.3. Sensitivity Analysis
5. Conclusions
Author Contributions
Funding
Conflicts of Interest
Nomenclature
| BAC | Biological Activated Carbon |
| CEPCI | Chemical Engineering Plant Cost Index |
| CSP | Concentrated Solar Power |
| DPR | Direct Potable Reuse |
| DNI | Direct Normal Irradiance |
| FCI | Fixed Capital Investment |
| GAC | Granular Activated Carbon |
| HPP | Hybrid Power Plant |
| IPR | Indirect Potable Reuse |
| LCOE | Levelized Cost of Electricity |
| RES | Renewable Energy Sources |
| RO | Reverse Osmosis |
| TRR | Total Revenue Requirement |
| UV | Ultraviolet Radiation |
| WWTP | Wastewater Treatment Plant |
Appendix A
| Stream Number | Mass Flow (kg/s) | Temperature (°C) | Pressure (bar) | Enthalpy (kJ/kg) | Entropy (kJ/kg·K) | Quality (x) |
|---|---|---|---|---|---|---|
| 5 | 119.53 | 565.00 | 1.00 | 845.22 | 1.67 | 0 |
| 6 | 119.53 | 565.00 | 1.00 | 845.22 | 1.67 | 0 |
| 7 | 119.53 | 565.00 | 1.01 | 845.23 | 1.67 | 0 |
| 8 | 59.77 | 565.00 | 1.01 | 845.23 | 1.67 | 0 |
| 9 | 59.77 | 565.00 | 1.01 | 845.23 | 1.67 | 0 |
| 10 | 59.77 | 428.29 | 1.01 | 635.67 | 1.39 | 0 |
| 11 | 59.77 | 493.70 | 1.01 | 735.53 | 1.53 | 0 |
| 12 | 119.53 | 461.07 | 1.01 | 685.60 | 1.46 | 0 |
| 13 | 119.53 | 337.80 | 1.01 | 498.73 | 1.19 | 0 |
| 14 | 119.53 | 290.00 | 1.01 | 426.96 | 1.06 | 0 |
| 15 | 119.53 | 290.00 | 1.00 | 429.96 | 1.06 | 0 |
| 16 | 119.53 | 290.92 | 21.99 | 428.34 | 1.06 | 0 |
| 17 | 15.51 | 155.00 | 136.00 | 661.83 | 1.88 | 0 |
| 18 | 15.51 | 276.37 | 133.28 | 1,214.91 | 3.01 | 0 |
| 19 | 15.51 | 332.80 | 133.28 | 2,655.01 | 5.41 | 1 |
| 20 | 15.51 | 545.00 | 126.00 | 3,462.47 | 6.61 | 1 |
| 21 | 15.38 | 545.00 | 33.25 | 3,555.23 | 7.31 | 1 |
| 22 | 15.38 | 360.01 | 35.00 | 3,128.95 | 6.70 | 1 |
| 26 | 15.51 | 545.00 | 126.00 | 3,462.47 | 6.61 | 1 |
| 27 | 15.38 | 360.01 | 35.00 | 3,128.95 | 6.70 | 1 |
| 28 | 0.13 | 360.01 | 35.00 | 3,128.95 | 6.70 | 1 |
| 29 | 15.38 | 360.01 | 30.00 | 3,555.23 | 7.36 | 1 |
| 30 | 13.63 | 298.07 | 4.50 | 3,061.88 | 7.50 | 1 |
| 31 | 1.75 | 298.07 | 4.50 | 3,061.88 | 7.50 | 1 |
| 32 | 12.97 | 81.04 | 0.40 | 2,646.38 | 7.70 | 1 |
| 33 | 0.66 | 81.04 | 0.40 | 2,646.38 | 7.70 | 1 |
| 34 | 12.97 | 45.81 | 0.10 | 2,477.29 | 7.81 | 0.96 |
| 35 | 341.13 | 20.00 | 1.01 | 84.01 | 0.30 | 0 |
| 36 | 341.13 | 40.81 | 0.51 | 170.95 | 0.58 | 0 |
| 37 | 13.63 | 45.81 | 0.10 | 191.81 | 0.65 | 0 |
| 38 | 13.63 | 45.85 | 4.60 | 192.38 | 0.65 | 0 |
| 39 | 0.66 | 45.81 | 0.10 | 204.55 | 0.69 | 0.01 |
| 40 | 0.66 | 48.85 | 0.40 | 204.55 | 0.69 | 0 |
| 41 | 13.63 | 47.16 | 4.55 | 197.86 | 0.67 | 0 |
| 42 | 0.66 | 75.86 | 0.40 | 317.57 | 1.03 | 0 |
| 43 | 13.63 | 74.16 | 4.50 | 310.77 | 1.01 | 0 |
| 44 | 15.51 | 147.91 | 4.50 | 623.22 | 1.82 | 0 |
| 45 | 15.51 | 150.14 | 136.10 | 641.07 | 1.83 | 0 |
| 46 | 0.13 | 147.91 | 4.50 | 647.65 | 1.88 | 0.01 |
| 47 | 0.13 | 153.14 | 35.00 | 647.65 | 1.87 | 0 |
| 48 | 0.13 | 242.56 | 35.00 | 1,049.76 | 2.73 | 0 |
| 49 | 15.51 | 150.93 | 136.05 | 644.43 | 1.84 | 0 |
| 50 | 15.51 | 155.00 | 136.00 | 661.83 | 1.88 | 0 |
| Stream Number | Mass Flow (kg/s) | Temperature (°C) | Pressure (bar) | Enthalpy (kJ/kg) | Entropy (kJ/kg·K) | Quality (x) |
|---|---|---|---|---|---|---|
| 1 | 46.74 | 20.00 | 1.00 | 20.30 | 6.92 | 1 |
| 2 | 46.74 | 22.82 | 1.03 | 23.16 | 6.92 | 1 |
| 3 | 3.52 | 20.00 | 1.03 | 21.35 | 0.43 | 0 |
| 4 | 49.96 | 170.00 | 1.03 | 178.98 | 7.41 | 1 |
| 23 | 14.65 | 390.00 | 35.00 | 3,199.80 | 6.81 | 1 |
| 24 | 14.77 | 580.00 | 126.00 | 3,552.96 | 6.72 | 1 |
| 25 | 14.65 | 580.00 | 30.00 | 3,637.42 | 7.46 | 1 |
| 28 | 0.12 | 390.01 | 35.00 | 3,199.80 | 6.81 | 1 |
| 30 | 13.02 | 326.05 | 4.50 | 3,119.54 | 7.60 | 1 |
| 31 | 1.63 | 326.05 | 4.50 | 3,119.54 | 7.60 | 1 |
| 32 | 12.40 | 100.18 | 0.40 | 2,684.03 | 7.80 | 1 |
| 33 | 0.62 | 100.18 | 0.40 | 2,684.03 | 7.80 | 1 |
| 34 | 12.40 | 45.81 | 0.10 | 2,511.16 | 7.92 | 0.97 |
| 35 | 330.89 | 20.00 | 1.01 | 84.01 | 0.30 | 0 |
| 36 | 330.89 | 40.81 | 0.51 | 170.95 | 0.58 | 0 |
| 37 | 13.02 | 45.81 | 0.10 | 191.81 | 0.65 | 0 |
| 38 | 13.02 | 45.85 | 4.60 | 192.38 | 0.65 | 0 |
| 39 | 0.62 | 45.81 | 0.10 | 204.55 | 0.69 | 0.01 |
| 40 | 0.62 | 48.85 | 0.40 | 204.55 | 0.69 | 0 |
| 41 | 13.02 | 47.14 | 4.55 | 197.78 | 0.67 | 0 |
| 42 | 0.62 | 75.86 | 0.40 | 317.57 | 1.03 | 0 |
| 43 | 13.02 | 74.16 | 4.50 | 310.77 | 1.01 | 0 |
| 44 | 14.77 | 147.91 | 4.50 | 623.22 | 1.82 | 0 |
| 45 | 14.77 | 150.14 | 136.10 | 641.07 | 1.83 | 0 |
| 46 | 0.12 | 147.91 | 4.50 | 647.65 | 1.88 | 0.01 |
| 47 | 0.12 | 153.14 | 35.00 | 647.65 | 1.87 | 0 |
| 48 | 0.12 | 242.56 | 35.00 | 1,049.78 | 2.73 | 0 |
| 49 | 14.77 | 150.91 | 136.05 | 644.34 | 1.84 | 0 |
| 51 | 14.77 | 155.00 | 136.05 | 661.83 | 1.88 | 0 |
| 52 | 0.30 | 850.00 | 1.03 | 898.00 | 1.42 | 0 |
References
- WEF. The Water Food Energy Climate Nexus. In Water Security; Island Press: Washington, DC, USA, 2011; Volume 1. [Google Scholar]
- Olsson, G. Water and Energy. Threats and Opportunities, 1st ed.; IWA Publishing: London, UK, 2012. [Google Scholar]
- IEA Supply. Key World Energy Statistics 2017; OECD Pusblishing: Paris, France, 2017; pp. 6–25. [Google Scholar]
- IEA. CO2 Emissions from Fuel Combustion 2017 Highlights; OECD Publishing: Paris, France, 2017. [Google Scholar]
- Allen, L.; Cohen, M.J.; Elson, D.A.; Miller, B. Fossil Fuels and Water Quality. In The World’s Water; Island Press: Washington, DC, USA, 2011; pp. 73–96. [Google Scholar]
- Pramanik, S.; Ravikrishna, R.V. A review of concentrated solar power hybrid technologies. Appl. Therm. Eng. 2017, 127, 602–637. [Google Scholar] [CrossRef]
- Panwar, N.L.; Kaushik, S.C.; Kothari, S. Role of renewable energy sources in environmental protection: A review. Renew. Sustain. Energy Rev. 2010, 15, 1513–1524. [Google Scholar] [CrossRef]
- IEA. Solar thermal electricity. In Solar Energy Perspectives—Renewable Energy Technologies; IEA Publications: Paris, France, 2011; pp. 141–148. [Google Scholar]
- Zhang, H.L.; Baeyens, J.; Eve, J.D.; Eres, G.C. Concentrated solar power plants: Review and design methodology. Renew. Sustain. Energy Rev. 2013, 22, 466–481. [Google Scholar] [CrossRef]
- Baharoon, D.A.; Rahman, H.A.; Omar, W.Z.W.; Fadhl, S.O. Historical development of concentrating solar power technologies to generate clean electricity efficiently—A review. Renew. Sustain. Energy Rev. 2015, 41, 996–1027. [Google Scholar] [CrossRef]
- Ruiz, V.; Silva, M.; Lillo, I.; Moreno, S.; Domínguez, J.; Blanco, M.; Ramírez, L.; Sánchez, M.; García-Barberena, J.; García, P.; et al. Evaluación del Potencial de Energía Solar Termoeléctrica; IDAE: Madrid, Spain, 2011. [Google Scholar]
- Sheu, E.J.; Mitsos, A.; Eter, A.A.; Mokheimer, E.M.A.; Habib, M.A.; Al-Qutub, A. A Review of Hybrid Solar–Fossil Fuel Power Generation Systems and Performance Metrics. J. Sol. Energy Eng. 2012, 134, 041006. [Google Scholar] [CrossRef]
- Price, H.; Kearney, D. Reducing the Cost of Energy from Parabolic trough Solar Power Plants; ISEC: Coimbra, Portugal, 2003. [Google Scholar]
- Zarrouk, S.J.; Moon, H. Efficiency of geothermal power plants: A worldwide review. Geothermics 2014, 51, 142–153. [Google Scholar] [CrossRef]
- Dimarzio, G.; Angelini, L.; Price, W.; Chin, C.; Harris, S. The Stillwater Triple Hybrid Power Plant: Integrating Geothermal, Solar Photovoltaic and Solar Thermal Power Generation. In Proceedings of the World Geothermal Congress 2015, Melbourne, Australia, 19–25 April 2015; pp. 19–25. [Google Scholar]
- IRENA. Renewable Energy Technologies: Cost Analysis Series—Wind Power; International Renewable Energy Agency: Abu Dhabi, UAE, 2012; p. 56. [Google Scholar]
- Peterseim, J.H.; White, S.; Tadros, A.; Hellwig, U. Concentrating solar power hybrid plants—Enabling cost effective synergies. Renew. Energy 2014, 67, 178–185. [Google Scholar] [CrossRef]
- McDonald, C.F. A hybrid solar closed-cycle gas turbine combined heat and power plant concept to meet the continuous total energy needs of a small community. J. Heat Recover. Syst. 1986, 6, 399–419. [Google Scholar] [CrossRef]
- Cot, A.; Ametller, A.; Vall-Llovera, J.; Aguiló, J.; Arqué, J.M. Termosolar Borges: A thermosolar hybrid plant with biomass. In Proceedings of the Third International Symposium on Energy from Biomass and Waste, Venice, Italy, 8–11 November 2010; p. 5. [Google Scholar]
- Gómez, A.; Rodrigues, M.; Montañés, C.; Dopazo, C.; Fueyo, N. The potential for electricity generation from crop and forestry residues in Spain. Biomass Bioenerg. 2010, 34, 703–719. [Google Scholar] [CrossRef]
- García-Maraver, A.; Zamorano, M.; Ramos-Ridao, A.; Díaz, L.F. Analysis of olive grove residual biomass potential for electric and thermal energy generation in Andalusia (Spain). Renew. Sustain. Energy Rev. 2012, 16, 745–751. [Google Scholar] [CrossRef]
- Junta de Andalucia. Aplicaciones energéticas de la biomasa en Andalucía. In La biomasa en Andalucía; Agencia Andaluza de la Energía: Isla de la Cartuja, Sevilla, 2017; pp. 25–35. [Google Scholar]
- Pérez, Á.; Torres, N. Solar parabolic trough–biomass hybrid plants: A cost–efficient concept suitable for places in low irradiation conditions. In Proceedings of the SolarPACES Conference, Perpignan, France, 21–24 September 2010. [Google Scholar]
- Peterseim, J.H.; White, S.; Hellwig, U.; Tadros, A.; Klostermann, F. Concentrating solar power/Energy from waste hybrid plants—Creating synergies. In Proceedings of the SolarPACES Conference, Marrakech, Morocco, 11–14 September 2012. [Google Scholar]
- Fluri, W.; Lude, T.P.; Lam, S.; Morin, J.; Paul, G.; Platzer, C. Optimization of live steam properties for a linear Fresnel power plant. In Proceedings of the SolarPACES Conference, Marrakech, Morocco, 11–14 September 2012. [Google Scholar]
- Peterseim, J.H.; Hellwig, U.; Tadros, A.; White, S. Hybridisation optimization of concentrating solar thermal and biomass power generation facilities. Sol. Energy 2014, 99, 203–214. [Google Scholar] [CrossRef]
- Colmenar-Santos, A.; Bonilla-Gómez, J.-L.; Borge-Diez, D.; Castro-Gil, M. Hybridization of concentrated solar power plants with biogas production systems as an alternative to premiums: The case of Spain. Renew. Sustain. Energy Rev. 2015, 47, 186–197. [Google Scholar] [CrossRef]
- Nagaraj, R.; Thirugnanamurthy, D.; Rajput, M.M.; Panigrahi, B.K. Techno-economic analysis of hybrid power system sizing applied to small desalination plants for sustainable operation. Int. J. Sustain. Built Environ. 2016, 5, 269–276. [Google Scholar] [CrossRef]
- Khan, E.U.; Martin, A.R. Optimization of hybrid renewable energy polygeneration system with membrane distillation for rural households in Bangladesh. Energy 2015, 93, 1116–1127. [Google Scholar] [CrossRef]
- Calise, F.; d’Accadia, M.D.; Piacentino, A.; Vicidomini, M. Thermoeconomic optimization of a renewable polygeneration system serving a small isolated community. Energies 2015, 8, 995–1024. [Google Scholar] [CrossRef]
- Jhansi, S.; Mishra, S. Wastewater Treatment and Reuse: Sustainability Options. J. Sustain. Dev. 2013, 10, 1–15. [Google Scholar]
- NYWEA and Syracuse University, Introduction to Wastewater Management. Handbook on Wastewater Management for Local Representatives; NYWEA: New York, NY, USA, 2015; pp. 1–18. [Google Scholar]
- American Water Works Association. Potable Reuse 101. An Innovative Sustainable Water Supply Solution; American Water Works Association: Denver, CO, USA, 2016. [Google Scholar]
- Pisani, P.D.; Menge, J.G. Direct potable reclamation in Windhoek: A critical review of the design philosophy of new Goreangab drinking water reclamation plant. Water Sci. Technol. Water Supply 2013, 13, 214–226. [Google Scholar] [CrossRef]
- WateReuse; American Water Works Association; Water Environment Federation; NWRI. What is direct potable reuse. In Framework for Direct Potable Reuse; WateReuse Research Foundation: Alexandria, VA, USA, 2015; pp. 31–44. [Google Scholar]
- Lahnsteiner, J.; van Rensburg, P.; Esterhuizen, J. Direct potable reuse—A feasible water management option. J. Water Reuse Desalin. 2018, 8, 14–28. [Google Scholar] [CrossRef]
- Montoya, F.G.; Aguilera, M.J.; Manzano-Agugliaro, F. Renewable energy production in Spain: A review. Renew. Sustain. Energy Rev. 2014, 33, 509–531. [Google Scholar] [CrossRef]
- Ruiz-Romero, S.; Colmenar-Santos, A.; Gil-Ortego, R.; Molina-Bonilla, A. Distributed generation: The definitive boost for renewable energy in Spain. Renew. Energy 2013, 53, 354–364. [Google Scholar] [CrossRef]
- REE. Renewable Energy in the Spanish Electricity System (Las Energías Renovables en el Sistema Eléctrico Español); RED Electrica de España: Madrid, Spain, 2016. [Google Scholar]
- Ministerio de energía, turismo y ageda digital. Overview of national energy efficiency targets and savings. In 2017-2020 National Energy Efficiency Action Plan; European Commission: Brussels, Belgium, 2017. [Google Scholar]
- García-Vila, M.; Lorite, I.J.; Soriano, M.A.; Fereres, E. Management trends and responses to water scarcity in an irrigation scheme of Southern Spain. Agric. Water Manag. 2008, 95, 458–468. [Google Scholar] [CrossRef]
- Real Decreto 1620/2007, de 7 de diciembre, de Régimen Jurídico de la Reutilización de las Aguas Depuradas. BOE, 8 de diciembre de 2007; Boletín Oficial del Estado: Madrid, Spain, 2007; pp. 50639–50661.
- Iglesias, R.; Ortega, E.; Batanero, G.; Quintas, L. Water reuse in Spain: Data overview and costs estimation of suitable treatment trains. Desalination 2010, 263, 1–10. [Google Scholar] [CrossRef]
- Bejan, A.; Tsatsaronis, G.; Moran, M.J. Thermal Design and Optimization; Wiley: New Jersey, NJ, USA, 1996. [Google Scholar]
- Petela, R. Exergy of undiluted thermal radiation. Sol. Energy 2003, 74, 469–488. [Google Scholar] [CrossRef]
- Towler, G.; Sinnott, R. Chemical Engineering Design Principles, Practice and Economics of Plant and Process Design Second Edition, 2nd ed.; Elsevier Ltd.: Amsterdam, The Netherlands, 2013. [Google Scholar]
- Obi, M.; Jensen, S.M.; Ferris, J.B.; Bass, R.B. Calculation of levelized costs of electricity for various electrical energy storage systems. Renew. Sustain. Energy Rev. 2017, 67, 908–920. [Google Scholar] [CrossRef]
- Marquardt, D.W. An Algorithm for Least-Squares Estimation of Nonlinear Parameters. J. Soc. Ind. Appl. Math. 1963, 11, 431–441. [Google Scholar] [CrossRef]
- Williams, R., Jr. Six-Tenths Factor Aids in Approximating Costs. Chem. Eng. 1947, 54, 124–125. [Google Scholar]
- Guo, T.; Englehardt, J.; Wu, T. Review of cost versus scale: Water and wastewater treatment and reuse processes. Water Sci. Technol. 2014, 69, 223–234. [Google Scholar] [CrossRef]
- REE. Mercados Y Precios|Esios Electricidad Datos Transparencia. REE. Available online: https://www.esios.ree.es/es/mercados-y-precios (accessed on 4 November 2018).
- Augsburger, G. Thermo-Economic Optimisation of Solar Tower Thermal Power Plants. Ph.D. Thesis, EPA, Switzerland, 2013; pp. 1–171. [Google Scholar]
- ACC. Comparing disinfection methods. In Drinking Water Chlorination—A Review of US Disinfection Practices and Issues; Chlorine Chemistry Division: Washington, DC, USA, 2018; pp. 26–29. [Google Scholar]
- Andersson, H.; Forss, M. Microbiological Risk Assessment of the Water Reclamation Plant in Windhoek, Namibia. Master’s Thesis, Chalmers University of Technology, Gothenburg, Sweden, 2011; pp. 1–106. [Google Scholar]
- Pisani, P.L.D. Direct Reclamation of Potable Water at Windhoek’s Goreangab Reclamation Plant; Elsevier: Amsterdam, The Netherlands, 2005; pp. 14–17. [Google Scholar]
- Menge, J. Treatment of Wastewater for Re-Use in the Drinking Water System of Windhoek; Water Institute of Southern Africa Conference: Midrand, Southern Africa, 2010. [Google Scholar]
- IRENA. Renewable Energy Technologies Cost Analysis Series: Concentrating Solar Power. Compr. Renew. Energy 2012, 3, 595–636. [Google Scholar]
- Wilson, N. 20 MW Gemasolar Plant: Elegant; However, Pricey; Energy Central; Available online: https://www.energycentral.com/c/ec/20mw-gemasolar-plant-elegant-pricey (accessed on 4 November 2011).
- Wagner, S.J.; Rubin, E.S. Economic implications of thermal energy storage for concentrated solar thermal power. Renew. Energy 2014, 61, 81–95. [Google Scholar] [CrossRef]
- OCU. Price of water in Spain. In Price of Water in 53 Citie. Available online: https://www.iagua.es/noticias/espana/ocu/16/09/29/cuanto-cuesta-agua-ciudades-espanola (accessed on 4 November 2016).


| Ambient Air |
| 20 °C, 1 bar, 80% relative humidity Composition (mol%): N2 (77.3), O2 (20.73), CO2 (0.03), H2O (1.01), Ar (0.93) |
| Fuel |
| 3.52 kg/s, 20 °C, 1.029 bar, LHV=16.4 MJ/kg Olive pomace composition (mol%): C (52.5), O (39.53), H (7.1), N (0.8), S (0.07) |
| Biomass Auxiliary System |
| Compressor: isentropic efficiency: 85.0%, mechanical efficiency: 99.0%, pressure ratio: 1.03 |
| Steam Cycle |
| HRSG: 1 reheat stage, 1-pressure-level: 1.007 bar HRSG pressure drop: hot side: 7 mbar, cold side: 2% SH, ECON: ∆Tmin: 20 °C, SH steam pressure: 126 bar EVAP: approach temperature: 276 °C, ∆Tpinch-point: 5 K, saturation pressure: 133.28 bar Live steam temperature: 545 °C Steam turbine isentropic efficiency: HP (86.0%), IP (86.0%), LP (82.0%) Condenser operating pressure: 0.1 bar Pumps: efficiency 80.0% (incl. motors and mechanical efficiency: 99.8%) Cooling water temperature: 20 °C |
| Stream Balances | Stream Values (kW) | ||||
|---|---|---|---|---|---|
| Component | ε (%) | ||||
| Air Compressor | 114.98 | 139.58 | 82.38 | ||
| Biomass Combustor | 26,979.72 | 63,536.00 | 42.46 | ||
| Pump 1 | 6.41 | 8.02 | 79.89 | ||
| Pump 2 | 240.87 | 286.45 | 84.09 | ||
| HPST | 5,200.00 | 5,542.65 | 93.82 | ||
| IPST 1 | 7,600.00 | 8,199.54 | 92.69 | ||
| IPST 2 | 5,600.00 | 6,384.02 | 87.72 | ||
| LPST | 2,100.00 | 2,605.15 | 80.61 | ||
| FWH 1 | 289.91 | 347.95 | 83.32 | ||
| FWH 2 | 115.39 | 151.13 | 76.35 | ||
| Economizer | 3,421.20 | 4,024.58 | 85.01 | ||
| Evaporator | 11,414.47 | 12,880.55 | 88.62 | ||
| Superheater | 7,080.78 | 7,621.87 | 92.90 | ||
| Reheater | 3,787.17 | 4,105.00 | 92.26 | ||
| Cold Pump | 163.76 | 170.45 | 96.07 | ||
| Hot Pump | 0.1195 | 0.125 | 95.62 | ||
| Component | Investment (€) |
|---|---|
| Solar Energy Capture System | |
| Mirrors | 1,995,924.00 |
| Metal Structure | 13,971,469.00 |
| Solar Tracker | 9,702,409.00 |
| Land Movement | 1,746,434.00 |
| Foundations | 1,164,289.00 |
| Assembly | 3,326,540.00 |
| Assembly Unit | 831,635.00 |
| Solar Energy Conversion System | |
| Working Fluid (Molten Salts) | 82.00 |
| Solar Tower Receiver | 21,361,270.00 |
| Mechanical System | 2,967,182.00 |
| Fire Protection | 513,355.00 |
| Inertisation System | 285,197.00 |
| Solar Tower Construction | 3,497,735.00 |
| Thermal Energy Storage System | |
| Transfer System: Tanks & Pipes | 2,813,946.00 |
| Initial Filling System | 268,085.00 |
| Construction | 671,164.00 |
| Power Block | |
| Air Compressor | 970,173.00 |
| Biomass Combustor | 1,196,008.00 |
| Economizer | 414,050.00 |
| Evaporator | 2,947,812.00 |
| Superheater | 482,861.00 |
| Reheater | 1,021,964.00 |
| Deaerator | 14,728.00 |
| Condenser | 487,326.00 |
| Pump 1 | 8,890.00 |
| Pump 2 | 60,934.00 |
| HSPT | 1,365,160.00 |
| IPST | 5,237,489.00 |
| LPST | 1,102,629.00 |
| FWH 1 | 650,061.00 |
| FWH 2 | 26,197.00 |
| Water Reuse Technologies | |
| Membrane Bioreactor | 10,446,739.00 |
| Ozonization | 78,849.00 |
| BAC & GAC | 1,810,718.00 |
| Reverse Osmosis (RO) | 1,931,911.00 |
| Ultraviolet Radiation (UV) | 112,469.00 |
| Chlorination | 20,731.00 |
© 2019 by the authors. Licensee MDPI, Basel, Switzerland. This article is an open access article distributed under the terms and conditions of the Creative Commons Attribution (CC BY) license (http://creativecommons.org/licenses/by/4.0/).
Share and Cite
del Moral, A.; Petrakopoulou, F. Evaluation of the Coupling of a Hybrid Power Plant with a Water Generation System. Appl. Sci. 2019, 9, 4989. https://doi.org/10.3390/app9234989
del Moral A, Petrakopoulou F. Evaluation of the Coupling of a Hybrid Power Plant with a Water Generation System. Applied Sciences. 2019; 9(23):4989. https://doi.org/10.3390/app9234989
Chicago/Turabian Styledel Moral, Amanda, and Fontina Petrakopoulou. 2019. "Evaluation of the Coupling of a Hybrid Power Plant with a Water Generation System" Applied Sciences 9, no. 23: 4989. https://doi.org/10.3390/app9234989
APA Styledel Moral, A., & Petrakopoulou, F. (2019). Evaluation of the Coupling of a Hybrid Power Plant with a Water Generation System. Applied Sciences, 9(23), 4989. https://doi.org/10.3390/app9234989

