Educational Resource Private Cloud Platform Based on OpenStack
Abstract
1. Introduction
- (1)
- This paper presents the construction scheme of a campus teaching private cloud platform.
- (2)
- This paper introduces the construction process of a campus teaching private cloud platform in detail.
- (3)
- It provides a solution for the management and full utilization of teaching resources.
2. Related Work
2.1. OpenStack
2.2. Ceph
3. OpenStack with Ceph
4. Design of Educational Resource Private Cloud Platform
4.1. Functional Architecture Design
4.2. Deployment Architecture Design
5. Implementation of HA for OpenStack Educational Resource Private Cloud Platform
5.1. Deployment of Basic Environment
5.2. HA Implementation for Proxy Nodes
5.3. HA Implementation for Control Nodes
5.4. HA Implementation for Data Nodes
5.5. HA Implementation for Compute Nodes

5.6. HA Implementation for Storage Nodes
5.7. HA Implementation for Network Nodes
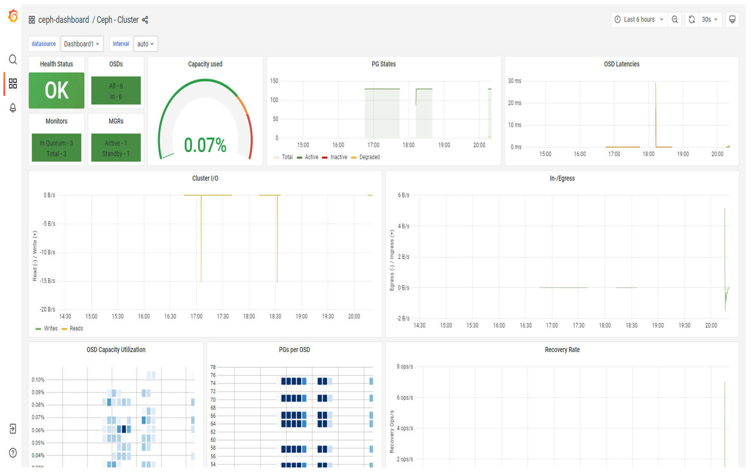
6. Test and Analysis of the Private Cloud Platform for Educational Resources
7. Conclusions
Author Contributions
Funding
Data Availability Statement
Acknowledgments
Conflicts of Interest
References
- Tlili, A.; Zhang, J.; Papamitsiou, Z.; Manske, S.; Huang, R.; Kinshuk; Hoppe, H.U. Towards utilising emerging technologies to address the challenges of using Open Educational Resources: a vision of the future. Educ. Tech Res. Dev. 2021, 69, 515–532. [Google Scholar] [CrossRef]
- Prameela, P.K.; Gadagi, P.; Gudi, R.; Patil, S.; Narayan, D.G. Energy-efficient VM management in OpenStack-based private cloud. In Advances in Computing and Network Communications: Proceedings of CoCoNet 2020; Springer: Singapore, 2021; Volume 1, pp. 541–556. [Google Scholar] [CrossRef]
- Sai, Y.; Zhang, T. Analysis of key technologies of cloud computing based on openstack cloud platform. In Proceedings of the International Conference on Mathematics, Modeling, and Computer Science (MMCS2023), SPIE, Belgrade, Serbia, 28–31 August 2023; Volume 12625, pp. 567–572. [Google Scholar] [CrossRef]
- Abbasi, M.; Cardoso, F.; Silva, J.; Martins, P. Exploring OpenStack for Scalable and Cost-Effective Virtualization in Education. In International Conference on Disruptive Technologies, Tech Ethics and Artificial Intelligence; Springer: Cham, Switzerland, 2023; p. 135. [Google Scholar] [CrossRef]
- Maaz, M.; Ahmed, M.A.; Maqsood, M.; Soma, S. Development Of Service Deployment Models In Private Cloud. J. Sci. Res. Technol. 2023, 1, 1–12. [Google Scholar] [CrossRef]
- Bhatia, G.; Al Noutaki, I.; Al Ruzeiqi, S.; Al Maskari, J. Design and implementation of private cloud for higher education using OpenStack. In Proceedings of the 2018 Majan International Conference (Mic), Muscat, Oman, 19–20 March 2018; pp. 1–6. [Google Scholar] [CrossRef]
- Khan, H.M.; Cerveira, F.; Cruz, T.; Madeira, H. Network Failures in Cloud Management Platforms: A Study on OpenStack. In Proceedings of the 13th International Conference on Cloud Computing and Services Science, Prague, Czech Republic, 26–28 April 2023; pp. 228–235. [Google Scholar] [CrossRef]
- Lame, N.; Adding a Dynamic Load Balancing Based on a Static Method in Cloud via OpenStack. École de Technologie Supérieure. 2023. Available online: https://espace.etsmtl.ca/id/eprint/3293 (accessed on 3 July 2024).
- SM, H.K.; Sharma, R. Improving Orchestration Service Using gRPC API and P4-Enabled SDN Switch in Cloud Computing Platform: An OpenStack Case. IAENG Int. J. Comput. Sci. 2023, 50, 1–15. Available online: https://api.semanticscholar.org/CorpusID:264552335 (accessed on 3 July 2024).
- Benomar, Z.; Longo, F.; Merlino, G.; Puliafito, A. Cloud-based network virtualization in iot with openstack. ACM Trans. Internet Technol. (TOIT) 2021, 22, 1–26. [Google Scholar] [CrossRef]
- Aregbesola, M.K.; Aro, T.O.; Aiyeniko, O.; Olukiran, O.O.; Akanni, O.O. Open-Source Cloud Computing Platforms: Comparative Study. Adeleke Univ. J. Eng. Technol. 2022, 5, 125–136. [Google Scholar] [CrossRef]
- Mane, A.S.; Ainapure, B.S. Private Cloud Configuration Using Amazon Web Services. In Information and Communication Technology for Competitive Strategies (ICTCS 2021) Intelligent Strategies for ICT; Springer Nature: Singapore, 2021; pp. 839–847. [Google Scholar] [CrossRef]
- Faraji Shoyari, M.; Ataie, E.; Entezari-Maleki, R.; Movaghar, A. Availability modeling in redundant OpenStack private clouds. Softw. Pract. Exp. 2021, 51, 1218–1241. [Google Scholar] [CrossRef]
- Kai, Z.; Youyu, L.; Qi, L.; Hao, S.C.; Liping, Z. Building a private cloud platform based on open source software OpenStack. In Proceedings of the 2020 International Conference on Big Data and Social Sciences (ICBDSS), IEEE, Xi’an, China, 14–16 August 2020; pp. 84–87. [Google Scholar] [CrossRef]
- Lima, S.; Rocha, A.; Roque, L. An overview of OpenStack architecture: a message queuing services node. Clust. Comput. 2019, 22, 7087–7098. [Google Scholar] [CrossRef]
- Gaikwad, C.; Churi, B.; Patil, K.; Tatwadarshi, P.N. Providing storage as a service on cloud using OpenStack. In Proceedings of the 2017 International Conference on Innovations in Information, Embedded and Communication Systems (ICIIECS), IEEE, Coimbatore, India, 17–18 March 2017; pp. 1–4. [Google Scholar] [CrossRef]
- Zhang, J.; Zhang, J.; Ding, H.; Wan, J.; Ren, Y.; Wang, J. Designing and Applying an Education IaaS System based on OpenStack. Appl. Math. Inf. Sci. 2013, 7, 155–160. Available online: https://api.semanticscholar.org/CorpusID:15714624 (accessed on 3 July 2024). [CrossRef]
- Lima, S.; Rocha, A. A View of OpenStack: Toward an Open-Source Solution for Cloud. World Conf. Inf. Syst. Technol. 2017, 3, 481–491. [Google Scholar] [CrossRef]
- Wagh, N.; Pawar, V.; Kharat, K. Implementation of Stable Private Cloud using OpenStack with Virtual Machine Results. J. Comput. Eng. Technol. 2019, 10, 258–269. [Google Scholar] [CrossRef]
- Bonner, S.; Pulley, C.; Kureshi, I.; Holmes, V.; Brennan, J.; James, Y. Using OpenStack to improve student experience in an H.E. environment. In Proceedings of the Science and Information Conference, IEEE, London, UK, 7–9 October 2013; pp. 888–893. Available online: https://api.semanticscholar.org/CorpusID:13303143 (accessed on 3 July 2024).
- Virupakshar, K.B.; Asundi, M.; Channal, K.; Shettar, P.; Patil, S.; Narayan, D.G. Distributed denial of service (DDoS) attacks detection system for OpenStack-based private cloud. Procedia Comput. Sci. 2020, 167, 2297–2307. [Google Scholar] [CrossRef]
- Kominos, C.G.; Seyvet, N.; Vandikas, K. Bare-metal, virtual machines and containers in OpenStack. In Proceedings of the 2017 20th Conference on Innovations in Clouds, Internet and Networks (ICIN), IEEE, Paris, France, 7–9 March 2017; Volume 1, pp. 36–43. [Google Scholar] [CrossRef]
- Bystrov, O.; Pacevič, R.; Kačeniauskas, A. Performance of communication-and computation intensi-ve SaaS on the OpenStack cloud. Appl. Sci. 2021, 11, 7379. Available online: https://etalpykla.vilniustech.lt/handle/123456789/111573 (accessed on 4 July 2024). [CrossRef]
- Han, Z.; Heng, Y.; Fang, W. Research on the Application of OpenStack+Ceph Cloud Storage Technology. J. Huaibei Vocat. Tech. Coll. 2024, 23, 113–116. Available online: https://link.cnki.net/10.16279/j.cnki.cn34-1214/z.2024.03.021 (accessed on 4 July 2024).
- Qian, Y.; Lehman, J. Students’ Misconceptions and Other Difficulties in Introductory Programming: A Literature Review. ACM Trans. Comput. Educ. 2017, 18, 1–24. [Google Scholar] [CrossRef]
- Xi, L. Design and Implementation of Ceph Distributed Storage System in OpenStack Cloud Platform. Digit. Media Res. 2021, 38, 37–43. Available online: https://link.cnki.net/10.16279/j.cnki.cn34-1214/z.2021.08.081 (accessed on 4 July 2024).
- Sun, S. A Solution for Building a Private Cloud Based on OpenStack and Ceph. Inf. Rec. Mater. 2021, 22, 157–160. Available online: https://link.cnki.net/10.16009/j.cnki.cn13-1295/tq.2021.01.108 (accessed on 4 July 2024).
- Zhang, Y. Design and Implementation of an Open Source Private Cloud Platform Based on OpenStack and Ceph. Yunnan Electr. Power Technol. 2019, 47, 61–63+68. Available online: https://link.cnki.net/10.16009/j.cnki.cn13-1395/tq.2019.02.047 (accessed on 4 July 2024).
- Toor, S.; Osmani, L.; Eerola, P.; Kraemer, O.; Lindén, T.; Tarkoma, S.; White, J. A scalable infrastructure for CMS data analysis based on OpenStack Cloud and Gluster file system. J. Phys. Conf. Ser. 2014, 513, 062047. [Google Scholar] [CrossRef]
- Van, V.N.; Chi, L.M.; Long, N.Q.; Nguyen, G.N.; Le, D.N. A performance analysis of openstack open-source solution for IaaS cloud computing. In Proceedings of the Second International Conference on Computer and Communication Technologies: IC3T, 2015; Springer: New Delhi, India, 2016; Volume 2, pp. 141–150. [Google Scholar] [CrossRef]
- Lu, M.; Zhou, X. A big data on private cloud agile provisioning framework based on OpenStack. In Proceedings of the 2018 IEEE 3rd International Conference on Cloud Computing and Big Data Analysis (ICCCBDA), IEEE, Chengdu, China, 20–22 April 2018; pp. 253–260. [Google Scholar] [CrossRef]
- Kabiri, M.N.; Wannous, M. An experimental evaluation of a cloud-based virtual computer laboratory using openstack. In Proceedings of the 2017 6th IIAI International Congress on Advanced Applied Informatics (IIAI-AAI), IEEE, Hamamatsu, Japan, 9–13 July 2017; pp. 667–672. [Google Scholar] [CrossRef]
- Ismail, M.A.; Ismail, M.F.; Ahmed, H. Openstack cloud performance optimization using linux services. In Proceedings of the 2015 International Conference on Cloud Computing (ICCC), IEEE, Riyadh, Saudi Arabia, 26–29 April 2015; pp. 1–4. [Google Scholar] [CrossRef]
- Kang, M.; Kang, D.I.; Walters, J.P.; Crago, S.P. A comparison of system performance on a private openstack cloud and amazon ec2. In Proceedings of the 2017 IEEE 10th International Conference on Cloud Computing (CLOUD), IEEE, Honololu, HI, USA, 25–30 June 2017; pp. 310–317. [Google Scholar] [CrossRef]
- Yunxia, J.; Bowen, Z.; Shuqi, W.; Dongnan, S. Research of enterprise private cloud computing platform based on openstack. Int. J. Grid Distrib. Comput. 2014, 7, 171–180. [Google Scholar] [CrossRef]
- Raja, J.B.; Rabinson, K.V. IAAS for private and public cloud using Openstack. Int. J. Eng. 2016, 5, 5–7. [Google Scholar] [CrossRef]
- Mangal, G.; Kasliwal, P.; Deshpande, U.; Kurhekar, M.; Chafle, G. Flexible cloud computing by integrating public-private clouds using openstack. In Proceedings of the 2015 IEEE International Conference on Cloud Computing in Emerging Markets (CCEM), IEEE, Bangalore, India, 25–27 November 2015; pp. 146–152. [Google Scholar] [CrossRef]
- Kumar, R.; Gupta, N.; Charu, S.; Jain, K.; Jangir, S.K. Open source solution for cloud computing platform using OpenStack. Int. J. Comput. Sci. Mob. Comput. 2014, 3, 89–98. [Google Scholar] [CrossRef]
- Sefraoui, O.; Aissaoui, M.; Eleuldj, M. OpenStack: Toward an Open-Source Solution for Cloud Computing. Int. J. Comput. Appl. 2012, 55, 38–42. [Google Scholar] [CrossRef]
- Grzonka, D. The analysis of openstack cloud computing platform: Features and performance. J. Telecommun. Inf. Technol. 2015, 3, 52–57. [Google Scholar] [CrossRef]
- Tissir, N.; ElKafhali, S.; Aboutabit, N. How much your cloud management platform is secure? OpenStack Use Case. In Innovations in Smart Cities Applications Volume 4: The Proceedings of the 5th International Conference on Smart City Applications, Karabuk, Turkey, 7–9 October 2020; Springer International Publishing, Springer: Cham, Switzerland, 2021; pp. 1117–1129. [Google Scholar] [CrossRef]










| Nodes | Configuration |
|---|---|
| Proxy Nodes | 1 × CPU Intel i9-13900K with 24 cores, 4 × 32 GB RAM, 2 × 2 TB SAS disks, 2 × 2-port Gigabit Ethernet network cards |
| Control Nodes | 2 × CPUs Intel i9-13900K with 24 cores each, 5 × 32 GB RAM, 2 × 2 TB SAS disks, 2 × 2-port Gigabit Ethernet network cards |
| Network Nodes | 2 × CPUs Intel i9-13900K with 24 cores each, 5 × 32 GB RAM, 2 × 2 TB SAS disks, 2 × 2-port Gigabit Ethernet network cards |
| Compute Nodes | 2 CPUs of Intel i9-13900K with 24 cores each, 5 × 32 GB RAM, 2 × 2 TB SAS disks, and 2 × 2-port Gigabit Ethernet network cards. |
| Storage Nodes | 2 × Intel i9-13900K CPUs with 24 cores each, 5 × 32 GB RAM, 2 × 2 TB SAS disks, and 2 × 2-port Gigabit Ethernet network cards |
| Nodes | Configuration |
|---|---|
| Proxy Nodes | /etc/nova/nova.conf/etc/neutron/plugins/ml2/ml2_conf.ini |
| Control Nodes | /etc/neutron/neutron.conf router_distributed = True |
| Data Nodes | /etc/cinder/cinder.conf/etc/ceph/ceph.conf systemctl restart cinder-volume |
| Compute Nodes | /etc/neutron/l3_agent.ini/etc/neutron/plugins/ml2/ml2_conf.ini agent_mode = dvr enable_distributed_routing = True |
| Storage Nodes | /etc/cinder/cinder.conf rbd_flatten_volume_from_snapshot = false |
| Network Nodes | /etc/neutron/l3_agent.ini/etc/neutron/plugins/ml2/ml2_conf.ini agent_mode = dvr_snat enable_distributed_routing = True |
Disclaimer/Publisher’s Note: The statements, opinions and data contained in all publications are solely those of the individual author(s) and contributor(s) and not of MDPI and/or the editor(s). MDPI and/or the editor(s) disclaim responsibility for any injury to people or property resulting from any ideas, methods, instructions or products referred to in the content. |
© 2024 by the authors. Licensee MDPI, Basel, Switzerland. This article is an open access article distributed under the terms and conditions of the Creative Commons Attribution (CC BY) license (https://creativecommons.org/licenses/by/4.0/).
Share and Cite
Zhao, L.; Hu, G.; Xu, Y. Educational Resource Private Cloud Platform Based on OpenStack. Computers 2024, 13, 241. https://doi.org/10.3390/computers13090241
Zhao L, Hu G, Xu Y. Educational Resource Private Cloud Platform Based on OpenStack. Computers. 2024; 13(9):241. https://doi.org/10.3390/computers13090241
Chicago/Turabian StyleZhao, Linchang, Guoqing Hu, and Yongchi Xu. 2024. "Educational Resource Private Cloud Platform Based on OpenStack" Computers 13, no. 9: 241. https://doi.org/10.3390/computers13090241
APA StyleZhao, L., Hu, G., & Xu, Y. (2024). Educational Resource Private Cloud Platform Based on OpenStack. Computers, 13(9), 241. https://doi.org/10.3390/computers13090241
