Performance Assessment of a Municipal Solid Waste Gasification and Power Generation System Integrated with Absorption Heat Pump Drying
Abstract
1. Introduction
2. System Design
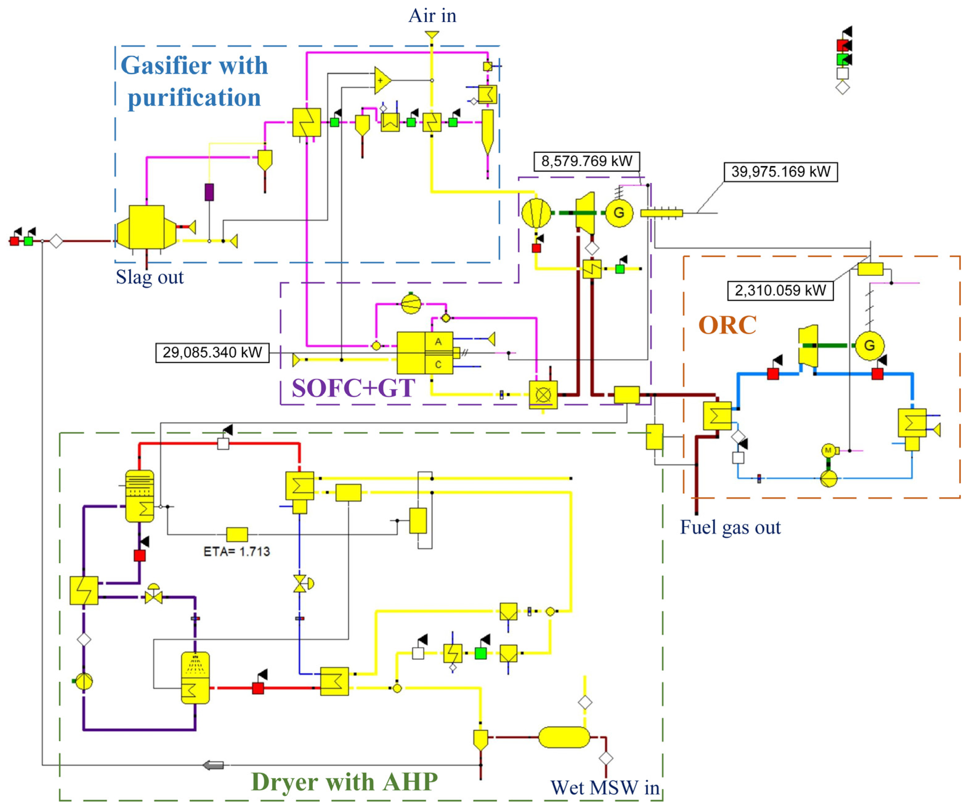
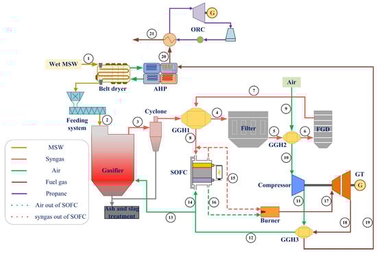
2.1. System Description
2.2. Design Parameter
3. Simulation and Analysis Methods
3.1. Simulation Method
3.2. Model Validation
3.3. Performance Analysis Method
4. Results and Discussion
4.1. Thermomechanical Analysis
4.2. Variable Condition Analysis
5. Conclusions
- (1)
- The power generation of the SOFC significantly contributed to the total power generation of the system, and it took a lot of energy from syngas and air to get the SOFC running properly. The energy loss was relatively greater for the GT and ORC than other processes. The gasification process experienced the highest exergy loss. Additionally, the exergy flow into the ORC and its associated exergy destruction were both constrained.
- (2)
- During gasification, the molar fraction of CO and H2 decreased with the increase in moisture content of the dry MSW, while the molar fraction of H2O and CO2 exhibited a notable increase. However, the flow rate of H2 slightly increased resulting from the strengthened water–gas shift reaction with a higher fraction of H2O.
- (3)
- The total power generation increased from 34,469.50 to 42,967.03 kW when the moisture content of dry MSW decreased from 40.0% to zero. The impact of moisture content on the power generations of the SOFC, GT, and ORC varied. For the SOFC and GT, the lower moisture resulted in a higher power generation. The change law was reversed for the ORC. The total power generation efficiency increased with the reduction in moisture content, as did the efficiency of the SOFC, GT, and ORC. Through energy efficiency and exergy efficiency analyses, it was clearly shown that MSW drying with the AHP was beneficial to the gasification and power generation system.
Supplementary Materials
Author Contributions
Funding
Data Availability Statement
Conflicts of Interest
Nomenclature
| Abbreviations | |
| MSW | Municipal solid waste |
| AHP | Absorption heat pump |
| LHV | Low heating value |
| SOFC | Solid oxide fuel cell |
| GT | Gas turbine |
| ORC | Organic Rankine cycle |
| GGH | Gas–gas heat exchanger |
| FGD | Flue gas deacidification system |
| Variables and parameters | |
| P | Power production (kW) |
| Q | Heat flow rate (kW) |
| E | Energy flow rate (kW) |
| EX | Exergy flow rate (kW) |
| m | Mass flow rate (kg/s) |
| n | Mole flow rate (mol/s) |
| w | Mass content (%) |
| x | Mole fraction |
| T | Temperature (K) |
| s | Entropy value (kJ/(kg·K)) |
| η | Efficiency (%) |
| Subscripts | |
| H | Hydrogen |
| C | Carbon |
| O | Oxygen |
| N | Nitrogen |
| 0 | Environment state |
| g | Fuel gas |
| in | Input |
| out | Output |
| des | Destruction |
| t | Total |
| S | Solid oxide fuel cell |
| G | Gas turbine |
| W | Work generated by the GT, including power generation and work for air compressor |
| O | Organic Rankine cycle |
| ac | Air compressor |
| gen | Generator |
| abs | Absorber |
| con | Condenser |
| ph | Physical |
| ch | Chemical |
| EX | Exergy |
References
- Lombardi, L.; Carnevale, E.; Corti, A. A review of technologies and performances of thermal treatment systems for energy recovery from waste. Waste Manag. 2015, 37, 26–44. [Google Scholar] [CrossRef] [PubMed]
- Soltanian, S.; Kalogirou, S.A.; Ranjbari, M.; Amiri, H.; Mahian, O.; Khoshnevisan, B.; Jafary, T.; Nizami, A.-S.; Gupta, V.K.; Aghaei, S.; et al. Exergetic sustainability analysis of municipal solid waste treatment systems: A systematic critical review. Renew. Sustain. Energy Rev. 2022, 156, 111975. [Google Scholar] [CrossRef]
- Tezer, O.; Karabag, N.; Ongen, A.; Colpan, C.O.; Ayol, A. Biomass gasification for sustainable energy production: A review. Int. J. Hydrogen Energy 2022, 47, 15419–15433. [Google Scholar] [CrossRef]
- Wang, B.; Gupta, R.; Bei, L.; Wan, Q.; Sun, L. A review on gasification of municipal solid waste (MSW): Syngas production, tar formation, mineral transformation and industrial challenges. Int. J. Hydrogen Energy 2023, 48, 26676–26706. [Google Scholar] [CrossRef]
- Meramo-Hurtado, S.I.; Puello, P.; Cabarcas, A. Process analysis of hydrogen production via biomass gasification under computer-aided safety and environmental assessments. ACS Omega 2020, 5, 19667–19681. [Google Scholar] [CrossRef] [PubMed]
- Salman, C.A.; Omer, C.B. Process modelling and simulation of waste gasification-based flexible polygeneration facilities for power, heat and biofuels production. Energies 2020, 13, 4264. [Google Scholar] [CrossRef]
- Gao, Y.; Wang, M.; Raheem, A.; Wang, F.; Wei, J.; Xu, D.; Song, X.; Bao, W.; Huang, A.; Zhang, S.; et al. Syngas production from biomass gasification: Influences of feedstock properties, reactor type, and reaction parameters. ACS Omega 2023, 8, 31620–31631. [Google Scholar] [CrossRef]
- Jiang, P.; Mahmud Parvez, A.; Meng, Y.; Dong, X.; Xu, M.; Luo, X.; Shi, K.; Wu, T. Novel two-stage fluidized bed-plasma gasification integrated with SOFC and chemical looping combustion for the high efficiency power generation from MSW: A thermodynamic investigation. Energy Convers. Manag. 2021, 236, 114066. [Google Scholar] [CrossRef]
- Wu, Z.; Zhu, P.; Yao, J.; Zhang, S.; Ren, J.; Yang, F.; Zhang, Z. Combined biomass gasification, SOFC, IC engine, and waste heat recovery system for power and heat generation: Energy, exergy, exergoeconomic, environmental (4E) evaluations. Appl. Energy 2020, 279, 115794. [Google Scholar] [CrossRef]
- Radenahmad, N.; Azad, A.T.; Saghir, M.; Taweekun, J.; Bakar, M.S.A.; Reza, M.S.; Azad, A.K. A review on biomass derived syngas for SOFC based combined heat and power application. Renew. Sustain. Energy Rev. 2020, 119, 109560. [Google Scholar] [CrossRef]
- Li, Y.; Pang, Y.; Tu, H.; Torrigino, F.; Biollaz, S.M.A.; Li, Z.; Huang, Y.; Yin, X.; Grimm, F.; Karl, J. Impact of syngas from biomass gasification on solid oxide fuel cells: A review study for the energy transition. Energy Convers. Manag. 2021, 250, 114894. [Google Scholar] [CrossRef]
- Abouemara, K.; Shahbaz, M.; Mckay, G.; Al-Ansari, T. The review of power generation from integrated biomass gasification and solid oxide fuel cells: Current status and future directions. Fuel 2024, 360, 130511. [Google Scholar] [CrossRef]
- Ud Din, Z.; Zainal, Z.A. Biomass integrated gasification–SOFC systems: Technology overview. Renew. Sustain. Energy Rev. 2016, 53, 1356–1376. [Google Scholar] [CrossRef]
- Indrawan, N.; Kumar, A.; Moliere, M.; Sallam, K.A.; Huhnke, R.L. Distributed power generation via gasification of biomass and municipal solid waste: A review. J. Energy Inst. 2020, 93, 2293–2313. [Google Scholar] [CrossRef]
- Faheem, H.H.; Britt, B.; Rocha, M.; Zhou, S.-H.; Li, C.; Cai, W.; Fan, L. Sensitivity analysis and process optimization for biomass processing in an integrated gasifier-solid oxide fuel cell system. Fuel 2024, 356, 129529. [Google Scholar] [CrossRef]
- Yang, S.; Wang, G.; Liu, Z.; Deng, C.; Xie, N. Energy, exergy and exergo-economic analysis of a novel SOFC based CHP system integrated with organic rankine cycle and biomass co-gasification. Int. J. Hydrogen Energy 2024, 53, 1155–1169. [Google Scholar] [CrossRef]
- Karapekmez, A.; Dincer, I. Development of a new solar, gasification and fuel cell based integrated plant. Int. J. Hydrogen Energy 2022, 47, 4196–4210. [Google Scholar] [CrossRef]
- Hosseinpour, J.; Chitsaz, A.; Liu, L.; Gao, Y. Simulation of eco-friendly and affordable energy production via solid oxide fuel cell integrated with biomass gasification plant using various gasification agents. Renew. Energy 2020, 145, 757–771. [Google Scholar] [CrossRef]
- Chen, H.; Yang, C.; Zhou, N.; Farida Harun, N.; Oryshchyn, D.; Tucker, D. High efficiencies with low fuel utilization and thermally integrated fuel reforming in a hybrid solid oxide fuel cell gas turbine system. Appl. Energy 2020, 272, 115160. [Google Scholar] [CrossRef]
- Roy, D.; Samanta, S.; Ghosh, S. Thermo-economic assessment of biomass gasification-based power generation system consists of solid oxide fuel cell, supercritical carbon dioxide cycle and indirectly heated air turbine. Clean Technol. Environ. Policy 2019, 21, 827–845. [Google Scholar] [CrossRef]
- Recalde, M.; Woudstra, T.; Aravind, P.V. Gasifier, Solid Oxide Fuel Cell Integrated Systems for Energy Production from Wet Biomass. Front. Energy Res. 2019, 7, 129. [Google Scholar] [CrossRef]
- Bao, C.; Wang, Y.; Feng, D.; Jiang, Z.; Zhang, X. Macroscopic modeling of solid oxide fuel cell (SOFC) and model-based control of SOFC and gas turbine hybrid system. Prog. Energy Combust. Sci. 2018, 66, 83–140. [Google Scholar] [CrossRef]
- Rokni, M. Thermodynamic analyses of municipal solid waste gasification plant integrated with solid oxide fuel cell and Stirling hybrid system. Int. J. Hydrogen Energy 2015, 40, 7855–7869. [Google Scholar] [CrossRef]
- Mazzucco, A.; Rokni, M. Thermo-economic analysis of a solid oxide fuel cell and steam injected gas turbine plant integrated with woodchips gasification. Energy 2014, 76, 114–129. [Google Scholar] [CrossRef]
- Shi, T.; Zhou, J.; Ren, J.; Ayub, Y.; Yu, H.; Shen, W.; Li, Q.; Yang, A. Co-valorisation of sewage sludge and poultry litter waste for hydrogen production: Gasification process design, sustainability-oriented optimization, and systematic assessment. Energy 2023, 272, 127131. [Google Scholar] [CrossRef]
- Bang-Møller, C.; Rokni, M.; Elmegaard, B. Exergy analysis and optimization of a biomass gasification, solid oxide fuel cell and micro gas turbine hybrid system. Energy 2011, 36, 4740–4752. [Google Scholar] [CrossRef]
- Jia, J.; Abudula, A.; Wei, L.; Sun, B.; Shi, Y. Thermodynamic modeling of an integrated biomass gasification and solid oxide fuel cell system. Renew. Energy 2015, 81, 400–410. [Google Scholar] [CrossRef]
- Su, W.; Ma, D.; Lu, Z.; Jiang, W.; Wang, F.; Xiaosong, Z. A novel absorption-based enclosed heat pump dryer with combining liquid desiccant dehumidification and mechanical vapor recompression: Case study and performance evaluation. Case Stud. Therm. Eng. 2022, 35, 102091. [Google Scholar] [CrossRef]
- Cudok, F.; Giannetti, N.; Ciganda, J.L.C.; Aoyama, J.; Babu, P.; Coronas, A.; Fujii, T.; Inoue, N.; Saito, K.; Yamaguchi, S.; et al. Absorption heat transformer—state-of-the-art of industrial applications. Renew. Sustain. Energy Rev. 2021, 141, 110757. [Google Scholar] [CrossRef]
- Zhang, J.; Zhang, H.-H.; He, Y.-L.; Tao, W.-Q. A comprehensive review on advances and applications of industrial heat pumps based on the practices in China. Appl. Energy 2016, 178, 800–825. [Google Scholar] [CrossRef]
- Fu, L.; Li, Y.; Wu, Y.; Wang, X.; Jiang, Y. Low carbon district heating in China in 2025- a district heating mode with low grade waste heat as heat source. Energy 2021, 230, 120765. [Google Scholar] [CrossRef]
- Wu, W.; Wang, B.; Shi, W.; Li, X. Absorption heating technologies: A review and perspective. Appl. Energy 2014, 130, 51–71. [Google Scholar] [CrossRef]
- Li, Z.; Xue, S.; Hu, D.; Teng, D.; Zhang, S.; Shen, G. Performance Analysis of an Absorption Heat Pump System for Waste Heat and Moisture Cascade Recovery from Flue Gas. ACS Omega 2022, 7, 24596–24605. [Google Scholar] [CrossRef]
- Tan, Z.; Feng, X.; Wang, Y. Performance comparison of different heat pumps in low-temperature waste heat recovery. Renew. Sustain. Energy Rev. 2021, 152, 111634. [Google Scholar] [CrossRef]
- Wang, S.; Wang, N.; Jia, Z.; Zhang, Y.; Zhao, G.; Guan, H.; Li, Y.; He, S.; Zhang, L.; Gao, M. Thermal economy simulation study for a carbon capture power plant with combined heat and power based on absorption heat pump technology. Energy Convers. Manag. 2024, 300, 117958. [Google Scholar] [CrossRef]
- Wu, W.; Du, Y.; Qian, H.; Fan, H.; Jiang, Z.; Zhang, X.; Huang, S. Enhancing the waste heat utilization of industrial park: A heat pump-centric network integration approach for multiple heat sources and users. Energy Convers. Manag. 2024, 306, 118306. [Google Scholar] [CrossRef]
- Xu, C.; Bai, P.; Xin, T.; Hu, Y.; Xu, G.; Yang, Y. A novel solar energy integrated low-rank coal fired power generation using coal pre-drying and an absorption heat pump. Appl. Energy 2017, 200, 170–179. [Google Scholar] [CrossRef]
- Savchenko, V.I.; Zimin, Y.S.; Nikitin, A.V.; Sedov, I.V.; Arutyunov, V.S. Non-Catalytic Steam Reforming of C1–C4 Hydrocarbons. Pet. Chem. 2021, 61, 762–772. [Google Scholar] [CrossRef]
- Chen, H.; Guo, S.; Song, X.; He, T. Design and evaluation of a municipal solid waste incineration power plant integrating with absorption heat pump. Energy 2024, 294, 131007. [Google Scholar] [CrossRef]
- Chen, H.; Wu, Y.; Zeng, Y.; Xu, G.; Liu, W. Performance analysis of a solar-aided waste-to-energy system based on steam reheating. Appl. Therm. Eng. 2021, 185, 116445. [Google Scholar] [CrossRef]
- Wu, J.; Wang, J.; Liu, Y. Thermodynamic and economic analysis of a gas-turbine combined heat and power plant considering operational flexibility. Energy Fuels 2020, 34, 14902–14914. [Google Scholar] [CrossRef]
- Dong, Y.; Wei, L.; Wang, S.; Pan, P.; Chen, H. Design and Performance Evaluation of Integrating the Waste Heat Recovery System (WHRS) for a Silicon Arc Furnace with Plasma Gasification for Medical Waste. Entropy 2023, 25, 595. [Google Scholar] [CrossRef] [PubMed]
- Yang, J.; Wang, C.; Xu, D.; Yu, X.; Yang, Y.; Wang, Z.; Wu, X. Study on the Economic Operation of a 1000 MWe Coal-Fired Power Plant with CO2 Capture. Energies 2024, 17, 4986. [Google Scholar] [CrossRef]
- Nawaz, H.A.; Abbas, Q.; Ramzan, N.; Naveed, S. Techno-Economic Assessment of Syngas Generation from Municipal Solid Waste in Pakistan: A Simulated Study. Nucleus 2020, 57, 81–89. [Google Scholar]
- Okati, A.; Reza Khani, M.; Shokri, B.; Rouboa, A.; Monteiro, E. Optimizing the operating conditions for hydrogen-rich syngas production in a plasma co-gasification process of municipal solid waste and coal using Aspen Plus. Int. J. Hydrogen Energy 2022, 47, 26891–26900. [Google Scholar] [CrossRef]
- Nemmour, A.; Inayat, A.; Janajreh, I.; Ghenai, C. New performance correlations of municipal solid waste gasification for sustainable syngas fuel production. Biomass Convers. Biorefin. 2022, 12, 4271–4289. [Google Scholar] [CrossRef]
- Tungalag, A.; Lee, B.; Yadav, M.; Akande, O. Yield prediction of MSW gasification including minor species through ASPEN plus simulation. Energy 2020, 198, 117296. [Google Scholar] [CrossRef]
- Rosha, P.; Ibrahim, H. Hydrogen production via solid waste gasification with subsequent amine-based carbon dioxide removal using Aspen Plus. Int. J. Hydrogen Energy 2023, 48, 24607–24618. [Google Scholar] [CrossRef]
- Xu, Z.Y.; Mao, H.C.; Liu, D.S.; Wang, R.Z. Waste heat recovery of power plant with large scale serial absorption heat pumps. Energy 2018, 165, 1097–1105. [Google Scholar] [CrossRef]
- Lecompte, S.; Ameel, B.; Ziviani, D.; Van Den Broek, M.; De Paepe, M. Exergy analysis of zeotropic mixtures as working fluids in Organic Rankine Cycles. Energy Convers. Manag. 2014, 85, 727–739. [Google Scholar] [CrossRef]
- Chen, H.; Li, J.; Liu, J.; Li, T.; Xu, G.; Liu, W. Thermodynamic and economic evaluation of a novel waste-to-energy design incorporating anaerobic digestion and incineration. Energy Convers. Manag. 2022, 252, 115083. [Google Scholar] [CrossRef]
- Pan, P.; Peng, W.; Li, J.; Chen, H.; Xu, G.; Liu, T. Design and evaluation of a conceptual waste-to-energy approach integrating plasma waste gasification with coal-fired power generation. Energy 2022, 238, 121947. [Google Scholar] [CrossRef]
- Moran, M.J.; Shapiro, H.N.; Boettner, D.D.; Bailey, M.B. Fundamentals of Engineering Thermodynamics; John Wiley & Sons: Hoboken, NJ, USA, 2010; ISBN 0-470-49590-1. [Google Scholar]
- Sajid, M.; Raheem, A.; Ullah, N.; Asim, M.; Ur Rehman, M.S.; Ali, N. Gasification of municipal solid waste: Progress, challenges, and prospects. Renew. Sustain. Energy Rev. 2022, 168, 112815. [Google Scholar] [CrossRef]
- Zhao, H.; Zheng, P.; Zhu, Q.; Zhang, X.; Lan, Z.; Fu, Z.; Luo, T.; Shen, R.; Cheng, J. Effect of steam reinjection mass flow rate on the SOFC–GT system with steam reinjection. Front. Energy Res. 2024, 12, 1336807. [Google Scholar] [CrossRef]
- Savchenko, V.I.; Nikitin, A.V.; Sedov, I.V.; Ozerskii, A.V.; Arutyunov, V.S. The role of homogeneous steam reforming of acetylene in the partial oxidation of methane to syngas in matrix type converters. Chem. Eng. Sci. 2019, 207, 744–751. [Google Scholar] [CrossRef]
- Behzadi, A.; Gholamian, E.; Houshfar, E.; Habibollahzade, A. Multi-objective optimization and exergoeconomic analysis of waste heat recovery from Tehran’s waste-to-energy plant integrated with an ORC unit. Energy 2018, 160, 1055–1068. [Google Scholar] [CrossRef]













| Item | Wet MSW | |
|---|---|---|
| Proximate analysis (wt.%) | M | 42.50 |
| Ash | 13.78 | |
| VM | 39.10 | |
| FC | 4.62 | |
| Ultimate analysis (wt.%) | C | 24.59 |
| H | 3.47 | |
| O (by difference) | 15.39 | |
| N | 0.07 | |
| S | 0.04 | |
| Cl | 0.16 | |
| LHV 1 (kJ/kg) | LHV | 9152.84 |
| Item | Parameter | Unit | Value |
|---|---|---|---|
| Gasification | Temperature | °C | 850.0 |
| Pressure | bar | 3.0 | |
| Wet MSW treatment capacity | t/h | 25.0 | |
| MSW inlet temperature (into dryer) | °C | 25.0 | |
| MSW inlet temperature (into gasifier) | °C | 40.0 | |
| MSW moisture content (into dryer) | % | 42.5 | |
| MSW moisture content (into gasifier) | % | 20.0 | |
| Air temperature (into system) | °C | 25.0 | |
| Air temperature (into gasifier) | °C | 600.0 | |
| Air pressure (into system) | bar | 1.0 | |
| Carbon conversion rate | % | 99.0 | |
| Heat loss | 0.0 | ||
| SOFC | Fuel utilization factor | % | 85.0 |
| Air utilization factor | % | 18.0 | |
| Operation temperature | °C | 800.0 | |
| Operation pressure | bar | 3.0 | |
| Cathode inlet temperature (air) | °C | 600.0 | |
| Recirculation ratio | % | 20.0 | |
| GT | Inlet pressure | bar | 3.0 |
| Exhaust pressure | bar | 1.0 | |
| Mechanical efficiency | % | 99.0 | |
| Isentropic efficiency | % | 85.0 | |
| Conversion rate of burner | % | 100.0 | |
| Dryer | Pressure of air | bar | 1.0 |
| Temperature of hot air | °C | 80.0 | |
| Temperature of wet exhaust air | °C | ~45 | |
| AHP | Temperature of generator | °C | 145.0 |
| Pressure of generator and condenser (on the refrigerant side) | Pa | 64,388.0 | |
| Temperature of absorber | °C | 71.6 | |
| Pressure of absorber and evaporator (on the refrigerant side) | Pa | 5628.6 | |
| Effectiveness of heat exchanger solution | % | 88.0 | |
| Temperature of dry air (out of evaporator) | °C | 40.0 | |
| ORC | Turbine inlet pressure | bar | 20.0 |
| Turbine outlet pressure | bar | 1.0 | |
| Upper terminal temperature difference of evaporator | °C | 15.0 | |
| Upper terminal temperature difference of condenser | °C | 5.0 | |
| Exhaust gas temperature | °C | 115.0 |
| Parameter | Unite | Value |
|---|---|---|
| Electrical efficiency | % | 60.0 |
| Cooling efficiency | % | 20.7 |
| Cathode off-gas efficiency | % | 98.4 |
| Anode efficiency | % | 0.5 |
| Loss grade | % | 5.0 |
| Conversion rate of H2 | % | 85.0 |
| Conversion rate of CO | % | 85.0 |
| Conversion efficiency DC/AC | % | 97.0 |
| Type of fuel | Hydrocarbon | |
| Item | Driven Temperature of Generator | Outlet Temperature of Absorber | Outlet Temperature of Evaporator | Outlet Temperature of Condenser | Power of Generator | Power of Evaporator | COP |
|---|---|---|---|---|---|---|---|
| °C | °C | °C | °C | kW | kW | ||
| Xu et al. [49] | 135.00 | 50.00 | 27.00 | 83.00 | 100.00 | 78.40 | 1.78 |
| Simulation | 135.00 | 50.00 | 27.00 | 83.00 | 100.04 | 74.97 | 1.75 |
| Item | Turbine Inlet Temperature | Turbine Inlet Pressure | Turbine Outlet Pressure | Isentropic Efficiency of Turbine | Isentropic Efficiency of Pump | Pinch Temperature in Condenser | Thermal Efficiency |
|---|---|---|---|---|---|---|---|
| °C | bar | bar | \ | \ | °C | % | |
| Lecompte et al. [50] | 91.82 | 4.91 | 1.12 | 0.75 | 0.60 | 10.00 | 9.05 |
| Simulation | 91.82 | 4.91 | 1.12 | 0.75 | 0.60 | 9.03 | 9.07 |
| No. | Flow Type | Mass Flow | Temperature | Pressure | Composition (Molar Base, %) | ||||||
|---|---|---|---|---|---|---|---|---|---|---|---|
| kg/s | °C | bar | CO | H2 | CH4 | CO2 | H2O | N2 | O2 | ||
| 1 | Wet MSW | 6.94 | 25.00 | 1.00 | |||||||
| 2 | Dry MSW | 4.99 | 40.00 | 3.00 | |||||||
| 3 | Syngas | 12.26 | 850.00 | 3.00 | 18.53 | 22.36 | 0.13 | 7.63 | 10.00 | 39.06 | 0.00 |
| 4 | Syngas | 11.79 | 180.00 | 3.00 | 18.84 | 22.74 | 0.14 | 7.76 | 10.17 | 39.72 | 0.00 |
| 5 | Syngas | 11.77 | 170.00 | 3.00 | 18.86 | 22.74 | 0.14 | 7.76 | 10.18 | 39.75 | 0.00 |
| 6 | Syngas | 11.77 | 40.00 | 3.00 | 18.86 | 22.74 | 0.14 | 7.76 | 10.18 | 39.75 | 0.00 |
| 7 | Syngas | 10.88 | 25.00 | 3.00 | 20.79 | 25.09 | 0.15 | 8.56 | 1.06 | 43.88 | 0.00 |
| 8 | Syngas | 10.88 | 792.44 | 3.00 | 20.79 | 25.09 | 0.15 | 8.56 | 1.06 | 43.88 | 0.00 |
| 9 | Air | 80.16 | 25.00 | 1.00 | 0.00 | 0.00 | 0.00 | 0.03 | 0.00 | 78.09 | 20.95 |
| 10 | Air | 80.16 | 73.25 | 1.00 | 0.00 | 0.00 | 0.00 | 0.03 | 0.00 | 78.09 | 20.95 |
| 11 | Air | 80.16 | 230.57 | 3.00 | 0.00 | 0.00 | 0.00 | 0.03 | 0.00 | 78.09 | 20.95 |
| 12 | Air | 80.16 | 600.00 | 3.00 | 0.00 | 0.00 | 0.00 | 0.03 | 0.00 | 78.09 | 20.95 |
| 13 | Air | 7.75 | 600.00 | 3.00 | 0.00 | 0.00 | 0.00 | 0.03 | 0.00 | 78.09 | 20.95 |
| 14 | Air | 72.41 | 600.00 | 3.00 | 0.00 | 0.00 | 0.00 | 0.03 | 0.00 | 78.09 | 20.95 |
| 15 | Syngas | 13.95 | 800.01 | 2.90 | 2.57 | 3.10 | 0.15 | 26.78 | 23.04 | 43.82 | 0.00 |
| 16 | Air | 69.34 | 800.00 | 2.90 | 0.00 | 0.00 | 0.00 | 0.03 | 0.00 | 81.21 | 17.79 |
| 17 | Fuel gas | 83.29 | 877.20 | 2.90 | 0.00 | 0.00 | 0.00 | 4.93 | 4.40 | 75.37 | 14.39 |
| 18 | Fuel gas | 83.29 | 656.39 | 1.00 | 0.00 | 0.00 | 0.00 | 4.93 | 4.40 | 75.37 | 14.39 |
| 19 | Fuel gas | 83.29 | 317.33 | 1.00 | 0.00 | 0.00 | 0.00 | 4.93 | 4.40 | 75.37 | 14.39 |
| 20 | Fuel gas | 83.29 | 280.18 | 1.00 | 0.00 | 0.00 | 0.00 | 4.93 | 4.40 | 75.37 | 14.39 |
| 21 | Fuel gas | 83.29 | 115.00 | 1.00 | 0.00 | 0.00 | 0.00 | 4.93 | 4.40 | 75.37 | 14.39 |
| Item | Moisture Contents of Dry MSW | NO. 19 | NO. 20 | |||
|---|---|---|---|---|---|---|
| Flow Rate | Temperature | Heat Flow | Temperature | Heat Flow | ||
| % | kg/s | °C | kW | °C | kW | |
| 1 | 40.0 | 76.86 | 395.45 | 32,157.25 | 387.63 | 31,493.23 |
| 2 | 30.0 | 80.64 | 363.93 | 30,893.16 | 339.09 | 28,707.07 |
| 3 | 20.0 | 83.29 | 317.33 | 27,639.41 | 280.18 | 24,310.25 |
| 4 | 10.0 | 85.20 | 295.40 | 26,215.14 | 249.04 | 22,000.62 |
| 5 | 0.0 | 86.62 | 279.59 | 25,141.05 | 226.12 | 20,229.17 |
| Item | Moisture Contents of Dry MSW | PG | Pac | Heat Flow of Air out of SOFC (NO.16) | Energy Flow of Syngas out of SOFC (NO.16) | ηW | Volume Flow Rate of Air into Compressor (NO. 10) | Temperature of Air into Compressor (NO. 10) |
|---|---|---|---|---|---|---|---|---|
| % | kW | kW | kW | kW | % | m3/s | °C | |
| 5 | 40.0 | 5903.33 | 13,969.70 | 52,779.20 | 22,190.01 | 26.51 | 85.97 | 133.63 |
| 4 | 30.0 | 7060.92 | 13,807.49 | 56,743.11 | 21,967.30 | 26.52 | 84.92 | 108.92 |
| 3 | 20.0 | 8579.77 | 12,971.24 | 59,592.91 | 21,713.46 | 26.51 | 79.71 | 73.25 |
| 2 | 10.0 | 9365.11 | 12,678.84 | 61,714.13 | 21,443.92 | 26.51 | 77.88 | 56.97 |
| 1 | 0.0 | 9911.13 | 12,486.41 | 63,297.54 | 21,169.38 | 26.52 | 76.69 | 45.87 |
Disclaimer/Publisher’s Note: The statements, opinions and data contained in all publications are solely those of the individual author(s) and contributor(s) and not of MDPI and/or the editor(s). MDPI and/or the editor(s) disclaim responsibility for any injury to people or property resulting from any ideas, methods, instructions or products referred to in the content. |
© 2024 by the authors. Licensee MDPI, Basel, Switzerland. This article is an open access article distributed under the terms and conditions of the Creative Commons Attribution (CC BY) license (https://creativecommons.org/licenses/by/4.0/).
Share and Cite
Chen, H.; Song, X.; Jian, Y. Performance Assessment of a Municipal Solid Waste Gasification and Power Generation System Integrated with Absorption Heat Pump Drying. Energies 2024, 17, 6034. https://doi.org/10.3390/en17236034
Chen H, Song X, Jian Y. Performance Assessment of a Municipal Solid Waste Gasification and Power Generation System Integrated with Absorption Heat Pump Drying. Energies. 2024; 17(23):6034. https://doi.org/10.3390/en17236034
Chicago/Turabian StyleChen, Handing, Xudong Song, and Yingfu Jian. 2024. "Performance Assessment of a Municipal Solid Waste Gasification and Power Generation System Integrated with Absorption Heat Pump Drying" Energies 17, no. 23: 6034. https://doi.org/10.3390/en17236034
APA StyleChen, H., Song, X., & Jian, Y. (2024). Performance Assessment of a Municipal Solid Waste Gasification and Power Generation System Integrated with Absorption Heat Pump Drying. Energies, 17(23), 6034. https://doi.org/10.3390/en17236034
