Configurable IoT Open-Source Hardware and Software I-V Curve Tracer for Photovoltaic Generators
Abstract
:1. Introduction
- Open-source hardware and software is applied for data storage and visualization. As a consequence, easy and low-cost deployment and replication are feasible;
- Open communication protocols are used to provide a seamless data exchange;
- The curve tracer can be coupled to an already existent PV generator and gather operational data;
- Experimental results achieved on a medium-scale PV generator, not only for a laboratory scale, are reported to prove the suitability of the developed curve tracer;
- Capability of configuration for facilities with a larger number of sensors to manage as well as different communication protocols;
- Utilization of proprietary medium-scale programmable electronic load providing accurate and reliable measurements;
- IoT-enabled remote monitoring of real-time data in the form of time-series;
- Automated data acquisition under programmed conditions without requiring operator intervention.
2. Developed I-V Curve Tracer
| Algorithm 1 RS232 Communication through Python |
| 1: while (inclirradiance_d>=G): 2: ser = serial.Serial( 3: port = ‘COM4’, 4: baudrate = 9600, 5: parity = serial.PARITY_NONE, 6: stopbits = serial.STOPBITS_ONE, 7: bytesize = serial.EIGHTBITS 8: ) 9: ser.isOpen() 10: ser.write(b”LOAD ON\r\n”) 11:… 12: cadena = “LIN:A “+str(i/10)[0:5]+”;\r\n” 13: ser.write(cadena.encode()) 14: ser.write(b”LIN:A?\r\n”) 15: out = ser.readline() 16: ser.write(b”MEAS:CURR?\r\n”) 17: out1 = ser.readline() 18: ser.write(b”MEAS:VOLT?\r\n”) 19: out2 = ser.readline() 20:… 21: ser.close() |
3. Results
3.1. Experimental Setup
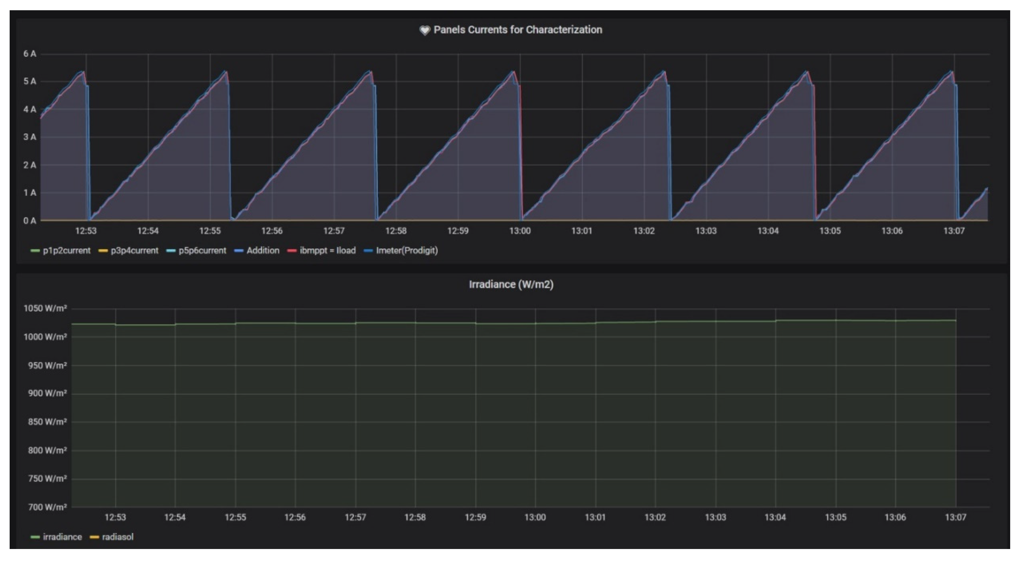
3.2. Data Visualization
3.3. I-V Curves of PV Generator
4. Discussion
5. Conclusions
Author Contributions
Funding
Institutional Review Board Statement
Informed Consent Statement
Data Availability Statement
Conflicts of Interest
Abbreviations
| CPU | Central Processing Unit |
| DSP | Digital Signal Processor |
| EL | Electrolyzer |
| FC | Fuel cell |
| FTP | File Transfer Protocol |
| GUI | Graphical User Interface |
| I-V | Current-Voltage |
| IoT | Internet of Things |
| MQTT | Message Queue Telemetry Transport |
| OTF | Outdoor Test Facility |
| P-V | Power-Voltage |
| PC | Personal Computer |
| PLC | Programmable Logic Controller |
| PV | Photovoltaic |
| R&D | Research and Development |
| RES | Renewable Energy Sources |
| RPi | Raspberry Pi |
| SMG | Smart MicroGrid |
| STC | Standard Test Conditions |
| TCP/IP | Transmission Control Protocol/Internet Protocol |
| USART | Universal Synchronous Asynchronous Receiver Transmitter |
| USB | Universal Serial Bus |
References
- Gimeno-Sales, F.J.; Orts-Grau, S.; Escribá-Aparisi, A.; González-Altozano, P.; Balbastre-Peralta, I.; Martínez-Márquez, C.I.; Gasque, M.; Seguí-Chilet, S. PV Monitoring System for a Water Pumping Scheme with a Lithium-Ion Battery Using Free Open-Source Software and IoT Technologies. Sustainability 2020, 12, 10651. [Google Scholar] [CrossRef]
- Ansari, S.; Ayob, A.; Lipu, M.S.H.; Saad, M.H.M.; Hussain, A. A Review of Monitoring Technologies for Solar PV Systems Using Data Processing Modules and Transmission Protocols: Progress, Challenges and Prospects. Sustainability 2021, 13, 8120. [Google Scholar] [CrossRef]
- Gielen, D.; Boshell, F.; Saygin, D.; Bazilian, M.D.; Wagner, N.; Gorini, R. The role of renewable energy in the global energy transformation. Energy Strateg. Rev. 2019, 24, 38–50. [Google Scholar] [CrossRef]
- Portalo, J.M.; González, I.; Calderón, A.J. Monitoring System for Tracking a PV Generator in an Experimental Smart Microgrid: An Open-Source Solution. Sustainability 2021, 13, 8182. [Google Scholar] [CrossRef]
- Dupont, I.M.; Carvalho, P.C.M.; Jucá, S.C.S.; Neto, J.S.P. Novel methodology for detecting non-ideal operating conditions for grid-connected photovoltaic plants using Internet of Things architecture. Energy Convers. Manag. 2019, 200, 112078. [Google Scholar] [CrossRef]
- Vega, A.; Valiño, V.; Conde, E.; Ramos, A.; Reina, P. Double sweep tracer for I-V curves characterization and continuous monitoring of photovoltaic facilities. Sol. Energy 2019, 190, 622–629. [Google Scholar] [CrossRef]
- Morales-Aragonés, J.I.; Dávila-Sacoto, M.; González, L.G.; Alonso-Gómez, V.; Gallardo-Saavedra, S.; Hernández-Callejo, L. A Review of I–V Tracers for Photovoltaic Modules: Topologies and Challenges. Electronics 2021, 10, 1283. [Google Scholar] [CrossRef]
- Melo, G.C.G.D.; Torres, I.C.; Araújo, Í.B.Q.D.; Brito, D.B.; Barboza, E.D.A. A Low-Cost IoT System for Real-Time Monitoring of Climatic Variables and Photovoltaic Generation for Smart Grid Application. Sensors 2021, 21, 3293. [Google Scholar] [CrossRef]
- Quansah, D.A.; Adaramola, M.S.; Takyi, G.; Edwin, I.A. Reliability and Degradation of Solar PV Modules—Case Study of 19-Year-Old Polycrystalline Modules in Ghana. Technologies 2017, 5, 22. [Google Scholar] [CrossRef] [Green Version]
- Papageorgas, P.; Piromalis, D.; Valavanis, T.; Kambasis, S.; Iliopoulou, T.; Vokas, G. A low-cost and fast PV I-V curve tracer based on an open source platform with M2M communication capabilities for preventive monitoring. Energy Procedia 2015, 74, 423–438. [Google Scholar] [CrossRef] [Green Version]
- Zhu, Y.; Xiao, W. A comprehensive review of topologies for photovoltaic I–V curve tracer. Sol. Energy 2020, 196, 346–357. [Google Scholar] [CrossRef]
- Ortega, E.; Aranguren, G.; Jimeno, J.C. New monitoring method to characterize individual modules in large photovoltaic systems. Sol. Energy 2019, 193, 906–914. [Google Scholar] [CrossRef]
- Toledo, C.; Serrano-Lujan, L.; Abad, J.; Lampitelli, A.; Urbina, A. Measurement of Thermal and Electrical Parameters in Photovoltaic Systems for Predictive and Cross-Correlated Monitorization. Energies 2019, 12, 668. [Google Scholar] [CrossRef] [Green Version]
- Sarikh, S.; Raoufi, M.; Bennouna, A.; Ikken, B. Characteristic curve diagnosis based on fuzzy classification for a reliable photovoltaic fault monitoring. Sustain. Energy Technol. Assess. 2021, 43, 100958. [Google Scholar] [CrossRef]
- Morales-Aragonés, J.I.; Gallardo-Saavedra, S.; Alonso-Gómez, V.; Sánchez-Pacheco, F.J.; González, M.A.; Martínez, O.; Muñoz-García, M.A.; Alonso-García, M.d.C.; Hernández-Callejo, L. Low-Cost Electronics for Online I-V Tracing at Photovoltaic Module Level: Development of Two Strategies and Comparison between Them. Electronics 2021, 10, 671. [Google Scholar] [CrossRef]
- Mellit, A.; Kalogirou, S. Artificial intelligence and internet of things to improve efficacy of diagnosis and remote sensing of solar photovoltaic systems: Challenges, recommendations and future directions. Renew. Sustain. Energy Rev. 2021, 143, 110889. [Google Scholar] [CrossRef]
- Anani, N.; Ibrahim, H. Adjusting the Single-Diode Model Parameters of a Photovoltaic Module with Irradiance and Temperature. Energies 2020, 13, 3226. [Google Scholar] [CrossRef]
- Web of Commercial Curve Tracer of Manufacturer Atecorp. Available online: https://www.atecorp.com/products/tritec/tri-ka-iv (accessed on 15 September 2021).
- Web of Commercial Curve Tracer of Manufacturer LabX. Available online: https://www.labx.com/item/daystar-energy-engineering-ds-100c-photovoltaic-iv/LV41115631 (accessed on 16 September 2021).
- Web of Commercial Curve Tracer of Manufacturer Ht-Instruments. Available online: https://www.ht-instruments.com/es-es/productos/instrumentacion-fotovoltaica/medidores-curva-i-v/i-v500w/ (accessed on 17 September 2021).
- Montes-Romero, J.; Piliougine, M.; Muñoz, J.V.; Fernández, E.F.; De la Casa, J. Photovoltaic Device Performance Evaluation Using an Open-Hardware System and Standard Calibrated Laboratory Instruments. Energies 2017, 10, 1869. [Google Scholar] [CrossRef] [Green Version]
- Chen, Z.; Lin, W.; Wu, L.; Long, C.; Lin, P.; Cheng, S. A capacitor based fast I-V characteristics tester for photovoltaic arrays. Energy Procedia 2017, 145, 381–387. [Google Scholar] [CrossRef]
- Chen, Z.; Lin, Y.; Wu, L.; Cheng, S.; Lin, P. Development of a capacitor charging based quick I-V curve tracer with automatic parameter extraction for photovoltaic arrays. Energy Convers. Manag. 2020, 226, 113521. [Google Scholar] [CrossRef]
- Cáceres, M.; Firman, A.; Montes-Romero, J.; González Mayans, A.R.; Vera, L.H.; Fernández, F.E.; de la Casa Higueras, J. Low-Cost I–V Tracer for PV Modules under Real Operating Conditions. Energies 2020, 13, 4320. [Google Scholar] [CrossRef]
- González, I.; Calderón, A.J. Integration of open source hardware Arduino platform in automation systems applied to Smart Grids/Micro-Grids. Sustain. Energy Technol. Assess. 2019, 36, 100557. [Google Scholar] [CrossRef]
- Fuentes, M.; Vivar, M.; Burgos, J.M.; Aguilera, J.; Vacas, J.A. Design of an accurate, low-cost autonomous data logger for PV system monitoring using Arduino™ that complies with IEC standards. Sol. Energy Mater. Sol. Cells 2014, 130, 529–543. [Google Scholar] [CrossRef]
- Vargas-Salgado, C.; Aguila-Leon, J.; Chiñas-Palacios, C.; Hurtado-Pérez, E. Low-cost web-based Supervisory Control and Data Acquisition system for a microgrid testbed: A case study in design and implementation for academic and research applications. Heliyon 2019, 5, e02474. [Google Scholar] [CrossRef] [PubMed] [Green Version]
- González, I.; Calderón, A.J.; Portalo, J.M. Innovative Multi-Layered Architecture for Heterogeneous Automation and Monitoring Systems: Application Case of a Photovoltaic Smart Microgrid. Sustainability 2021, 13, 2234. [Google Scholar] [CrossRef]
- Paredes-Parra, J.M.; Mateo-Aroca, A.; Silvente-Niñirola, G.; Bueso, M.C.; Molina-García, Á. PV module monitoring system based on low-cost solutions: Wireless raspberry application and assessment. Energies 2018, 11, 3051. [Google Scholar] [CrossRef] [Green Version]
- Pereira, R.I.S.; Dupont, I.M.; Carvalho, P.C.M.; Jucá, S.C.S. IoT embedded linux system based on Raspberry Pi applied to real-time cloud monitoring of a decentralized photovoltaic plant. Measurement 2018, 114, 286–297. [Google Scholar] [CrossRef]
- IV Swinger Documentation. Available online: https://github.com/csatt/IV_Swinger (accessed on 18 September 2021).
- Willoughby, A.A.; Osinowo, M.O. Development of an electronic load I-V curve tracer to investigate the impact of Harmattan aerosol loading on PV module pern2tkformance in southwest Nigeria. Sol. Energy 2018, 166, 171–180. [Google Scholar] [CrossRef]
- Amiry, H.; Benhmida, M.; Bendaoud, R.; Hajjaj, C.; Bounouar, S.; Yadir, S.; Rais, K.; Sidki, M. Design and implementation of a photovoltaic I-V curve tracer: Solar modules characterization under real operating conditions. Energy Convers. Manag. 2018, 169, 206–216. [Google Scholar] [CrossRef]
- Pachauri, R.K.; Mahela, O.P.; Khan, B.; Kumar, A.; Agarwal, S.; Alhelou, H.H.; Bai, J. Development of arduino assisted data acquisition system for solar photovoltaic array characterization under partial shading conditions. Comput. Electr. Eng. 2021, 92, 107175. [Google Scholar] [CrossRef]
- Shapsough, S.; Takrouri, M.; Dhaouadi, R.; Zualkernan, I. An IoT-based remote IV tracing system for analysis of city-wide solar power facilities. Sustain. Cities Soc. 2020, 57, 102041. [Google Scholar] [CrossRef]
- Sarikh, S.; Raoufi, M.; Bennouna, A.; Benlarabi, A.; Ikken, B. Implementation of a plug and play I-V curve tracer dedicated to characterization and diagnosis of PV modules under real operating conditions. Energy Convers. Manag. 2020, 209, 112613. [Google Scholar] [CrossRef]
- Sayyad, J.; Nasikkar, P.; Singh, A.P.; Ozana, S. Capacitive Load-Based Smart OTF for High Power Rated SPV Module. Energies 2021, 14, 788. [Google Scholar] [CrossRef]
- Cotfas, P.A.; Cotfas, D.T. Comprehensive Review of Methods and Instruments for Photovoltaic–Thermoelectric Generator Hybrid System Characterization. Energies 2020, 13, 6045. [Google Scholar] [CrossRef]
- Torres-Moreno, J.L.; Gimenez-Fernandez, A.; Perez-Garcia, M.; Rodriguez, F. Energy Management Strategy for Micro-Grids with PV-Battery Systems and Electric Vehicles. Energies 2018, 11, 522. [Google Scholar] [CrossRef] [Green Version]
- Elkazaz, M.; Sumner, M.; Pholboon, S.; Davies, R.; Thomas, D. Performance Assessment of an Energy Management System for a Home Microgrid with PV Generation. Energies 2020, 13, 3436. [Google Scholar] [CrossRef]
- Yerasimou, Y.; Kynigos, M.; Efthymiou, V.; Georghiou, G.E. Design of a Smart Nanogrid for Increasing Energy Efficiency of Buildings. Energies 2021, 14, 3683. [Google Scholar] [CrossRef]
- Jaloudi, S. Communication Protocols of an Industrial Internet of Things Environment: A Comparative Study. Future Internet 2019, 11, 66. [Google Scholar] [CrossRef] [Green Version]
- Grafana Dashboard for Monitoring System Metrics Based on Telegraf. Available online: https://grafana.com/grafana/dashboards/928 (accessed on 20 September 2021).
- Pindado, S.; Cubas, J.; Roibás-Millán, E.; Bugallo-Siegel, F.; Sorribes-Palmer, F. Assessment of Explicit Models for Different Photovoltaic Technologies. Energies 2018, 11, 1353. [Google Scholar] [CrossRef] [Green Version]
- Álvarez, J.M.; Alfonso-Corcuera, D.; Roibás-Millán, E.; Cubas, J.; Cubero-Estalrrich, J.; Gonzalez-Estrada, A.; Jado-Puente, R.; Sanabria-Pinzón, M.; Pindado, S. Analytical Modeling of Current-Voltage Photovoltaic Performance: An Easy Approach to Solar Panel Behavior. Appl. Sci. 2021, 11, 4250. [Google Scholar] [CrossRef]
- Hosseinzadeh, N.; Al Maashri, A.; Tarhuni, N.; Elhaffar, A.; Al-Hinai, A. A Real-Time Monitoring Platform for Distributed Energy Resources in a Microgrid—Pilot Study in Oman. Electronics 2021, 10, 1803. [Google Scholar] [CrossRef]
- Akerman, M.; Fast-Berglund, A.; Ekered, S. Interoperability for a dynamic assembly system. Procedia CIRP 2016, 44, 407–411. [Google Scholar] [CrossRef] [Green Version]
- Nițulescu, I.-V.; Korodi, A. Supervisory Control and Data Acquisition Approach in Node-RED: Application and Discussions. IoT 2020, 1, 76–91. [Google Scholar] [CrossRef]
- Pearce, J.M. Economic savings for scientific free and open source technology: A review. HardwareX 2020, 8, e00139. [Google Scholar] [CrossRef] [PubMed]





















| References | Device | Load | Data Storage | Language | Communication |
|---|---|---|---|---|---|
| [6] | PIC | MOSFET | External (PC or smart device) | Unspecified | Bluetooth/USB |
| [10] | Microcontroller | MOSFET | Local database (NoSQL) | Unspecified | MQTT |
| [12] | PIC | Capacitive | Unspecified | Unspecified | Power line communication |
| [15] | Microcontroller | MOSFET | Local memory | Unspecified | USART/Bluetooth |
| [22,23] | DSP | Capacitive | External (PC) | Unspecified | Serial |
| [24] | Microcontroller | Capacitive | Unspecified | Unspecified | Unspecified |
| [21] | Arduino | Capacitive | External (PC) | Arduino sketch | USB |
| [32] | Arduino | MOSFET | External (datalogger) | Arduino sketch | No |
| [33] | Arduino | MOSFET | External (PC) | Arduino sketch | USB |
| [34] | Arduino | Resistive | Local SD card | Arduino sketch | USB |
| [35] | RPi | Capacitive | External cloud server | Unspecified | MQTT |
| [36] | RPi | MOSFET | FTP server or local SD card | Python | Ethernet |
| [37] | RPi | Capacitive | Unspecified | Python | Ethernet/Wi-Fi |
| Present work | RPi | Programmable electronic load | Local database (mariaDB) | Python | Modbus TCP |
| Magnitude | Sensor |
|---|---|
| Current | Hall-effect sensor |
| Voltage | Potentiometric voltage divider |
| Irradiance | Pyranometer |
| Temperature | Pt-100 |
| Parameter | Value |
|---|---|
| Model | LDK Solar 185D-24S |
| Maximum power (Pmax) | 185 W |
| Voltage at max power (Vmp) | 36.9 V |
| Current at max power (Imp) | 5.02 A |
| Open circuit voltage (Voc) | 45.1 V |
| Short-circuit current (Isc) | 5.48 A |
| Nominal voltage | 24 V |
| Number of solar cells | 72 |
| Cell efficiency | 17.77% |
| Module efficiency | 14.49% |
| Configuration | G (W/m2) | T (°C) | Voc (V) | Isc (A) | Vmp (V) | Imp (A) | Pmax (W) |
|---|---|---|---|---|---|---|---|
| Single module | 195 | 11.46 | 42.23 | 0.84 | 37.38 | 0.74 | 27.07 |
| 401 | 19.70 | 42.49 | 1.91 | 35.50 | 1.79 | 63.72 | |
| 603 | 26.06 | 42.39 | 3.12 | 34.75 | 2.83 | 98.41 | |
| 871 | 41.39 | 41.01 | 5.17 | 29.08 | 4.78 | 139.03 | |
| 1019 | 45.1 | 40.93 | 6.20 | 29.20 | 5.68 | 165.89 | |
| Two modules in series | 198.34 | 6.44 | 85.49 | 0.86 | 77.55 | 0.74 | 57.23 |
| 396.59 | 14.71 | 85.71 | 1.92 | 74.87 | 1.74 | 130.66 | |
| 608.45 | 28.75 | 83.91 | 3.46 | 69.44 | 3.10 | 215.27 | |
| 799.63 | 39.05 | 82.57 | 5.07 | 64.50 | 4.42 | 283.80 | |
| 1001.68 | 50.96 | 80.07 | 7.05 | 58.02 | 6.45 | 374.11 | |
| Whole PV generator | 190.18 | 11.46 | 80.65 | 2.63 | 67.69 | 2.46 | 166.59 |
| 389.94 | 19.70 | 84.17 | 6.18 | 69.57 | 5.82 | 404.89 | |
| 603.68 | 26.06 | 82.89 | 9.35 | 66.74 | 8.96 | 597.85 | |
| 776.29 | 41.39 | 81.84 | 12.45 | 64.06 | 11.83 | 757.94 | |
| 878.30 | 45.1 | 80.82 | 13.81 | 62.12 | 13.16 | 820.19 |
Publisher’s Note: MDPI stays neutral with regard to jurisdictional claims in published maps and institutional affiliations. |
© 2021 by the authors. Licensee MDPI, Basel, Switzerland. This article is an open access article distributed under the terms and conditions of the Creative Commons Attribution (CC BY) license (https://creativecommons.org/licenses/by/4.0/).
Share and Cite
González, I.; Portalo, J.M.; Calderón, A.J. Configurable IoT Open-Source Hardware and Software I-V Curve Tracer for Photovoltaic Generators. Sensors 2021, 21, 7650. https://doi.org/10.3390/s21227650
González I, Portalo JM, Calderón AJ. Configurable IoT Open-Source Hardware and Software I-V Curve Tracer for Photovoltaic Generators. Sensors. 2021; 21(22):7650. https://doi.org/10.3390/s21227650
Chicago/Turabian StyleGonzález, Isaías, José María Portalo, and Antonio José Calderón. 2021. "Configurable IoT Open-Source Hardware and Software I-V Curve Tracer for Photovoltaic Generators" Sensors 21, no. 22: 7650. https://doi.org/10.3390/s21227650
APA StyleGonzález, I., Portalo, J. M., & Calderón, A. J. (2021). Configurable IoT Open-Source Hardware and Software I-V Curve Tracer for Photovoltaic Generators. Sensors, 21(22), 7650. https://doi.org/10.3390/s21227650

