Real-Time Monitoring of a Lithium-Ion Battery Module to Enhance Safe Operation and Lifespan †
Abstract
1. Introduction
- State of voltage (SoV), to be merged with state of charge;
- State of health (SoH);
- Depth of discharge (DoD).
2. Materials and Methods
2.1. Experimental Layout
2.2. Battery Parameter Calculation
- SoV equals the ratio of the monitored voltage divided by the nominal value;
- SoH is defined as the battery maximum voltage as manufactured, divided by the nominal value;
- DoD is manually computed as the SoV difference before and after each use.
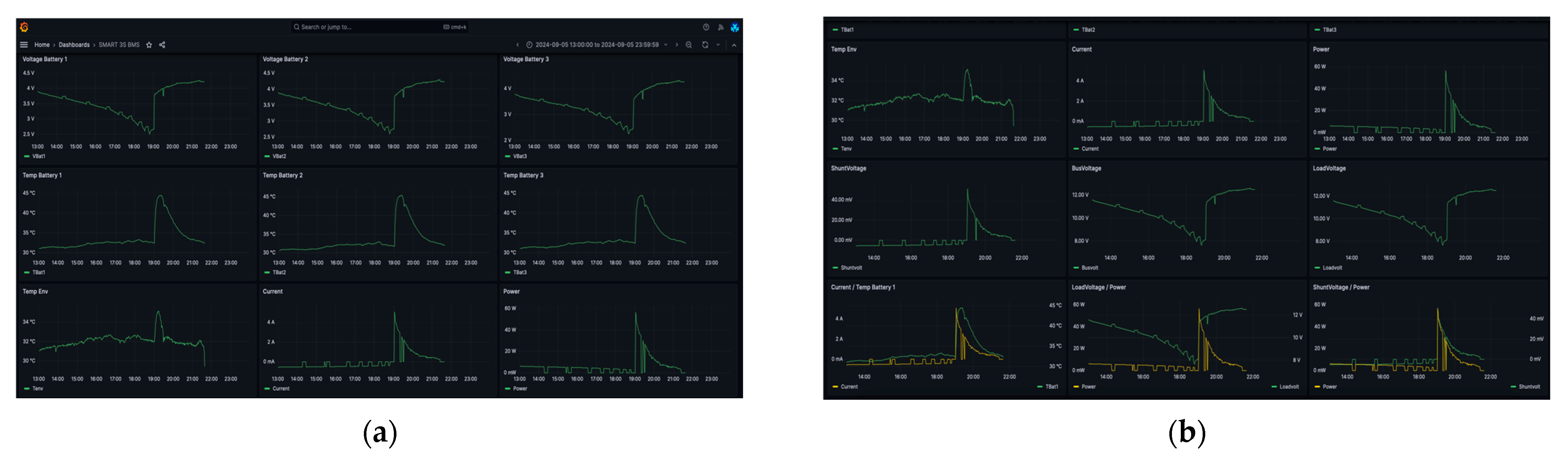
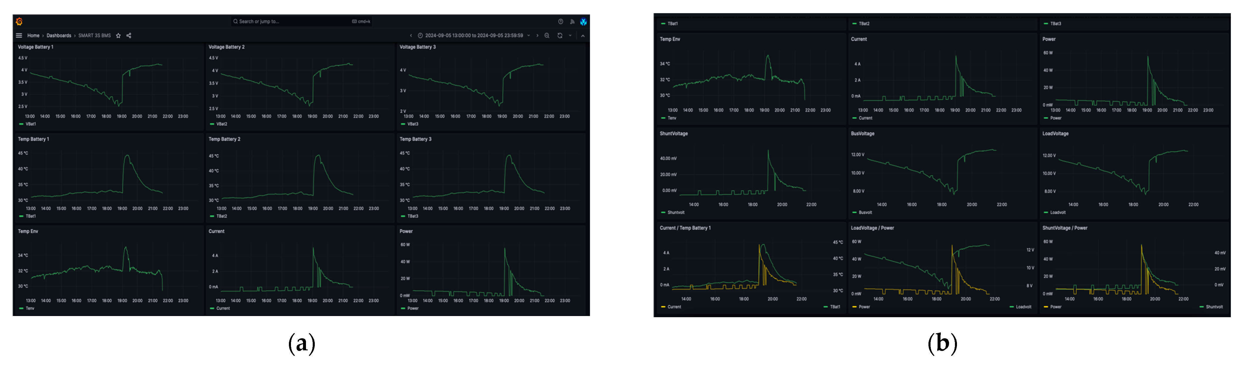
3. Results and Discussion
4. Conclusions
Author Contributions
Funding
Institutional Review Board Statement
Informed Consent Statement
Data Availability Statement
Conflicts of Interest
References
- Townsend, A.; Gouws, R. A Comparative Review of Lead-Acid, Lithium-Ion and Ultra-Capacitor Technologies and Their Degradation Mechanisms. Energies 2022, 15, 4930. [Google Scholar] [CrossRef]
- Guo, Y.; Cai, J.; Liao, Y.; Hu, J.; Zhou, X. Insight into Fast Charging/Discharging Aging Mechanism and Degradation-Safety Analytics of 18650 Lithium-Ion Batteries. J. Energy Storage 2023, 72, 108331. [Google Scholar] [CrossRef]
- Hu, X.; Xu, L.; Lin, X.; Pecht, M. Battery Lifetime Prognostics. Joule 2020, 4, 310–346. [Google Scholar] [CrossRef]
- Teodorescu, R.; Sui, X.; Vilsen, S.B.; Bharadwaj, P.; Kulkarni, A.; Stroe, D.-I. Smart Battery Technology for Lifetime Improvement. Batteries 2022, 8, 169. [Google Scholar] [CrossRef]
- Vermeer, W.; Chandra Mouli, G.R.; Bauer, P. A Comprehensive Review on the Characteristics and Modeling of Lithium-Ion Battery Aging. IEEE Trans. Transp. Electrific. 2022, 8, 2205–2232. [Google Scholar] [CrossRef]
- Zeng, J.; Liu, S. Research on Aging Mechanism and State of Health Prediction in Lithium Batteries. J. Energy Storage 2023, 72, 108274. [Google Scholar] [CrossRef]
- Rimpas, D.; Kaminaris, S.D.; Piromalis, D.D.; Vokas, G. Real-Time Management for an EV Hybrid Storage System Based on Fuzzy Control. Mathematics 2023, 11, 4429. [Google Scholar] [CrossRef]
- Liu, J.; Duan, Q.; Ma, M.; Zhao, C.; Sun, J.; Wang, Q. Aging Mechanisms and Thermal Stability of Aged Commercial 18650 Lithium Ion Battery Induced by Slight Overcharging Cycling. J. Power Sources 2020, 445, 227263. [Google Scholar] [CrossRef]
- Che, Y.; Deng, Z.; Tang, X.; Lin, X.; Nie, X.; Hu, X. Lifetime and Aging Degradation Prognostics for Lithium-Ion Battery Packs Based on a Cell to Pack Method. Chin. J. Mech. Eng. 2022, 35, 4. [Google Scholar] [CrossRef]
- Hosen, M.S.; Karimi, D.; Kalogiannis, T.; Pirooz, A.; Jaguemont, J.; Berecibar, M.; Van Mierlo, J. Electro-Aging Model Development of Nickel-Manganese-Cobalt Lithium-Ion Technology Validated with Light and Heavy-Duty Real-Life Profiles. J. Energy Storage 2020, 28, 101265. [Google Scholar] [CrossRef]
- Rimpas, D.; Orfanos, V.A.; Chalkiadakis, P.; Christakis, I. Design and Development of a Low-Cost and Compact Real-Time Monitoring Tool for Battery Life Calculation. Eng. Proc. 2023, 58, 17. [Google Scholar] [CrossRef]
- ESP32-DevKitC V4 Getting Started Guide-ESP32—ESP-IDF Programming Guide v5.3.1 Documentation. Available online: https://docs.espressif.com/projects/esp-idf/en/release-v4.2/esp32/hw-reference/esp32/get-started-devkitc.html (accessed on 21 September 2024).
- Katsoulis, S.; Koulouras, G.; Christakis, I. Energy-Efficient Data Acquisition and Control System Using Both LoRaWAN and Wi-Fi Communication for Smart Classrooms. In Proceedings of the 2024 13th International Conference on Modern Circuits and Systems Technologies (MOCAST), Sofia, Bulgaria, 26–28 June 2024; pp. 1–4. [Google Scholar] [CrossRef]
- BMS-20A-3S-S_SGT.Documentation. Available online: https://www.mantech.co.za/Datasheets/Products/BMS-20A-3S-S_SGT.pdf (accessed on 21 September 2024).
- INA219 Product Specification. Available online: https://www.ti.com/lit/ds/symlink/ina219.pdf?ts=1726895648050 (accessed on 22 September 2024).
- Hindi, I.; Alyaman, M.; AboZenah, A.; Zaid, A.; Shrara, M. Smart Alarm IoT System: Monitoring Elevator Traffic and Meteorological Data on Job Sites Using MQTT and InfluxDB Integrated with Grafana. In Proceedings of the 2024 15th International Conference on Information and Communication Systems (ICICS), Irbid, Jordan, 13–15 August 2024; IEEE: Piscataway, NJ, USA, 2024; pp. 1–6. [Google Scholar]
- Zhang, T.; Guo, N.; Sun, X.; Fan, J.; Yang, N.; Song, J.; Zou, Y. A Systematic Framework for State of Charge, State of Health and State of Power Co-Estimation of Lithium-Ion Battery in Electric Vehicles. Sustainability 2021, 13, 5166. [Google Scholar] [CrossRef]
- Hu, X.; Feng, F.; Liu, K.; Zhang, L.; Xie, J.; Liu, B. State Estimation for Advanced Battery Management: Key Challenges and Future Trends. Renew. Sustain. Energy Rev. 2019, 114, 109334. [Google Scholar] [CrossRef]





| Parameter | Bat_Set No.1 | Bat_Set No.2 |
|---|---|---|
| Maximum Power | 12 W | 30 W |
| State of Health_Before | 100% | 100% |
| State of Health_After | 99% | 94% |
| Depth of Discharge 1 | 20–60% | 20–60% |
Disclaimer/Publisher’s Note: The statements, opinions and data contained in all publications are solely those of the individual author(s) and contributor(s) and not of MDPI and/or the editor(s). MDPI and/or the editor(s) disclaim responsibility for any injury to people or property resulting from any ideas, methods, instructions or products referred to in the content. |
© 2024 by the authors. Licensee MDPI, Basel, Switzerland. This article is an open access article distributed under the terms and conditions of the Creative Commons Attribution (CC BY) license (https://creativecommons.org/licenses/by/4.0/).
Share and Cite
Christakis, I.; Orfanos, V.A.; Chalkiadakis, P.; Rimpas, D. Real-Time Monitoring of a Lithium-Ion Battery Module to Enhance Safe Operation and Lifespan. Eng. Proc. 2024, 82, 66. https://doi.org/10.3390/ecsa-11-20423
Christakis I, Orfanos VA, Chalkiadakis P, Rimpas D. Real-Time Monitoring of a Lithium-Ion Battery Module to Enhance Safe Operation and Lifespan. Engineering Proceedings. 2024; 82(1):66. https://doi.org/10.3390/ecsa-11-20423
Chicago/Turabian StyleChristakis, Ioannis, Vasilios A. Orfanos, Pavlos Chalkiadakis, and Dimitrios Rimpas. 2024. "Real-Time Monitoring of a Lithium-Ion Battery Module to Enhance Safe Operation and Lifespan" Engineering Proceedings 82, no. 1: 66. https://doi.org/10.3390/ecsa-11-20423
APA StyleChristakis, I., Orfanos, V. A., Chalkiadakis, P., & Rimpas, D. (2024). Real-Time Monitoring of a Lithium-Ion Battery Module to Enhance Safe Operation and Lifespan. Engineering Proceedings, 82(1), 66. https://doi.org/10.3390/ecsa-11-20423

