Integrated Low-Cost Wearable Electrocardiograph System for Primary Assessment of Cases of Rural Residents †
Abstract
1. Introduction
2. Materials and Methods
2.1. ECG Characteristic Analysis
2.2. Design and Implementation of a Wearable ECG Device
2.3. Design and Implementation of an Information System for the Collection and Visualization of ECG Data
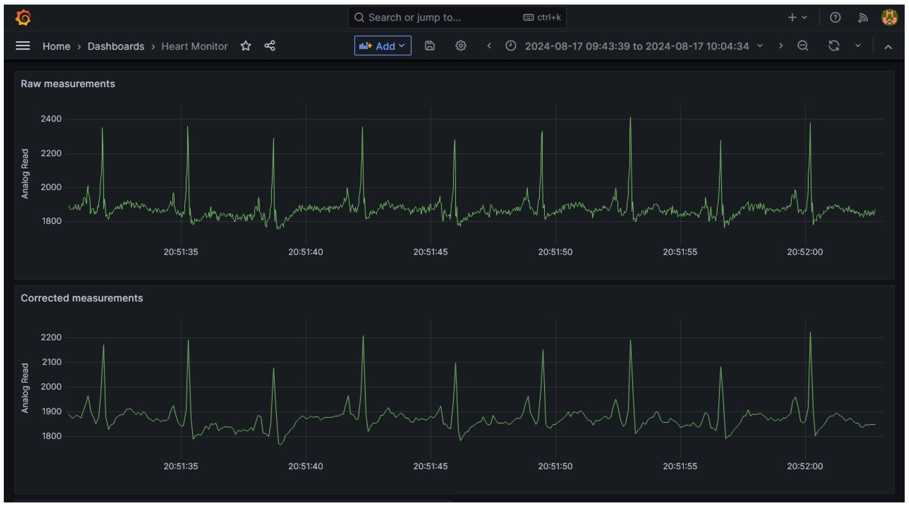
3. Results and Discussion
4. Conclusions
Author Contributions
Funding
Institutional Review Board Statement
Informed Consent Statement
Data Availability Statement
Conflicts of Interest
References
- WHO. Cardiovascular Diseases (CVDs). World Health Organization. Available online: https://www.who.int/news-room/fact-sheets/detail/cardiovascular-diseases-(cvds) (accessed on 18 December 2024).
- Odutayo, A.; Wong, C.X.; Hsiao, A.J.; Hopewell, S.; Altman, D.G.; Emdin, C.A. Atrial Fibrillation and Risks of Cardiovascular Disease, Renal Disease, and Death: Systematic Review and Meta-Analysis. BMJ 2016, 354, i4482. [Google Scholar] [CrossRef] [PubMed]
- Al-Busaidi, A.M.; Khriji, L. Digitally Filtered ECG Signal Using Low-Cost Microcontroller. In Proceedings of the 2013 International Conference on Control, Decision and Information Technologies (GoDIT), Hammamet, Tunisia, 6–8 May 2013. [Google Scholar] [CrossRef]
- Bui, N.T.; Phan, D.T.; Nguyen, T.P.; Hoang, G.; Choi, J.; Bui, Q.C.; Oh, J. Real-Time Filtering and ECG Signal Processing Based on Dual-Core Digital Signal Controller System. IEEE Sens. 2020, 20, 6492–6503. [Google Scholar] [CrossRef]
- Yakut, O.; Solak, S.; Bolat, E.D. Implementation of a Web-Based Wireless ECG Measuring and Recording System. J. Inf. Commun. Converg. Eng. 2015, 9, 1105–1108. [Google Scholar] [CrossRef]
- Mohammed, J.; Lung, C.H.; Ocneanu, A.; Thakral, A.; Jones, C.; Adler, A. Internet of Things: Remote patient monitoring using web services and cloud computing. In Proceedings of the 2014 IEEE International Conference on Internet of Things (IThings), and IEEE Green Computing and Communications (GreenCom) and IEEE Cyber, Physical and Social Computing (CPSCom), Taipei, Taiwan, 1–3 September 2014; pp. 256–263. [Google Scholar]
- Luštrek, M.; Gjoreski, H.; Kozina, S.; Cvetkovic, B.; Mirchevska, V.; Gams, M. Detecting falls with location sensors and accelerometers. Proc. AAAI Conf. Artif. Intell. 2011, 25, 1662–1667. [Google Scholar] [CrossRef]
- Spanò, E.; Di Pascoli, S.; Iannaccone, G. Low-power wearable ECG monitoring system for multiple-patient remote monitoring. IEEE Sens. J. 2016, 16, 5452–5462. [Google Scholar] [CrossRef]
- Vidyashree, K.N.; Sathyanarayana, B.S.; Kumar, S.P.; Sudarshan, B.G. A Review on Design of Portable Ecg System. Int. J. Innov. Res. Dev. 2013, 2, 1262–1277. [Google Scholar]
- Jain, P.K.; Tiwari, A.K. Heart Monitoring Systems—A Review. Comput. Biol. Med. 2014, 54, 1–13. [Google Scholar] [CrossRef] [PubMed]
- Bui, N.T.; Vo, T.H.; Kim, B.-K.; Oh, J. Design of a Solar-Powered Portable ECG Device with Optimal Power Consumption and High Accuracy Measurement. Appl. Sci. 2019, 9, 2129. [Google Scholar] [CrossRef]
- Barhatte, A.S.; Ghongade, R.; Tekale, S.V. Noise Analysis of ECG Signal Using Fast ICA. In Proceedings of the 2016 Conference on Advances in Signal Processing (CASP), Pune, India, 9–11 June 2016. [Google Scholar]
- Saxena, S.; Jais, R.; Hota, M.K. Removal of Powerline Interference from ECG Signal using FIR, IIR, DWT and NLMS AdaptiveFilter. In Proceedings of the 2019 International Conference on Communication and Signal Processing (ICCSP), Chennai, India, 4–6 April 2019. [Google Scholar]
- Gifari, M.W.; Zakaria, H.; Mengko, R. Design of ECG Homecare: 12-lead ECG acquisition using single channel ECG device developed on AD8232 analog front end. In Proceedings of the 2015 International Conference on Electrical Engineering and Informatics (ICEEI), Denpasar, Indonesia, 10–11 August 2015; IEEE: Piscataway, NJ, USA, 2015; pp. 371–376. [Google Scholar]
- Asgari, S.; Mehrnia, A. A Novel Low-Complexity Digital Filter Design for Wearable ECG Devices. PLoS ONE 2017, 12, e0175139. [Google Scholar] [CrossRef] [PubMed]
- Rachman, R.A.; Wisana, I.D.G.H.; Nugraha, P.C. Development of a Low-Cost and Effisient ECG Devices with IIR Digital Filter Design. Indones. J. Electron. Electromed. Eng. Med. Inform. 2021, 3, 21–28. [Google Scholar] [CrossRef]
- Tripathi, K.; Sohal, H.; Jain, S. Design and Implementation of Robust Low Power ECG Pre-Processing Module. IETE J. Res. 2022, 68, 2716–2722. [Google Scholar] [CrossRef]
- Farag, M.M. A Tiny Matched Filter-Based CNN for Inter-Patient ECG Classification and Arrhythmia Detection at the Edge. Sensors 2023, 23, 1365. [Google Scholar] [CrossRef] [PubMed]
- Katsoulis, S.; Koulouras, G.; Christakis, I. Energy-Efficient Data Acquisition and Control System Using Both LoRaWAN and Wi-Fi Communication for Smart Classrooms. In Proceedings of the 2024 13th International Conference on Modern Circuits and System Technologies (MOCAST), Sofia, Bulgaria, 26–28 June 2024; pp. 1–4. [Google Scholar] [CrossRef]
- Mitropoulos, S.; Rimpas, D.; Chalkiadakis, P.; Orfanos, V.; Christakis, I. Integrated open-source heart rate and SpO2 monitoring system. In Proceedings of the MOL2NET’23, Conference on Molecular, Biomed, Comput. & Network Science and Engineering, 9th ed., Miami, FL, USA, 25–31 December 2023; MDPI: Basel, Switzerland, 2023. [Google Scholar]
- Cardiovascular Lab: Electrocardiogram: Introduction. Medicine.Mcgill.ca. Available online: https://www.medicine.mcgill.ca/physio/vlab/cardio/introECG.htm (accessed on 18 December 2024).
- Santos, S. ESP32 with Built-in SX1276 Lora and SSD1306 OLED Display (Review), Maker Advisor. 2023. Available online: https://makeradvisor.com/esp32-sx1276-lora-ssd1306-oled/ (accessed on 18 December 2024).
- SparkFun Single Lead Heart Rate Monitor—AD8232—SEN-12650—SparkFun Electronics. Sparkfun.com. Available online: https://www.sparkfun.com/products/12650 (accessed on 18 December 2024).
- AD8232 Heart Rate Monitor Hookup Guide—SparkFun Learn. Learn.Sparkfun.com. Available online: https://learn.sparkfun.com/tutorials/ad8232-heart-rate-monitor-hookup-guide (accessed on 18 December 2024).
- Farmer, K. InfluxData. Available online: https://www.influxdata.com/ (accessed on 18 December 2024).
- Grafana Labs. Grafana—The open platform for analytics and monitoring. Grafana Labs. Available online: https://grafana.com/ (accessed on 18 December 2024).












Disclaimer/Publisher’s Note: The statements, opinions and data contained in all publications are solely those of the individual author(s) and contributor(s) and not of MDPI and/or the editor(s). MDPI and/or the editor(s) disclaim responsibility for any injury to people or property resulting from any ideas, methods, instructions or products referred to in the content. |
© 2024 by the authors. Licensee MDPI, Basel, Switzerland. This article is an open access article distributed under the terms and conditions of the Creative Commons Attribution (CC BY) license (https://creativecommons.org/licenses/by/4.0/).
Share and Cite
Mitropoulos, S.; Chalkiadakis, P.; Christakis, I. Integrated Low-Cost Wearable Electrocardiograph System for Primary Assessment of Cases of Rural Residents. Eng. Proc. 2024, 82, 71. https://doi.org/10.3390/ecsa-11-20459
Mitropoulos S, Chalkiadakis P, Christakis I. Integrated Low-Cost Wearable Electrocardiograph System for Primary Assessment of Cases of Rural Residents. Engineering Proceedings. 2024; 82(1):71. https://doi.org/10.3390/ecsa-11-20459
Chicago/Turabian StyleMitropoulos, Spyridon, Pavlos Chalkiadakis, and Ioannis Christakis. 2024. "Integrated Low-Cost Wearable Electrocardiograph System for Primary Assessment of Cases of Rural Residents" Engineering Proceedings 82, no. 1: 71. https://doi.org/10.3390/ecsa-11-20459
APA StyleMitropoulos, S., Chalkiadakis, P., & Christakis, I. (2024). Integrated Low-Cost Wearable Electrocardiograph System for Primary Assessment of Cases of Rural Residents. Engineering Proceedings, 82(1), 71. https://doi.org/10.3390/ecsa-11-20459

