Abstract
Considering Industry 4.0 directions, followed by recent Industry 5.0 principles, interest in integrating legacy systems in industrial manufacturing has emerged. Due to the continuous evolution of the Internet of Things (IoT) and the Industrial Internet of Things (IIoT), as well as the rapid extension of the scope and adoption of broader technologies, such integration has become feasible. Even though newly developed equipment provides easier interoperability, the replacement of legacy systems highly impacts cost and sustainability, which usually extends to the entire production process, the operators and the maintenance team, and sometimes even the robustness of the production process. Ensuring the interoperability of legacy systems is a problematic task, being dependent on technologies and development techniques and specific industrial domain particularities. This paper considers strategies to ensure the interoperability of legacy systems in a building-management system scenario where local structures are approached using both industrial protocols and web-based contexts. The solution is built following the Industry 5.0 pillars (sustainability, human focus, resilience) and conceives the entire data acquisition and supervisory solution to be flexible, open-source, resilient, and under the control of company engineers. The chosen environment for interfacing and supervision is Node-RED, enabling IoT and IIoT tools, together with a complete orientation toward digital transformation. This way, it is possible to construct a final result that enhances security while bridging outdated protocols and technologies, eliminating compatibility risks in the context of the evolutionary IIoT, ensuring critical process functions are possible, and aiding operators in complying with regulations governing building-management system (BMS) operations, thus solving the challenges that arise in the complex task of adopting the IoT backbone of digital transformation in relation to the integration of legacy equipment. The obtained solution is tested in an automotive industry building-management system, and the results demonstrate its performance, reliability, and high customizability in a context of openness and low cost.
1. Introduction
1.1. General Concepts
The integration of network technologies and smart computing in the manufacturing domain, which permits the generation of an environment that reinforces the goals of automation, reliability, and control, alongside underlining the development of an Industrial Internet of Things (IIoT) environment, is represented by the Industry 4.0 paradigm [1]. Concretely, the core ideas associated with the Internet of Things (IoT), such as the interconnection of anything, anywhere, at any time, in a manufacturing system in order to enhance safety, efficiency, and productivity, are fused within an IIoT mesh under the fourth-industrial-revolution concept. The rapid evolution of IIoT and Industry 4.0 in the last few years and the continuous use among industrial facilities have had a major impact on several domains of interest and traditional manufacturing organizations [2]. The key to transformation is to ensure interoperability. This can be achieved through the integration of IIoT legacy and new protocols and technologies [3], but also legacy IoT web-based techniques, which sometimes represent the only available option. The interconnection between the physical world, represented by hardware devices, mechanical and digital machines, objects or humans, and the virtual one, constituted on a general level by software, defines the technological infrastructure of the IoT, which provides the capacity to transport data without the need for interaction between the end user and elements of the network. The extension and utilization of the IoT within the industrial division, previously defined as the IIoT, introduces concepts such as advanced predictive and prescriptive analysis and critical assets, along with contemporary industrial workers [4]. It generates a system that can monitor, collect, exchange, analyze, and deliver information and is structured as a network of interconnected industrial devices that utilize communication technologies to reach the goal of interoperability [5].
The outdated computing software or hardware, technologies, and protocols that are still utilized within many companies and that establish the fundamental capacities for day-to-day operations are defined as legacy systems. Legacy systems can be characterized by old technologies and platforms, alongside a lack of unit and integration tests, unstable components, use of outdated development, design, architecture, and processes that can generate vulnerabilities in regards to the security aspect, a lack of automation that can result in an increased number of errors, as well as insufficient documentation concerning the utilization of the existing systems and protocols [6]. However, although the respective technologies are outdated from a modern perspective, not all legacy systems are obsolete, as they can represent a solid foundation for an enterprise’s infrastructure, leading to them being a critical component of the production medium.
Taking into consideration the current industry status, which utilizes legacy systems that are mostly based on outdated local protocols, the need for the evolution and expansion of the manufacturing and monitoring processes is a solid foundation for the use and integration within an IIoT network [5,7,8]. That being said, the IIoT network will provide increased reliability, improved performance, as well as flexibility, and it is highly customizable, low-cost, and platform-independent. Another crucial aspect that was brought up, together with the current advancements, is related to the management of energy consumption, particularly due to the expansion of the industrial sector, in which attributes such as continuous work, the computational power of the CPU, and others are a key aspect that structures a reliable system.
The integration of network technologies and smart computing in the manufacturing domain and the generation of an environment that reinforces the goals of automation, reliability, and control, which underline the development of an IIoT, is represented by the Industry 4.0 paradigm [9].
A crucial element is represented by data and, consequently, by all the components involved in its manipulation and transfer. In terms of the currently emphasized challenges regarding IIoT, the following are significant when implementing integration: high investment cost, secure data storage and management, connectivity outages, together with blending the legacy and IIoT infrastructures [10]. The process of industrial transformation, particularly the section that differentiates traditional, faded systems from newer technological advancements, is a result of the integration within an IoT architecture [11], thus retrofitting the management of various sectors. The key elements in this regard are information technology (IT), operational technology (OT), and their convergence.
One of the prevalent concepts in the industrial areas is Supervisory Control and Data Acquisition (SCADA), which acts as monitoring, control, and data acquisition systems for a large spectrum of specialized processes. From a technical perspective, this type of application was previously encapsulated in the proximity of a device for real-time and continuous system monitoring, control, and data acquisition among a diversity of sensors and actuators. Considering the need for adaptation for the industrial sector, SCADA-type applications also seek the evolutionary part and incorporation of new functionalities leading to technical advancement [12]. Hence, SCADA technologies are now able to be part of a complete IoT network and handle a diversity of heterogeneous data from multiple sources, extending the range of devices and applications to even those that are not present in the propinquity of the system itself. SCADA is a consecrated approach for industrial techniques, proven efficient, accurate and robust throughout decades of utilization. Its benefits have led to the idea of incorporating it into the new area of IoT. In accordance with reference [13], it is outlined that there are four generations of SCADA architectures, specifically: the first generation of SCADA, which relied on a monolithic approach; the second generation that started making use of distributed systems; the networked third generation; and lastly, the new ideology of IoT SCADA.
From a technical impact perspective, since most SCADAs are already integrated systems present in widely distributed sectors of activity based on older technologies, the complete migration to newer solutions is a new practice as the legacy system still constitutes a primary functional pillar for the industrial processes. Defining a synergy between both SCADA and IoT systems can lead to significant results in terms of the range of integration, robustness, stability, efficiency, reliability, and innovation, as SCADA can benefit from the extensive newer technologies and integration capabilities that have emerged in contemporary times, from lightweight protocols that facilitate data transmission to dashboard environments capable of consuming data from more than one source, and an IoT architecture can rely on the stability of the SCADA system. Although this type of scenario is an ideal one, considering the fact that older SCADA software is built upon outdated protocols that lack ease of extension, underlining the downsides of legacy systems in this state-of-the-art interconnected world, it poses a challenge.
As Industry 4.0 evolved in the European Union towards a more social and environmental approach, Industry 5.0’s human focus, sustainability, and resilience currently represent the three pillars on which any system should be conceived. This means that legacy systems should be used over the entire life cycle to avoid waste and to consolidate the human perspective, but, in the meantime, for any digital transformation, the important interfacing and communication aspects should be adopted to enhance efficiency, security, and reliability. Also, considering resilience and more human focus, the supply chain should be better consolidated, and the human must be considered an essential part of the system. From the software perspective this means a completely different approach than off-the-shelf integration modules and SCADA environments. Engineers and operators should be able to understand and develop the system without being dependent on an external production company or specific integrators.
1.2. Actual Context
The significance of a legacy manufacturing system–IIoT integration can be observed in related papers [14,15]. Research on the adaptation to IIoT on legacy systems confirms the contemporary interest in this particular area of legacy system integration [16]. The majority describes a very large theoretical perspective, including IoT adaptors, gateways, and management architectures. For example, authors in [17] target the modernization of long-lived industrial systems and present an overview of a multitude of technologies and methodologies that ease the overall integration with an IIoT network and confer the legacy migration difficulties that might occur along the process. The studies were performed based on interpreting the results of a systematic mapping analysis and state-of-the-practice information available within the specific domains of interest. As mentioned previously, the most crucial aspects pertaining to the presented issues for the migration to newer paradigms, concepts, and technologies are represented by the difficulty of retirement for the engaged legacy systems and the overall cost of replacement for the machine. In [18], the authors propose the retrofitting of functionalities rather than upgrading functional legacy systems and conduct their research based on a simple retrofitting architecture tested in a laboratory environment.
In the perspective presented in [14], to achieve IoT connectivity, an adaptation board was designed for the purpose of invoking legacy features as services, thus creating an interconnected network. Afterward, the entire system is easily scalable as the board can leverage the legacy equipment upon creating supplementary functionalities, which is an important aspect considering the need for new features for the existing system. To demonstrate all of the above, the authors designed a small system that consists of adapting a small distribution line to IoT by the use of a Programmable Logic Controller (PLC) and present the foremost advantages among cost effectiveness, adaptation, and scalability. The same concept, the introduction of pre-existing functionalities of legacy systems as services, and the deployment of technical extensions in an IIoT medium are also highlighted in [19,20].
As noted in [21], one of the environmental difficulties that occur in industrial mediums comprises the disparity of the legacy systems and the progressively customary specification of modernization. Subsequently, the lack of interoperability defines a particularity of former integrations, as these do not benefit from the contemporary capacities of IoT devices. In [22], the authors proposed an API-based solution that permits comprehensive information exchange capable of interaction with digital twins. Particular tasks belonging to this technological segment were performed as per [19,23] to provide a contemporary approach over certain mundane implementations, such as overviewing legacy features as microservices.
Another fundamental characteristic to be considered around Industry 4.0 is security, which is greatly emphasized in this contemporary context of IoT, particularly risk monitoring and vulnerability checks on threats and breaches, along with data integrity and validation within the system [24]. It incorporates data, communication network security, data protection, and cybersecurity comprehensively, on top of the industrial control system security. In the initial stages of development, this element must be included to implement an end-to-end security-by-design system, achieving this goal by assessing the existing threats and increased attack rates. This particularity defines a leveraged peril for older-generation functional hardware that was designed to partake in local processes and local area networks, as opposed to the integration of public internet over a complex mesh of devices and sensors. Amid issues that occur during the integration within an IoT network as a consequence of scarcity with regard to industry foresight, in addition to the short amount of time to develop a plan of action for the security threats mentioned above, the following unexplored areas are of interest: complex environments, prevalence of remote work arrangements, and 5G connectivity. Another aspect, with respect to the principal issues that occur within the integration of a legacy system, as an outcome of the characteristics previously mentioned, amid a crucial one, is the increased forced-retirement risk. This constitutes the result of it not being supported any longer and, therefore, not receiving any updates or patches that concern erroneous and security vulnerabilities. Since the systems were implemented at a moment in time when the contemporary processes did not pose great importance but also reached the end of support outline, an unstable, inefficient, and incompatible overall structure is nevertheless still largely utilized in the sector of industrial manufacturing.
One of the focal points of the migration to an IoT architecture is constituted by the applicability of security adaptation in what represents data transfer and consistency, as well as user access [25,26]. As the previous generation of industrial systems has been developed in a local circumstance, this aspect has proven to be an area of interest for adjustment to the current state of affairs.
In this paper, we introduce a production-ready integration focused on Industry 5.0 pillars, which comprises the combination of multiple legacy applications that make use of a diversity of software entities that include web servers and data file storage with modern technologies that grant efficiency and consolidation to a significant extent. The case study was conducted on a building-management entity from an automotive manufacturing industrial facility that imposed a complex series of constraints due to certain hardware and software limitations. The research activity occurred in a controlled environment.
The authors propose an innovative, fully centralized solution for integrating legacy systems, specifically largely utilized Business Management System equipment capable of seamlessly bridging outdated protocols and techniques with contemporary digital infrastructure and practices through a unified processing logic that defines the central architectural platform. Through the application of digital transformation in the IIoT context, the centralized hub can monitor and manage disparate legacy equipment, ensuring effective data acquisition and communication for the individual network components. The employment of advanced and dynamic technology that conforms to current IoT constraints defines a viable solution that mitigates compatibility and integrability issues, streamlines data throughout the complex sector of BMS, and reduces operator efforts in terms of control and monitoring.
2. Materials and Methods
Further references to legacy solutions used in this context represent widely available hardware and software utilized in building-management system scenarios that incorporate data collection and visualization, which allow operators to track, monitor, and analyze sensor values and the overall health of the systems in an individual matter, as the components are isolated on their independent vendors’ platforms. This introduces the necessity, due to the complexity of BMS scenarios, to provide a centralized manner for data acquisition and visualization based on relevancy for the operators.
The proposed solution is split into four main areas, which regard different possibilities and difficulties in what represents legacy system integration in an industry-conforming medium. The main sub-section composition is as follows: the first part will cover the incorporation of the protocol Open Platform Communication Unified Architecture (OPC UA), utilized extensively in the industrial environment at different machine levels. The second sub-section will underline the possibility of implementation for an OPC UA—Message Queue Telemetry Transport (MQTT) wrapper to enhance the current trends of digital transformation, and the third sub-section outlines outdated Hypertext Transfer Protocol (HTTP) protocol practices and legacy systems based on those, still widely available at industrial level and lastly, an event-based approach for a task that conforms to old industrial practices for data acquisition and storage without a transmission protocol. Although the integration scenarios are described individually, the finalized solution is a centralized one (see Figure 1), working concomitantly to ensure a single point of access for data visualization and monitoring.
Figure 1.
General architecture of the integration solution.
2.1. OPC UA Legacy System Integration
One of the most prevalent protocols used in the industry is OPC UA, given its inherent characteristics (platform independence, address space and methods, security, etc.). Using OPC UA, data acquisition is centralized in an IIoT-ready manner, easy to extend, providing data horizontally and vertically considering the hierarchical levels. As the main IIoT platform, Node-RED makes a good and cost-effective alternative, providing flexibility and continuous growth.
The legacy systems for the proposed integration consist of electrical parameter measurement equipment (PAC), which sends data to a SENTRON Power Manager 3.5 (PM3.5) using Modbus, and a system based on SCADA WinCC V7. The main concern of the integration is represented by the acquisition and centralization of data from each different equipment in the network while taking into consideration their specific constraints and requirements. Figure 2 presents the integration architecture, underlining the connection and different protocols used by the equipment. The main entities that define the network are the IIoT platform, reflected by Node-RED, the inputs and data sources represented by the PAC equipment and PM3.5, which are connected via Modbus, as well as the WinCC system and, finally, the database and visualization software that act as outputs. One of the main limitations observed by the authors was the communication constraints imposed by PM3.5, which only offered the Open Platform Communication Data Access (OPC DA) protocol. The solution was constructing a flexible and upgradable wrapper that would allow the OPC DA–UA conversion. The authors designed the wrap based on an Ignition gateway to have robustness, flexibility, and low cost. The wrapper can connect to any OPC DA server and provides its own OPC UA server to which the main Node-RED platform and other clients can connect.
Figure 2.
OPC UA protocol-processing logic.
Given the aforementioned architecture and proposed solution, in the network, there will be two separate OPC UA servers, and everything will come together to integrate a complete solution that solves any integration problems with a main IIoT hub. The given architecture based on OPC UA allows for an increased ease of maintenance and extension.
As the main IIoT hub, Node-RED was given the functions presented in Figure 3.
Figure 3.
Node-RED IoT platform logic for OPC UA integration.
The main research objective was to define a structure for the OPC UA data processing that would allow for the automation of the whole process. The structure should be agnostic of the exact number of tags that are received from the server and be able to process and format all of them, even if more are added at a later point in time. The solution that the authors opted for was the implementation of an object-based structure. This approach offered seamless data processing in an organized manner, using iterative structures. The objective of automation for the high amount of datapoints that needed to be integrated was achieved. The main benefits observed are a shorter implementation time, the ability to extend the system with minor intervention in the structure, if any at all, and a cleaner environment, not clustered by unnecessary nodes, as opposed to a classic and rudimentary approach.
The database insertion was made using a single function node for each case. In these functions, all needed values were dynamically obtained from the aforementioned objects, thus shortening the implementation size considerably and eliminating the need for hard-coded sections. This also allows a higher grade of customizability, and even if more data points are added at a future timestamp, they will be covered without the need for an extension.
2.2. OPC UA—MQTT Protocol Conversion
With the rise of Industry 4.0/5.0, there is a sense of urgency for adopting digital transformation strategies that can bridge the gap between the OT/IT layers. In the current context, there are a plethora of complex industrial protocols used by manufacturers, each with its own characteristics and structuring that create difficulties for data transfer across different products. In some cases, a poll/response method of communication can be approached by ensuing a SCADA system and transforming it into a messaging middleware. This method brings forth many challenges, considering that it uses systems with different purposes than those for which they were originally designed. Utilizing the aforementioned proposal also hinders system response times by polling data that, in many cases, has not changed or leads to inability regarding its retrieval. For digital transformation, the current tools and trends in manufacturing indicate that data must be decoupled and converted into a format that can be understood and processed by many different systems. In this paper, the approach was directed toward the MQTT protocol, decoupling data into a publish–subscribe model providing high availability, security, and state awareness.
The proposed integration strategy is similar to the one previously presented but covers MQTT. The main IIoT platform will be Node-RED and the solution is based on the subscribe capabilities of the OPC UA server.
MQTT allowed data standardization by organizing all the information received from the server in specific topic namespaces, respectively, and data contextualization on a higher level using JSON. Data coming from the OT level is usually devoid of context, and by standardizing it using topics, an order is provided, and it can be consumed easily by any IT client.
The manner of developing the solution is highlighted in Figure 4, which presents the subscription made to the server, the processing logic, and the standardization of the data for its publishing within the MQTT broker.
Figure 4.
OPC UA–MQTT transformation solution.
This concept defines a virtual space for the data, which acts as a single source of truth for consumers. It removes any communication issues between the OT/IT layers and decouples data; therefore, it is no longer dependent on specific manufacturers or protocols for its transfer and interpretation.
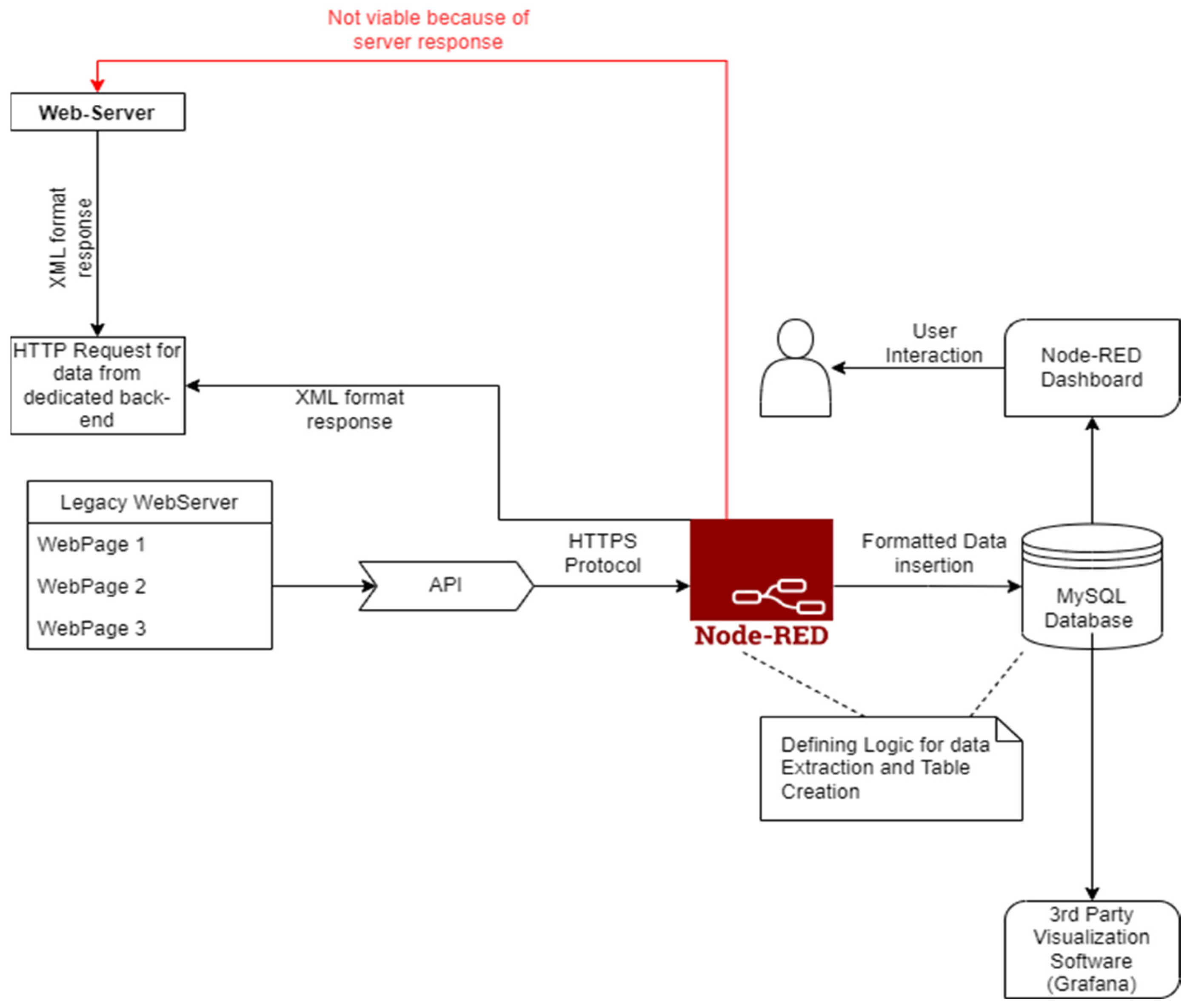
2.3. HTTP-Based Data Integration
One of the prevalent situations that appears on an industrial level for a multitude of systems can be the existence of web-based solutions that host data in an isolated software environment specific to hardware equipment based on the HTTP protocol. This type of data acquisition constrains the information in a segregated way, not in an IoT-ready, centralized manner, that focuses on monitoring and control based on a conglomerate of data sources and consumers, although, by involving a networked SCADA, it is possible to extend its functionality via a microservices architecture. In particular, this poses a hindrance as the availability of data should conform to the IoT paradigm for the integration of legacy systems via a reformulation of functionality for the acquisition, monitoring, and controlling. Thus, technically, the only possibility of exposing data for certain software is via the HTTP protocol, with or without an application programmable interface (API).
Considering the wide spread of the HTTP protocol, the number of available implementations for hardware-software industrial solutions knows an amplitude of possible scenarios. For the integration of a legacy application, it is mandatory to analyze the imposed requirements and limitations of the system. In this paper, the constraints imposed by web applications have been thoroughly analyzed, and a line of directions was constructed based on the initial implications. First, web applications work based on a web server that does not directly expose relevant data in its HTTP responses but rather provides an API capable of creating a session for each login. Data are structured in a manner where data points are significant, meaning that for each connected sensor, a specific data point exists, which holds a series of individualistic characteristics for that particular sensor. The type of response from the API contains the essential information regarding that physical device. The API endpoints are capable of handling one data point per request.
Second, the application is a more rudimentary one, which does not benefit from the integrated API endpoint capable of handling requests. Thus, another approach was needed for the adaptation phase. For this part, deeper investigation was necessary for the area of data acquisition, as an alternative point of contact with the required information was essential to entail the desired finalized integration solution. The authors have conducted a series of tests to be able to identify the specific characteristics and obtain a viable view of the entities.
Thus, bearing in mind these considerations, it is important to structure a specific architecture that can handle a large amount of HTTP GET requests, as this requirement is imposed by the legacy systems due to the precise outline mentioned above.
These gaps constitute challenges for integrating the legacy systems: the amount of heterogeneous data and the limitations imposed by the available machinery, hence confining the possibilities of integrations for a centralized, IoT-ready solution capable of handling a diverse repertoire of technologies.
Figure 5 depicts the overall architecture with consideration of the connection between certain modules of the system. The main entities that construct the IIoT network are the web servers, which can be defined as data source systems, the Node-RED module, acting as the main IoT platform that hosts the entirety of the logic behind the operations, the database storage facility, and, lastly, the visualization modules, which permit the observation of the acquired data.
Figure 5.
HTTP protocol-processing logic for the functionality gaps.
The authors have chosen to approach a method in which data are structured in an incipient object that will be stored as a global variable in the Node-RED environment, thus obtaining a performance boost at the initialization of the runtime.
As part of the research procedures, it can be underlined the systemic process of defining the solution itself: as part of the implementation, the automation of the entire solution was the desired state, which posed a series of difficulties for the web services. Instead of approaching a static solution, the authors have chosen to automate the whole callback process for the GET requests and efficiently allow seamless data processing, as opposed to creating a request individually per each data point. This aspect proves to be more beneficial overall when compared to a classic approach due to the high volume of repetitive requests.
Each technology is part of the bigger picture pertaining to a complex system for integrating a complete solution that solves certain issues, which are observable in the legacy applications. These issues refer to the mechanism of data extraction, the API call, the response type, and the method utilized for point-to-point integration for high volumes of heterogeneous data. The stepping stone of the implementation is portrayed in Figure 6 by the process of the integration itself. As observable in the visualization, Node-RED hosts a series of particular processing units for data acquisition.
Figure 6.
Node-RED IoT Platform Logic for Web-Based Legacy System.
Two main benefits that can be highlighted are that the implementation time diminishes and the environment is not overloaded with nodes that are not necessarily useful in this context. The linkage to Figure 6 is represented by “HTTP Requests Automated Processing”. This method also underlines one of the pertinent outcomes in terms of the IoT paradigm: extensibility. Extensibility is a particular point of interest, and, as the desired result is a mesh of interconnected entities, it aligns with the future need for extending the network without interrupting modules that are already functional.
Even though HTTP is one of the most widely available and utilized protocols in modern times, request responses vary depending on back-end implementation. Thus, the research focused not only on integrating the legacy systems and their functionalities in an IoT-ready mesh but also on the performance aspect and integrity of data. Taking into consideration the previously mentioned point, each particular ID will be analyzed and added to an object that contains the timestamp and all values belonging to a web call. The sequence will further be utilized during the insertion phase for each table created.
Database insertion is a function module that deliberately obtains and utilizes dynamic values for insertion, thus minimizing the requirement for hard-coded data in the logic itself, allowing for a highly customizable environment and ease of extension in the case of addition for new data points.
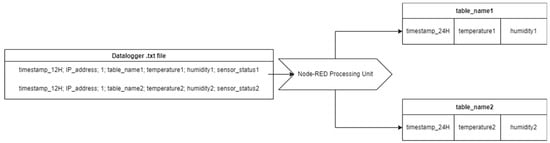
2.4. Event-Based Approach for Data Acquisition without Transmission Protocol
The main focal point of the section is a universal software approach for logging data from displays and sensors through a Modbus interface, with values stored locally in a text file. This type of legacy software consists of sensor value acquisition and local storage in an outdated manner in text files with the specific .txt extension. This type of data storage attributes a series of certain limitations and disadvantages, such as linear searching across large levels of data due to the lack of indexing, no possible relationship between row entries, lack of relationship between file-stored data and dissimilar data types, namely integers, floats, and/or Booleans. Thus, complete association with such an outdated legacy mechanism comprises a dynamic approach capable of satisfying the needed requirements for data acquisition and formatting. In view of these constraints, the ensuing implementation and integration logic was developed with high regard for ensuring a functional, efficient, and robust approach capable of addition for subsidiary modules.
The first step of the implementation is discovering a working methodology for the predefined constraint of variable file affixing times, which compromised the classic implementation way of enabling a simple injection node utilizing a set interval where the flow would be started after deployment. This limitation determined the current approach, which consisted of folder surveillance triggered by specifically updating or creating the required file, indulging in an event-driven architecture. An event-driven architecture presents a series of benefits in terms of network availability, as it is not overloaded but rather only attributes value to changed data when an event is triggered. Unfortunately, this type of efficient implementation has gained leverage only in recent years. Hence, most legacy systems do not possess mechanisms that easily allow conversion to an event-driven architecture.
The authors have chosen to approach this particularity by setting a flow context-aware variable that will serve as a pivot for detecting the file updated. Moreover, using this type of legacy software indulges a constraint that elevates the complexity of the formatting, as data are not correctly attributed to the required datatype. To be precise, extracted data were acquired only under buffer and string formats, hence the appearance of datatype inaccuracies.
Furthermore, the query for database insertion was developed to undermine a dynamic implementation based on the incoming data lines. During this step, a function to include the addition of the timestamp in the correct format, with the transitional conversion of time in a 24-hour format, was added. The importance of the approach itself is worth mentioning here: database access constitutes a very time and resource-consuming operation; in this particular outline, the accent is on the performance boost, efficiency, and resource management, so there is exclusively one database access that includes the aforementioned number of 12 lines for INSERT operations. Moreover, the INSERT statement is constructed dynamically to be able to easily integrate disparate tables and extend the functionality of the module for newly added sensors and actuators. The structure of the established insertion statement is delineated, emphasizing the overall construction for the two specific values regarded in this implementation: temperature and humidity. The processing logic is expressed in Figure 7:
Figure 7.
Processing logic for event-based datalogger.
3. Results
This section presents the overall obtained results with a great degree of consideration of data integrity, insertion correctitude, and execution time. Each of these cases pertains to the successful integration of the inceptive machinery despite the functionality challenges and discrepancies. The outcome was attained utilizing modern practices, protocols, and technologies, leading to the fundamental acquirement of correct, complete, and reliable data, in a robust manner that coincides with the imposed requirements of the legacy system.
One of the pre-eminent aspects of the system implementation consists of the storage facility. As the required data are voluminous and heterogenous, this step was crucial for the obtainment of quantitative and qualitative data-transfer results. Taking into account the digitalization desideratum of this proposal, data constitutes the primary element for the successive considerations projected in the latter steps of the architectural schema, specifically the visualizations that define the supervisory and monitoring character. Attaining the preferred graphical representation of the data in the Grafana and the encapsulated Node-RED dashboards are definitory for the success of this integration. Thus, rigorous testing has been orchestrated to observe the interconnectivity of the entities.
Additionally, as Node-RED is hosted locally in this scenario, an imposed testing case is represented by the resource consumption, which will be carried out utilizing a depictive method. The focal point of this perusal is the illustration of particular elements, such as the Central Processing Unit (CPU) and memory usage.
Specific testing was conducted during several months of data collection, preprocessing, and analysis to pursue the goals of accuracy, integrity, and reliability for the acquired information, as well as ensuring operational dashboards for the monitorization of the diverse data acquisition points. Data transmission integrity, consistency, and interoperability tests constituted a crucial step in obtaining the finalized solution, cross-checking and confirming timestamps and values collected from the various sources with the legacy systems’ sensor readings, and monitoring data streams to confirm no data points are missing.
System performance checks were set into place to assess the solution’s ability to handle high volumes of data and simultaneous data streams executed concomitantly by monitoring peak usage conditions, confining CPU performance results and memory usage under these circumstances.
These findings and resulting operations will be discussed to form a complete image of the capabilities, constraints, scalability, and robustness of the solution, assessing its viability for a BMS scenario.
3.1. Data Integrity and Visual Results
The main concern for the correctness of this application is the integrity of the data stored in the subsequent tables, which will illustrate sensor values of historic and real-time data.
In this section, the graphically illustrated results will be approached to confirm the correctness of the acquired information. Ensuring the data quality and the visual representation of the formatted, transformed, and locally distributed data are major points of interest. In the following representations, Grafana and the Node-RED dashboard charts and representations, will be depicted utilizing the obtained values.
Figure 8 and Figure 9 illustrate Grafana dashboards that underline the favorable outcome of the processing logic. The graphics represent data acquisition results for sensors of legacy hardware equipment that register the values for temperature and humidity in the real industrial BMS medium, thus confirming that processing logic is viable and visualization for diverse data points is possible, attesting to the integrity and accuracy of data readings.
Figure 8.
Grafana stat view.
Figure 9.
Grafana stat view for event-based sensor data.
Figure 10 depicts values under the central Node-RED custom-built dashboard. Dashboard ensures a centralized monitoring platform that can aid operators in efficiently identifying trends for independent sensors and for various periods under different visualization methods.
Figure 10.
Grafana stat view for Datalogger-acquired data.
In the same manner, all other implemented modules were analyzed utilizing charts and datapoint values in both Grafana and the Node-RED dashboard (examples in Figure 11 and Figure 12).
Figure 11.
Grafana trend chart.
Figure 12.
Grafana trend chart for event-based approach.
Upon data distribution and representation, the results were favorable as the streamlined data were accurate, reliable, and consistent when cross-checking with the initial readings. All visualization methods depicted the true state of the readings, ensuring that data collection and integration of the legacy equipment represented a successful step in the proposed approach.
3.2. Performance Results
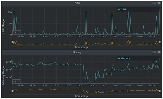
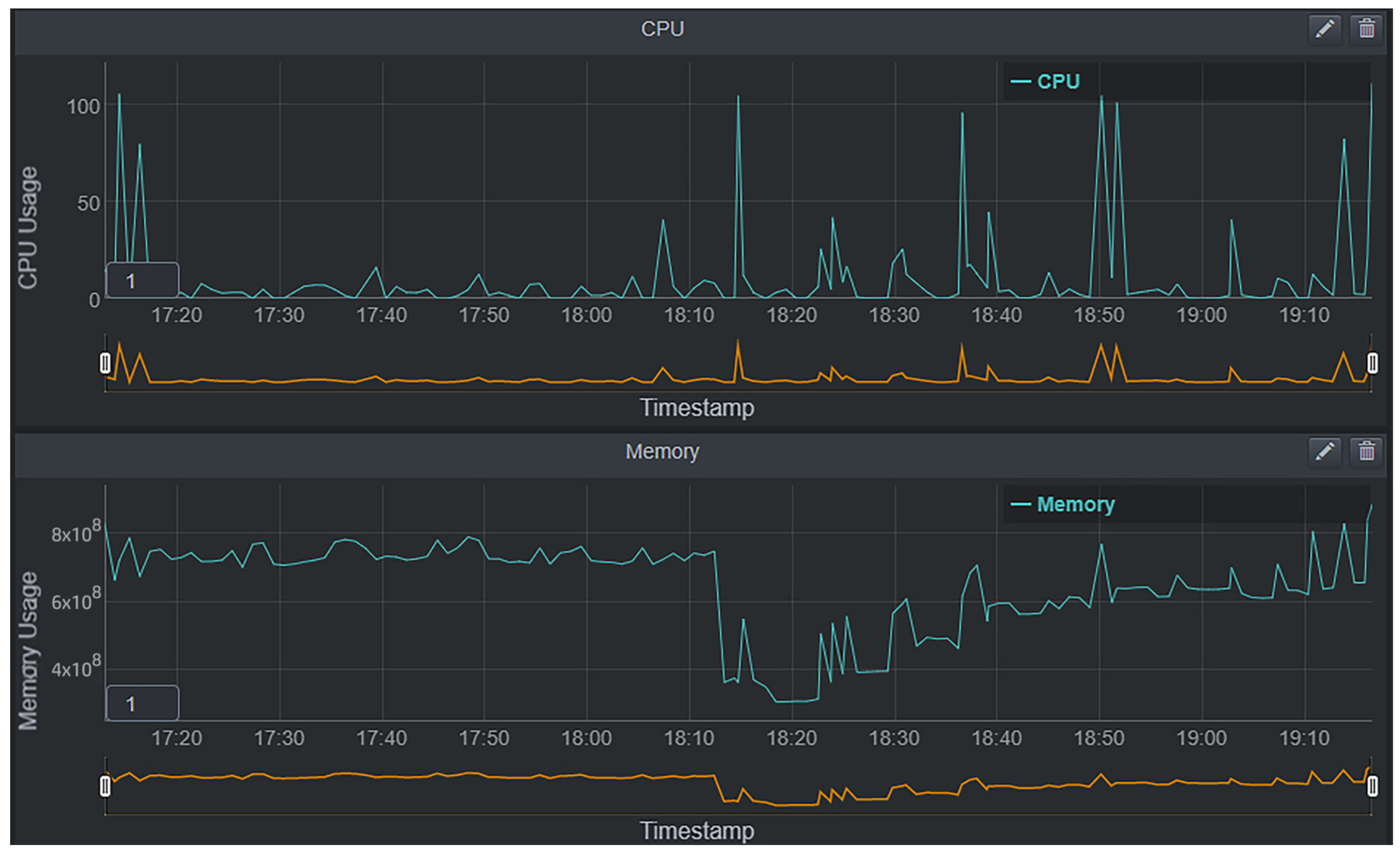
A further important aspect of this particular integration scenario is constituted by the performance of the approached processing and system architecture. As legacy systems are the foundation for industrial processes, it is vital to obtain a balanced outcome regarding performance. This case particularly refers to the handling of requests and subscriptions, their order, processing time, and efficient insertion. The obtained outcome for the resource consumption during a pre-established period of time was graphically designed under a line chart format, to be able to identify process execution and analyze patterns utilizing a trend. For each image, the X axis is represented by the timestamp, while the Y axis constitutes the CPU/memory usage depending on the illustration. An important aspect to note is the fact that spikes denoted in the constructed trend are the functional moments of the execution of processes and operations. Figure 13 depicts how these mechanisms are translated functionally.
Figure 13.
Example of processing logic usage of CPU and memory.
For the proposed exemplified result, in regard to CPU and memory performance, the system was tested using high volumes of data, as well as simultaneous data streams and operations, defining peak usage conditions, in which the overall solution performed optimally in terms of handling processing logic for the multitude of complex integrated legacy equipment, leading to no data loss and no overconsumption of resources for standard readings.
3.3. Discussions
As a result of the research, it was possible to achieve a fully operational solution capable of integrating multiple legacy systems widely utilized at an industrial level. First, the visual results demonstrated the correctitude of data and the favorable outcome of the acquirement phase. The stat view dashboards have been declared with the scope of envisioning the final value inserted in the appropriate database table. Each time the insertion completes successfully, the values are picked up from the database and displayed on the dashboard, under the right graphical gadget.
The analysis of the results (e.g., Figure 8, Figure 9 and Figure 10) proved correct trends of data in certain database tables that belong to the disparate technologies. Data can be successfully compared to the sensor input and, ultimately, the database-stored value, complying with the quality checks, thus allowing the construction of a visual schematic capable of displaying necessary information regarding the evolutionary status of the device. The overview of the database acquirement was observed within the Node-RED dashboard, and flexibility was assessed in the industrial environment.
Second, during the subsequent phase of the research attribution, the performance characteristic, due to the imposed requirements defined by the hardware and software constraints, compounds an area of interest. The authors have chosen to approach a testing method that consists of the acquirement of CPU and memory data during and after persistent runs of the integrated modules. Endorsing this mechanism allowed for a rigorous testing capacity and comparative results in a conforming medium. Median values are correlated with trends pursuing the interpretation. Figure 13 displays the aforementioned testing method in a tangible result that confirms the resource utilization, specifically the CPU and memory usage. The results are to be expected considering the interaction with legacy systems that do not benefit from specifically designed protocols and mechanisms that are lightweight and could provide an improved framework. Despite the above, the implementation is still successful in creating a completely functional environment that integrates state-of-the-art concepts with legacy systems on a web-based platform, holding into consideration the challenges exposed previously. The flows can consume only the necessary resources, particularly during the execution of highly interactive segments.
4. Conclusions
The fourth industrial revolution and the fifth evolution define an ongoing effort for manufacturing and process management reformation that facilitates a high-demand digitalization method. The actual context highlights the essential demand for technical progress by outlining the benefits of incorporating legacy systems in the contemporary paradigm of IoT development. Among the advantages, we can accentuate the affinity for low development costs, increased efficiency, robustness, enhanced productivity, and reliability.
In the literature, a series of theoretical papers have been published underlining prevailing difficulties and challenges in integrating outdated mechanisms and processes that are still largely utilized in the industrial sector of factories. As the tendency is upscaling and generating profitable operations, retiring and acquiring completely new hardware devices would be an unwanted major investment that can be avoided by utilizing modern software technologies capable of harnessing the robust power of legacy systems in a new, IIoT-compliant medium. A major drawback of the literature review is the absence of applied concepts in real-life scenarios, which include the capability of handling a production-ready environment that displays a high level of effectiveness and efficiency, as well as robustness.
Among the limitations instilled by the legacy systems, one significant aspect, considering the interconnected nature of the IIoT environment, was the assurance of a high level of security in a solution that will handle data from multiple sources, each pertaining to its specific protocols and methods. Bearing in mind the complexity of the pre-existing processes and systems, impacting challenges are also represented by maintenance times and costs, continuous training for the employee workforce, incremental upgrades and compatibility issues, scalability, and flexibility.
As a result of the paper, it was possible to achieve a fully operational solution capable of integrating legacy systems widely utilized at the industrial level in a building-management facility. Each particular module approached was designed bearing in mind these major aspects that define the overall system and flow architecture, and although the solutions harness data from different legacy systems, they all come together under the same Node-RED application umbrella. A particularly important point of this attainment is the highly customizable and adaptable nature of the Node-RED platform, along with the specific ease of accessibility and extensibility features. Utilizing these bearings, the final integration allows a favorable approach that incorporates IIoT characteristics in an existing medium. The finalized solution tackles the complex integration of legacy systems with respect to the security area, by individually treating the limitations of each equipment exposed to the internal infrastructure of the IIoT network, ensuring a high-level security for data transfer and data storage. Pointing to the costs required for the implementation, the open-source aspect of Node-RED, the middleware platform used for this specific approach, ensured no additional costs in terms of adapting the pre-existing software and hardware machinery to the adoption of digital transformation in IIoT. The infrastructure of the overall solution was designed to underline the scalability aspect, ensuring an easy extension in the case of addition for specific modules, thus also aiding maintenance and workforce training, solving the limitations and challenges imposed by integration of legacy equipment, consequently attesting to the innovative character of the implementation, while also preserving the resilience, human-focus, and sustainability pillars of Industry 5.0.
All solutions that require data acquirement are based on dynamicity and strive to obtain the best results in terms of execution metrics in concordance with the physical device that hosts the processing logic. Furthermore, the high grade of synergy includes, but is not limited to, insertion statement automation alongside HTTPS dynamically constructed calls, synchronization operation for file updates, and modules that incorporate best practices for voluminous and heterogenous data acquisition, transformation, and storage. These separate entities facilitate the seamless integration of the aforementioned legacy systems and their peculiarities in a suitable manner that has proven the complex, efficient, stable, and robust character of the solution under rigorous testing scenarios over a period of more than two years. Approaching this scenario can result in a significant reduction of costs, especially considering the data-acquirement phase, which is entirely based on outdated technologies.
Furthermore, another point of interest would be the integration of appropriate artificial intelligence models, which can apply certain levels of newly customized logic, permitting the annexation of certain contemporary modules. Utilizing this current trend would undoubtedly add a state-of-the-art development feature.
Author Contributions
Conceptualization, A.K., P.D. and R.-A.B.; methodology, A.K. and D.P.; software, I.-V.N., V.-C.V., A.-A.F. and R.-A.B.; validation, A.K., P.D., R.-A.B. and D.P.; formal analysis, P.D., D.P. and R.-A.B.; investigation, A.K., I.-V.N. and V.-C.V.; resources, P.D.; writing—original draft preparation, A.K., I.-V.N. and V.-C.V.; writing—review and editing, A.K. and I.-V.N.; supervision, A.K. and P.D.; project administration, A.K. and D.P. All authors have read and agreed to the published version of the manuscript.
Funding
This research received no external funding.
Data Availability Statement
Data are contained within the article.
Conflicts of Interest
Authors Petru Demian, Robert-Adelin Braneci and Daniel Popescu are employed by the company Continental Automotive. The remaining authors declare that the research was conducted in the absence of any commercial or financial relationships that could be construed as a potential conflict of interest.
References
- Costa, F.S.; Nassar, S.M.; Gusmeroli, S.; Schultz, R.; Conceição, A.G.S.; Xavier, M.; Hessel, F.; Dantas, M.A.R. FASTEN IIoT: An Open Real-Time Platform for Vertical, Horizontal and End-To-End Integration. Sensors 2020, 20, 5499. [Google Scholar] [CrossRef] [PubMed]
- Dafflon, B.; Moalla, N.; Ouzrout, Y. The challenges, approaches, and used techniques of CPS for manufacturing in Industry 4.0: A literature review. Int. J. Adv. Manuf. Technol. 2021, 113, 2395–2412. [Google Scholar] [CrossRef]
- Shakib, K.; Neha, F. A Study for taking an approach in Industrial IoT based Solution. J. Phys. Conf. Ser. 2021, 1831, 012007. [Google Scholar] [CrossRef]
- Lampropoulos, G.; Siakas, K.; Anastasiadis, T. Internet of Things in the Context of Industry 4.0: An Overview. Int. J. Entrep. Knowl. 2019, 7, 4–19. [Google Scholar] [CrossRef]
- Simić, D.; Saulic, N. Logistics Industry 4.0: Challenges and Opportunities. In Proceedings of the 4th Logistics International Conference, Belgrade, Serbia, 23–25 May 2019. [Google Scholar]
- Orellana, F.; Torres, R. From legacy-based factories to smart factories level 2 according to the industry 4.0. Int. J. Comput. Integr. Manuf. 2019, 32, 441–451. [Google Scholar] [CrossRef]
- Ferrari, P.; Sisinni, E.; Brandao, D.; Rocha, M. Evaluation of communication latency in industrial IoT applications. In Proceedings of the IEEE International Workshop on Measurements and Networking Proceedings (M&N), Naples, Italy, 27–29 September 2017; pp. 1–6. [Google Scholar] [CrossRef]
- Govindarajan, N.; Ramis, B.; Xu, X.; Nieto, N.; Martinez Lastra, J.L. An approach for integrating legacy systems in the manufacturing industry. In Proceedings of the 2016 IEEE 14th International Conference on Industrial Informatics (INDIN), Poitiers, France, 19–21 July 2016; pp. 683–688. [Google Scholar] [CrossRef]
- Wen, T.; Evers, K.; Huang, X.; Roy, K. An Integrated Platform for IIoT in E&P: Closing the Gap between Data Science and Operations. In Proceedings of the SPE Annual Technical Conference and Exhibition, Dallas, TX, USA, 24 September 2018. [Google Scholar] [CrossRef]
- Ali, M.; Hussain, S.; Ashraf, M.; Paracha, M.K. Addressing Software Related Issues on Legacy Systems—A Review. Int. J. Sci. Technol. Res. 2020, 9, 3738–3742. [Google Scholar]
- Ungurean, I.; Gaitan, N.-C.; Gaitan, V. A middleware based architecture for the industrial internet of things. KSII Trans. Internet Inf. Syst. 2016, 10, 2874–2891. [Google Scholar] [CrossRef]
- Nițulescu, I.-V.; Korodi, A. Supervisory Control and Data Acquisition Approach in Node-RED. Application and Discussions. IoT 2020, 1, 76–91. [Google Scholar] [CrossRef]
- Sajid, A.; Abbas, H.; Saleem, K. Cloud-Assisted IoT-Based SCADA Systems Security: A Review of the State of the Art and Future Challenges. IEEE Access 2016, 4, 1375–1384. [Google Scholar] [CrossRef]
- Rosas, J.; Brito, V.; Brito Palma, L.; Barata, J. Approach to Adapt a Legacy Manufacturing System into the IoT Paradigm. Int. J. Interact. Mob. Technol. (Ijim) 2017, 11, 91. [Google Scholar] [CrossRef]
- Dayam, S.; Desai, K.A.; Kuttolamadom, M. In-Process Dimension Monitoring System for Integration of Legacy Machine Tools into the Industry 4.0 Framework. Smart Sustain. Manuf. Syst. 2021, 5, 242–263. [Google Scholar] [CrossRef]
- Nicolae, A.; Korodi, A.; Silea, I. Complete Automation of an Energy Consumption Reduction Strategy from a Water Treatment and Distribution Facility, Inside an Industrial Internet of Things-Compliant Proactive Historian Application. Sensors 2021, 21, 2569. [Google Scholar] [CrossRef] [PubMed]
- Pei Breivold, H. Towards factories of the future: Migration of industrial legacy automation systems in the cloud computing and Internet-of-things context. Enterp. Inf. Syst. 2020, 14, 542–562. [Google Scholar] [CrossRef]
- Sudha, S.; Lourenço, D.M.; Kumar, A.A.; Plapper, P. Retrofitting of legacy machines in the context of Industrial Internet of Things (IIoT). Procedia Comput. Sci. 2022, 200, 62–70. [Google Scholar]
- Assunção, W.K.G.; Colanzi, T.E.; Carvalho, L.; Pereira, J.A.; Garcia, A.; de Lima, M.J.; Lucena, C. A Multi-Criteria Strategy for Redesigning Legacy Features as Microservices: An Industrial Case Study. In Proceedings of the 2021 IEEE International Conference on Software Analysis, Evolution and Reengineering (SANER), Honolulu, HI, USA, 9–12 March 2021; pp. 377–387. [Google Scholar] [CrossRef]
- Alexopoulos, K.; Koukas, S.; Boli, N.; Mourtzis, D. Architecture and development of an Industrial Internet of Things framework for realizing services in Industrial Product Service Systems. Procedia CIRP 2018, 72, 880–885. [Google Scholar] [CrossRef]
- Chowdhury, M.W.; Iqbal, M.Z. Integration of Legacy Systems in Software Architecture; University of Central Florida: Orlando, FL, USA, 2004. [Google Scholar]
- Platenius-Mohr, M.; Malakuti, S.; Grüner, S.; Schmitt, J.; Goldschmidt, T. File- and API-based interoperability of digital twins by model transformation: An IIoT case study using asset administration shell. Future Gener. Comput. Syst. 2020, 113, 94–105. [Google Scholar] [CrossRef]
- Wolfart, D.; Assunção, W.K.; da Silva, I.F.; Domingos, D.C.; Schmeing, E.; Villaca, G.L.D.; Paza, D.D.N. Modernizing Legacy Systems with Microservices: A Roadmap. In Proceedings of the Evaluation and Assessment in Software Engineering, Virtual, Online, 21–24 June 2021; pp. 149–159. [Google Scholar] [CrossRef]
- Liao, Y.; Loures, E.d.F.R.; Deschamps, F. Industrial Internet of Things: A Systematic Literature Review and Insights. IEEE Internet Things 2018, 5, 4515–4525. [Google Scholar] [CrossRef]
- Al-Ali, R.; Hnetynka, P.; Havlik, J.; Krivka, V.; Heinrich, R.; Seifermann, S.; Walter, M.; Juan-Verdejo, A. Dynamic security rules for legacy systems. In Proceedings of the 13th European Conference on Software Architecture, Paris, France, 9–13 September 2019; pp. 277–284. [Google Scholar] [CrossRef]
- Zawra, L.M.; Mansour, H.A.; Messiha, N.W. Migration of Legacy Industrial Automation Systems in the Context of Industry 4.0—A Comparative Study. In Proceedings of the 2019 International Conference on Fourth Industrial Revolution (ICFIR), Manama, Bahrain, 19–21 February 2019; pp. 1–7. [Google Scholar] [CrossRef]
Disclaimer/Publisher’s Note: The statements, opinions and data contained in all publications are solely those of the individual author(s) and contributor(s) and not of MDPI and/or the editor(s). MDPI and/or the editor(s) disclaim responsibility for any injury to people or property resulting from any ideas, methods, instructions or products referred to in the content. |
© 2024 by the authors. Licensee MDPI, Basel, Switzerland. This article is an open access article distributed under the terms and conditions of the Creative Commons Attribution (CC BY) license (https://creativecommons.org/licenses/by/4.0/).












