The Design and Implementation of an IoT Sensor-Based Indoor Air Quality Monitoring System Using Off-the-Shelf Devices
Abstract
Featured Application
Abstract
1. Introduction
- RQ1: What are the essential elements, design criteria and IoT architecture framework to implement an IAQ monitoring system?
- RQ2: What are the strategies that integrate the essential elements and IoT architecture for continuous data capture and storage?
2. Materials and Methods
2.1. Experimental Scenario
2.2. Monitoring System Design
2.2.1. System Hardware and Software Architecture
2.2.2. Sensor and Device Selection
- Commercial or consumer grade: The sensors should be purchasable by end-users without considerable modifications for purpose. Development boards, such as Arduino, ESP32, and Raspberry Pi-based alternatives were, therefore, ruled out;
- Avoid vendor lock-in issues: Vendor lock-in refers to situations where the cost of switching is at such a steep cost that the customer is ‘locked-in’ with the vendor. This is a situation that should be avoided where possible;
- Availability: Due to the global chip shortage and supply-chain issues, in this project, whenever a sensor model is unavailable or with an extended shipping timeframe, the next feasible option will be selected.
- Data acquisition in near real-time: Ability to monitor the environment in near real-time (a delay of 1–10 min) grants organisations greater insight into their workplace. Furthermore, it enhances the organisations’ ability to adjust on the fly. This can also prolong the battery lifetime of the devices as fewer data transmissions are needed;
- Parameters: The key parameters to be measured to achieve the study’s purpose, which include temperature, humidity, pressure, noise, TVOCs, PM2.5, PM10, CO2, and the open and close status of doors;
- Connectivity: Wireless communication between device and gateway should conform to Australian Industry Scientific and Medical (ISM) Band requirements to avoid interference with other electrical and electronic devices operating nearby. These radio bands are typically grouped around 433 MHz and 920 MHz, with the 920 MHz range varying between 915 and 928 MHz. Another typical band is 2.4 GHz which is commonly used for consumer Wi-Fi and Bluetooth. Such a design also makes the framework more accessible for the public as no special operating licence is needed;
- Operation requirements: Each sensing device manufacturer should operate under open standards and/or with API capability for exporting and streaming the data to an external database;
- Physical properties: The form factor of the sensor should be with equivalent footprint as ordinary smoke detectors or HVAC panels to avoid interference and disturbance with day-to-day activities at the monitoring site. Battery-powered devices are highly preferred as they provide the system with extra flexibility in the deployment process. All devices should have wireless networking capability to avoid extra networking wiring cost.
2.2.3. Data Integration System and Management System
2.2.4. Data Visualization
3. Results
3.1. Essential Elements: Sensor Devices
3.2. IoT Framework: Hardware and Software Architecture
3.3. Data Ingest Operations
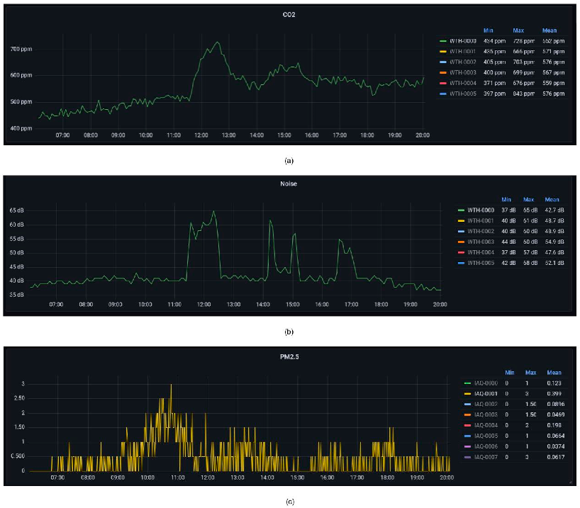
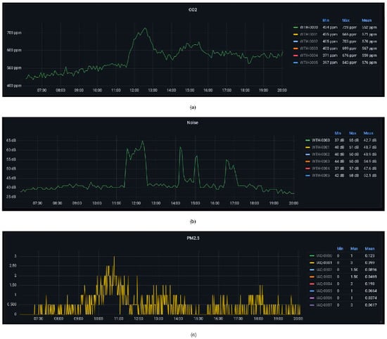
3.4. Data Visualisation
4. Discussion
4.1. The Essential Elements and IoT Architecture Framework to Implement an IAQ Monitoring Study
4.1.1. Framework
4.1.2. Sensors Selection
4.1.3. Communication Protocol
4.1.4. Other Hardware
4.1.5. Other Software
4.2. The Integration Process to Capture, Store, and Visualize Data
4.3. Implications, Challenges, and Future Works
5. Conclusions
Author Contributions
Funding
Institutional Review Board Statement
Informed Consent Statement
Data Availability Statement
Acknowledgments
Conflicts of Interest
Appendix A
Appendix A.1. Raw Data Ingest



Appendix A.2. Payload Sanitizing

Appendix A.3. Data Decoding

Appendix A.4. Data Storage

Appendix B



References
- Fisk, W.J.; Rosenfeld, A.H. Estimates of Improved Productivity and Health from Better Indoor Environments. Indoor Air 1997, 7, 158–172. [Google Scholar] [CrossRef]
- Mujan, I.; Anđelković, A.S.; Munćan, V.; Kljajić, M.; Ružić, D. Influence of indoor environmental quality on human health and productivity—A review. J. Clean. Prod. 2019, 217, 646–657. [Google Scholar] [CrossRef]
- US EPA. Introduction to Indoor Air Quality. Available online: https://www.epa.gov/indoor-air-quality-iaq/introduction-indoor-air-quality (accessed on 16 May 2022).
- Particulate Matter (PM) Basics|US EPA. Available online: https://www.epa.gov/pm-pollution/particulate-matter-pm-basics (accessed on 17 May 2022).
- Brook, R.D.; Franklin, B.; Cascio, W.; Hong, Y.; Howard, G.; Lipsett, M.; Luepker, R.; Mittleman, M.; Samet, J.; Smith, S.C.; et al. Air Pollution and Cardiovascular Disease. Circulation 2004, 109, 2655–2671. [Google Scholar] [CrossRef] [PubMed]
- Chin, M.T. Basic mechanisms for adverse cardiovascular events associated with air pollution. Heart 2015, 101, 253–256. [Google Scholar] [CrossRef] [PubMed]
- Bennett, J.; Davy, P.; Trompetter, B.; Wang, Y.; Pierse, N.; Boulic, M.; Phipps, R.; Howden-Chapman, P. Sources of indoor air pollution at a New Zealand urban primary school; a case study. Atmos. Pollut. Res. 2019, 10, 435–444. [Google Scholar] [CrossRef]
- US EPA. Volatile Organic Compounds’ Impact on Indoor Air Quality. Available online: https://www.epa.gov/indoor-air-quality-iaq/volatile-organic-compounds-impact-indoor-air-quality (accessed on 16 May 2022).
- Tran, V.V.; Park, D.; Lee, Y.-C. Indoor Air Pollution, Related Human Diseases, and Recent Trends in the Control and Improvement of Indoor Air Quality. Int. J. Environ. Res. Public. Health 2020, 17, 2927. [Google Scholar] [CrossRef] [PubMed]
- Goodman, N.B.; Steinemann, A.; Wheeler, A.J.; Paevere, P.J.; Cheng, M.; Brown, S.K. Volatile organic compounds within indoor environments in Australia. Build. Environ. 2017, 122, 116–125. [Google Scholar] [CrossRef]
- Orecchio, S.; Fiore, M.; Barreca, S.; Vara, G. Volatile Profiles of Emissions from Different Activities Analyzed Using Canister Samplers and Gas Chromatography-Mass Spectrometry (GC/MS) Analysis: A Case Study. Int. J. Environ. Res. Public. Health 2017, 14, 195. [Google Scholar] [CrossRef]
- Zhang, H.; Srinivasan, R. A Systematic Review of Air Quality Sensors, Guidelines, and Measurement Studies for Indoor Air Quality Management. Sustainability 2020, 12, 9045. [Google Scholar] [CrossRef]
- US EPA. Overview of Greenhouse Gases. Available online: https://www.epa.gov/ghgemissions/overview-greenhouse-gases (accessed on 17 May 2022).
- Seppänen, O.A.; Fisk, W.J.; Mendell, M.J. Association of Ventilation Rates and CO2 Concentrations with Health andOther Responses in Commercial and Institutional Buildings. Indoor Air 1999, 9, 226–252. [Google Scholar] [CrossRef] [PubMed]
- US EPA. Nitrogen Dioxide’s Impact on Indoor Air Quality. Available online: https://www.epa.gov/indoor-air-quality-iaq/nitrogen-dioxides-impact-indoor-air-quality (accessed on 1 August 2022).
- US EPA. Sulfur Dioxide Basics. Available online: https://www.epa.gov/so2-pollution/sulfur-dioxide-basics (accessed on 1 August 2022).
- Majd, E.; McCormack, M.; Davis, M.; Curriero, F.; Berman, J.; Connolly, F.; Leaf, P.; Rule, A.; Green, T.; Clemons-Erby, D.; et al. Indoor air quality in inner-city schools and its associations with building characteristics and environmental factors. Environ. Res. 2019, 170, 83–91. [Google Scholar] [CrossRef] [PubMed]
- Nkosi, V.; Wichmann, J.; Voyi, K. Indoor and outdoor PM10 levels at schools located near mine dumps in Gauteng and North West Provinces, South Africa. BMC Public Health 2017, 17, 42. [Google Scholar] [CrossRef] [PubMed]
- Irga, P.J.; Torpy, F.R. Indoor air pollutants in occupational buildings in a sub-tropical climate: Comparison among ventilation types. Build. Environ. 2016, 98, 190–199. [Google Scholar] [CrossRef]
- Montgomery, J.F.; Storey, S.; Bartlett, K. Comparison of the indoor air quality in an office operating with natural or mechanical ventilation using short-term intensive pollutant monitoring. Indoor Built Environ. 2015, 24, 777–787. [Google Scholar] [CrossRef]
- Al-Okby, M.F.R.; Neubert, S.; Roddelkopf, T.; Fleischer, H.; Thurow, K. Evaluating of IAQ-index and TVOC As Measurements Parameters for IoT-based Hazardous Gases Detection and Alarming Systems. In Proceedings of the 2022 IEEE 20th Jubilee World Symposium on Applied Machine Intelligence and Informatics (SAMI), Poprad, Slovakia, 19–22 January 2022; pp. 000291–000298. [Google Scholar]
- Ceccarini, C.; Chan, K.K.; Lei Lok, I.; Tse, R.; Tang, S.-K.; Prandi, C. Fostering user’s awareness about indoor air quality through an IoT-enabled home garden system. In Proceedings of the 2021 International Conference on Computer Communications and Networks (ICCCN), Athens, Greece, 19–22 July 2021; pp. 1–4. [Google Scholar]
- Hapsari, A.A.; Hajamydeen, A.I.; Vresdian, D.J.; Manfaluthy, M.; Prameswono, L.; Yusuf, E. Real Time Indoor Air Quality Monitoring System Based on IoT using MQTT and Wireless Sensor Network. In Proceedings of the 2019 IEEE 6th International Conference on Engineering Technologies and Applied Sciences (ICETAS), Kuala Lumpur, Malaysia, 20–21 December 2019; pp. 1–7. [Google Scholar]
- Kadir, A.D.I.A.; Alias, M.R.N.M.; Dzaki, D.R.M.; Din, N.M.; Deros, S.N.M.; Haron, M.H. Cloud-Based IoT Air Quality Monitoring System. In Proceedings of the 2021 26th IEEE Asia-Pacific Conference on Communications (APCC), Kuala Lumpur, Malaysia, 10–13 October 2021; pp. 121–127. [Google Scholar]
- Palco, V.; Fulco, G.; De Capua, C.; Ruffa, F.; Lugarà, M. IoT and IAQ monitoring systems for healthiness of dwelling. In Proceedings of the 2022 IEEE International Workshop on Metrology for Living Environment (MetroLivEn), Cosenza, Italy, 25–27 May 2022; pp. 105–109. [Google Scholar]
- Permana, A.F.; Kuncoro, C.B.D. Autonomous Temperature and Humidity Wireless Sensor Node for Indoor Air Quality Monitoring Application. In Proceedings of the 2021 5th International Conference on Informatics and Computational Sciences (ICICoS), Semarang, Indonesia, 24–25 November 2021; pp. 272–276. [Google Scholar]
- Raj, A.A.; Vijila, J. Design of Indoor Air Quality Monitoring System to Ensure a Healthy Universe. In Proceedings of the 2020 International Conference on Smart Electronics and Communication (ICOSEC), Trichy, India, 10–12 September 2020; pp. 1123–1127. [Google Scholar]
- Rastogi, K.; Barthwal, A.; Lohani, D. AQCI: An IoT Based Air Quality and Thermal Comfort Model using Fuzzy Inference. In Proceedings of the 2019 IEEE International Conference on Advanced Networks and Telecommunications Systems (ANTS), Goa, India, 16–19 December 2019; pp. 1–6. [Google Scholar]
- Sajjan, V.; Sharma, P. Analysis of IoT Architecture for Low Cost Air Pollution Monitoring Systems. In Proceedings of the 2020 Second International Conference on Inventive Research in Computing Applications (ICIRCA), Coimbatore, India, 15–17 July 2020; pp. 63–69. [Google Scholar]
- Zhao, L.; Wu, W.; Li, S. Design and Implementation of an IoT-Based Indoor Air Quality Detector with Multiple Communication Interfaces. IEEE Internet Things J. 2019, 6, 9621–9632. [Google Scholar] [CrossRef]
- Grzesik, P.; Mrozek, D. Comparative Analysis of Time Series Databases in the Context of Edge Computing for Low Power Sensor Networks. In Proceedings of the International Conference on Computational Science, Amsterdam, The Netherlands, 3–5 June 2020; Volume 12141, pp. 371–383. [Google Scholar] [CrossRef]
- Luzar, A.; Stanovnik, S.; Cankar, M. Time Series or Relational Database for Edge and IoT 2018; Zenodo: Geneva, Switzerland, 2018. [Google Scholar] [CrossRef]












| Study | Parameters | Objective | Main Results |
|---|---|---|---|
| Bennet et al. [7], 2019 | PM2.5, PM10, CO2, NO2 Temperature, Relative Humidity | Analyze the concentration and sources of air pollution | PM2.5 associated with infiltration from outdoor/traffic pollution. PM10 indoors was higher than outdoors. |
| Majd et al. [17], 2019 | PM2.5, NO2, CO, CO2 Temperature, Relative Humidity | Measure indoor concentration and determine factors that affect these levels | Outdoor conditions (incl. seasons), facility conditions were found to contribute to indoor pollution concentrations. |
| Nkosi et al. [18], 2017 | PM10, SO2 | Measure PM10 and SO2 levels for schools at different distances from mines | Found a significant correlation between PM10 and indoor dust. |
| Irga and Torpa [19], 2016 | CO2, CO, TVOCs, NO, NO2, SO2, total suspended particulate matter, PM10, PM2.5 | Measure air quality parameters in relation to different ventilation systems | Natural and mixed ventilation systems recorded higher levels of NO2; mechanical systems recorded higher levels of CO2 and lower levels of PM than the others. |
| Montgomery et al. [20], 2015 | CO2, TVOCs, PM | Compare natural and mechanical ventilation systems for controlling indoor air quality | Mechanical ventilation superior for controlling TVOC and CO2 levels regardless of occupancy levels. PM I/O ratios were lower for mechanical ventilation than natural ventilation. |
| Authors | Application(s) | Sensing Parameters | Communication Protocols/Standards and Cloud Platforms | Sensors and Controller Platforms |
|---|---|---|---|---|
| Al-Okby et al. [21] | Evaluate IAQ and TVOC sensors accuracies | Temperature, Humidity, TVOC, CO2, and a proprietary VOC index | Wi-Fi, a generic HTTP webserver and SQL database | SGPG30, SGP40, SHTC3, ESP8266 |
| Ceccarini et al. [22] | Monitor IAQ (to plant health) | Temperature, Humidity, CO2, Light Intensity, Soil Moisture | Wi-Fi, a Node.js based server with a MySQL database | Canarin II Sensors Station, TEMT6000, CCS811, ESP8266, Raspberry Pi |
| Hapsari et al. [23] | Monitor IAQ | Temperature, Humidity, CO2, NH3, NOX, | Wi-Fi, MQTT, a Node.js-based server with a MySQL database | DHT11, MQ135, DSM501A, ESP8266 |
| Kadir et al. [24] | Monitor IAQ | Temperature, Humidity, CO2, and Total Volatile Organic Compound (TVOC) | Wi-Fi, Freeboard.io, Amazon Web Services | BME680, DHT11, DHT22, CCS811, ESP32 |
| Palco et al. [25] | Monitor IAQ | Temperature, Humidity, CO2, PM2.5, PM10 | Unknow communication standard(s), a web service based on LabView | Unknow sensor(s), a generic high-performance embedded controller with network connectivity |
| Permana and Kuncoro [26] | Monitor Temperature and Humidity | Temperature, Humidity | Wi-Fi (WINC1510), Adafruit IO platform | MikroE SHT click, Arduino-based |
| Raj and Vijila [27] | Monitor IAQ | Temperature, Humidity, CO, Smoke, Low Pressure Gas (LPG), Combustible Gases | Wi-Fi, Think Speak | DHT11, MQ6, MQ7, MQ9, MQ135, ATMega328P |
| Rastogi et al. [28] | Measure Predicted Mean Vote (PMV), and Ventilation Rate (VR) | Temperature, Humidity, CO2, Occupancy Level | Bluetooth (HC-05), Amazon Web Services | DHT22, Sharp GP2Y0A02YK0F, MQ135, Arduino-based |
| Sajjan and Sharma [29] | Monitor Air Pollution | Temperature, Humidity, Combustible Gases, including LPG, Natural Gas, Coal Gas, etc. | Wi-Fi (Raspberry Pi), Thing Speak | MQ5, Raspberry Pi |
| Zhao et al. [30] | Monitor IAQ | Temperature, Humidity, CO2, PM2.5, PM10, and Formaldehyde | Modbus, LoRa, Wi-Fi, NB-IoT, GPRS, a generic Cloud platform | SHT30, PMS5003, WZ-S-K, S8 0053, STM32F103C8T6 |
| Device | Sensor(s) | Sampling Interval | Communication Technology | Power Supply |
|---|---|---|---|---|
| Netatmo Weather Station (indoor module) | Temperature (°C) Humidity (%RH) Pressure (bar) CO2 (ppm) Noise (dB) | 5 min | WiFi | 5V micro-USB |
| Netatmo Weather Station (outdoor module) | Temperature (°C) Humidity (%RH) | 5 min | WiFi | 2×AAA battery |
| SenseCap Barometric Pressure module | Pressure (Pa) Battery level (%) | 10 min | LoRaWAN | Lithium battery |
| CloudGarden Indoor Air Quality Monitor | Temperature (°C) Humidity (%RH) CO2 (ppm) TVOCs (ppb) PM1/PM2.5/PM10 (µg/m3) | 1 min | WiFi | 5V micro-USB |
| Monnit ALTA open/close sensor | Door/window state Battery level (%) | On-change | 433 MHz Proprietary | AA battery |
Publisher’s Note: MDPI stays neutral with regard to jurisdictional claims in published maps and institutional affiliations. |
© 2022 by the authors. Licensee MDPI, Basel, Switzerland. This article is an open access article distributed under the terms and conditions of the Creative Commons Attribution (CC BY) license (https://creativecommons.org/licenses/by/4.0/).
Share and Cite
Yasin, A.; Delaney, J.; Cheng, C.-T.; Pang, T.Y. The Design and Implementation of an IoT Sensor-Based Indoor Air Quality Monitoring System Using Off-the-Shelf Devices. Appl. Sci. 2022, 12, 9450. https://doi.org/10.3390/app12199450
Yasin A, Delaney J, Cheng C-T, Pang TY. The Design and Implementation of an IoT Sensor-Based Indoor Air Quality Monitoring System Using Off-the-Shelf Devices. Applied Sciences. 2022; 12(19):9450. https://doi.org/10.3390/app12199450
Chicago/Turabian StyleYasin, Alim, James Delaney, Chi-Tsun Cheng, and Toh Yen Pang. 2022. "The Design and Implementation of an IoT Sensor-Based Indoor Air Quality Monitoring System Using Off-the-Shelf Devices" Applied Sciences 12, no. 19: 9450. https://doi.org/10.3390/app12199450
APA StyleYasin, A., Delaney, J., Cheng, C.-T., & Pang, T. Y. (2022). The Design and Implementation of an IoT Sensor-Based Indoor Air Quality Monitoring System Using Off-the-Shelf Devices. Applied Sciences, 12(19), 9450. https://doi.org/10.3390/app12199450

