Development of an Integrated Structure for the Tri-Generation of Power, Liquid Carbon Dioxide, and Medium Pressure Steam Using a Molten Carbonate Fuel Cell, a Dual Pressure Linde-Hampson Liquefaction Plant, and a Heat Recovery Steam Generator
Abstract
:1. Introduction
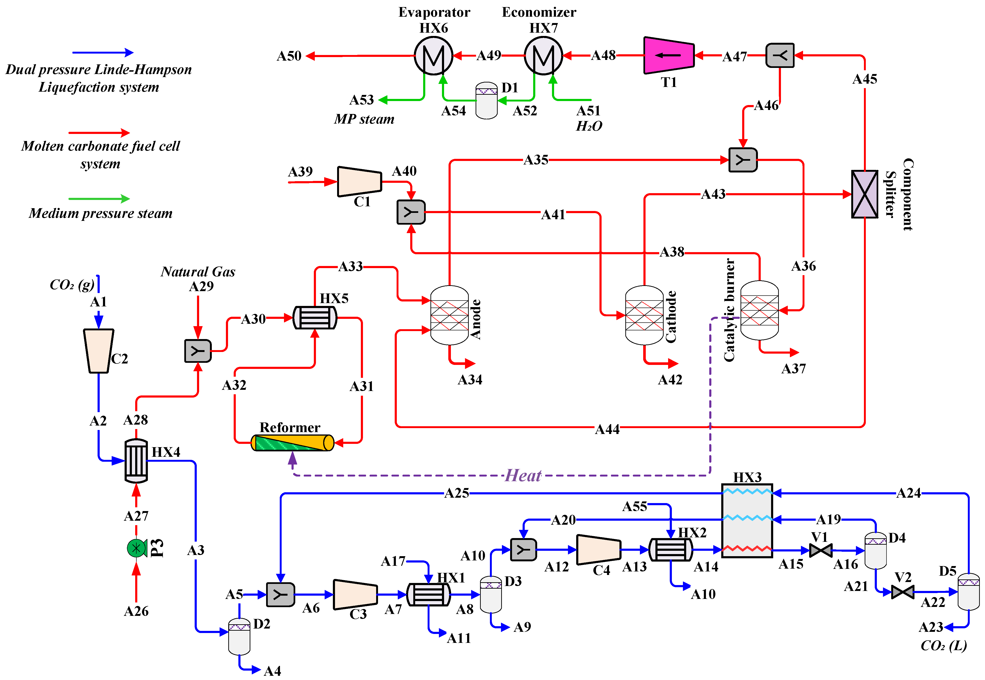
2. Process Description
- Steam reforming reaction:
- Water-gas shift reaction:
- The overall reaction:
3. Exergy Analysis
4. Results and Discussion
4.1. Energy Analysis
4.2. Exergy Analysis
4.3. Sensitivity Analysis
5. Conclusions
Funding
Institutional Review Board Statement
Informed Consent Statement
Data Availability Statement
Conflicts of Interest
Appendix A
Nomenclature
| Abbreviations | |
| CCHP | Combined cooling, heat and power |
| MCFC | Molten carbonate fuel cells |
| MFC | Mixed fluid cascade |
| HRSG | Heat recovery steam generators |
| CO2 | Carbon dioxide |
| CO | Carbon monoxide |
| CH4 | Methane |
| H2O | Water |
| H2 | Hydrogen |
| e | Exergy |
| Ph | Physical |
| Ch | Chemical |
| eph | Physical exergy |
| ech | Chemical exergy |
| Standard chemical exergy of any compound | |
| T | Temperature |
| Greek Letters | |
| Σ | Sum |
| Activity coefficient of component | |
| Efficiency | |
| Components Name | |
| HX | Heat exchanger |
| V | Expansion valve |
| T | Gas turbine |
| C | Compressor |
| D | Flash drum |
| s | Entropy |
| h | Enthalpy |
| Work rate | |
| Lost exergy | |
| Heat | |
| P | Pressure |
| Superscripts and Subscripts | |
| Ex | exergy |
| rev | reversible |
| d | dry |
| in | Inlet |
| irr | irreversible |
| HX | heat exchanger |
| out | outlet |
| p | pressure |
| ph | physical |
| s | isentropic |
| th | thermal |
| tot | total |
References
- Açıkkalp, E.; Chen, L.; Ahmadi, M.H. Comparative performance analyses of molten carbonate fuel cell-alkali metal thermal to electric converter and molten carbonate fuel cell-thermo-electric generator hybrid systems. Energy Rep. 2020, 6, 10–16. [Google Scholar] [CrossRef]
- Campanari, S.; Manzolini, G.; Chiesa, P. Using MCFC for high efficiency CO2 capture from natural gas combined cycles: Comparison of internal and external reforming. Appl. Energy 2013, 112, 772–783. [Google Scholar] [CrossRef]
- Pfafferodt, M.; Heidebrecht, P.; Sundmacher, K. Stack modelling of a molten carbonate fuel cell (MCFC). Fuel Cells 2010, 10, 619–635. [Google Scholar] [CrossRef] [Green Version]
- Mamaghani, A.H.; Najafi, B.; Shirazi, A.; Rinaldi, F. Exergetic, economic, and environmental evaluations and multi-objective optimization of a combined molten carbonate fuel cell-gas turbine system. Appl. Therm. Eng. 2015, 77, 1–11. [Google Scholar] [CrossRef]
- Mamaghani, A.H.; Najafi, B.; Shirazi, A.; Rinaldi, F. 4E analysis and multi-objective optimization of an integrated MCFC (molten carbonate fuel cell) and ORC (organic Rankine cycle) system. Energy 2015, 82, 650–663. [Google Scholar] [CrossRef]
- Marefati, M.; Mehrpooya, M. Introducing and investigation of a combined molten carbonate fuel cell, thermoelectric generator, linear fresnel solar reflector and power turbine combined heating and power process. J. Clean. Prod. 2019, 240, 118247. [Google Scholar] [CrossRef]
- Ahmadi, M.H.; Jokar, M.A.; Ming, T.; Feidt, M.; Pourfayaz, F.; Astaraei, F.R. Multi-objective performance optimization of irreversible molten carbonate fuel cell–Braysson heat engine and thermodynamic analysis with ecological objective approach. Energy 2018, 144, 707–722. [Google Scholar] [CrossRef]
- Ahmadi, M.H.; Sameti, M.; Pourkiaei, S.M.; Ming, T.; Pourfayaz, F.; Chamkha, A.J.; Oztop, H.F.; Jokar, M.A. Multi-objective performance optimization of irreversible molten carbonate fuel cell–Stirling heat engine–reverse osmosis and thermodynamic assessment with ecological objective approach. Energy Sci. Eng. 2018, 6, 783–796. [Google Scholar] [CrossRef]
- Jokar, M.A.; Ahmadi, M.H.; Sharifpur, M.; Meyer, J.P.; Pourfayaz, F.; Ming, T. Thermodynamic evaluation and multi-objective optimization of molten carbonate fuel cell-supercritical CO2 Brayton cycle hybrid system. Energy Convers. Manag. 2017, 153, 538–556. [Google Scholar] [CrossRef]
- Ryu, J.-Y.; Ko, A.; Park, S.-H.; Park, J.-P. Thermo-economic assessment of molten carbonate fuel cell hybrid system combined between individual sCO2 power cycle and district heating. Appl. Therm. Eng. 2020, 169, 114911. [Google Scholar] [CrossRef]
- Haghghi, M.A.; Shamsaiee, M.; Holagh, S.G.; Chitsaz, A.; Rosen, M.A. Thermodynamic, exergoeconomic, and environmental evaluation of a new multi-generation system driven by a molten carbonate fuel cell for production of cooling, heating, electricity, and freshwater. Energy Convers. Manag. 2019, 199, 112040. [Google Scholar] [CrossRef]
- Liu, A.; Weng, Y. Modeling of molten carbonate fuel cell based on the volume–resistance characteristics and experimental analysis. J. Power Sources 2010, 195, 1872–1879. [Google Scholar] [CrossRef]
- Carrette, L.; Friedrich, K.A.; Stimming, U. Fuel cells: Principles, types, fuels, and applications. ChemPhysChem 2000, 1, 162–193. [Google Scholar] [CrossRef]
- Rashidi, R.; Berg, P.; Dincer, I. Performance investigation of a combined MCFC system. Int. J. Hydrogen Energy. 2009, 34, 4395–4405. [Google Scholar] [CrossRef]
- Kang, B.S.; Koh, J.-H.; Lim, H.C. Effects of system configuration and operating condition on MCFC system efficiency. J. Power Sources 2002, 108, 232–238. [Google Scholar] [CrossRef]
- Xu, M.; Zhao, P.; Huo, Y.; Han, J.; Wang, J.; Dai, Y. Thermodynamic analysis of a novel liquid carbon dioxide energy storage system and comparison to a liquid air energy storage system. J. Clean. Prod. 2020, 242, 118437. [Google Scholar] [CrossRef]
- Liu, J.; Chen, H.; Xu, Y.; Wang, L.; Tan, C. A solar energy storage and power generation system based on supercritical carbon dioxide. Renew. Energy 2014, 64, 43–51. [Google Scholar] [CrossRef]
- Aliyon, K.; Mehrpooya, M.; Hajinezhad, A. Comparison of different CO2 liquefaction processes and exergoeconomic evaluation of integrated CO2 liquefaction and absorption refrigeration system. Energy Convers. Manag. 2020, 211, 112752. [Google Scholar] [CrossRef]
- Shakib, S.E.; Amidpour, M.; Aghanajafi, C. Simulation and optimization of multi effect desalination coupled to a gas turbine plant with HRSG consideration. Desalination 2012, 285, 366–376. [Google Scholar] [CrossRef]
- Hosseini, S.R.; Amidpour, M.; Shakib, S.E. Cost optimization of a combined power and water desalination plant with exergetic, environment and reliability consideration. Desalination 2012, 285, 123–130. [Google Scholar] [CrossRef]
- Akrami, E.; Ameri, M.; Rocco, M.V. Integration of biomass-fueled power plant and MCFC-cryogenic CO2 separation unit for low-carbon power production: Thermodynamic and exergoeconomic comparative analysis. Energy Convers. Manag. 2020, 223, 113304. [Google Scholar] [CrossRef]
- Ebrahimi-Moghadam, A.; Moghadam, A.J.; Farzaneh-Gord, M.; Aliakbari, K. Proposal and assessment of a novel combined heat and power system: Energy, exergy, environmental and economic analysis. Energy Convers. Manag. 2020, 204, 112307. [Google Scholar] [CrossRef]
- Tabrizi, A.H.; Niazmand, H.; Farzaneh-Gord, M.; Ebrahimi-Moghadam, A. Energy, exergy and economic analysis of utilizing the supercritical CO2 recompression Brayton cycle integrated with solar energy in natural gas city gate station. J. Therm. Anal. Calorim. 2020, 9, 1–9. [Google Scholar]
- Ebrahimi-Moghadam, A.; Moghadam, A.J.; Farzaneh-Gord, M.; Arabkoohsar, A. Performance investigation of a novel hybrid system for simultaneous production of cooling, heating, and electricity. Sustain. Energy Technol. Assess. 2021, 12, 43. [Google Scholar]
- Ghorbani, B.; Salehi, G.; Ebrahimi, A.; Taghavi, M. Energy, exergy and pinch analyses of a novel energy storage structure using post-combustion CO2 separation unit, dual pressure Linde-Hampson liquefaction system, two-stage organic Rankine cycle and geothermal energy. Energy 2021, 1, 121051. [Google Scholar] [CrossRef]
- Ebrahimi-Moghadam, A.; Moghadam, A.J.; Farzaneh-Gord, M. Comprehensive techno-economic and environmental sensitivity analysis and multi-objective optimization of a novel heat and power system for natural gas city gate stations. J. Clean. Prod. 2020, 262, 121261. [Google Scholar] [CrossRef]
- Ebrahimi-Moghadam, A.; Farzaneh-Gord, M.; Moghadam, A.J.; Abu-Hamdeh, N.H.; Lasemi, M.A.; Arabkoohsar, A.; Alimoradi, A. Design and multi-criteria optimisation of a trigeneration district energy system based on gas turbine, Kalina, and ejector cycles: Exergoeconomic and exergoenvironmental evaluation. Energy Convers. Manag. 2021, 227, 113581. [Google Scholar] [CrossRef]
- Spiegel, C. PEM Fuel Cell Modeling and Simulation Using Matlab; Elsevier Science: Burlington, UK, 2011. [Google Scholar]
- Ebrahimi, A.; Ghorbani, B.; Ziabasharhagh, M. Introducing a novel integrated cogeneration system of power and cooling using stored liquefied natural gas as a cryogenic energy storage system. Energy 2020, 206, 117982. [Google Scholar] [CrossRef]
- Larminie, J.; Dicks, A.; McDonald, M.S. Fuel Cell Systems Explained; J. Wiley: Chichester, UK, 2003. [Google Scholar]
- Duan, L.; Lu, H.; Yuan, M.; Lv, Z. Optimization and part-load performance analysis of MCFC/ST hybrid power system. Energy 2018, 152, 682–693. [Google Scholar] [CrossRef]
- Duan, L.; Yue, L.; Qu, W.; Yang, Y. Study on CO2 capture from molten carbonate fuel cell hybrid system integrated with oxygen ion transfer membrane. Energy 2015, 93, 20–30. [Google Scholar] [CrossRef]
- Hongliang, H.; Zhang, H.; Weng, S.; Su, M. Dynamic numerical simulation of a molten carbonate fuel cell. J. Power Sources 2006, 161, 849–855. [Google Scholar] [CrossRef]
- Kotas, T.J. The Exergy Method of Thermal Plant Analysis; Elsevier: London, UK, 2013. [Google Scholar]
- Mohammadi, A.; Ahmadi, M.H.; Bidi, M.; Ghazvini, M.; Ming, T. Exergy and economic analyses of replacing feedwater heaters in a Rankine cycle with parabolic trough collectors. Energy Rep. 2018, 4, 243–251. [Google Scholar] [CrossRef]
- Parikhani, T.; Ghaebi, H.; Rostamzadeh, H. A novel geothermal combined cooling and power cycle based on the absorption power cycle: Energy, exergy and exergoeconomic analysis. Energy 2018, 153, 265–277. [Google Scholar] [CrossRef]
- Ghaebi, H.; Parikhani, T.; Rostamzadeh, H. A novel trigeneration system using geothermal heat source and liquefied natural gas cold energy recovery: Energy, exergy and exergoeconomic analysis. Renew. Energy 2018, 119, 513–527. [Google Scholar] [CrossRef]
- Ghaebi, H.; Parikhani, T.; Rostamzadeh, H. Energy, exergy and thermoeconomic analysis of a novel combined cooling and power system using low-temperature heat source and LNG cold energy recovery. Energy Convers. Manag. 2017, 150, 678–692. [Google Scholar] [CrossRef]
- Mohammed, H.; Al-Othman, A.; Nancarrow, P.; Tawalbeh, M.; Assad, M.E.H. Direct hydrocarbon fuel cells: A promising technology for improving energy efficiency. Energy 2019, 172, 207–219. [Google Scholar] [CrossRef]
- Sadaghiani, M.S.; Mehrpooya, M.; Ansarinasab, H. Process development and exergy cost sensitivity analysis of a novel hydrogen liquefaction process. Int. J. Hydrogen Energy 2017, 42, 29797–29819. [Google Scholar] [CrossRef]
- Hosseinpour, S.; Aghbashlo, M.; Tabatabaei, M.; Younesi, H.; Mehrpooya, M.; Ramakrishna, S. Multi-objective exergy-based optimization of a continuous photobioreactor applied to produce hydrogen using a novel combination of soft computing techniques. Int. J. Hydrogen Energy 2017, 42, 8518–8529. [Google Scholar] [CrossRef]
- Marefati, M.; Mehrpooya, M.; Mousavi, S.A. Introducing an integrated SOFC, linear Fresnel solar field, Stirling engine and steam turbine combined cooling, heating and power process. Int. J. Hydrogen Energy 2019, 44, 30256–30279. [Google Scholar] [CrossRef]
- Pourfayaz, F.; Imani, M.; Mehrpooya, M.; Shirmohammadi, R. Process development and exergy analysis of a novel hybrid fuel cell-absorption refrigeration system utilizing nanofluid as the absorbent liquid. Int. J. Refrig. 2019, 97, 31–41. [Google Scholar] [CrossRef]










| Stream | Temperature (°C) | Pressure (kPa) | Molar Flow (kmol/h) | Molar Enthalpy (kJ/kmol) | Molar Entropy (kJ/kmol. °C) |
|---|---|---|---|---|---|
| A1 | 42.73 | 210.00 | 12,017.56 | −388,388.90 | 169.63 |
| A2 | 281.61 | 1970.00 | 12,017.56 | −378,527.46 | 174.30 |
| A3 | 28.88 | 1970.00 | 12,017.56 | −390,828.72 | 144.16 |
| A4 | 28.88 | 1970.00 | 313.14 | −286,813.78 | 55.43 |
| A5 | 28.88 | 1970.00 | 11,704.42 | −393,611.49 | 146.53 |
| A6 | 19.73 | 1970.00 | 14,714.00 | −392,930.75 | 145.10 |
| A7 | 82.41 | 3900.00 | 14,714.00 | −390,840.74 | 146.59 |
| A8 | 32.00 | 3900.00 | 14,714.00 | −393,375.22 | 138.89 |
| A9 | 32.00 | 3900.00 | 14,714.00 | −393,375.22 | 138.89 |
| A10 | 32.00 | 3900.00 | 0.00 | −287,348.87 | 56.76 |
| A11 | 30.00 | 100.00 | 95,982.91 | −285,832.16 | 55.00 |
| A12 | 27.32 | 3900.00 | 24,008.48 | −390,387.72 | 138.07 |
| A13 | 118.32 | 10,000.00 | 24,008.48 | −387,688.10 | 139.82 |
| A14 | 35.00 | 10,000.00 | 24,008.48 | −397,444.87 | 110.76 |
| A15 | 33.00 | 10,000.00 | 24,008.48 | −397,858.95 | 109.41 |
| A16 | 3.32 | 3900.00 | 24,008.48 | −397,858.95 | 111.32 |
| A17 | 25.00 | 100.00 | 95,982.91 | −286,220.69 | 53.70 |
| A18 | 30.00 | 100.00 | 602,898.75 | −285,832.16 | 55.00 |
| A19 | 3.32 | 3900.00 | 9288.61 | −386,666.14 | 133.00 |
| A20 | 20.00 | 3900.00 | 9288.61 | −385,630.58 | 136.64 |
| A21 | 3.32 | 3900.00 | 14,719.87 | −404,921.90 | 97.64 |
| A22 | −19.77 | 1970.00 | 14,719.87 | −404,921.90 | 98.45 |
| A23 | −19.77 | 1970.00 | 11,710.08 | −408,656.72 | 88.17 |
| A24 | −19.77 | 1970.00 | 3009.79 | −390,390.94 | 138.44 |
| A25 | −17.52 | 1970.00 | 3009.79 | −390,283.73 | 138.87 |
| A26 | 25.00 | 101.00 | 2960.00 | −286,355.93 | 53.30 |
| A27 | 25.01 | 250.00 | 2960.00 | −286,352.60 | 53.30 |
| A28 | 186.85 | 250.00 | 2960.00 | −236,409.66 | 180.79 |
| A29 | 25.00 | 250.00 | 915.20 | −72,323.31 | 176.10 |
| A30 | 145.36 | 250.00 | 3875.20 | −197,657.64 | 184.79 |
| A31 | 298.00 | 250.00 | 3875.20 | −191,866.78 | 196.56 |
| A32 | 550.00 | 238.86 | 4107.87 | −165,674.83 | 208.40 |
| A33 | 420.16 | 250.00 | 4107.87 | −171,137.70 | 200.81 |
| A34 | 661.63 | 250.00 | 0.00 | −37,096.93 | 275.99 |
| A35 | 661.63 | 250.00 | 24,068.18 | −37,097.14 | 275.99 |
| A37 | 667.89 | 250.00 | 0.00 | −31,504.55 | 191.26 |
| A39 | 25.00 | 101.40 | 19,900.00 | −6.81 | 151.69 |
| A40 | 133.10 | 250.00 | 19,900.00 | 3180.72 | 153.30 |
| A42 | 650.60 | 250.00 | 0.00 | −30,992.08 | 190.53 |
| A44 | 650.00 | 250.00 | 19,458.98 | −10,217.62 | 293.08 |
| A47 | 650.23 | 250.00 | 22,462.82 | −31,313.37 | 188.33 |
| A48 | 461.39 | 75.00 | 22,462.82 | −37,726.61 | 190.59 |
| A49 | 170.90 | 75.00 | 22,462.82 | −47,021.89 | 174.53 |
| A50 | 92.22 | 75.00 | 22,462.82 | −49,445.03 | 168.52 |
| A51 | 50.00 | 1000.00 | 5555.34 | −284,341.99 | 59.72 |
| A52 | 169.80 | 1000.00 | 5555.34 | −274,544.09 | 85.46 |
| A53 | 182.70 | 1000.00 | 5555.34 | −236,958.95 | 168.36 |
| A54 | 169.80 | 1000.00 | 5555.34 | −274,544.09 | 85.46 |
| A55 | 25.00 | 100.00 | 602,898.75 | −286,220.69 | 53.70 |
| Parameter | Value |
|---|---|
| Current density A.cm−2 | 0.2000 |
| Fuel utilization | 0.6800 |
| Cell voltage (V) | 0.7917 |
| Total power produced (MW) | 102.6 |
| Effective area per cell (m2) | 0.7500 |
| Cell number | 88,159 |
| Fuel cell operating temperature (°C) | 650.0 |
| Fuel cell operating pressure (bar) | 2.500 |
| Fuel flow rate (kmol/h) | 915.2 |
| Ambient temperature fuel cell (°C) | 25.00 |
| Ambient pressure fuel cell (bar) | 1.000 |
| LHV of fuel (kJ/kg) | 46,837 |
| Inverter efficiency | 0.98 |
| Parameters | Value |
|---|---|
| Refrigeration load (MW) | 49.55 |
| Refrigeration energy (MW) | 26.54 |
| Total cooling duty (MW) | 116.4 |
| Refrigeration cooling duty (MW) | 75.42 |
| Compression cooling duty (MW) | 41.06 |
| COP | 1.866 |
| Power produced (MW) | 77.08 |
| Power consumption (MW) | 142.6 |
| Net power output (MW) | 65.52 |
| MCFC cycle efficiency (HHV Base) | |
| MCFC cycle efficiency (LHV Base) | |
| Electrical efficiency (HHV Base) | |
| Electrical efficiency(LHV Base) | |
| Net overall thermal efficiency (HHV Base) | |
| Net overall thermal efficiency (LHV Base) | |
| Overall thermal efficiency (HHV Base) | |
| Overall thermal efficiency (LHV Base) |
| Stream | Physical Exergy (kW) | Chemical Exergy (kW) | Total Exergy (kW) | Stream | Physical Exergy (kW) | Chemical Exergy (kW) | Total Exergy (kW) |
|---|---|---|---|---|---|---|---|
| A1 | 6045.04 | 65,700.40 | 71,745.43 | A29 | 567.63 | 205,008.79 | 205,576.42 |
| A2 | 34,312.96 | 65,700.40 | 100,013.36 | A30 | 8760.19 | 214,618.18 | 223,378.36 |
| A3 | 23,252.71 | 65,700.40 | 88,953.11 | A31 | 11,215.69 | 214,618.18 | 225,833.86 |
| A4 | 7.10 | 287.74 | 294.84 | A32 | 17,143.70 | 217,458.03 | 234,601.74 |
| A5 | 23,067.53 | 65,590.74 | 88,658.27 | A33 | 13,494.40 | 217,458.03 | 230,952.43 |
| A6 | 29,008.98 | 82,087.87 | 111,096.85 | A34 | 0.00 | 0.00 | 0.00 |
| A7 | 35,732.66 | 82,087.87 | 117,820.53 | A35 | 480,837.44 | 543,858.18 | 1,024,695.62 |
| A8 | 34,755.32 | 82,087.87 | 116,843.20 | A36 | 4,743,988.53 | 1,499,694.60 | 6,243,683.13 |
| A9 | 34,755.32 | 82,087.87 | 116,843.20 | A37 | 0.00 | 0.00 | 0.00 |
| A11 | 84.83 | 83,185.94 | 83,270.77 | A39 | 10.14 | 890.09 | 900.23 |
| A12 | 56,731.74 | 132,451.37 | 189,183.12 | A40 | 14,973.28 | 890.09 | 15,863.37 |
| A13 | 71,258.19 | 132,451.37 | 203,709.57 | A41 | 4,878,913.39 | 1,311,478.75 | 6,190,392.14 |
| A14 | 63,981.57 | 132,451.37 | 196,432.95 | A42 | 0.00 | 0.00 | 0.00 |
| A15 | 63,900.36 | 132,451.37 | 196,351.73 | A43 | 4,815,855.29 | 1,334,215.12 | 6,150,070.42 |
| A16 | 60,094.07 | 132,451.37 | 192,545.45 | A44 | 489,176.71 | 347,886.25 | 837,062.96 |
| A17 | 0.00 | 83,185.94 | 83,185.94 | A45 | 4,395,835.95 | 986,358.85 | 5,382,194.81 |
| A18 | 532.84 | 522,516.96 | 523,049.80 | A46 | 4,319,744.56 | 969,938.28 | 5,289,682.84 |
| A19 | 22,112.02 | 50,412.58 | 72,524.61 | A47 | 76,706.44 | 17,223.36 | 93,929.80 |
| A20 | 21,983.43 | 50,412.58 | 72,396.02 | A48 | 32,488.03 | 17,223.36 | 49,711.39 |
| A21 | 37,895.56 | 82,125.28 | 120,020.84 | A49 | 4373.94 | 17,223.36 | 21,597.30 |
| A22 | 36,914.12 | 82,125.28 | 119,039.40 | A50 | 424.45 | 17,223.36 | 17,647.81 |
| A23 | 30,795.33 | 65,627.51 | 96,422.84 | A51 | 155.39 | 18,070.33 | 18,225.73 |
| A24 | 6079.95 | 16,536.61 | 22,616.55 | A52 | 3428.85 | 18,070.33 | 21,499.19 |
| A25 | 6064.56 | 16,536.61 | 22,601.17 | A53 | 23,284.33 | 18,070.33 | 41,354.67 |
| A26 | 0.00 | 9628.25 | 9628.25 | A54 | 3428.85 | 18,070.33 | 21,499.19 |
| A27 | 2.92 | 9628.25 | 9631.17 | A55 | 0.00 | 522,512.25 | 522,512.25 |
| A28 | 9811.20 | 9628.25 | 19,439.44 |
| Components | Efficiency | |||
|---|---|---|---|---|
| HX1 | 201.0 | 200.1 | 0.891 | 0.9139 |
| HX2 | 726.2 | 719.4 | 6.739 | 0.8964 |
| HX3 | 291.5 | 291.3 | 0.225 | 0.9185 |
| HX4 | 109.6 | 108.3 | 1.251 | 0.9695 |
| HX5 | 457.9 | 456.7 | 1.193 | 0.8085 |
| HX6 | 71.2 | 62.95 | 8.258 | 0.8576 |
| HX7 | 39.8 | 39.14 | 0.676 | 0.9553 |
| T1 | 93.92 | 89.72 | 4.201 | 0.9050 |
| C1 | 18.52 | 15.86 | 2.656 | 0.8492 |
| C2 | 104.6 | 100.0 | 4.651 | 0.8587 |
| C3 | 119.6 | 117.8 | 1.818 | 0.7871 |
| C4 | 207.1 | 203.7 | 3.477 | 0.8069 |
| P1 | 9.630 | 9.631 | 0 | 0.9706 |
| MCFC | 246.8 | 208.0 | 38.768 | 0.8429 |
| Reformer | 237.3 | 234.6 | 2.749 | 0.9884 |
| V1 | 196.3 | 192.5 | 3.806 | 0.5317 |
| V2 | 120.0 | 119.0 | 0.9814 | 0.6743 |
| D1 | 21.49 | 21.49 | 0.00 | 1.0000 |
| D2 | 88.95 | 88.95 | 0.00 | 1.0000 |
| D3 | 116.8 | 116.8 | 0.00 | 1.0000 |
| D4 | 192.5 | 192.5 | 0.00 | 1.0000 |
| D5 | 119.0 | 119.0 | 0.00 | 1.0000 |
| Cycle | 383.1 | 280.3 | 102.7 | 0.7318 |
Publisher’s Note: MDPI stays neutral with regard to jurisdictional claims in published maps and institutional affiliations. |
© 2021 by the author. Licensee MDPI, Basel, Switzerland. This article is an open access article distributed under the terms and conditions of the Creative Commons Attribution (CC BY) license (https://creativecommons.org/licenses/by/4.0/).
Share and Cite
Ghorbani, B. Development of an Integrated Structure for the Tri-Generation of Power, Liquid Carbon Dioxide, and Medium Pressure Steam Using a Molten Carbonate Fuel Cell, a Dual Pressure Linde-Hampson Liquefaction Plant, and a Heat Recovery Steam Generator. Sustainability 2021, 13, 8347. https://doi.org/10.3390/su13158347
Ghorbani B. Development of an Integrated Structure for the Tri-Generation of Power, Liquid Carbon Dioxide, and Medium Pressure Steam Using a Molten Carbonate Fuel Cell, a Dual Pressure Linde-Hampson Liquefaction Plant, and a Heat Recovery Steam Generator. Sustainability. 2021; 13(15):8347. https://doi.org/10.3390/su13158347
Chicago/Turabian StyleGhorbani, Bahram. 2021. "Development of an Integrated Structure for the Tri-Generation of Power, Liquid Carbon Dioxide, and Medium Pressure Steam Using a Molten Carbonate Fuel Cell, a Dual Pressure Linde-Hampson Liquefaction Plant, and a Heat Recovery Steam Generator" Sustainability 13, no. 15: 8347. https://doi.org/10.3390/su13158347
APA StyleGhorbani, B. (2021). Development of an Integrated Structure for the Tri-Generation of Power, Liquid Carbon Dioxide, and Medium Pressure Steam Using a Molten Carbonate Fuel Cell, a Dual Pressure Linde-Hampson Liquefaction Plant, and a Heat Recovery Steam Generator. Sustainability, 13(15), 8347. https://doi.org/10.3390/su13158347

