Next Article in Journal
Enhanced Beacons Dynamic Transmission over TSCH
Previous Article in Journal
HP-LSTM: Hawkes Process–LSTM-Based Detection of DDoS Attack for In-Vehicle Network
 
 
Font Type:
Arial Georgia Verdana
Font Size:
Aa Aa Aa
Line Spacing:
Column Width:
Background:
Article

Data Collection in Areas without Infrastructure Using LoRa Technology and a Quadrotor

by
Josué I. Rojo-García
1,†,
Sergio A. Vera-Chavarría
1,†,
Yair Lozano-Hernández
2,*,†,
Victor G. Sánchez-Meza
3,†,
Jaime González-Sierra
2,† and
Luz N. Oliva-Moreno
2,†
1
División de Diseño Aeronáutico, Universidad Aeronáutica en Querétaro, Querétaro 76278, Mexico
2
Unidad Profesional Interdisciplinaria de Ingeniería Campus Hidalgo, Instituto Politécnico Nacional, Actopan 42162, Mexico
3
Unidad Profesional Interdisciplinaria en Ingeniería y Tecnologías Avanzadas, Instituto Politécnico Nacional, Ciudad de México 07340, Mexico
*
Author to whom correspondence should be addressed.
These authors contributed equally to this work.
Future Internet 2024, 16(6), 186; https://doi.org/10.3390/fi16060186
Submission received: 13 April 2024 / Revised: 9 May 2024 / Accepted: 21 May 2024 / Published: 24 May 2024

Abstract

The use of sensor networks in monitoring applications has increased; they are useful in security, environmental, and health applications, among others. These networks usually transmit data through short-range stations, which makes them attractive for incorporation into applications and devices for use in places without access to satellite or mobile signals, for example, forests, seas, and jungles. To this end, unmanned aerial vehicles (UAVs) have attractive characteristics for data collection and transmission in remote areas without infrastructure. Integrating systems based on wireless sensors and UAVs seems to be an economical and easy-to-use solution. However, the main difficulty is the amount of data sent, which affects the communication time and even the flight status of the UAV. Additionally, factors such as the UAV model and the hardware used for these tasks must be considered. Based on those difficulties mentioned, this paper proposes a system based on long-range (LoRa) technology. We present a low-cost wireless sensor network that is flexible, easy to deploy, and capable of collecting/sending data via LoRa transceivers. The readings obtained are packaged and sent to a UAV. The UAV performs predefined flights at a constant height of 30 m and with a direct line-of-sight (LoS) to the stations, during which it collects information from two data stations, concluding that it is possible to carry out a correct data transmission with a flight speed of 10 m/s and a transmission radius of 690 m for a group of three packages confirmed by 20 messages each. Thus, it is possible to collect data from routes of up to 8 km for each battery charge, considering the return of the UAV.

Graphical Abstract

1. Introduction

Recently, obtaining monitoring data in remote areas without infrastructure has become an exciting challenge [1]. Different cellular or satellite communications approaches have been considered to address this problem. However, these alternatives are complex and very expensive [2]. To overcome these drawbacks, systems based on UAVs and LoRa (UAV-LoRa) are being designed and tested; these have been proven to carry information from a remote station to a central station with minimum human intervention.
One of the most widespread applications in Internet of Things (IoT) environments is remote monitoring, in which all the data collected by a set of sensors distributed in a particular area are centralized and stored [2]. For this reason, various monitoring systems have been developed in applications such as meteorology [3], earthquakes [4], atmospheric pollution [5], and even rivers, lakes, and seas, among others [6].
LoRa communication makes it possible to transmit/collect data over a few kilometers, creating low-power wide-area networks (LPWANs) [7,8]. LPWANs are built to enable low-power wide-area connectivity at a low bit rate. Popular LPWAN communication systems include LoRa/LoRaWAN, Sigfox, NB-IoT, and Ingenu [9]. Thus, LoRa technology is attractive since it does not require previously established infrastructure, such as a ground base station or satellite connectivity. An example of an application is the monitoring of the seas using buoys, which must be anchored in a specific position, and using wireless communication systems that usually have a limited range of less than 100 m, hence the common use of satellite communications. In cases of short-range communications and data collection on land, a ship must reach the buoys and extract the data.
Compared to ground-based LoRa communication systems, UAV-LoRa-based networks have the advantage of direct LoS between UAVs [9]. For the former, the LOS depends on the area where the system is implemented as well as the equipment and instrumentation used for the UAV. For this work, we use a quadrotor capable of flying at a height of 30 m with a speed of 10 m/s, which moves in an area without obstacles. Furthermore, the use of UAVs makes it possible to monitor areas several kilometers wide, allowing their use in hard-to-reach areas with relative ease; this guarantees direct visibility between them and even with some ground-based LoRa stations, allowing users to exchange data over longer ranges than are possible with terrestrial communication [10].
The UAV acts as a LoRa gateway, and within it, the conversion of the LoRa protocol to Message Queue Telemetry Transport (MQTT) is carried out so that a web server can read the collected information [9,10]. Therefore, an essential factor to consider in the use of UAV-LoRa networks is the operation time of the UAVs, which, in the case of quadrotors, is tens of minutes, which complicates the data collection for long periods since they would require several landings and battery replacements.
In this sense, this work aims to study the behavior of a UAV-LoRa network. To do so, we propose, as an application case, the monitoring of variables related to water quality (temperature, turbidity, conductivity, and dissolved oxygen) through monitoring stations (emulating a buoy). Traditionally, buoys collect data from satellite transmitters using radio waves in the ultra-high-frequency (UHF) spectrum. This technology usually uses big and expensive antennas, increasing the prototype’s size and, therefore, manufacturing cost [11,12]. Instead of satellite transmitters, a quadrotor is used to carry out periodic flights and collect the information stored in the stations. Subsequently, the UAV goes to the ground station and uploads the information to the Internet. This is attractive for collecting information from various sensors placed in remote locations, enabled by the fact that the UAV-LoRa network operates at low power [13].
This work will show the methodology used to develop the collection system and the steps to replicate our results quickly, easily, and economically. Thus, the results shown serve as a basis for future developments and enrichment of the state-of-the-art. Additionally, this work shows experimental results focused on the following points:
  • Parameters that influence data collection when using a UAV as a LoRa gateway;
  • Effects of LoS on signal-to-noise ratio (SNR) and signal strength.
These results are relevant because they show the parameters present in the collection and transmission through UAV-LoRa systems and their effects, about which only a little information is usually found.

2. System Description

This article proposes a low-cost solution for the acquisition and transmission of water quality data through a system of monitoring stations and a UAV to access the data from the stations (see Figure 1). The UAV is used as a mobile data collector and network manager.
One of the critical characteristics of LoRa is its unique modulation, which allows its coexistence and operation with other RF technologies [14]. So, the use of this type of transmission is suitable for interactions with the UAV and its multiple modules, which usually use different types of UHF transmissions [15]. In addition, this article proposes the use of a UAV with a short-range transceiver so that, through periodic trips, the information sensed by the stations can be collected. In addition, the speed and altitude conditions of the UAV that are required for high-quality data transmission are shown.
It is essential to highlight that, in this proposal, we do not consider challenges such as optimal deployment, energy-efficient use, and movement restrictions of UAVs, which are areas of opportunity [16,17].
The operation of water quality monitoring stations is based on three stages: measurement of the desired variables, data processing, and data transmission. These tasks are carried out in three different Python programs: Sensors, File Manager, and Sender, respectively. For this work, the measurement of the water’s temperature, turbidity, conductivity, and dissolved oxygen variables are considered (see Figure 2). The UAV is responsible for collecting data from the stations that are located along its route, and then the system uploads the collected data to a cloud database. Successful communication between the stations and the UAV is achieved by synchronizing the REYAX RYLR896 transmitters.
Once the data recorded by the stations have been collected and the UAV trajectory has been completed, it is necessary to upload the data to a database for visualization in a web application. For this purpose, a connection is made to a Firebase database hosted on the Google service. This program generates a connection with the Firebase database and uploads the data collected from each station. This is performed when the UAV has an Internet connection.
Therefore, in this paper, we propose using a commercial UAV, a short-range transceiver, and a Raspberry Pi Zero card to collect information sensed by the stations. In addition, the experimental results show adequate transmission depending on the speed and height of the UAV, with which good-quality data transmission is guaranteed. It is essential to mention that there are some prototypes for buoys that take water quality and meteorological readings, such as [11,12,18,19], which motivates the development of this work and its possible application in similar prototypes. The works mentioned above have focused on remote communication between buoys and a ground station using different communication technologies, such as high-frequency radio signals, GSM, Zigbee, WiFi, and LoRa [2]. However, the range in which buoys can be located is limited by the coverage of communication technologies [20]. Therefore, this work aims to serve as a basis for the development of maritime applications in which buoys are used for monitoring oceanographic variables, the main areas of opportunity being as follows:
  • Expanding the positioning distance of buoys limited by wireless communication technologies.
  • Establishing communication protocols between buoys and a data collection system that guarantee the correct transmission of information.
  • Using a UAV and IoT technology to collect the information stored and packaged in the buoys during different intervals.
  • Delimiting the maximum distance of the buoys based on the flight path of the UAV and the performance of its flight autonomy.
  • Proposing an economical and easy-to-build alternative for measuring, storing, packaging, and sending information in areas without infrastructure.
  • Establishing a methodology for collecting and uploading data collected at monitoring stations using a UAV.

3. Configuration and Programming

In the state of Hidalgo, Mexico, we developed version 1 of the software for data collection and monitoring systems, which consists of five different programs in Python [21]. These programs were run independently in the operating system loaded in the Raspberry OS for each of the monitoring stations or for the UAV. The programs Receiver and Uploader, which belong to the data collection system (see Figure 3), were run in the Raspberry Pi OS installed in the Raspberry Pi Zero. The monitoring system was divided into three different programs: Sensors, File Manager, and Sender (see Figure 2). These programs were run simultaneously on different consoles within the operating system Ubuntu, which was installed in a Raspberry Pi 4. The algorithm for each of these programs is explained below.
The sensor program is responsible for identifying the file in which the sensor readings can be recorded. Once it accesses that package, it performs the measurements with the sensors and writes the data in the corresponding file. Thus, a package is generated with all the data obtained during the indicated time interval, taking care to have a low bit rate and stable connectivity [22]. The size of each package depends on the frequency of the sensor’s measurements (e.g., 30 s, 1 min) and the time frame for each of the packages (e.g., 20 min, 1 h, 2 h), so the file size can be around 500 bytes to 2500 bytes. This process of these tasks is described in Algorithm 1.
Algorithm 1 Sensor reading
  1:
Define Libraries
  2:
Define Variables
  3:
Define PERIOD, Package creation interval
  4:
while True do
  5:
      if Time Minutes % PERIOD == 0 then
  6:
            Open file .log
  7:
            Get package name with status WRITING
  8:
      end if
  9:
      if fileName is defined then
10:
            Open package file
11:
            while Time Minutes % PERIOD != 0 do
12:
                  Read Temperature
13:
                  Read Turbidity
14:
                  Read Conductivity
15:
                  Read Dissolved oxygen
16:
                  Write sensors data in package file
17:
            end while
18:
      end if
19:
end while
A LoRa communication system generally consists of LoRa nodes and a gateway, which is essential for interacting with the environment and transferring data to the network server for analysis [23]. However, a data processing stage must be created focused on storing data in packages created at specific time intervals in order to generate a tracking history. In addition, a control mechanism should also be implemented to indicate which program can access such packages.
The second algorithm is the main program of the monitoring system. The file manager is responsible for creating files that the sensor subsystem will use. These files are used to record the measurements made by the sensors. Subsequently, a data package is created periodically as well as a history file, with all the created packages files information that contains the name, file location, date and time of creation, and their current status. The status is used to manage the access to the packages, so each of the system’s programs can access the status and know if the packages are being written, are ready to be sent, or have been transmitted to the UAV. This is described in Algorithm 2. It is important to mention that the algorithm is constantly requesting and confirming the reception of the information, as is shown in Algorithms 3 and 4; therefore, in case of a momentary loss of connection, the transmission will continue from the point at which it was interrupted.
Algorithm 2 File manager
  1:
Define Libraries
  2:
Define Variables
  3:
Trigger Directories and files
  4:
Define PERIOD, Package creation interval
  5:
while True do
  6:
    Open file .log
  7:
    Get last recorded file position
  8:
    Difine LastFileName with last recorded file name
  9:
    if Time Minutes%PERIOD == 0 then
10:
         Define FileName with gmtime
11:
    else
12:
         Define FileName as LastFileName
13:
    end if
14:
    if FileName != LastFileName then
15:
         Set last file status as READY
16:
         Write package status in .log file
17:
         Write new package name (FileName) in the .log file
18:
         Generate new package file
19:
    end if
20:
end while
Communication between the monitoring station and the reception system is an essential factor, so it is necessary to implement a sequence to request that the stations send the data packages that have been collected over a given time interval (the frequency with which the UAV performs the route). The amount of packages to be sent in each UAV trajectory is based on the time frame that allows connection between the reception and transmission devices, and the average required time to transmit each of the packages. During the recollection tests, three packages were received from each buoy. In addition, the receiver must be able to identify the device that sends the information, and thus store it in the section dedicated to that station (see Algorithm 3).
At this stage, the objective is to cover four main conditions, which are to evaluate the relationship between the power of a signal and the power of the SNR, where a value greater than 0 indicates that the received signal operates above the noise level [24]. The received signal strength indicator (RSSI) transmits a message to the UAV when the signal quality is in an appropriate range, transmits the data packages in the "READY" state, and sends a message to the transceiver when the transmission is complete. For this reason, the Algorithm 3 was designed to send the data stored locally in the station to the UAV receiver, covering the established requirements. Wireless communication uses REYAX RYLR896 model transceivers, which use a LoRa communication protocol.
Therefore, Algorithm 4 is designed to perform six tasks: configure the transceivers to work on the same network; request and identify the station from which the data are transmitted; receive the data sent by the station; locally store the data collected by each station; classify the information into directories for each of the stations; and generate a file with a record of the packages received, as well as their status.
Algorithm 3 Sender
  1:
Define Libraries
  2:
Define Variables
  3:
Define Transceiver configuration
  4:
while True do
  5:
     while not connectedToDrone do
  6:
          Receive Buffer data in rcv
  7:
          if rcv in good quality range then
  8:
               Send CONTACT message
  9:
          end if
10:
          if START in rcv then
11:
               connectedToDrone = True
12:
          end if
13:
     end while
14:
     while connectedToDrone do
15:
          Open .log file
16:
          Search Package with READY status
17:
          if There are no packages to send then
18:
               while No confirmation received do
19:
                     Send END TRANSMISSION message
20:
               end while
21:
               connectedToDrone = False
22:
          end if
23:
          if Package status as READY then
24:
               Get Package name
25:
               Open Package File
26:
               while No confirmation received do
27:
                     Send Message with package name
28:
               end while
29:
               for Data in package file do
30:
                     while No confirmation received do
31:
                          Send message with data record
32:
                     end while
33:
               end for
34:
               while No confirmation received do
35:
                     Send End of package message
36:
               end while
37:
               To update Package status in .log file
38:
          end if
39:
     end while
40:
end while
It is important to mention that a stage was added to validate each of the messages received during transmission, to collect all the data in the correct format, and to reduce the loss of information [25,26]. For this, regular expressions corroborate the package name, data, and control messages. At the end of the routine, it must be decided whether it is possible to proceed to the next reception phase or whether a request is sent to the sender device to retransmit the last message until it is validated as a valid message format.
When the process of collecting the data from the stations and the trajectory of the UAV has finished, it is necessary to upload the information to a database in order to be able to visualize it in a web application. For this purpose, a connection is made to a database hosted on Google’s Firebase service. This program is based on generating a connection with the Firebase database and uploading the data collected by each of the stations, which is performed when the data collection system has an Internet connection. Algorithm 5 describes the logic used to satisfy the abovementioned requirements.
Algorithm 4 Receiver
  1:
Define Libraries
  2:
Define Variables
  3:
Define Transceiver configuration
  4:
for Each of the buoys do
  5:
    while Not connectedToBuoy do
  6:
        Send HELLO message
  7:
         Receive Buffer data in rcv
  8:
         if rcv with valid format then
  9:
              Send Confirmation message
10:
         end if
11:
    end while
12:
    while Invalid Package Name do
13:
         Receive Buffer data in rcv
14:
         if rcv with valid Package Name format then
15:
              Send Confirmation message
16:
         end if
17:
    end while
18:
    while Receive Package Data do
19:
         Identify Transmitting Buoy ID
20:
         Generate Data Package to store information
21:
         while receive data do
22:
              Receive Buffer data in rcv
23:
              if rcv with valid Data Record format then
24:
                   Send Confirmation message
25:
              end if
26:
              if End of package in rcv then
27:
                   Send Confirmation message
28:
                   End up Data reception cycle
29:
              end if
30:
         end while
31:
         Close data package file
32:
         to register data package in .log file
33:
    end while
34:
end for
Algorithm 5 Uploader
  1:
Define Libraries
  2:
Define Variables
  3:
Define Database credential configuration
  4:
Establish Database connection
  5:
while True do
  6:
      Define buoy id
  7:
      Define .log file directory
  8:
      Get Log of packages received
  9:
      Get Package position with READY status
10:
      if Status == ”READY” then
11:
            Define Data package directory
12:
            Open Data file
13:
            Read File data
14:
            Define Variables to classify information
15:
            Get File data
16:
            Upload Data to database
17:
      end if
18:
      Define package status to “DONE”
19:
end while
Finally, the algorithms described above were developed in .Py codes; the location of the files is indicated in Table 1.

4. Instrumentation and Construction

The selection of sensors for the water monitoring system was a critical process, as these variables—temperature, turbidity, conductivity, and dissolved oxygen—are the backbone of its operation. The choice of these sensors was meticulously balanced between their cost and the required measurement quality, ensuring optimal performance. The specific sensors chosen are detailed in Table 2.
The UAV used DJI Mavic Air 2 (see Figure 4a). This model was selected for its exceptional energy autonomy, compact dimensions, and impressive navigation capacity, including high distance and travel speed accuracy. It can cover flights of up to 8 km (without considering the return) and can support an additional weight of 200 g (components required for data collection).

4.1. Construction

Concerning the construction of the prototype, this work does not address the design and structural assembly of the monitoring station or the aircraft; it only focuses on the interconnection of the devices to carry out the data collection and transmission process, which is achieved by flying the UAV at a height of 30 m and a radius of less than 690 m from direct LoS to the custer (monitoring station) [27]. To do this, we divided the system into two modules: the first focuses on assembling devices in the stations, while the second focuses on connecting components required for data collection with the UAV.
The construction process of the stations is as follows:
  • A container was selected to place the sensors, ensuring that the electronics were kept isolated from water.
  • The conductivity and dissolved oxygen sensors were calibrated, as indicated in the product specification manuals.
  • The sensors were installed to be in direct contact with the water.
  • The additional components (Raspberry Pi 4, transmission module, and battery) were placed, taking care that they were kept isolated from water.
  • The corresponding connection was made on the embedded board of the communication buses with their respective modules and sensors. The dissolved oxygen, conductivity, and turbidity sensors require an ADC converter and a logic converter to connect with the Raspberry Pi 4 through I2C protocol; the temperature sensor requires one-wire communication and the data transfer with the transceiver is performed with the serial protocol (see Figure 5b).
Similarly, the devices were assembled and connected to the UAV for data collection.
  • The devices shown in Figure 4b were placed on top of the UAV structure.
  • The required connections were made between the embedded board, the communication buses, and the modules (see Figure 4b).
  • The required connection was made to power the embedded board with the battery through the L7805 regulator.
It is worth mentioning that the data collection system used is independent of the UAV navigation system; that is, the manufacturing electronics of the UAV are not modified. The collection system continually waits for a signal indicating the information’s feasibility. Finally, the assembled systems are shown in Figure 5a,b.
Note: It is important to mention that monitoring stations are mainly used to validate measurement, packaging, and data transmission, and only the sensors are immersed in water. This system could be improved with future implementation on a real buoy.

4.2. System Operation

The system’s operation is divided into two modules: the monitoring station and the reception system mounted in the UAV. The station’s operation mainly focuses on programming the embedded card, since the program is dedicated to carrying out the process of reading, packaging, and transmitting data autonomously. The steps of the station’s operation are as follows:
  • Generation and loading of the program.
  • Battery connection for independent power.
  • Verification of communication between the card, sensors, and transmission module.
  • Positioning of the sensors on the surface to be monitored.
  • Waiting for the UAV to enter the transmission range with the station.
The operation of the reception system is similar to that of the monitoring station since the reception, storage, and uploading of the data are carried out automatically using the Raspberry Pi Zero programming code. However, the navigation of the UAV must be carried out through remote control in a conventional mode.
  • Program generation and programming.
  • Battery connection.
  • Verification of communication between the card and the transmission module.
  • Start of the UAV flight.
  • Bringing the UAV closer to the monitoring station (at least 400 m) from which the information is to be collected.
  • Finishing the UAV flight and uploading the collected data. The ground station is required to have Internet access for automatic synchronization. Otherwise, it can be performed manually.

5. Validation and Results

The verification of the transmission range of the transceivers was carried out through tests that consisted of sending a packet with data from the sensors installed in the monitoring stations to receive them with the UAV. These tests were carried out while maintaining a height of 30 m and a constant flight speed of the UAV even during data transmission (see the link https://youtu.be/6i5RmCsChBw (accessed on 20 May 2024)). It is important to highlight that the results shown in the video prioritize the flight demonstration of the UAV and the programs that are executed in each stage, as well as their results, remembering that the monitoring stations are only responsible for emulating the buoy measurements, which is why they are not shown in detail in the video.
Table 3 shows the results obtained from these tests, carried out with LoS transmission, the time it took to receive the package, and the quality parameters with which the message was received (dBm and SNR). It is important to mention that the dBm and SNR values in the table are the average of the signal quality values of the 20 messages that make up the package. Thus, with the information in Table 3, an interpolation of the data was performed, obtaining the results shown in Figure 6.
In future work, we intend to compare the transmission results considering two scenarios: in the first, by collecting the data with the UAV at a constant speed (without stopping over the monitoring station). In contrast, in the second, the UAV would be kept hovering over the monitoring station until the information was collected.
Eventually, the speed of the UAV was limited in terms of data transmission time and transmission range; for this reason, several tests were carried out with the system. The station sent three data packages, which were collected at different speeds from the UAV. From the above, Table 3 was constructed, with which it can be determined that at a flight speed of 10 m/s, a transmission diameter of 690 m is required to transmit the complete data package. However, at a transmission distance of 700 m, the dBm and SNR values tend to interrupt data communication; comparatively, with a flight speed of 7 m/s, a transmission diameter of 470 m is required.
Furthermore, the range distance is an essential parameter in collecting information from the stations since it determines the distance that can be traveled in a flight to collect information from a certain number of stations. Therefore, tests were carried out at different speeds to evaluate the battery’s performance considering the weight added by the instrumentation placed for the reception and storage of data; the results are shown in Table 4.
With the data shown in Table 5, it was verified that the transmission range with the transceivers can be greater than 800 m; however, as the distance increases, the signal quality is affected. The signal intensity (dBm) decreases as the UAV moves further away, indicating that signal intensity is lost (see Figure 7). On the other hand, as the UAV moves away from the transmitting device, the relationship between the amount of noise and the signal (SNR) decreases, even reaching negative values, which means that the signal contains mainly noise and not the original message [28] (see Figure 8). From a 500 m LoS between the UAV and the monitoring stations, the SNR presents negative values, indicating that there is a greater presence of noise in the signal. Therefore, the routine in charge of verifying the integrity of the data requests that more shipments be made. Additionally, the subsystems are subject to various disturbances that affect signal quality. Therefore, the transmission time loses its linear trend (see Figure 9).
During the return stage, a flight speed of 12 m/s was considered. This is because data do not have to be collected anymore, and it is the maximum speed at which the UAV can fly in normal flight mode and consumes 29% of battery when traveling a distance of 4 km. This is favorable since, in this way, the battery charge is maintained at approximately 30% to guarantee the completion of the route and to be able to upload the data to the server using Ethernet communication.
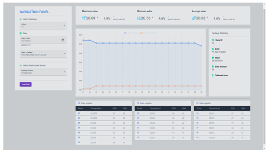
The main reason for uploading the data to a server is to graphically visualize the information collected by the monitoring devices and compare the data between the different registers and the multiple buoys. The web application shown in Figure 10 allows us to identify the minimum, maximum, and average values for each of the parameters measured by the sensors and compare them with data recorded previously.
In order to compare our results with traditionally used methods, simulations were carried out using Radio Mobile and Google Earth software. In these simulations, two monitoring stations ( B _ 1 and B _ 2 ) were placed at the coordinates 19°31′49.52″ N, 96°16′31.53″ W and 19°28′0.56″ N, 96°15′15.74″ W (see Figure 11); both stations are 0.5 m above sea level. The location of the stations was chosen based on the work area obtained experimentally with our UAV-LoRa system (see Figure 11d). Thus, three comparison cases were proposed that consider the technical specifications of the transceivers used in the UAV-LoRa system and a data network topology (star, master/slave). These cases are described below:
  • Case 1: one gateway located at coordinates 9°28′53.68″ N, 96°18′51.94″ W at 30 m height.
  • Case 2: one gateway located at coordinates 9°28′53.68″ N, 96°18′51.94″ W at 80 m height.
  • Case 3: two gateways located at coordinates 19°27′37.72″ N, 96°18′17.09″ W and 19°31′21″ N, 96°19′28.3″ W, both at 40 m height.
The results in Figure 11 show that when using the same technology and maintaining fixed gateways, an antenna of at least 80 m (case 2) or at least two antennas of 40 m (one inside the sea) will be required to collect data from the stations B _ 1 and B _ 2 . Compared to our proposal, the simulated cases involve additional costs to install the gateways. Additionally, our system can be moved to different areas more easily.

6. Conclusions

The proposal shown in this work has, as its primary foundation, the use of a UAV-LoRa network, which has, as its main advantage, a direct LoS between the monitoring station and the UAV (which flies at 30 m high) used to collect information. This guarantees direct visibility between the UAV and the LoRa stations (monitoring stations), allowing data transmission/collection at a distance of up to 690 m in a direct LoS.
The instrumentation selected for water quality monitoring meets the sampling time and quality expectations for our implementation; however, in future implementation, the replacement of the sensors should be considered based on the requirements of the final application.
During the test, it was identified that the transmission distance is significantly reduced due to environmental conditions and differs from the transceiver’s communication range specification. Despite the above, the developed system allows the transfer of information at different speeds, protecting the integrity of the data through regular expressions, and allows the UAV to start the collection of packages again in case corruption is detected in the information.
In addition, the algorithms responsible for sensor reading, management, packaging, and data transmission worked correctly. The developed proposal has the advantage of energy savings since it is not required to send information constantly, and the sending of information occurs only when it is detected that the UAV is within a range of at least 400 m. Thus, the data transmission diameter analysis shown in this work is relevant for the development of future applications in which it is required to consider the influence of speed and height on the interruption of communication or alteration during data transmission.
The flight autonomy obtained in this work is 8 km, considering its return. However, it can achieve greater autonomy by replacing the rotary-wing UAV with a fixed-wing one, since the latter performs more efficiently for long-distance flights [29].
Thus, this article provides relevant results regarding the parameters present in collection and transmission through UAV-LoRa systems and their effects. As a result, we contribute to the state-of-the-art and describe in detail a proposed methodology to develop the collection system and the steps to follow to replicate our results.
In future work, it is proposed that the work developed for use in buoys for monitoring oceanographic variables be implemented and scaled to collect data with a tilt-wing hybrid UAV to achieve more outstanding performance in terms of distance and energy autonomy. Additionally, problems related to the evaluation of the Doppler effect and its effects on the speed of UAVs could be addressed. Also, it is interesting to analyze the behavior of different mobile gateways (marine vehicles or other types of UAVs).
Thus, the results shown serve as a basis for the development of future work focused on the generation and implementation of solution proposals focused on UAV-LoRa systems, for example, optimal trajectory planning for UAVs in data collection tasks with sensor nodes [30,31,32], energy minimization of UAV-LoRa systems [33,34], and protocols for efficient data transmission in networks [35]. Addressing the problems above requires the construction and instrumentation of a UAV-LoRa system and knowledge of the parameters that influence data collection (effects of LoS on the signal-to-noise ratio (SNR) and signal intensity), which is addressed in this work.

Author Contributions

Conceptualization, Y.L.-H., J.I.R.-G. and S.A.V.-C.; methodology, Y.L.-H., J.G.-S. and L.N.O.-M.; software, J.I.R.-G. and S.A.V.-C.; validation, V.G.S.-M., J.I.R.-G. and S.A.V.-C.; formal analysis, J.G.-S. and L.N.O.-M.; investigation, J.I.R.-G., S.A.V.-C. and Y.L.-H.; resources, J.I.R.-G., S.A.V.-C. and L.N.O.-M.; data curation, Y.L.-H., V.G.S.-M. and J.G.-S.; writing—original draft preparation, J.I.R.-G., S.A.V.-C. and V.G.S.-M.; writing—review and editing, Y.L.-H., J.G.-S. and L.N.O.-M.; visualization, Y.L.-H.; supervision, Y.L.-H. and L.N.O.-M.; project administration, Y.L.-H. and J.G.-S.; funding acquisition, Y.L.-H., J.G.-S. and L.N.O.-M. All authors have read and agreed to the published version of the manuscript.

Funding

This work was supported by the Secretaría de Investigación y Posgrado del Instituto Politécnico Nacional (SIP-IPN) under grants 20241125, 20240039, 20240014, 20232823, and 20231287. Victor G. Sánchez-Meza is a Consejo Nacional de Ciencia y Tecnología (CONACYT) fellow (CVU 964590) and is thankful for the support received.

Data Availability Statement

The developed programs are available at the following link: https://data.mendeley.com/datasets/66dbfpxnwh/1 (accessed on 20 May 2024).

Conflicts of Interest

The authors declare no conflicts of interest.

Abbreviations

The following abbreviations are used in this manuscript:
ADCAnalog-to-digital converter
IoTInternet Of Things
LoRaLong range
LoSLine-of-sight
LPWANLow-power wide-area network
MQTTMessage Queue Telemetry Transport
OSOperating system
RSSIReceived signal strength indicator
SNRSignal-to-noise ratio
UAVUnmanned aerial vehicle
UAV-LoRaUAV and LoRa
UHFUltra-high frequency

References

  1. Zhang, Z.; Zhou, C.; Sheng, L.; Cao, S. Optimization schemes for UAV data collection with LoRa 2.4 GHz technology in remote areas without infrastructure. Drones 2022, 6, 173. [Google Scholar] [CrossRef]
  2. Arroyo, P.; Herrero, J.L.; Lozano, J.; Montero, P. Integrating LoRa-Based Communications into Unmanned Aerial Vehicles for Data Acquisition from Terrestrial Beacons. Electronics 2022, 11, 1865. [Google Scholar] [CrossRef]
  3. Shuman, C.A.; Steffen, K.; Box, J.E.; Stearns, C.R. A dozen years of temperature observations at the Summit: Central Greenland automatic weather stations 1987–99. J. Appl. Meteorol. 2001, 40, 741–752. [Google Scholar] [CrossRef]
  4. Ringler, A.T.; Steim, J.; Wilson, D.C.; Widmer-Schnidrig, R.; Anthony, R.E. Improvements in seismic resolution and current limitations in the Global Seismographic Network. Geophys. J. Int. 2020, 220, 508–521. [Google Scholar] [CrossRef]
  5. Kim, S.H.; Jeong, J.M.; Hwang, M.T.; Kang, C.S. Development of an IoT-based atmospheric environment monitoring system. In Proceedings of the 2017 International Conference on Information and Communication Technology Convergence (ICTC), Jeju, Republic of Korea, 18–20 October 2017; pp. 861–863. [Google Scholar] [CrossRef]
  6. Gasparin, F.; Greiner, E.; Lellouche, J.-M.; Legalloudec, O.; Garric, G.; Drillet, Y.; Bourdallé-Badie, R.; Traon, P.-Y.L.; Rémy, E.; Drévillon, M. A large-scale view of oceanic variability from 2007 to 2015 in the global high resolution monitoring and forecasting system at Mercator Ocean. J. Mar. Syst. 2018, 187, 260–276. [Google Scholar] [CrossRef]
  7. Raza, U.; Kulkarni, P.; Sooriyabandara, M. Low power wide area networks: An overview. IEEE Commun. Surv. Tutorials 2017, 19, 855–873. [Google Scholar] [CrossRef]
  8. Bor, M.; Roedig, U. LoRa transmission parameter selection. In Proceedings of the 2017 13th International Conference on Distributed Computing in Sensor Systems (DCOSS), Ottawa, ON, Canada, 5–7 June 2017; pp. 27–34. [Google Scholar] [CrossRef]
  9. Ghazali, M.H.M.; Teoh, K.; Rahiman, W. A systematic review of real-time deployments of UAV-based LoRa communication network. IEEE Access 2021, 9, 124817–124830. [Google Scholar] [CrossRef]
  10. Davoli, L.; Pagliari, E.; Ferrari, G. Hybrid LoRa-IEEE 802.11 s opportunistic mesh networking for flexible UAV swarming. Drones 2021, 5, 26. [Google Scholar] [CrossRef]
  11. Jackson, K.; Wilkinson, J.; Maksym, T.; Meldrum, D.; Beckers, J.; Haas, C.; Mackenzie, D. A novel and low-cost sea ice mass balance buoy. J. Atmos. Ocean. Technol. 2013, 30, 2676–2688. [Google Scholar] [CrossRef]
  12. Sendra, S.; Parra, L.; Lloret, J.; Jiménez, J.M. Oceanographic multisensor buoy based on low cost sensors for posidonia meadows monitoring in mediterranean sea. J. Sens. 2015, 2015, 920168. [Google Scholar] [CrossRef]
  13. Reddy, G.P.; Pavan Kumar, Y.V. Demystifying LoRa wireless technology for IoT applications: Concept to experiment. In Proceedings of the 2021 4th International Symposium on Advanced Electrical and Communication Technologies (ISAECT), Alkhobar, Saudi Arabia, 6–8 December 2021; pp. 1–6. [Google Scholar] [CrossRef]
  14. Chaparro, B.F.; Pérez, M.; Mendez, D. A Communication Framework for Image Transmission through LPWAN Technology. Electronics 2022, 11, 1764. [Google Scholar] [CrossRef]
  15. Trasviña-Moreno, C.A.; Blasco, R.; Marco, Á.; Casas, R.; Trasviña-Castro, A. Unmanned aerial vehicle based wireless sensor network for marine-coastal environment monitoring. Sensors 2017, 17, 460. [Google Scholar] [CrossRef] [PubMed]
  16. Mozaffari, M.; Saad, W.; Bennis, M.; Debbah, M. Unmanned aerial vehicle with underlaid device-to-device communications: Performance and tradeoffs. IEEE Trans. Wirel. Commun. 2016, 15, 3949–3963. [Google Scholar] [CrossRef]
  17. Goudarzi, S.; Kama, N.; Anisi, M.H.; Zeadally, S.; Mumtaz, S. Data collection using unmanned aerial vehicles for Internet of Things platforms. Comput. Electr. Eng. 2019, 75, 1–15. [Google Scholar] [CrossRef]
  18. Albaladejo, C.; Soto, F.; Torres, R.; Sánchez, P.; López, J.A. A low-cost sensor buoy system for monitoring shallow marine environments. Sensors 2012, 12, 9613–9634. [Google Scholar] [CrossRef] [PubMed]
  19. Rahmat, R.F.; Athmanathan; Syahputra, M.F.; Lydia, M.S. Real time monitoring system for water pollution in Lake Toba. In Proceedings of the 2016 International Conference on Informatics and Computing (ICIC), Mataram, Indonesia, 28–29 October 2016; pp. 383–388. [Google Scholar] [CrossRef]
  20. Morón-López, J.; Rodríguez-Sánchez, M.C.; Carreño, F.; Vaquero, J.; Pompa-Pernía, Á.G.; Mateos-Fernández, M.; Aguilar, J.A.P. Implementation of smart buoys and satellite-based systems for the remote monitoring of harmful algae bloom in inland waters. IEEE Sens. J. 2021, 21, 6990–6997. [Google Scholar] [CrossRef]
  21. Sánchez, V.; Lozano, Y. Data collection programs in infrastructure areas using Lora technology and a quadrotoror. Mendeley Data V1 2023. [Google Scholar] [CrossRef]
  22. Liu, J.; Wu, J.; Liu, M. UAV monitoring and forecasting model in intelligent traffic oriented applications. Comput. Commun. 2020, 153, 499–506. [Google Scholar] [CrossRef]
  23. Zhou, Q.; Zheng, K.; Hou, L.; Xing, J.; Xu, R. Design and implementation of open LoRa for IoT. IEEE Access 2019, 7, 100649–100657. [Google Scholar] [CrossRef]
  24. Carlsson, A.; Kuzminykh, I.; Franksson, R.; Liljegren, A. Measuring a LoRa network: Performance, possibilities and limitations. In Internet of Things, Smart Spaces, and Next Generation Networks and Systems; Galinina, O., Andreev, S., Balandin, S., Koucheryavy, Y., Eds.; NEW2AN ruSMART 2018; Lecture Notes in Computer Science; Springer: Cham, Switzerland, 2018; Volume 11118. [Google Scholar] [CrossRef]
  25. Song, Q.; Zeng, Y.; Xu, J.; Jin, S. A survey of prototype and experiment for UAV communications. Sci. China Inf. Sci. 2021, 64, 140301. [Google Scholar] [CrossRef]
  26. Moheddine, A.; Patrone, F.; Marchese, M. UAV and IoT integration: A flying gateway. In Proceedings of the 2019 26th IEEE International Conference on Electronics, Circuits and Systems (ICECS), Genoa, Italy, 27–29 November 2019; pp. 121–122. [Google Scholar] [CrossRef]
  27. Alemayehu, T.S.; Kim, J.H.; Yoon, W. Fault-Tolerant UAV Data Acquisition Schemes. Wirel. Pers. Commun. 2020, 114, 1669–1685. [Google Scholar] [CrossRef]
  28. Bor, M.; Vidler, J.; Roedig, U. LoRa for the Internet of Things; EWSN: Graz, Austria, 2016; pp. 361–366. [Google Scholar]
  29. Cerezo-Pacheco, A.D.; Pérez-Velasco, C.A.; Lozano-Hernández, Y.; Rodríguez-Cortés, H.; Sánchez-Meza, V.G. Integration of X-Plane and Matlab for modeling and simulation of a tiltrotor UAV. In Proceedings of the 2021 International Conference on Mechatronics, Electronics and Automotive Engineering (ICMEAE), Cuernavaca, Mexico, 19–22 November 2021; pp. 39–44. [Google Scholar] [CrossRef]
  30. Liang, H.; Gao, W.; Nguyen, J.H.; Orpilla, M.F.; Yu, W. Internet of Things data collection using unmanned aerial vehicles in infrastructure free environments. IEEE Access 2019, 8, 3932–3944. [Google Scholar] [CrossRef]
  31. Lin, J.; Yu, W.; Yang, X.; Yang, Q.; Fu, X.; Zhao, W. A novel dynamic en-route decision real-time route guidance scheme in intelligent transportation systems. In Proceedings of the 2015 IEEE 35th International Conference on Distributed Computing Systems, Columbus, OH, USA, 29 June–2 July 2015; pp. 61–72. [Google Scholar] [CrossRef]
  32. Zhang, L.; He, C.; Peng, Y.; Liu, Z.; Zhu, X. Multi-UAV Data Collection and Path Planning Method for Large-Scale Terminal Access. Sensors 2023, 23, 8601. [Google Scholar] [CrossRef] [PubMed]
  33. Zhan, C.; Zeng, Y.; Zhang, R. Energy-efficient data collection in UAV enabled wireless sensor network. IEEE Wirel. Commun. Lett. 2017, 7, 328–331. [Google Scholar] [CrossRef]
  34. Gutierrez, J.A.; Callaway, E.H.; Barrett, R.L. Low-Rate Wireless Personal Area Networks: Enabling Wireless Sensor Networks; IEEE 802.15.4; IEEE Standards Office: Piscataway, NJ, USA, 2003. [Google Scholar]
  35. Feng, T.; Xie, L.; Yao, J.; Xu, J. UAV-enabled data collection for wireless sensor networks with distributed beamforming. IEEE Trans. Wirel. Commun. 2021, 21, 1347–1361. [Google Scholar] [CrossRef]
Figure 1. Oceanographic data collection system by an unmanned aerial vehicle.
Figure 1. Oceanographic data collection system by an unmanned aerial vehicle.
Futureinternet 16 00186 g001
Figure 2. Monitoring system diagram.
Figure 2. Monitoring system diagram.
Futureinternet 16 00186 g002
Figure 3. UAV system diagram for data collection.
Figure 3. UAV system diagram for data collection.
Futureinternet 16 00186 g003
Figure 4. Mavic Air 2 with Raspberry Pi Zero and components. (a) Connection of the UAV and components. (b) Connection diagram of the UAV and components.
Figure 4. Mavic Air 2 with Raspberry Pi Zero and components. (a) Connection of the UAV and components. (b) Connection diagram of the UAV and components.
Futureinternet 16 00186 g004
Figure 5. Monitoring system prototype. (a) Monitoring system connection. (b) Monitoring system connection diagram.
Figure 5. Monitoring system prototype. (a) Monitoring system connection. (b) Monitoring system connection diagram.
Futureinternet 16 00186 g005
Figure 6. Data collection statistics with UAV.
Figure 6. Data collection statistics with UAV.
Futureinternet 16 00186 g006
Figure 7. Signal quality transmission (distance vs. RSSI).
Figure 7. Signal quality transmission (distance vs. RSSI).
Futureinternet 16 00186 g007
Figure 8. Signal quality transmission (distance vs SNR).
Figure 8. Signal quality transmission (distance vs SNR).
Futureinternet 16 00186 g008
Figure 9. Signal quality statistics.
Figure 9. Signal quality statistics.
Futureinternet 16 00186 g009
Figure 10. Visualization of data collected.
Figure 10. Visualization of data collected.
Futureinternet 16 00186 g010
Figure 11. Comparison between different topologies. (a) 1 gateway (30 m high) and 2 monitoring stations. (b) 1 gateway (80 m high) and 2 monitoring stations. (c) 2 gateways (40 m high) and 2 monitoring stations. (d) 1 gateway (UAV) and 2 monitoring stations.
Figure 11. Comparison between different topologies. (a) 1 gateway (30 m high) and 2 monitoring stations. (b) 1 gateway (80 m high) and 2 monitoring stations. (c) 2 gateways (40 m high) and 2 monitoring stations. (d) 1 gateway (UAV) and 2 monitoring stations.
Futureinternet 16 00186 g011
Table 1. Files summary.
Table 1. Files summary.
Design FilenameOpen Source LicenseLocation of the File
Sensor readingGNU Lesser General
Public License
(LGPL) 3.0
\doi: 10.17632/66dbfpxnwh.1
File manager
Sender
Receiver
Uploader
Table 2. Bill of materials.
Table 2. Bill of materials.
DesignatorComponentNumber
Raspberry
Pi 4
RPI4-MODBP
8GB
2
Raspberry
Pi Zero
RPI ZERO-
W-V2
1
Mavic
Air 2
Mavic Air
2
1
REYAX
RYLR896
REYAX
RYLR896
2
Temperature
Sensor
DS18B202
Turbidity
Sensor
SEN01892
Conductivity
Sensor
SEN04512
Dissolved
Oxygen
Sensor
SEN0237
-A
2
Logic
Converter
BSS1382
ADC
converter
ADS10152
L7805
regulator
L78051
LiPo
Battery
Turnigy
Nano-Tech
500 mAh
2S
1
Table 3. Data collection with UAV.
Table 3. Data collection with UAV.
Speed [m/s]Transmission
Diameter [m]
Transmission
Time [s]
Average Time
per Package [s]
53106220.66
64106521.66
74706521.66
85407123.66
95906421.33
106907023.33
Table 4. Flight performance in data collection.
Table 4. Flight performance in data collection.
Speed [m/s]Distance [km]Battery ConsumptionFlight Time [min]
52.740%9
73.640%8.5
9438%6.6
Table 5. Signal quality in message transmission test with different distances.
Table 5. Signal quality in message transmission test with different distances.
LoS [m]Transmission Time [s]dBmSNR
023−69.6039.35
5023−74.8536.95
10022−81.1530.9
20023−85.1017.65
30029−89.003.5
40028−93.101.25
50044−100.05−19.6
60035−103.0−32.7
70031−105.15−38.6
80038−105.6−41.9
Disclaimer/Publisher’s Note: The statements, opinions and data contained in all publications are solely those of the individual author(s) and contributor(s) and not of MDPI and/or the editor(s). MDPI and/or the editor(s) disclaim responsibility for any injury to people or property resulting from any ideas, methods, instructions or products referred to in the content.

Share and Cite

MDPI and ACS Style

Rojo-García, J.I.; Vera-Chavarría, S.A.; Lozano-Hernández, Y.; Sánchez-Meza, V.G.; González-Sierra, J.; Oliva-Moreno, L.N. Data Collection in Areas without Infrastructure Using LoRa Technology and a Quadrotor. Future Internet 2024, 16, 186. https://doi.org/10.3390/fi16060186

AMA Style

Rojo-García JI, Vera-Chavarría SA, Lozano-Hernández Y, Sánchez-Meza VG, González-Sierra J, Oliva-Moreno LN. Data Collection in Areas without Infrastructure Using LoRa Technology and a Quadrotor. Future Internet. 2024; 16(6):186. https://doi.org/10.3390/fi16060186

Chicago/Turabian Style

Rojo-García, Josué I., Sergio A. Vera-Chavarría, Yair Lozano-Hernández, Victor G. Sánchez-Meza, Jaime González-Sierra, and Luz N. Oliva-Moreno. 2024. "Data Collection in Areas without Infrastructure Using LoRa Technology and a Quadrotor" Future Internet 16, no. 6: 186. https://doi.org/10.3390/fi16060186

APA Style

Rojo-García, J. I., Vera-Chavarría, S. A., Lozano-Hernández, Y., Sánchez-Meza, V. G., González-Sierra, J., & Oliva-Moreno, L. N. (2024). Data Collection in Areas without Infrastructure Using LoRa Technology and a Quadrotor. Future Internet, 16(6), 186. https://doi.org/10.3390/fi16060186

Note that from the first issue of 2016, this journal uses article numbers instead of page numbers. See further details here.

Article Metrics

Back to TopTop