Improving Energy Efficiency in Buildings with an IoT-Based Smart Monitoring System
Abstract
1. Introduction
2. Literature Review
2.1. State-of-the-Art Smart Home Monitoring Systems Utilizing IoT Technologies
2.2. Gaps of the Reviewed Literature
- ▪
- Our smart home monitoring system is built around a microcontroller with high processing power, supported by a range of highly precise sensors that provide accurate temperature and light intensity readings.
- ▪
- The proposed system offers several functions: it automatically adjusts room temperature based on outdoor conditions, identifies lights or heating systems left on without occupancy and sends notifications to the user, and detects carbon monoxide gas, alerting the user to evacuate the home due to its extreme toxicity.
- ▪
- The device ensures user trust and promotes the responsible use of technology by addressing concerns about potential risks, such as data breaches, unauthorized access, and the misuse of personal information.
- ▪
- The technology is tested in a university residential building, demonstrating its reliability, accuracy, and efficiency in detecting and monitoring various home conditions.
3. The Methodology
3.1. Hardware and Software Requirements of the System
3.2. Low-Fidelity Prototype of the System
3.3. System Development
3.4. System Testing
4. System Design and Implementation
4.1. Design of the System
4.1.1. System Architecture
4.1.2. Hardware Components
- 2.4 GHz and 5.0 GHz wireless LAN: It supports dual-band Wi-Fi, allowing connection to networks without the need for additional hardware.
- Bluetooth 5.0: It provides easy connectivity to wireless networks and devices.
- Gigabit ethernet: It enables high-speed connection to local area networks.
- USB ports: They are equipped with two USB 2.0 and two USB 3.0 ports, providing flexibility to connect various devices.
- Micro HDMI ports: They allow for dual display output in 4K resolution, an upgrade from earlier versions that only supported resolutions up to 1080p.
- Mobile Industry Processor Interface (MIPI) ports: They include a 2-lane MIPI display port and a 2-lane MIPI camera port, facilitating video and display interfaces.
- Audio/video ports: A 4-pole stereo audio and composite video port supports audio and video functions.
- MicroSD card slot: It is used for importing the operating system and storing data.
- Power options: The device can be powered through a 5 V DC USB-C connector, a 5 V DC GPIO header, or Power over Ethernet (PoE).
4.1.3. Software Components
4.1.4. Flow Chart of the System Operation
4.1.5. Pseudo-Code
4.2. Implementation of the System
4.2.1. Setting up Raspberry Pi
4.2.2. Installation of Sensors
4.2.3. Integration of Adafruit
4.2.4. Detection of Appliances
4.2.5. Integration of User Interface
4.2.6. Notification Automation
5. Results and Analysis
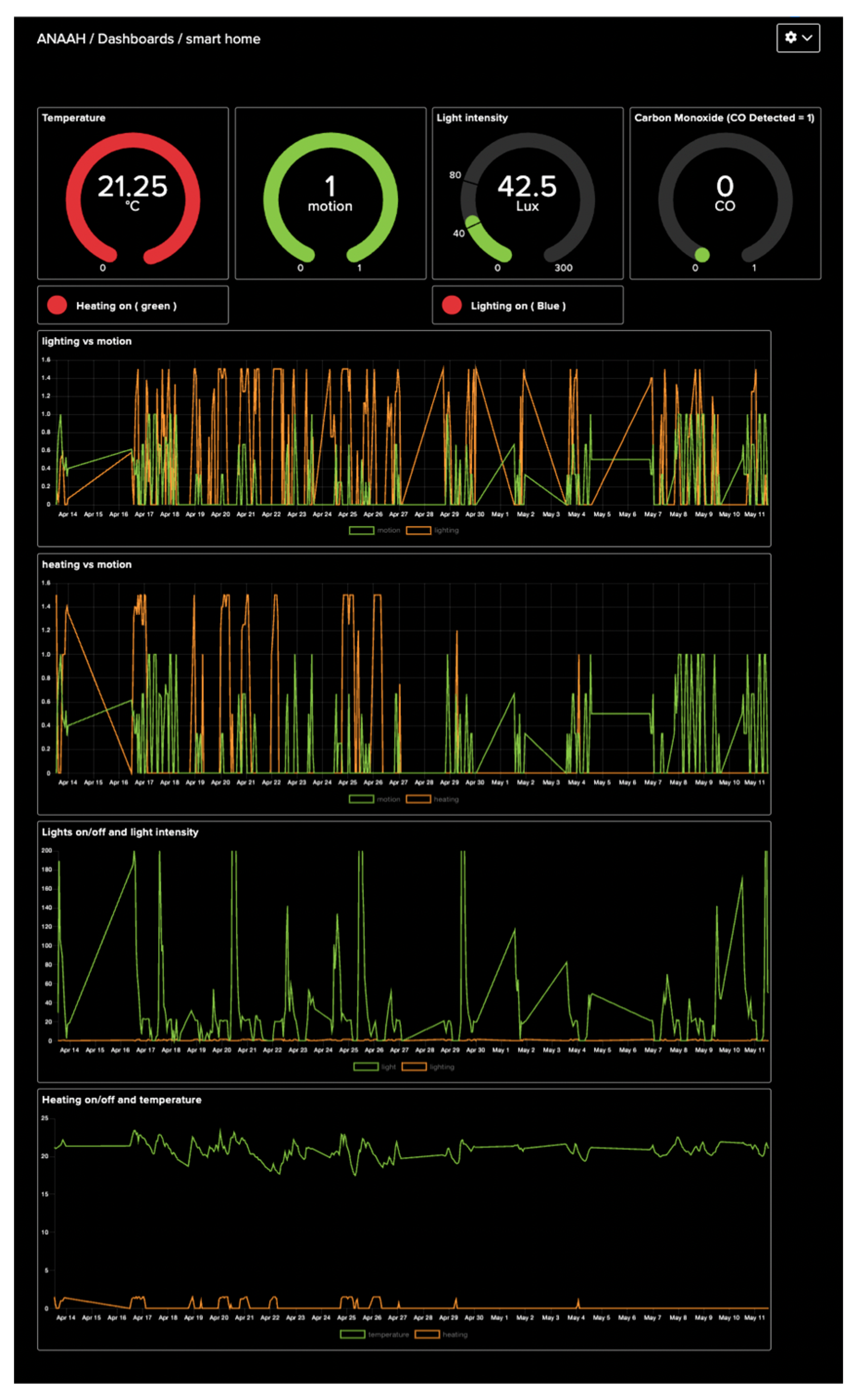
5.1. Demonstration of the System
- When the light is on, the system sends a “1” to the “lighting” Adafruit IO feed.
- When the light is on but there is no movement detected in the room, the system sends a “2” to the “lighting” feed.
- When the system detects that the light is off, the “lighting” feed receives a “0”.
- When the heating is on, the system sends a “1” to the “heating” Adafruit IO feed.
- When the heating is on but there is no movement in the room, the system sends a “2” to the “heating” feed.
- When the system detects that the heating is off, the “heating” feed receives a “0”.
- If the light is left on without any movement in the room, the system notifies the user: “You have left the lights on”. This occurs when the “lighting” feed receives a value greater than 1.
- If the heating is left on without any movement in the room, the system notifies the user: “You have left the heating on”. This occurs when the “heating” feed receives a value greater than 1.
- If the home temperature exceeds 50 °C, the system alerts the user: “There is a fire hazard in your home”. This happens when the “temperature” feed receives a value greater than 50.
- If the system detects the presence of carbon monoxide gas, the user receives the notification: “Poisonous gas detected in your home”. This is triggered when the “gas” feed receives a value greater than 0.
5.2. Results of the System Validation
5.2.1. Detection of CO Gas
5.2.2. Detection of Temperature, Heating, and Fire Hazard
5.2.3. Detection of Light Intensity
5.2.4. Detection of Lighting Status
5.2.5. Detection of Motion
5.3. GUI Demonstration
6. Discussion
6.1. Main Outputs
- -
- A comprehensive review was conducted, analyzing existing studies on smart home systems. This review helped identify research gaps and expand the knowledge base, guiding the development of more advanced and efficient solutions.
- -
- Smart home monitoring system design: During the design phase, critical components such as microcontrollers, sensors, cloud services, and notification platforms were carefully selected. This process ensured the implementation of effective and efficient monitoring strategies to optimize home energy usage and safety.
- -
- Smart home monitoring system implementation: The research had two main outputs in this area. The first was hardware implementation, where a Raspberry Pi was connected to various sensors using jumper wires, ensuring proper integration and functionality of each sensor. The second output was software implementation, where a Python code was developed to monitor home conditions, manage data storage and retrieval from cloud services, and make informed decisions regarding heating and lighting based on the collected data. This combination of hardware and software contributed significantly to effective energy monitoring and safety detection within the system.
- -
- Testing and validation: Rigorous testing was carried out to verify the system’s functionality, reliability, and performance. Each component was analyzed, and the results confirmed that the smart monitoring system effectively reduced energy consumption and accurately detected safety hazards.
- -
- Optimization: Several optimizations were made throughout the implementation process to improve the system’s overall performance. For instance, integration with the OpenWeather API enhanced the decision-making process for heating by using real-time external weather data for more precise control.
6.2. Findings
6.3. Limitations of the System
- -
- Scalability and integration: The current implementation is limited to monitoring only one room at a time. While the system efficiently handles the monitoring of a single room, scaling it to accommodate larger homes or integrating it with other smart devices may present challenges. Additional development and testing will be necessary to ensure that the system remains robust and functional across multiple rooms and devices.
- -
- Inflexibility to sudden weather changes: The system’s decision-making regarding heating is based on threshold values tied to external temperature. While this method works well for gradual weather changes, it is less accurate in responding to sudden temperature drops or spikes. As a result, the heating decisions may not be timely or efficient in such cases.
- -
- Machine learning for predictive efficiency: The system currently relies on static threshold values for decision-making, which limits its ability to adapt to evolving energy usage patterns. Integrating a machine learning algorithm could enhance the system’s ability to predict energy usage behaviors and make more accurate decisions regarding heating and lighting over time.
- -
- Environmental testing: The system was tested under specific environmental conditions. Further testing in diverse settings and climates is necessary to ensure that the system performs consistently and adapts well to various home environments.
7. Conclusions and Future Work
Author Contributions
Funding
Data Availability Statement
Conflicts of Interest
Appendix A

Appendix B
- Setup Adafruit IO, Open weather
- Setup RaspberryPi.GPIO
- Setup Adafruit IO feeds (temperature, light, motion, lighting, heating and gas) //to upload data in Adafruit database
- Setup RaspberryPi.GPIO for sensors //to collect sensor data
- L Light intensity //via BH1750 digital light sensor
- T Temperature //via DS18B20 sensor
- G Gas //MQ7 sensor
- M Motion //HC-SR501 PIR motion sensor
- Initialise light _intensity to zero
- CL Current Light intensity
- Raspberry Pi gets sensor data
- //Main loop
- While true
- Set threshold Sensor values
- L_Min Minimum light intensity threshold
- L_Max Maximum light intensity threshold
- T_In_Min Minimum Indoor Temperature threshold
- T_In_Max Maximum Indoor Temperature threshold
- T_Out_Min Minimum outdoor Temperature threshold
- T_Out_Max Maximum outdoor Temperature threshold
- Read T and send data to Adafruit feed
- Read L and send data to Adafruit feed
- Read M and send data to Adafruit feed
- //TASK 1
- //detect light ON/OFF status
- If (L ≥ CL + L_Min AND L ≤ CL + L_Max) then
- Then lights are ON and send data to Adafruit feed
- If no M detected
- Then light is ON without occupation and send data to Adafruit feed
- (Notify the user light is ON without any occupation via IFTTT)
- Elif (light _intensity ≥ L_Min AND light _intensity ≤ L_Max ≥ OR L (light _intensity + L_Min) and L ≤ (light _intensity + L_Max))
- Then lights are ON and send data to Adafruit feed
- If no M detected
- Then light is ON without occupation
- (Notify the user light is ON without any occupation via IFTTT)
- Else light is OFF and send data to Adafruit IO
- TASK 2
- Get outdoor temperature from Open weather map API
- T_Out outdoor temperature
- T_In indoor temperature
- Continue
- //detect heating ON/OFF status
- If T_Out ≤ 6 AND T_In < 18
- Then heating is OFF And send data to Adafruit feed
- (Notify the user heating is ON without any occupation via IFTTT)
- elif T_Out ≤ 6 AND T_In ≥ 18
- Then heating is ON And send data to Adafruit feed
- If no M detected
- Then heating is ON without occupation and send data to Adafruit feed
- (Notify the user heating is ON without any occupation via IFTT)
- elif T_Out ≥ 6 AND T_Out < 8 AND T_In ≥ 20.50
- Then heating is ON And send data to Adafruit feed
- If no M detected
- Then heating is ON without occupation and send data to Adafruit feed
- (Notify the user heating is ON without any occupation via IFTT)
- elif T_Out ≥ 8 AND T_Out < 12 AND T_In ≥ 22.50
- Then heating is ON And send data to Adafruit feed
- If no M detected
- Then heating is ON without occupation and send data to Adafruit feed
- (Notify the user heating is ON without any occupation via IFTT)
- elif T_Out ≥ 12 AND T_Out < 17 AND T_In ≥ 23.50
- Then heating is ON And send data to Adafruit feed
- If no M detected
- Then heating is ON without occupation and send data to Adafruit feed
- (Notify the user heating is ON without any occupation via IFTT)
- elif T_Out ≥ 17 AND T_Out < 20 AND T_In ≥ 23.75
- Then heating is ON And send data to Adafruit feed
- If no M detected
- Then heating is ON without occupation and send data to Adafruit feed
- (Notify the user heating is ON without any occupation via IFTT)
- elif T_Out ≥ 19 AND T_Out < 22 AND T_In ≥ 24 AND T_In ≤ 26
- Then heating is OFF And send data to Adafruit feed
- elif T_Out < 21 AND T_In > 26
- Then heating is ON And send data to Adafruit feed
- If no M detected
- Then heating is ON without occupation and send data to Adafruit feed
- (Notify the user heating is ON without any occupation via IFTT)
- Elif T_In > 50
- Then fire hazard and send data to Adafruit feed
- (Notify the user fire hazard via IFTT)
- Else Then heating is OFF And send data to Adafruit feed
- TASK 3
- //detect carbon monoxide gas
- Get the G sensor value
- If value==1 then CO gas detected and send data to Adafruit feed
- (Notify the user poisonous gas detected via IFTT)
- Else CO gas NOT detected and send data to Adafruit feed
- REPEAT the loop every 1800 s
- Adafruit IO displays all the real-time data In Dashboard and feed
- IFTT sends notification to user during abnormal conditions
References
- Lund, P.D.; Mikkola, J.; Ypyä, J. Smart energy system design for large clean power schemes in urban areas. J. Clean. Prod. 2015, 103, 437–445. [Google Scholar] [CrossRef]
- Cevik, S. Climate Change and Energy Security: The dilemma or Opportunity of the Century? International Monetary Fund, Working Paper No. 2022/174. Published 22 September 2022. Available online: https://papers.ssrn.com/sol3/papers.cfm?abstract_id=4224062 (accessed on 6 January 2025).
- Dinmohammadi, F.; Han, Y.; Shafiee, M. Predicting energy consumption in residential buildings using advanced machine learning algorithms. Energies 2023, 16, 3748. [Google Scholar] [CrossRef]
- Filho, G.P.R.; Villas, L.A.; Gonçalves, V.P.; Pessin, G.; Loureiro, A.A.F.; Ueyama, J. Energy-efficient smart home systems: Infrastructure and decision-making process. Internet Things 2019, 5, 153–167. [Google Scholar] [CrossRef]
- Büyük, M.; Avşar, E.; İnci, M. Overview of smart home concepts through energy management systems, numerical research, and future perspective. Energy Sources Part A Recovery Util. Environ. Eff. 2022, 1–26. [Google Scholar] [CrossRef]
- Stojkoska, B.L.R.; Trivodaliev, K.V. A review of Internet of Things for smart home: Challenges and solutions. J. Clean. Prod. 2017, 140, 1454–1464. [Google Scholar] [CrossRef]
- Rock, L.Y.; Tajudeen, F.P.; Chung, Y.W. Usage and impact of the internet-of-things-based smart home technology: A quality-of-life perspective. Univers. Access Inf. Soc. 2024, 23, 345–364. [Google Scholar] [CrossRef] [PubMed]
- Albany, M.; Alsahafi, E.; Alruwili, I.; Elkhediri, S. A review: Secure Internet of thing system for smart houses. Procedia Comput. Sci. 2022, 201, 437–444. [Google Scholar] [CrossRef]
- Chakraborty, A.; Islam, M.; Shahriyar, F.; Islam, S.; Zaman, H.U.; Hasan, M. Smart home system: A comprehensive review. J. Electr. Comput. Eng. 2023, 2023, 30. [Google Scholar] [CrossRef]
- Ding, C.; Ke, J.; Levine, M.; Zhou, N. Potential of artificial intelligence in reducing energy and carbon emissions of commercial buildings at scale. Nat. Commun. 2024, 15, 5916. [Google Scholar] [CrossRef]
- Sovacool, B.K.; Furszyfer Del Rio, D.D. Smart home technologies in Europe: A critical review of concepts, benefits, risks and policies. Renew. Sustain. Energy Rev. 2020, 120, 109663. [Google Scholar] [CrossRef]
- Aldahmani, A.; Ouni, B.; Lestable, T.; Debbah, M. Cyber-security of embedded IoTs in smart homes: Challenges, requirements, countermeasures, and trends. IEEE Open J. Veh. Technol. 2023, 4, 281–292. [Google Scholar] [CrossRef]
- Marikyan, D.; Papagiannidis, S.; Alamanos, E. A systematic review of the smart home literature: A user perspective. Technol. Forecast. Soc. Chang. 2019, 138, 139–154. [Google Scholar] [CrossRef]
- Badar, A.Q.H.; Anvari-Moghaddam, A. Smart home energy management system—A review. Adv. Build. Energy Res. 2022, 16, 118–143. [Google Scholar] [CrossRef]
- Cano-Suñén, E.; Martínez, I.; Fernández, Á.; Zalba, B.; Casas, R. Internet of Things (IoT) in buildings: A learning factory. Sustainability 2023, 15, 12219. [Google Scholar] [CrossRef]
- Al-Obaidi, K.M.; Hossain, M.; Alduais, N.A.M.; Al-Duais, H.S.; Omrany, H.; Ghaffarianhoseini, A. A review of using IoT for energy efficient buildings and cities: A built environment perspective. Energies 2022, 15, 5991. [Google Scholar] [CrossRef]
- Pan, J.; Jain, R.; Paul, S.; Vu, T.; Saifullah, A.; Sha, M. An Internet of Things framework for smart energy in buildings: Designs, prototype, and experiments. IEEE Internet Things J. 2015, 2, 527–537. [Google Scholar] [CrossRef]
- Hadwan, H.H.; Reddy, Y.P. Smart home control by using Raspberry Pi & Arduino UNO. Int. J. Adv. Res. Comput. Commun. Eng. 2016, 5, 283–288. [Google Scholar]
- Al-Ali, A.R.; Zualkernan, I.A.; Rashid, M.; Gupta, R.; Alikarar, M. A smart home energy management system using IoT and big data analytics approach. IEEE Trans. Consum. Electron. 2017, 63, 426–434. [Google Scholar] [CrossRef]
- Agyeman, M.O.; Al-Waisi, Z.; Hoxha, I. Design and implementation of an IoT-based energy monitoring system for managing smart homes. In Proceedings of the 4th International Conference on Fog and Mobile Edge Computing, Rome, Italy, 10–13 June 2019. [Google Scholar] [CrossRef]
- Hamdan, O.; Shanableh, H.; Zaki, I.; Al-Ali, A.R.; Shanableh, T. IoT-based interactive dual mode smart home automation. In Proceedings of the IEEE International Conference on Consumer Electronics, Las Vegas, NV, USA, 11–13 January 2019. [Google Scholar] [CrossRef]
- Jabbar, W.A.; Kian, T.K.; Ramli, R.M.; Zubir, S.N.; Zamrizaman, N.S.M.; Balfaqih, M.; Shepelev, V.; Alharbi, S. Design and fabrication of smart home with Internet of Things enabled automation system. IEEE Access 2019, 7, 144059–144074. [Google Scholar] [CrossRef]
- Khattar, S.; Sachdeva, A.; Kumar, R.; Gupta, R. Smart home with virtual assistant using Raspberry Pi. In Proceedings of the 9th International Conference on Cloud Computing, Data Science & Engineering, Noida, India, 10–11 January 2019. [Google Scholar] [CrossRef]
- Rashid, R.A.; Chin, L.; Sarijari, M.A.; Sudirman, R.; Ide, T. Machine learning for smart energy monitoring of home appliances using IoT. In Proceedings of the 11th International Conference on Ubiquitous and Future Networks, Zagreb, Croatia, 2–5 July 2019. [Google Scholar] [CrossRef]
- Alsaleem, F.; Tesfay, M.K.; Rafaie, M.; Sinkar, K.; Besarla, D.; Arunasalam, P. An IoT framework for modeling and controlling thermal comfort in buildings. Front. Built Environ. 2020, 6, 87. [Google Scholar] [CrossRef]
- Khan, F.; Siddiqui, M.A.B.; Rehman, A.U.; Khan, J.; Asad, M.T.S.A.; Asad, A. IoT based power monitoring system for smart grid applications. In Proceedings of the International Conference on Engineering and Emerging Technologies, Lahore, Pakistan, 22–23 February 2020. [Google Scholar] [CrossRef]
- Pujari, U.; Patilb, P.; Bahadurec NManvita, M. Internet of Things based integrated smart home automation system. In Proceedings of the 2nd International Conference on Communication and Information Processing, Pune, India, 26–27 June 2020. [Google Scholar] [CrossRef]
- Majumder, A.J.; Izaguirre, J.A. A smart IoT security system for smart-home using motion detection and facial recognition. In Proceedings of the 44th Annual Computers, Software, and Applications Conference, Madrid, Spain, 13–17 July 2020. [Google Scholar] [CrossRef]
- Mudaliar, M.D.; Sivakumar, N. IoT based real time energy monitoring system using Raspberry Pi. Internet Things 2020, 12, 100292. [Google Scholar] [CrossRef]
- Sooraj, S.K.; Sundaravel, E.; Shreesh BSireesha, K. IoT smart home assistant for physically challenged and elderly people. In Proceedings of the International Conference on Smart Electronics and Communication, Trichy, India, 10–12 September 2020. [Google Scholar] [CrossRef]
- Valov, N.; Valova, I. Home automation system with Raspberry Pi. In Proceedings of the 7th International Conference on Energy Efficiency and Agricultural Engineering, Ruse, Bulgaria, 12–14 November 2020. [Google Scholar] [CrossRef]
- Ramelan, A.; Adriyanto, F.; Hermanu, B.A.C.; Ibrahim, M.H.; Saputro, J.S.; Setiawan, O. IoT based building energy monitoring and controlling system using LoRa modulation and MQTT protocol. IOP Conf. Ser. Mater. Sci. Eng. 2021, 1096, 012069. [Google Scholar] [CrossRef]
- Taiwo, O.; Ezugwu, A.E. Internet of Things-based intelligent smart home control system. Secur. Commun. Netw. 2021, 2021, 17. [Google Scholar] [CrossRef]
- Tukymbekov, D.; Saymbetov, A.; Nurgaliyev, M.; Kuttybay, N.; Dosymbetova, G.; Svanbayev, Y. Intelligent autonomous street lighting system based on weather forecast using LSTM. Energy 2021, 231, 120902. [Google Scholar] [CrossRef]
- Desnanjaya, I.G.M.N.; Ariana, A.A.G.B.; Nugraha, I.M.A.; Wiguna, I.K.A.G.; Sumaharja, I.M.U. Room monitoring uses ESP-12E based DHT22 and BH1750 sensors. J. Robot. Control 2022, 3, 205–211. [Google Scholar] [CrossRef]
- Saleem, M.U.; Usman, M.R.; Usman, M.A.; Politis, C. Design, deployment and performance evaluation of an IoT based smart energy management system for demand side management in smart grid. IEEE Access 2022, 10, 15261–15278. [Google Scholar] [CrossRef]
- Arunkumar, M.; Archana, V.; Devi, S.A.; Sri, S.N. Advanced smart home office automation using, I.o.T. In Proceedings of the 5th International Conference on Smart Systems and Inventive Technology, Tirunelveli, India, 23–25 January 2023. [Google Scholar] [CrossRef]
- García-Monge, M.; Zalba, B.; Casas, R.; Cano, E.; Guillén-Lambea, S.; López-Mesa, B.; Martínez, I. Is IoT monitoring key to improve building energy efficiency? Case study of a smart campus in Spain. Energy Build. 2023, 285, 112882. [Google Scholar] [CrossRef]
- Umair, M.; Cheema, M.A.; Afzal, B.; Shah, G. Energy management of smart homes over fog-based IoT architecture. Sustain. Comput. Inform. Syst. 2023, 39, 100898. [Google Scholar] [CrossRef]












| Hardware components | Raspberry Pi 4B, MicroSD, a laptop or PC with internet connectivity, a mobile phone with internet connectivity, USB-C power supply, BH1750 digital light sensor, DS18B20 temperature sensor, PIR motion sensor, MQ7 gas sensor, 10 k ohm resistor, jumper wires, breadboard. |
| Software components | Raspbian Linux Operating System, Adafruit IO, IFTTT (If This Then That), OpenWeather, Wi-Fi connection, Python programming language. |
Disclaimer/Publisher’s Note: The statements, opinions and data contained in all publications are solely those of the individual author(s) and contributor(s) and not of MDPI and/or the editor(s). MDPI and/or the editor(s) disclaim responsibility for any injury to people or property resulting from any ideas, methods, instructions or products referred to in the content. |
© 2025 by the authors. Licensee MDPI, Basel, Switzerland. This article is an open access article distributed under the terms and conditions of the Creative Commons Attribution (CC BY) license (https://creativecommons.org/licenses/by/4.0/).
Share and Cite
Dinmohammadi, F.; Farook, A.M.; Shafiee, M. Improving Energy Efficiency in Buildings with an IoT-Based Smart Monitoring System. Energies 2025, 18, 1269. https://doi.org/10.3390/en18051269
Dinmohammadi F, Farook AM, Shafiee M. Improving Energy Efficiency in Buildings with an IoT-Based Smart Monitoring System. Energies. 2025; 18(5):1269. https://doi.org/10.3390/en18051269
Chicago/Turabian StyleDinmohammadi, Fateme, Anaah M. Farook, and Mahmood Shafiee. 2025. "Improving Energy Efficiency in Buildings with an IoT-Based Smart Monitoring System" Energies 18, no. 5: 1269. https://doi.org/10.3390/en18051269
APA StyleDinmohammadi, F., Farook, A. M., & Shafiee, M. (2025). Improving Energy Efficiency in Buildings with an IoT-Based Smart Monitoring System. Energies, 18(5), 1269. https://doi.org/10.3390/en18051269

