Smart Management Consumption in Renewable Energy Fed Ecosystems †
Abstract
1. Introduction
2. Related Work
2.1. Communication Protocols
2.2. Energy Management Systems
2.3. Optimization Systems
2.4. Findings
3. Architecture Model
3.1. IoT Nodes: Edge and Fog Levels
- An edge node is a programmable controller with resources to capture sensor data, with minimum capacity to store data, process basic algorithms with mathematical models for classification and prediction, and with resources to communicate data in a local intranet. It is the device closest to the control and operation units of the facilities.
- A fog node has a processing and storage architecture with greater capacity than the edge node. It corresponds to a storage and services server that also develops classification and prediction applications at the smart grid level. It can be a PC or a server. Its location does not depend on the place where the control facilities are located.
3.1.1. Edge Nodes
- Power consumption and generation data capture: If the node is installed in a consumer electrical panel, it obtains electrical data related to the devices’ connection and disconnection. The electrical data can be the intensity, voltage, active and reactive power, power factor, harmonics, and all types of data that can be used to understand the operation of the installation. If the node is installed at a generation point, it obtains electrical data from the energy produced, just as in the case of consumption.
- Other data type capture: To design prediction or regression models, sometimes the nodes capture another type of data of interest as it could be environmental data: temperature, humidity, radiation, weather conditions, or other types of data related to the operation that can be used by the artificial intelligence models.
- Filtering and data preprocessing: The captured data must be revised to avoid erroneous entries. They are also normalized to be used as inputs to the management algorithms. Sometimes, the data are preprocessed and filtered with some mathematical transformation (Fourier, wavelets, vector transformation) to obtain information or to reduce the amount of relevant data.
- Actuators’ control actions: For consumer installations, the edge node installs circuit connection and disconnection actuators. In this way, services that control and optimize the distribution and use the available energy are integrated. These services can be installed in already built facilities or in new construction projects. For generation systems, the node switches and directs production to the points where it produces the greatest benefits and optimizes its use. The management of storage of energy and use without the need to store comprises two critical tasks to be solved by this type of node in the control function.
- Classification models: At the local level, the edge node can implement algorithms based on classification and detection models. In consumer facilities, the node uses models trained with connection data during the learning phase to classify different types of consumers.
- Prediction models: At the local level, the edge node can implement algorithms based on prediction models. In consumer facilities, the edge node uses past consumption data to predict future consumption. In generation facilities, the node obtains meteorological data and past generation data to predict the generation of the installation in the next hours
- Communication processes: The edge nodes communicate with the different levels and layers using IoT protocols. A node can send the capture and classification data to the smart grid management layer, transmit consumption information to the local network, or the status of the actuators to services installed in the cloud.
- User interfaces: At the local level, the edge node can implement different user interfaces. Web pages, local dashboards, and smartphones interaction are some examples.
3.1.2. Fog Nodes
- Learning: In these nodes, prediction and classification models are designed and tested to be installed in the different network nodes. The fog nodes participate in the learning phase, where the dataset of the variables that intervene in the energy management processes of the installation are analyzed.
- Analysis: The data transmitted by the edge nodes in the operation processes are analyzed by applications developed in the fog nodes. The results of the classifications and the predictions allow evaluating if the algorithms implemented are working at the established levels.
- Data storage: The data and relevant information of the smart grid, supplied by the edge nodes, by the internal processing itself or by the services implemented in the cloud, are stored in these nodes in different types of formats, according to the use (databases, files, links, etc.). If part of the information is saved in the cloud, those nodes will only keep the necessary data to be able to work without having to depend on Internet connections.
- Data capture: In the same way as edge nodes, these nodes can obtain data and datasets needed to perform network management actions. These nodes capture data that can be used by other devices in the network, such as weather forecast data or energy cost data.
- Artificial intelligence algorithms: Algorithms for classification, detection, prediction, or predictive maintenance are designed and implemented for services used in different nodes. Therefore, these algorithms can be applied to all nodes and installations of the smart grid.
- Interfaces: In the fog nodes, the Human–Machine Interface (HMI) and Machine-to-Machine interfaces (M2M) are implemented at the smart grid level. Different devices become interoperable using the interfaces developed in these nodes.
3.2. Local Smart-Grid Intranet: Vertical Services
- API management support
- Security features
- Maintenance functions
- Interoperability implementation between nodes
- Cloud service support
3.3. Cloud Smart Grid: Communication, Interfaces, and Big Data Services
- Treatment of a large amount of IoT devicesand Big Data: Smart grids of all sizes collect enormous quantities of complex, fast-moving data that contain value that may give them a competitive edge or lead to better decisions. The cloud is a good option to assist with Big Data workloads. This is because the cloud provides a centralized platform with access to powerful computing infrastructure and inexpensive storage at a relatively low cost.
- Cloud data analytics: Numerous providers in the cloud (AWS [28], Google [29], Ubidots [30], and Microsoft [31]) are beginning to offer higher performance storage and analysis by artificial intelligence paradigms using using their platforms. The model can use these resources to process data at this level. Cloud providers already have the technologies in place to deliver their own powerful AI infrastructure to energy data analysis.
- Dark data use: Gartner defines dark data [32] as the information assets that organizations collect, process, and store during regular business activities, but generally fail to use for other purposes (for example, analytics, business relationships, and direct monetizing). Thus, organizations often retain dark data for compliance purposes only. Storing and securing data typically incur more expense (and sometimes greater risk) than value. In the electric management model, dark data extraction tools that can identify garbage information versus valuable information must be used to optimize the cloud.
- App development: Cloud support offers back-end application development platforms for monitoring applications, Human–Machine Interfaces (HMI), communication, and intelligent control.
- Event management: Electrical facilities require constant monitoring, where scheduled events of interest (failures, non-normal operation, programmed levels reached, etc.) must be detected and communicated. Cloud platforms allow this type of use.
- Cloud Application Programming Interface (Cloud API): The API enables the development of applications and services used for the provisioning of cloud hardware, software, and platforms. The cloud API serves as a gateway or interface that provides direct and indirect cloud infrastructure and software services. Local and cloud smart grids use the API cloud as a Software as a Service (SaaS) (software or application provision connectivity and interaction with a software suite).
4. Computing Model
- Design: The objectives and requirements are defined. Hardware, software, and communication resources (hardware, communication and control protocols, software services, etc.) necessary for the smart grid development are treated in this phase. The main elements are:
- New services, improvements, and optimization.
- Sensors and actuators that are necessary for installation. The type, location, functionalities, and associated edge device.
- Edge nodes. The type, capacities, algorithms installed, place of installation, relationship with sensors and actuators, type of communication with the smart grid, and other nodes.
- Fog nodes. Similar to the edge node, expanding with the type of communication and relationship with storage services, network management, and cloud services.
- Smart grid architecture. Management and maintenance services used.
- Cloud platform type. Services, communication protocols, and applications. Front-end and back-end design.
- Data flow: The electrical data must be captured, filtered, processed, and transmitted between the different nodes of the network. In this phase, all the processes related to these tasks are analyzed:
- Sensors’ data captured by power meters and other related sensors (meteorological, environmental, state of the machines, etc.).
- Data filtering and normalization.
- Data transmitted from the edge node to the fog node and to the smart grid management services.
- Data storage.
- Data transmitted from the fog nodes to the edge node and to the management layer.
- Data transmitted to the cloud and received from cloud services.
- Control data. Data sent to the distributors and actuators.
- Human–machine and machine–machine interfaces.
- Learning: Vertical procedures are used to define the processing and communication services, as well as the necessary horizontal algorithms in each of the nodes. Machine learning patterns and artificial intelligence models are designed in this phase. To implement detection, classification, and prediction processes, it is necessary to address a learning phase using the data captured and treated. This learning phase depends on the type of application that must be solved.
- In power load classification, the learning process develops a pattern detection model. In this case, the learning process creates a classification model after capturing the patterns that define the type of power loads.
- In a generation prediction process, the learning process must create a regression model. In the learning process, the task of creating the regression model is performed, which depends on the type of installation.
- In a predictive maintenance process, a model based on rules that detect singular events must be established.
- Other processes based on artificial intelligence paradigms are trained in this initial phase of learning.
- Operation: Algorithms are installed in embedded devices in horizontal solutions to control local facilities. Control and communication services are developed to transmit data to horizontal and vertical layers. In this phase, after the necessary learning, the control, classification, and prediction algorithms are installed in each of the nodes defined in previous phases. The algorithms are executed, and the installation starts the operation process.
- Capture and filtering processes.
- Reactive control processes, based on rules.
- Supervision processes, classification, detection, or prediction processes, based on artificial intelligence models, communication processes, based on IoT protocols, processes of data storage, through the use of specialized databases, access and interoperability interfaces based on adapted programming paradigms.
- Storage.
- Cloud services.
- Supervision, management, and maintenance: Vertical algorithms show the results of operating processes using HMI interfaces. The smart grid must be maintained and managed: different elements like data, node devices, or electric actuators are analyzed. The data network is administered with specialized computer resources that guarantee operation at this level.
5. Experimental Design and Results Analysis
5.1. Smart Grid Design
5.2. Operation Optimization
- the function objective in house in time t, .
- power load controlled by programmable actuator j in house in time t, .
- is one if actuator is connected, in time t.
- is zero if actuator is not connected, in time t.
| Algorithm 1 Minimize function in house i (t = 1 h). |
| if () then while () do ji if () then break end if end while end if |
- power load controlled by programmable actuator j in house , not activated in , in time t,.
- is one if actuator is connected, in time t
- is zero if actuator is not connected, in time t.
| Algorithm 2 Minimize function in the smart grid (t = 1 h). |
| if () then while () do j if () then break end if end while end if |
- Sensors and actuators:
- –
- Power meter and Current Transformer (CT) installed on the main power panels and connected to the edge node.
- –
- Ambient sensors (temperature, humidity, etc.) connected to the edge node.
- –
- Control relay installed on power panels already installed or new ones and connected to the edge node.
- Edge nodes:
- –
- Embedded devices installed near the operation points where they act.
- –
- An edge node is a device with a monoprocess with basic data processing (capture, filtering, transmission) or a device with a multi-process capability integrating algorithms for detection, classification, or prediction of the data captured by the node.
- –
- The node can store small amounts of data and receive data from another level of the architecture (weather forecast, environmental data, ON-OFF operation, etc.).
- Fog nodes:
- –
- In these nodes, different services are installed (web servers, databases, API functions, HMI interfaces) that manage the smart grid.
- –
- Receive and send data from the edge node and cloud services
- –
- Send requests to the control nodes, allowing the interoperability of the different subsystems
- –
- Develop the application programming interface functions.
- –
- The fog node needs a computing capacity with the ability to install servers and store data in specialized databases (network-attached storage); in addition, computing capacity to process IA algorithms with data that come from all the lower level nodes and higher level cloud services.
- Monitoring: local interfaces and cloud dashboard.
- Learning resources: AI models’ development.
- Prediction algorithms: consumption and generation.
- Power distribution optimization: ON-OFF automated control of electric charges.
5.3. Data Flow
- Consumption subsystem, where the sensors’, actuators’, and controllers’ data in consumption facilities were treated.
- Renewable energy subsystem, in the same way as in the previous case, but for the generation devices.
- Network subsystem, a central subsystem that managed the operation of the network and collected all the data of the different subsystems interoperable. The data of all vertical applications were processed and communicated in this subsystem.
- Cloud subsystem, reflecting the set of data sent and received from cloud services.
5.4. Learning
- A pattern recognition subsystem to develop a connection detection and load type.
- A model to predict the level of renewable energy generated and the consumption load throughout the day.
- Automatic control rules of decision-making for the distribution of the load.
5.4.1. Learning Processing: Connection Classifier
- Automatic cluster detection: Devices connections that existed in the installation were captured during representative periods of time. To perform a first analysis, an unsupervised classification method was used (kmeans). This first step was used to obtain information prior to making a supervised clustering decision. It is possible that many facilities do not know a priori what type of connections are produced. With this first analysis, the second step can be designed. In the test facility, 2000 connections were captured for three months. A first analysis based on the unsupervised method (AffinityPropagation) was performed automatically to detect the different clusters.
- Feature extraction and clustering validation: In the initial step, the current types of loads were known and a first classification was made. The detected patterns must be validated in this phase to determine the clusters that should be detected in the classification process. Silhouette and cluster analysis were done in this phase. Model and training datasets clustered were the result.
- Testing and learning validation. In this phase, we compared different classification methods such as KNN, SVM, neural networks, etc., to decide which one to use. The model was tested and validated. The final result was a classification algorithm that would be installed and validated in an edge node.
5.4.2. Learning Process to Predict Power Consumption
5.4.3. Learning Process to Predict Renewable Power
- The power registered statistically for the area, measured every hour.
- The weather forecast of the area.
- The actual generation results captured in the installed solar panels, during the learning time.
5.4.4. Automatic Control Using Decision Rules
6. Experimental Work: Installation and Operation
6.1. Operation Process to Predict Power Generation and to Control
6.2. Operation Process to Classify Device Connections
6.3. Operation Process to Predict Power Consumption
7. Findings
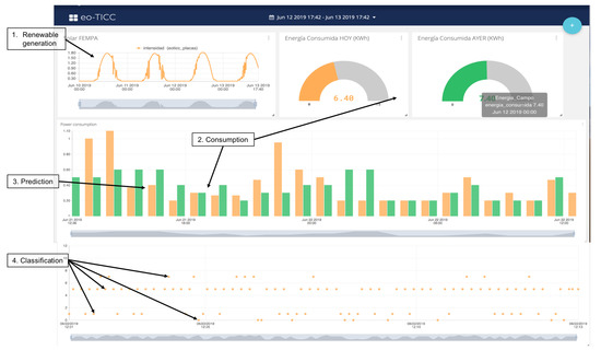
- The design and implementation of a set of algorithms in different nodes according to the defined architecture: The objective was to propose an architecture that was simple to implement and powerful to develop different services. The experimental results confirmed the objectives. Figure 19 shows the relationship of the different algorithms implemented and in operation in the experimental unit, and Figure 22 shows generation and consumption data on the cloud platform
- The design and implementation of a set of classification and prediction algorithms, based on artificial intelligence paradigms, which needed to be designed and implemented in the nodes of the architecture proposed: Figure 22 shows the results of the algorithms in a control panel. The consumption prediction section, in this figure, shows in orange the energy predicted by the prediction algorithm installed in the edge node that captured consumption data, in the first version of the prediction algorithm, the mean squared error is shown. In green, the real consumption data are shown.
- The classification module in Figure 22 shows the results of the load detection and classification algorithms implemented in different nodes. In Figure 23, a classification report is shown. The classification precision in this facility was greater than 86%. In Figure 23, a prediction report is shown. The mean squared error was , during the last three days (64 samples).
- The data generated by all the algorithms, installed in different nodes, are displayed in the same panel, managed by the fog node and by the cloud. It also shows the ease of the design and installation of the proposed architecture, as a result.
- Easy installation and operation as shown on installed devices and algorithms implemented: The economic costs were optimized using prediction algorithms and by minimizing storage use. If new batteries are not installed and programmable loads are managed, renewable units are easier to install and maintain. In the experimental unit, the solar panels installed amortized in less than four years with the energy produced, without installing batteries. All this was valid for installations connected to the grid, where the objective was to reduce energy dependence and generate savings of 30% with a small repayment period.
- With the embedded controller, in certain installations, the installation of batteries can be eliminated. The new controller activated loads automatically and distributed the generated energy. In these small facilities, the cost of amortization of the installation was less than five years. If there were no installation of batteries, the start-up and maintenance would be easier. This advantage would be applicable to homes connected to a grid, with the aim of reducing the energy cost.
8. Conclusions
Author Contributions
Funding
Acknowledgments
Conflicts of Interest
Abbreviations
| AI | Artificial Intelligence |
| IoT | Internet of Things |
| MQTT | Message Queuing Telemetry Transport |
| HTTPS | Hypertext Transfer Protocol Secure |
| HMI | Human–Machine Interface |
| M2M | Machine-to-Machine |
| API | Application Programming Interface |
| EMS | Energy Management Systems |
| HVAC | Heating Ventilation and Air Conditioning |
References
- Lin, Y.; Yu, W.; Zhang, N.; Yang, X.; Zhan, H.; Zhao, W. A Survey on Internet of Things: Architecture, Enabling Technologies, Security and Privacy, and Applications. IEEE Internet Things J. 2017, 4, 1125–1142. [Google Scholar] [CrossRef]
- Heđi, I.; Špeh, I.; Šarabok, A. IoT network protocols comparison for the purpose of IoT constrained networks. In Proceedings of the 2017 40th International Convention on Information and Communication Technology, Electronics and Microelectronics (MIPRO), Opatija, Croatia, 22–26 May 2017; pp. 501–505. [Google Scholar]
- Ferrández-Pastor, F.J.; García-Chamizo, J.M.; Nieto-Hidalgo, M.; Mora-Pascual, J.; Mora-Martínez, J. Precision Agriculture Design Method Using a Distributed Computing Architecture on Internet of Things Context. Sensors 2018, 18, 1731. [Google Scholar] [CrossRef] [PubMed]
- Ferrández-Pastor, F.J.; Mora-Mora, H.; Jimeno-Morenilla, A.; Volckaert, B. Deployment of IoT Edge and Fog Computing Technologies to Develop Smart Building Services. Sustainability 2018, 10, 3832. [Google Scholar] [CrossRef]
- Kaur, K.; Kaur, K. A study of power management techniques for Internet of Things (IoT). In Proceedings of the International Conference on Electrical, Electronics, and Optimization Techniques (ICEEOT), Chennai, India, 3–5 March 2016; pp. 1781–1785. [Google Scholar] [CrossRef]
- MQTT org. Available online: http://mqtt.org (accessed on 30 May 2019).
- Martinez, C.M.; Hu, X.; Cao, D.; Velenis, E.; Gao, B.; Wellers, M. Energy Management in Plug-in Hybrid Electric Vehicles: Recent Progress and a Connected Vehicles Perspective. IEEE Trans. Veh. Technol. 2017, 66, 4534–4549. [Google Scholar] [CrossRef]
- Sabri, M.F.M.; Danapalasingam, K.A.; Rahmat, M.F. A review on hybrid electric vehicles architecture and energy management strategies. Renew. Sustain. Energy Rev. 2016, 53, 1433–1442. [Google Scholar] [CrossRef]
- Beaudin, M.; Zareipour, H. Home energy management systems: A review of modelling and complexity. Renew. Sustain. Energy Rev. 2015, 45, 318–335. [Google Scholar] [CrossRef]
- Zhang, D.; Li, S.; Sun, M.; O’Neill, Z. An Optimal and Learning-Based Demand Response and Home Energy Management System. IEEE Trans. Smart Grid 2016, 7, 1790–1801. [Google Scholar] [CrossRef]
- Minoli, D.; Sohraby, K.; Occhiogrosso, B. IoT Considerations, Requirements, and Architectures for Smart Buildings—Energy Optimization and Next-Generation Building Management Systems. IEEE Internet Things J. 2017, 4, 269–283. [Google Scholar] [CrossRef]
- Farrokhifar, M.; Momayyezi, F.; Sadoogi, N.; Safari, A. Real-time based approach for intelligent building energy management using dynamic price policies. Sustain. Cities Soc. 2018, 37, 85–92. [Google Scholar] [CrossRef]
- Kuehn, P.J.; Mashaly, M.E. Automatic energy efficiency management of data center resources by load-dependent server activation and sleep modes. Ad Hoc Netw. 2015, 25 Pt B, 497–504. [Google Scholar] [CrossRef]
- Hameed, A.; Khoshkbarforoushha, A.; Ranjan, R. A survey and taxonomy on energy efficient resource allocation techniques for cloud computing systems. Computing 2016, 98, 751. [Google Scholar] [CrossRef]
- Calvillo, C.F.; Sánchez-Miralles, A.; Villar, J. Energy management and planning in smart cities. Renew. Sustain. Energy Rev. 2016, 55, 273–287. [Google Scholar] [CrossRef]
- Liu, Y.; Yang, C.; Jiang, L.; Xie, S.; Zhang, Y. Intelligent Edge Computing for IoT-Based Energy Management in Smart Cities. IEEE Netw. 2019, 33, 111–117. [Google Scholar] [CrossRef]
- Olatomiwa, L.; Mekhilef, S.; Ismail, M.S.; Moghavvemi, M. Energy management strategies in hybrid renewable energy systems: A review. Renew. Sustain. Energy Rev. 2016, 62, 821–835. [Google Scholar] [CrossRef]
- Liu, Y.; Fieldsend, J.E.; Min, G. A Framework of Fog Computing: Architecture, Challenges, and Optimization. IEEE Access 2017, 5, 25445–25454. [Google Scholar] [CrossRef]
- Khan, M.R.B.; Jidin, R.; Pasupuleti, J. Multi-agent based distributed control architecture for microgrid energy management and optimization. Energy Convers. Manag. 2016, 112, 288–307. [Google Scholar] [CrossRef]
- Faruque, M.A.A.; Vatanparvar, K. Energy Management-as-a-Service Over Fog Computing Platform. IEEE Internet Things J. 2016, 3, 161–169. [Google Scholar] [CrossRef]
- Moghaddam, M.H.Y.; Leon-Garcia, A. A Fog-Based Internet of Energy Architecture for Transactive Energy Management Systems. IEEE Internet Things J. 2018, 5, 1055–1069. [Google Scholar] [CrossRef]
- Marzband, M.; Yousefnejad, E.; Sumper, A.; Domínguez-García, J.L. Real time experimental implementation of optimum energy management system in standalone Microgrid by using multi-layer ant colony optimization. Int. J. Electr. Power Energy Syst. 2016, 75, 265–274. [Google Scholar] [CrossRef]
- Marino, D.L.; Amarasinghe, K.; Manic, M. Building Energy Load Forecasting using Deep Neural Networks. In Proceedings of the IECON 2016 42nd Annual Conference of the IEEE Industrial Electronics Society, Florence, Italy, 24–27 October 2016; pp. 7046–7051. [Google Scholar] [CrossRef]
- Wang, H.; Huang, J. Incentivizing Energy Trading for Interconnected Microgrids. IEEE Trans. Smart Grid 2018, 9, 2647–2657. [Google Scholar] [CrossRef]
- Wang, H.; Huang, J. Cooperative Planning of Renewable Generations for Interconnected Microgrids. IEEE Trans. Smart Grid 2016, 7, 2486–2496. [Google Scholar] [CrossRef]
- Nunna, H.S.V.S.K.; Doolla, S. Demand response in smart distribution system with multiple microgrids. IEEE Trans. Smart Grid 2012, 3, 1641–1649. [Google Scholar] [CrossRef]
- Gregoratti, D.; Matamoros, J. Distributed energy trading: The multiple-microgrid case. IEEE Trans. Ind. Electron. 2015, 62, 2551–2559. [Google Scholar] [CrossRef]
- Amazon IoT Cloud Platform. Available online: https://aws.amazon.com/es/iot-core/ (accessed on 30 May 2019).
- Google IoT Cloud Platform. Available online: https://cloud.google.com/iot-core/?hl=es (accessed on 30 May 2019).
- Ubidots IoT Cloud Platform. Available online: https://ubidots.com (accessed on 30 May 2019).
- Microsoft IoT Cloud Platform. Available online: https://azure.microsoft.com/es-es/overview/iot/ (accessed on 30 May 2019).
- Dark Data Inform. Available online: https://www.gartner.com/it-glossary/dark-data (accessed on 30 May 2019).
- Embedded Device Controller. Edge-Node 1. Available online: https://www.particle.io (accessed on 30 May 2019).
- Embedded Device Controller. Edge-Node 2. Available online: https://www.raspberrypi.org (accessed on 30 May 2019).
- Subramani, P.; Sahu, R.; Verma, S. Feature selection using Haar wavelet power spectrum. BMC Bioinform. 2006, 7, 432. [Google Scholar] [CrossRef] [PubMed]























| Device | Hardware | Software-Comm. | Services |
|---|---|---|---|
![]() |
|
|
|
![]() |
|
|
|
![]() |
|
|
|
![]() |
|
|
|
© 2019 by the authors. Licensee MDPI, Basel, Switzerland. This article is an open access article distributed under the terms and conditions of the Creative Commons Attribution (CC BY) license (http://creativecommons.org/licenses/by/4.0/).
Share and Cite
Ferrández-Pastor, F.J.; García-Chamizo, J.M.; Gomez-Trillo, S.; Valdivieso-Sarabia, R.; Nieto-Hidalgo, M. Smart Management Consumption in Renewable Energy Fed Ecosystems. Sensors 2019, 19, 2967. https://doi.org/10.3390/s19132967
Ferrández-Pastor FJ, García-Chamizo JM, Gomez-Trillo S, Valdivieso-Sarabia R, Nieto-Hidalgo M. Smart Management Consumption in Renewable Energy Fed Ecosystems. Sensors. 2019; 19(13):2967. https://doi.org/10.3390/s19132967
Chicago/Turabian StyleFerrández-Pastor, Francisco Javier, Juan Manuel García-Chamizo, Sergio Gomez-Trillo, Rafael Valdivieso-Sarabia, and Mario Nieto-Hidalgo. 2019. "Smart Management Consumption in Renewable Energy Fed Ecosystems" Sensors 19, no. 13: 2967. https://doi.org/10.3390/s19132967
APA StyleFerrández-Pastor, F. J., García-Chamizo, J. M., Gomez-Trillo, S., Valdivieso-Sarabia, R., & Nieto-Hidalgo, M. (2019). Smart Management Consumption in Renewable Energy Fed Ecosystems. Sensors, 19(13), 2967. https://doi.org/10.3390/s19132967





