FASTEN IIoT: An Open Real-Time Platform for Vertical, Horizontal and End-To-End Integration
Abstract
1. Introduction
2. Motivations, Problem, Requirements, and Proposed Definition
2.1. Motivation
2.2. Scenario
- -
- Distributivity: the platform must be able to run on independent computers, connected via a network, which can be seen as a single and consistent system.
- -
- Interoperability: the platform must be able to connect devices and systems, from different suppliers. Application protocols and message standards are considered.
- -
- Scalability: the platform must be prepared to handle an increasing volume of work in a uniform way, that is, be prepared to grow.
- -
- Security: a huge network, with many different devices, in an environment where any malicious intervention can cause huge losses, security becomes a key factor. The platform must provide mechanisms to prevent malicious interventions that may pose risks to information security.
- -
- Resource control: the platform must be able to deal with the flood of IoT data from heterogeneous resources and services, using mechanisms like indexing, discovering, and ranking these devices [21], in order to provide a list of the most reliable devices for the execution of a certain task.
- -
- Flexibility: the solution must accommodate the specific requirements of each company, instead of being a ready and unique solution for all customers.
- -
- Real-time data processing: the solution must provide resources to support services with runtime restrictions.
- -
- Persistence: the platform must allow database managers capable of handling data of the most diverse types, including streaming data.
2.3. FASTEN IIoT Platform Design and Implementation
3. Related Works
4. Experiments
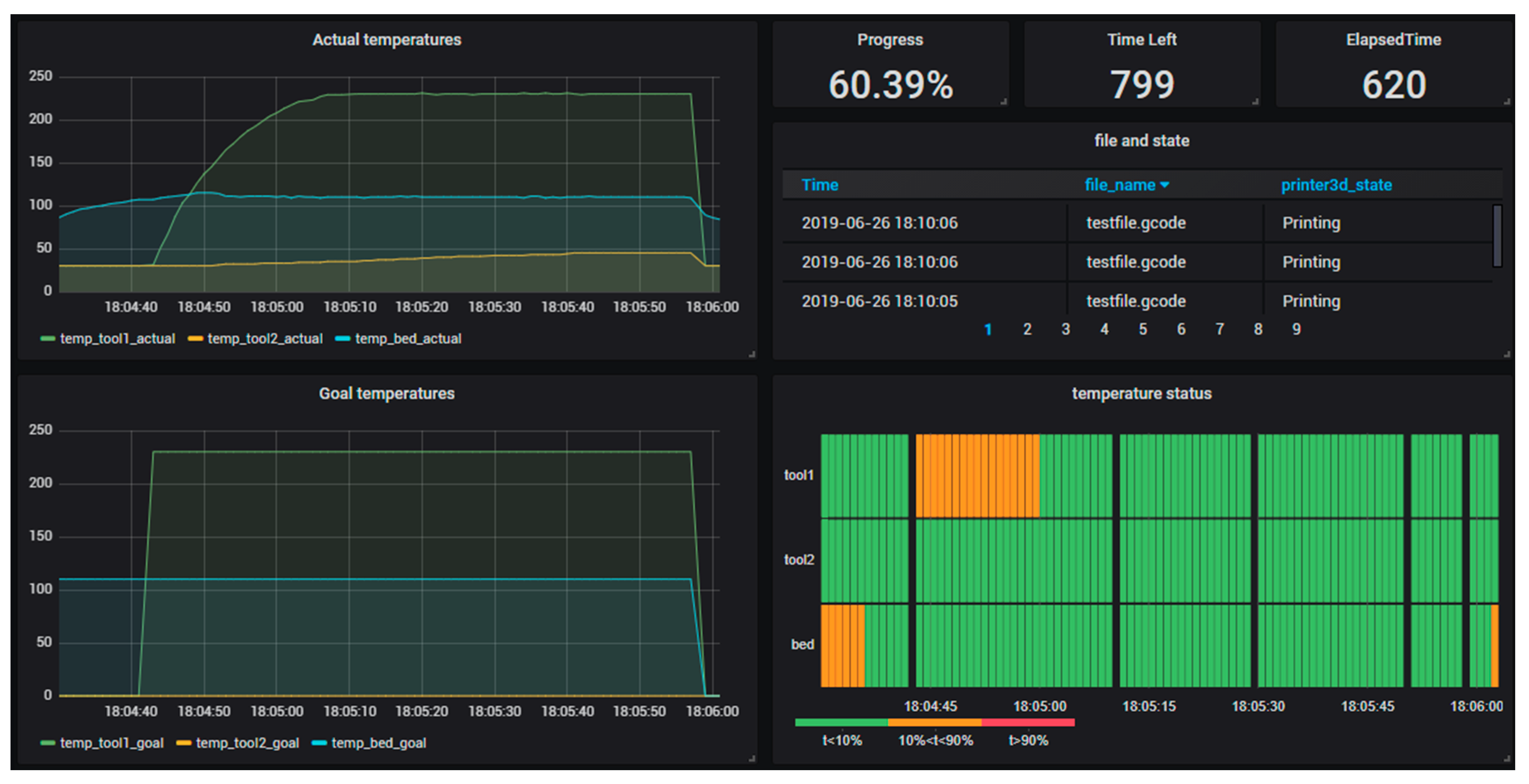
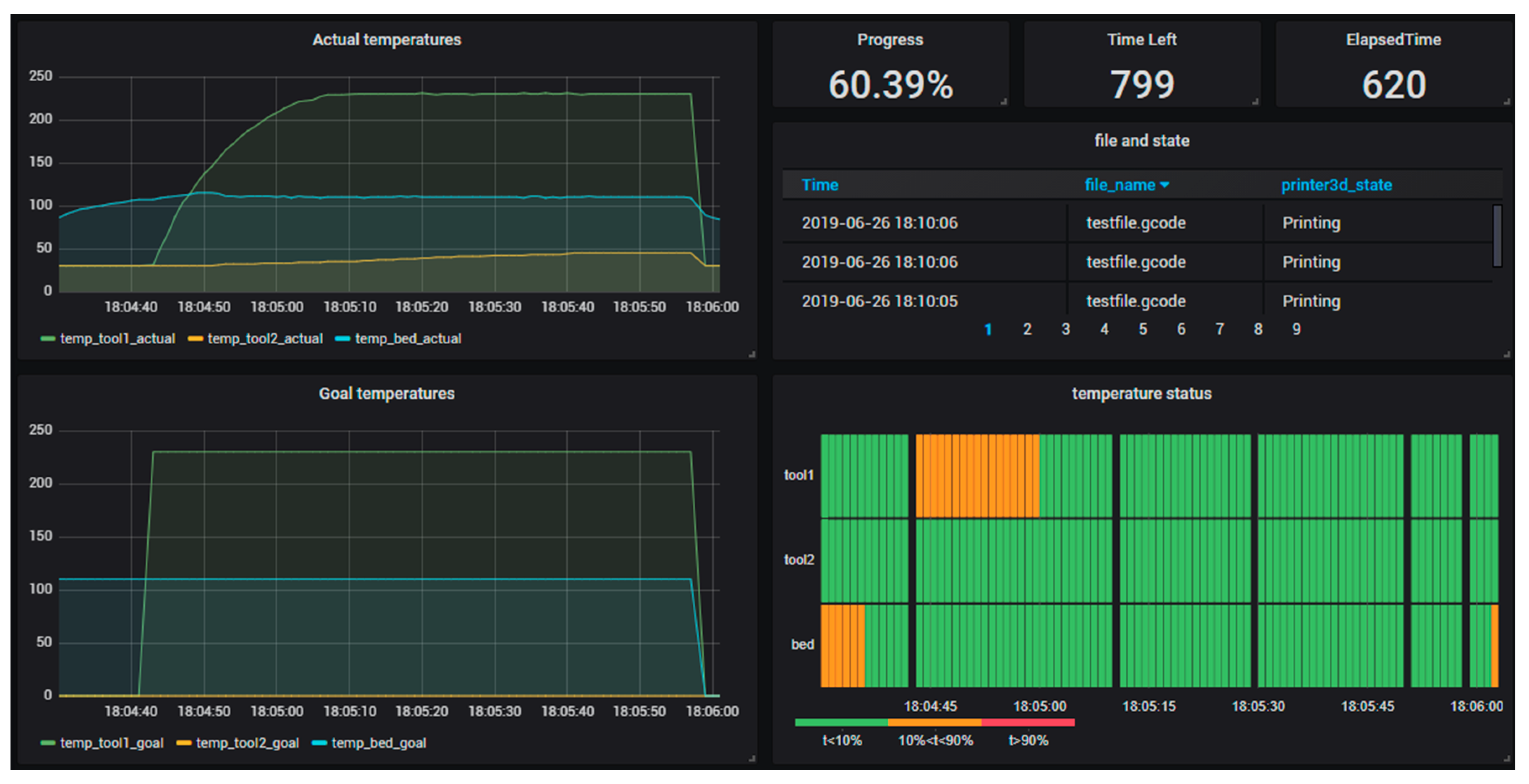
4.1. Thyssenkrupp Use Case
4.2. Embraer Use Cases
4.3. IIoT Platform Performance Test
- The time spent in both directions between a program emulating the event source and the IIoT platform.
- The time spent in both directions between the CEP module and IIoT platform.
- The time spent in both directions between the database and the IIoT platform.
- The time spent between the database and Grafana.
- The time spent from the emulator program to the database.
- -
- D1: Event simulator and IIoT platform.
- -
- D2: IIoT platform main entrance and IIoT platform database out.
- -
- D3: IIoT platform database out and database (DB).
- -
- D4: Database and Grafana.
- -
- D5: IIoT platform main entrance and IIoT platform CEP out.
- -
- D6: IIoT platform CEP out and CEP module.
- -
- Communication delays:The pilots defined as a time requirement for use cases that an event could not take more than 1 s between the generation and viewing of the event on the monitoring panel. In order to ensure this performance, a threshold of 50 ms was defined for each data transfer (connection).
- -
- Actual Throughput:Number of events.
- -
- Lost Events:There is no requirement coming from the use cases related to the quality of service. Additionally, it is difficult to define a general threshold. If the same value is coming several times a second, like temperature, it is no problem to achieve 98% of successfully delivered events. However, if it is a steering event coming from the APM, none should be lost.
- -
- In the first second after starting the test run, around 1000 events were created and the time between creation and storing each of them in the database was 1.3 s in the beginning and 1 s in the end.
- -
- In the next second after starting the test run, again around 1000 events were created and the time was between creation and storing them in the database was 1000 ms in the beginning and 500 ms in the end.
- -
- Then the time was decreasing to a stable range between 200 ms and 40 ms.
5. Discussion
5.1. IIoT Platform Real-Time Approach
5.2. Contributions to Pilot Cases
5.3. Scientific Contribution to the Manufacturing Industry
5.3.1. Distributivity
5.3.2. Scalability
5.3.3. Security
5.3.4. Interoperability
5.3.5. Persistence
5.3.6. Real-Time
6. Conclusions
Author Contributions
Funding
Acknowledgments
Conflicts of Interest
References
- Jazdi, N. Cyber physical systems in the context of Industry 4.0. In Proceedings of the 2014 IEEE International Conference on Automation, Quality and Testing, Robotics, Cluj-Napoca, Romania, 22–24 May 2014; pp. 1–4. [Google Scholar]
- Drath, R.; Horch, A. Industrie 4.0: Hit or Hype? [Industry Forum]. IEEE Ind. Electron. Mag. 2014, 8, 56–58. [Google Scholar] [CrossRef]
- NSF-National Science Foundation Cyber-Physical Systems. Available online: https://www.nsf.gov/funding/pgm_summ.jsp?pims_id=503286 (accessed on 19 May 2020).
- Varghese, A.; Tandur, D. Wireless requirements and challenges in Industry 4.0. In Proceedings of the 2014 International Conference on Contemporary Computing and Informatics (IC3I), Mysore, India, 27–29 November 2014; pp. 634–638. [Google Scholar]
- De Silva, P.C.P.; De Silva, P.C.A. Ipanera: An Industry 4.0 based architecture for distributed soil-less food production systems. In Proceedings of the 2016 Manufacturing Industrial Engineering Symposium (MIES), Colombo, Sri Lanka, 22 October 2016; pp. 1–5. [Google Scholar]
- Kim, J. A Review of Cyber-Physical System Research Relevant to the Emerging IT Trends: Industry 4.0, IoT, Big Data, and Cloud Computing. J. Ind. Integr. Manag. 2017, 2, 1750011. [Google Scholar] [CrossRef]
- Monostori, L. Cyber-physical Production Systems: Roots, Expectations and R&D Challenges. Procedia CIRP 2014, 17, 9–13. [Google Scholar] [CrossRef]
- Vermesan, O.; Friess, D.P.; Guillemin, P.; Gusmeroli, S.; Sundmaeker, H.; Bassi, D.A.; Jubert, I.S.; Mazura, D.M.; Harrison, D.M.; Eisenhauer, D.M.; et al. Internet of Things Strategic Research Agenda; University of Helsink: Helsinki, Finland, 2009; p. 44. [Google Scholar]
- Xu, L.; He, W.; Li, S. Internet of Things in Industries: A Survey. IEEE Trans. Ind. Inform. 2014, 10, 2233–2243. [Google Scholar] [CrossRef]
- Duan, Y.; Li, W.; Zhong, Y.; Fu, X. A multi-network control framework based on industrial internet of things. In Proceedings of the 2016 IEEE 13th International Conference on Networking, Sensing, and Control (ICNSC), Mexico City, Mexico, 28–30 April 2016; pp. 1–5. [Google Scholar]
- Aazam, M.; Zeadally, S.; Harras, K.A. Deploying Fog Computing in Industrial Internet of Things and Industry 4.0. IEEE Trans. Ind. Inform. 2018, 14, 4674–4682. [Google Scholar] [CrossRef]
- Staudigel, C.; Hoffmann, M.; Schwalme, G.; Mohr-Matuschek, U.; Heidemeyer, P.; Bastian, M. Additive manufacturing of electric circuits based on graphene polymer nanocomposites. In Proceedings of the 2016 12th International Congress Molded Interconnect Devices (MID), Würzburg, Germany, 28–29 September 2016; pp. 1–5. [Google Scholar]
- Xu, H.; Yu, W.; Griffith, D.; Golmie, N. A Survey on Industrial Internet of Things: A Cyber-Physical Systems Perspective. IEEE Access 2018, 6, 78238–78259. [Google Scholar] [CrossRef]
- Schuh, G.; Potente, T.; Wesch-Potente, C.; Weber, A.R.; Prote, J.-P. Collaboration Mechanisms to Increase Productivity in the Context of Industrie 4.0. Procedia CIRP 2014, 19, 51–56. [Google Scholar] [CrossRef]
- Thames, L.; Schaefer, D. Software-defined Cloud Manufacturing for Industry 4.0. Procedia CIRP 2016, 52, 12–17. [Google Scholar] [CrossRef]
- Wang, C.; Bi, Z.; Xu, L.D. IoT and Cloud Computing in Automation of Assembly Modeling Systems. IEEE Trans. Ind. Inform. 2014, 10, 1426–1434. [Google Scholar] [CrossRef]
- Tao, F.; Wang, Y.; Zuo, Y.; Yang, H.; Zhang, M. Internet of Things in product life-cycle energy management. J. Ind. Inf. Integr. 2016, 1, 26–39. [Google Scholar] [CrossRef]
- Liao, Y.; Deschamps, F.; Loures, E.d.F.R.; Ramos, L.F.P. Past, present and future of Industry 4.0-a systematic literature review and research agenda proposal. Int. J. Prod. Res. 2017, 55, 3609–3629. [Google Scholar] [CrossRef]
- Reference Architectural Model Industrie 4.0 (RAMI4.0)-An Introduction. Available online: https://www.plattform-i40.de/PI40/Redaktion/EN/Downloads/Publikation/rami40-an-introduction.html (accessed on 1 August 2019).
- Modoni, G.E.; Trombetta, A.; Veniero, M.; Sacco, M.; Mourtzis, D. An event-driven integrative framework enabling information notification among manufacturing resources. Int. J. Comput. Integr. Manuf. 2019, 32, 241–252. [Google Scholar] [CrossRef]
- Fathy, Y.; Barnaghi, P.; Tafazolli, R. Large-Scale Indexing, Discovery, and Ranking for the Internet of Things (IoT). ACM Comput. Surv. 2018, 51, 1–53. [Google Scholar] [CrossRef]
- Balador, A.; Ericsson, N.; Bakhshi, Z. Communication middleware technologies for industrial distributed control systems: A literature review. In Proceedings of the 2017 22nd IEEE International Conference on Emerging Technologies and Factory Automation (ETFA), Limassol, Cyprus, 12–15 September 2017; pp. 1–6. [Google Scholar]
- Masood, T.; Sonntag, P. Industry 4.0: Adoption challenges and benefits for SMEs. Comput. Ind. 2020, 121, 103261. [Google Scholar] [CrossRef]
- Industrial Internet Reference Architecture. Available online: https://www.iiconsortium.org/ (accessed on 1 August 2019).
- Unified Architecture. OPC Foundation. Available online: https://opcfoundation.org/about/opc-technologies/opc-ua/ (accessed on 1 August 2019).
- API Walkthrough (v2)-Fiware-Orion. Available online: https://fiware-orion.readthedocs.io/en/1.7.0/user/walkthrough_apiv2/ (accessed on 1 August 2019).
- Apache Apache Kafka. Available online: https://kafka.apache.org/ (accessed on 1 August 2019).
- Open Robotics ROS.org|Powering the World’s Robots. Available online: https://www.ros.org/ (accessed on 19 June 2020).
- Limosani, R.; Manzi, A.; Fiorini, L.; Dario, P.; Cavallo, F. Connecting ROS and FIWARE: Concepts and Tutorial. In Robot Operating System (ROS); Koubaa, A., Ed.; Springer International Publishing: Cham, Switzerland, 2019; Volume 778, pp. 449–475. ISBN 978-3-319-91589-0. [Google Scholar]
- Crate, G. CrateDB: Simply Scalable SQL Database for IoT & Industrial Time Series. Available online: https://crate.io/ (accessed on 1 August 2019).
- GRAFANA Grafana Labs. Available online: https://grafana.com/ (accessed on 1 August 2019).
- Eclipse Kura|The Eclipse Foundation. Available online: https://www.eclipse.org/kura/ (accessed on 1 August 2019).
- Octavo, L.A. VerneMQ-A MQTT Broker That Is Scalable, Enterprise Ready, and Open Source. Available online: https://vernemq.com/ (accessed on 1 August 2019).
- InfluxDB: Purpose-Built Open Source Time Series Database. Available online: https://www.influxdata.com/ (accessed on 1 August 2019).
- Costa, F.S.; Nassar, S.M.; Dantas, M.A.R. A three level sensor ranking method based on active perception. In Proceedings of the IECON 2019-45th Annual Conference of the IEEE Industrial Electronics Society, Lisbon, Portugal, 14–17 October 2019; p. 7. [Google Scholar]
- Luckham, D. The Power of Events: An Introduction to Complex Event Processing in Distributed Enterprise Systems. In Proceedings of the Rule Representation, Interchange and Reasoning on the Web, Orlando, FL, USA, 30–31 October 2008; Bassiliades, N., Governatori, G., Paschke, A., Eds.; Springer: Berlin/Heidelberg, Germany, 2008; p. 3. [Google Scholar]
- Mostefaoui, G.K.; Brezillon, P. Modeling context-based security policies with contextual graphs. In Proceedings of the Second IEEE Annual Conference on Pervasive Computing and Communications Workshops, Orlando, FL, USA, 14–17 March 2004; pp. 28–32. [Google Scholar]
- Brezillon, P.; Mostefaoui, G.K. Context-based security policies: A new modeling approach. In Proceedings of the Second IEEE Annual Conference on Pervasive Computing and Communications Workshops, Orlando, FL, USA, 14–17 March 2004; pp. 154–158. [Google Scholar]
- Wendt, A.; Götzinger, M.; Sauter, T. An Agent-Based Framework for Complex Networks. In Artificial Intelligence Applications and Innovations; MacIntyre, J., Maglogiannis, I., Iliadis, L., Pimenidis, E., Eds.; Springer International Publishing: Berlin/Heidelberg, Germany, 2019; pp. 559–570. [Google Scholar]
- Miao, Y.; Tong, Q.; Choo, K.R.; Liu, X.; Deng, R.H.; Li, H. Secure Online/Offline Data Sharing Framework for Cloud-Assisted Industrial Internet of Things. IEEE Internet Things J. 2019, 6, 8681–8691. [Google Scholar] [CrossRef]
- Skarmeta, A.F.; Santa, J.; Martínez, J.A.; Parreira, J.X.; Barnaghi, P.; Enshaeifar, S.; Beliatis, M.J.; Presser, M.A.; Iggena, T.; Fischer, M.; et al. IoTCrawler: Browsing the Internet of Things. In Proceedings of the 2018 Global IoT Summit (GIoTS), Bilbao, Spain, 4–7 June 2018; Institute of Electrical and Electronics Engineers (IEEE): Bilbao, Spain, 2018; p. 6. [Google Scholar]
- Lalanda, P.; Morand, D.; Chollet, S. Autonomic Mediation Middleware for Smart Manufacturing. IEEE Internet Comput. 2017, 21, 32–39. [Google Scholar] [CrossRef]
- Qiu, Z.; Guo, Z.; Guo, S.; Liu, Y.; Wang, Y. DAQ-Middleware: Data Acquisition Middleware Based on Internet of Things. In Proceedings of the 2017 3rd International Conference on Big Data Computing and Communications (BIGCOM), Chengdu, China, 10–11 August 2017; pp. 404–412. [Google Scholar]
- Perera, C.; Zaslavsky, A.; Liu, C.H.; Compton, M.; Christen, P.; Georgakopoulos, D. Sensor Search Techniques for Sensing as a Service Architecture for the Internet of Things. IEEE Sens. J. 2014, 14, 406–420. [Google Scholar] [CrossRef]
- Stonebraker, M.; Abadi, D.; DeWitt, D.J.; Madden, S.; Paulson, E.; Pavlo, A.; Rasin, A. MapReduce and Parallel DBMSs: Friends or Foes? Commun. ACM 2010, 53, 64–71. [Google Scholar] [CrossRef]
- Ghaleb, M.; Zolfagharinia, H.; Taghipour, S. Real-time production scheduling in the Industry-4.0 context: Addressing uncertainties in job arrivals and machine breakdowns. Comput. Oper. Res. 2020, 123, 105031. [Google Scholar] [CrossRef]
- Li, Y.; Goga, K.; Tadei, R.; Terzo, O. Production Scheduling in Industry 4.0. In Complex, Intelligent and Software Intensive Systems; Barolli, L., Poniszewska-Maranda, A., Enokido, T., Eds.; Springer International Publishing: Cham, Switzerland, 2020; pp. 355–364. [Google Scholar]
- GTAI (Germany Trade & Invest). Industrie 4.0-Smart Manufacturing for the Future; Germany Trade & Invest: Berlin, Germany, 2014. [Google Scholar]
- Chen, M.; Mao, S.; Liu, Y. Big Data: A Survey. Mob. Netw. Appl. 2014, 19, 171–209. [Google Scholar] [CrossRef]
- Bonomi, F. Connected Vehicles, the Internet of Things, and Fog Computing. In Proceedings of the Eighth ACM International Workshop on Vehicular Inter-Networking (VANET), Las Vegas, NV, USA, 19–23 September 2011; pp. 13–15. [Google Scholar]
- Shah, S. How I Bypassed 2-Factor-Authentication on Google, Facebook, Yahoo, LinkedIn, and Many Others. Available online: http://shubs.io/how-i-bypassed-2-factor-authentication-on-google-yahoo-linkedin-and-many-others/ (accessed on 17 June 2020).
- Perera, C.; Zaslavsky, A.; Christen, P.; Georgakopoulos, D. Context Aware Computing for the Internet of Things: A Survey. IEEE Commun. Surv. Tutor. 2014, 16, 414–454. [Google Scholar] [CrossRef]
- Crystal-Home. Available online: http://www.crystal-artemis.eu/ (accessed on 17 June 2020).
- Wang, S.; Zhang, Z.; Ye, Z.; Wang, X.; Lin, X.; Chen, S. Application of Environmental Internet of Things on water quality management of urban scenic river. Int. J. Sustain. Dev. World Ecol. 2013, 20, 216–222. [Google Scholar] [CrossRef]
- Cheng, Y.; Chen, K.; Sun, H.; Zhang, Y.; Tao, F. Data and knowledge mining with big data towards smart production. J. Ind. Inf. Integr. 2018, 9, 1–13. [Google Scholar] [CrossRef]
















| Name | Distributed | Interoperability Application Protocols | Interoperability Message Patterns | Scalability | Security | Resources Control | Flexibility | Real-Time | Persistence |
|---|---|---|---|---|---|---|---|---|---|
| ACONA | √ | MQTT | PS | √ | - | -I-S | √ | - | NoSQL |
| DSF | √ | - | RR | - | √ | ---S | - | - | - |
| VICKI | √ | MQTT | PS | √ | - | -I-S | - | √ | NoSQL |
| IoTCrawler | √ | MQTT | PS | √ | √ | DIRS | √ | √ | - |
| CILIA | - | OPC-UA, REST | PS | - | - | -I-- | √ | √ | RDBMS |
| DAQ-Middleware | √ | MQTT, REST, FTP | RR | √ | - | -I--S | √ | - | - |
| CASSARAM | √ | - | PS | √ | - | -IRS | - | √ | RDBMS |
| FASTEN IIoT | √ | OPC-UA, MQTT, REST, … | PS | √ | √ | DIRS | √ | √ | ALL |
© 2020 by the authors. Licensee MDPI, Basel, Switzerland. This article is an open access article distributed under the terms and conditions of the Creative Commons Attribution (CC BY) license (http://creativecommons.org/licenses/by/4.0/).
Share and Cite
Costa, F.S.; Nassar, S.M.; Gusmeroli, S.; Schultz, R.; Conceição, A.G.S.; Xavier, M.; Hessel, F.; Dantas, M.A.R. FASTEN IIoT: An Open Real-Time Platform for Vertical, Horizontal and End-To-End Integration. Sensors 2020, 20, 5499. https://doi.org/10.3390/s20195499
Costa FS, Nassar SM, Gusmeroli S, Schultz R, Conceição AGS, Xavier M, Hessel F, Dantas MAR. FASTEN IIoT: An Open Real-Time Platform for Vertical, Horizontal and End-To-End Integration. Sensors. 2020; 20(19):5499. https://doi.org/10.3390/s20195499
Chicago/Turabian StyleCosta, Felipe S., Silvia M. Nassar, Sergio Gusmeroli, Ralph Schultz, André G. S. Conceição, Miguel Xavier, Fabiano Hessel, and Mario A. R. Dantas. 2020. "FASTEN IIoT: An Open Real-Time Platform for Vertical, Horizontal and End-To-End Integration" Sensors 20, no. 19: 5499. https://doi.org/10.3390/s20195499
APA StyleCosta, F. S., Nassar, S. M., Gusmeroli, S., Schultz, R., Conceição, A. G. S., Xavier, M., Hessel, F., & Dantas, M. A. R. (2020). FASTEN IIoT: An Open Real-Time Platform for Vertical, Horizontal and End-To-End Integration. Sensors, 20(19), 5499. https://doi.org/10.3390/s20195499

