Seasonal Climate Forecast Skill Assessment for the Management of Water Resources in a Run of River Hydropower System in the Poqueira River (Southern Spain)
Abstract
1. Introduction
2. Materials and Methods
2.1. Pilot Application
- The operability of the plant according to the production and non-production periods, which is useful for planning maintenance tasks;
- The turbine discharge, the minimum flow that must be released from a plant in order to meet environmental water requirements, and the spill. Knowledge about potential spill informs hydropower managers on (a) the need to tune up the machines and increase the capacity of the plant in order to take advantage of the excess discharges coming from snowmelt in a short time period, or (b) the need to install new turbines in the plant in a long period if spilling is frequent;
- An estimation of the energy production given the predicted discharge.
2.2. Data Sources
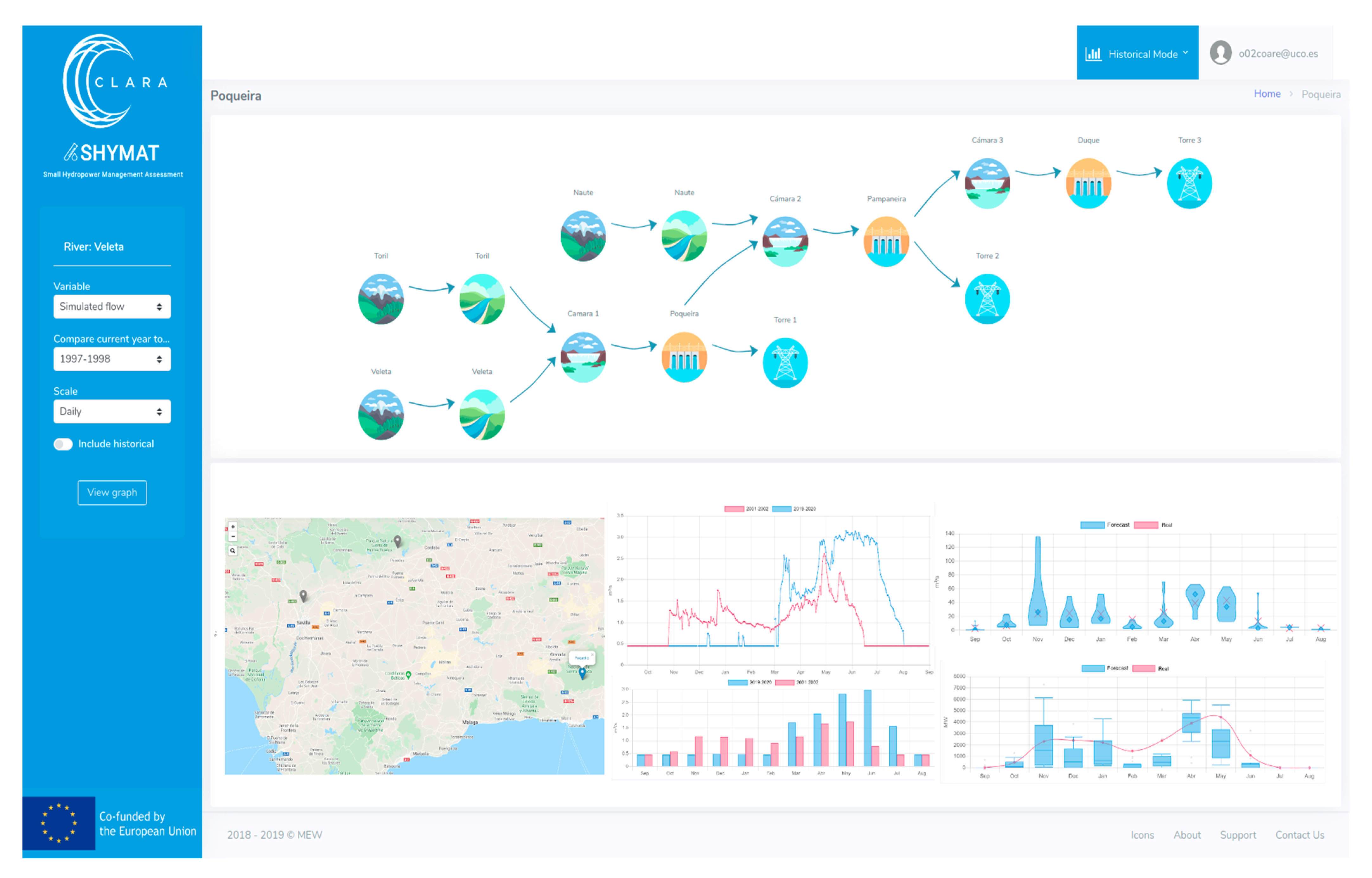
- On one side, seasonal forecasts of daily river flow data (which go up to a six-month prediction horizon) are provided by the Swedish Meteorological and Hydrological Institute (SMHI). The hydrological forecast information is produced by forcing the European Hydrological Predictions for the Environment (E-HYPE) model with data from the European Centre for Medium-Range Weather Forecasts (ECMWF) seasonal forecast systems (SEAS5 and its predecessor System 4) [23,24]. ECMWF systems are based on global climate models, which since the oceanic circulation is a major source of predictability in the seasonal scale, are based on coupled ocean–atmosphere integrations [25]. E-HYPE is the European setup of the HYPE model, which estimates hydrological variables on a daily time step at an average sub-basin resolution of 120 km2 [25,26]. For our pilot area, the seasonal forecasts of river flow data produced in a sub-basin of 527 km2 were used (Figure 1). Probabilistic forecasts are produced as an ensemble of members or scenarios that present the range of future river flow possibilities. Although the CS is currently operative with SEAS5 data which produces an ensemble of 51 members, in the service testing stage presented here, we used a previous ECMWF seasonal forecast, System 4, for which 15-member hindcasts covering the period 1 January 1981–30 November 2015 for each calendar month and up to six months ahead were available. The sub-basin where E-HYPE river flow forecasts are produced does not perfectly match the contributing area to the pilot three RoR system (see SHYMAT sub-basins in Figure 1). In this work, the raw seasonal forecasts were presented at a monthly scale and statistically downscaled at the pilot local scale to match the temporal and spatial scale suitable for this particular application, as detailed in the Section 2.3.
- On the other side, daily river flow averages simulated by forcing E-HYPE with HydroGFD precipitation and temperature coming from reanalyses [27] (perfect run) are available for the period 1 January 1981–31 December 2010.The E-HYPE performance in simulating river flow varies in time and space, with low performance as well as a tendency to overestimate flows in southern Spain [26]. The perfect run data were used in the downscaling step.
- Finally, the daily streamflow measurements for the period 1 October 1969–13 September 2018 in the intake point of the Pampaneira plant (Figure 1), provided by the managers of the hydropower system, give an adequate overview of the historical river inflow to the RoR system and its variability. Data for the Poqueira plant are not available and the data for the Duque plant are normally the same as in the Pampaneira plant, so the results of the analysis can be applied in both plants.
2.3. Downscaling Approach of Seasonal Forecast Data for Local Application
2.4. Assessment of the Prediction through Seasonal Forecast Data and Historical Data
3. Results
3.1. Variability of Observed Inflow Data
3.2. Downscaling of the Seasonal Forecast Data and Comparison with Measured Data
3.3. Evaluation of the Reliability for Each Month
4. Discussion
5. Conclusions
Author Contributions
Funding
Acknowledgments
Conflicts of Interest
Abbreviations
| RoR | run of river |
| CC | climate change |
| EC | European Commission |
| CS | climate services |
| SHYMAT | Small Hydropower Management and Assessment Tool |
| C3S | Copernicus Climate Change Service |
| GCMs | global climate models |
| SMHI | Swedish Meteorological and Hydrological Institute |
| ECMWF | European Centre for Medium-Range Weather Forecasts |
| E-HYPE | European Hydrological Predictions for the Environment |
Appendix A

Appendix B
- Computation of the empirical distribution of all the observed river flow values for the month of interest Mi for the calibration period (1981–2010).
- Computation of the empirical distribution of all simulated river flow values for the reference simulation, which is done for each month of interest.
- Adjustment of a forecast value for the month of interest Mi at the lead of interest Mt:
- Identification of the frequency of occurrence of the forecast value p in the empirical simulation distribution built for the month of interest Mi.
- Identification of the observed river flow value p* with the same frequency of occurrence in the empirical observation distribution for month Mi.
- Replacement of the forecast value p by the observed value p* that has the same frequency of occurrence.
References
- EnAppSys. European Electricity Fuel Mix Summary. Quarterly EU Market Summary, January to March. 2020. Available online: https://b74bc22f-390f-4347-ba45-b13ad13072ee.filesusr.com/ugd/9b26cb_80a91d80583e4c0e8c71ba3211517e3c.pdf (accessed on 20 March 2020).
- An EU Strategy on Adaptation to Climate Change. Available online: https://climate-adapt.eea.europa.eu/knowledge/tools/adaptation-support-tool/step-1/ressources/cohesion-policy (accessed on 18 March 2020).
- Adaptation Challenges and Opportunities for the European Energy System. Building a Climate-Resilient Low-Carbon Energy System. Available online: https://www.eea.europa.eu/publications/adaptation-in-energy-system (accessed on 6 April 2020).
- Dutton, J.A.; James, R.P.; Ross, J.D. Probabilistic Forecasts for Energy: Weeks to a Century or More. In Weather & Climate Services for the Energy Industry; Troccoli, A., Ed.; Springer: Cham, Switzerland, 2018; pp. 161–177. ISBN 978-3-319-68418-5. [Google Scholar]
- Contreras, E.; Herrero, J.; Crochemore, L.; Pechlivanidis, I.; Photiadou, C.; Aguilar, C.; Polo, M.J. Advances in the Definition of Needs and Specifications for a Climate Service Tool Aimed at Small Hydropower Plants’ Operation and Management. Energies 2020, 13, 1827. [Google Scholar] [CrossRef]
- Climate Change |Copernicus. Available online: https://www.copernicus.eu/en/services/climate-change (accessed on 1 April 2019).
- Buizer, J.; Jacobs, K.; Cash, D. Making short-term climate forecasts useful: Linking science and action. Proc. Natl. Acad. Sci. USA 2016, 113, 4597–4602. [Google Scholar] [CrossRef] [PubMed]
- Polo, M.J.; Contreras, E.; Herrero, J.; Herrera, E.; Mysiak, J.; Larosa, F.; Essenfelder, A.; Santato, S.; Tornato, A. Forum Activity Report III; Climate Forecast Enabled Knowledge Services, 2020; p. 90. Available online: https://drive.google.com/file/d/1EOqm2GTotSLwAHnK5nLpSENGtPyG9UYM/view (accessed on 18 May 2020).
- Bruno Soares, M.; Dessai, S. Barriers and enablers to the use of seasonal climate forecasts amongst organisations in Europe. Clim. Chang. 2016, 137, 89–103. [Google Scholar] [CrossRef] [PubMed]
- Palmer, T.N.; Weisheimer, A. On the Reliability of Seasonal Forecasts. In Proceedings of the ECMWF Seminar on Seasonal Prediction, Reading, Berkshire, UK, 3–7 September 2012; pp. 185–194. [Google Scholar]
- Alessandri, A.; Borrelli, A.; Navarra, A. Evaluation of Probabilistic Quality and Value of the ENSEMBLES Multimodel Seasonal Forecasts: Comparison with DEMETER. Mon. Weather Rev. 2011, 139, 581–607. [Google Scholar] [CrossRef]
- Kim, H.-M.; Webster, P.J.; Curry, J.A. Seasonal prediction skill of ECMWF system 4 and NCEP CFSv2 retrospective forecast for the Northern Hemisphere winter. Clim.Dyn. 2012, 39, 2957–2973. [Google Scholar] [CrossRef]
- Weisheimer, A.; Palmer, T.N. On the reliability of seasonal climate forecasts. J. R. Soc. Interface 2014, 11, 20131162. [Google Scholar] [CrossRef]
- Mishra, N.; Prodhomme, C.; Guemas, V. Multi-model skill assessment of seasonal temperature and precipitation forecasts over Europe. Clim.Dyn. 2019, 52, 4207–4225. [Google Scholar] [CrossRef]
- Gubler, S.; Sedlmeier, K.; Bhend, J.; Avalos, G.; Coelho, C.A.S.; Escajadillo, Y.; Jacques-Coper, M.; Martinez, R.; Schwierz, C.; de Skansi, M.; et al. Assessment of ECMWF SEAS5 seasonal forecast performance over South America. Weather Forecast 2020, 35, 561–584. [Google Scholar] [CrossRef]
- Easey, J.; Prudhomme, C.; Hannah, D.M. Seasonal forecasting of river flows: A review of the state-of-the-art. In Climate Variability and Change: Hydrological Impacts, Proceedings of the Fifth FRIEND World Conference, Havana, Cuba, 27 November—1 December 2006; IAHS, Publ.; 308, 158—162; Demuth, S., Gustard, A., Planos, E., Scatena, F., Servat, E., Eds.; IAHS Press: Wallingford, UK, 2006; Available online: http://iahs.info/redbooks/a308/308068.htm (accessed on 29 April 2020).
- Yuan, X.; Wood, E.F.; Ma, Z. A review on climate-model-based seasonal hydrologic forecasting: Physical understanding and system development. Wiley Interdiscip. Rev. Water 2015, 523–536. [Google Scholar] [CrossRef]
- Arnal, L.; Cloke, H.L.; Stephens, E.; Wetterhall, F.; Prudhomme, C.; Neumann, J.; Krzeminski, B.; Pappenberger, F. Skilful seasonal forecasts of streamflow over Europe? Hydrol. Earth Syst. Sci. 2018, 22, 2057–2072. [Google Scholar] [CrossRef]
- Greuell, W.; Franssen, W.H.P.; Biemans, H.; Hutjes, R.W.A. Seasonal streamflow forecasts for Europe—Part I: Hindcast verification with pseudo- and real observations. Hydrol. Earth Syst. Sci. 2018, 22, 3453–3472. [Google Scholar] [CrossRef]
- Pérez-Palazón, M.J.; Pimentel, R.; Herrero, J.; Aguilar, C.; Perales, J.M.; Polo, M.J. Extreme values of snow-related variables in Mediterranean regions: Trends and long-term forecasting in Sierra Nevada (Spain). Proc. Int. Assoc. Hydrol. Sci. 2015, 369, 157–162. [Google Scholar] [CrossRef]
- Herrero, J.; Polo, M.J.; Moñino, A.; Losada, M.A. Anenergy balance snowmeltmodel in a Mediterraneansite. J. Hydrol. 2009, 371, 98–107. [Google Scholar] [CrossRef]
- Pimentel, R.; Herrero, J.; Polo, M.J. Subgrid parameterization of snow distribution at a Mediterranean site using terrestrial photography. Hydrol. Earth Syst. Sci. 2017, 21, 805–820. [Google Scholar] [CrossRef]
- Crochemore, L.; Ramos, M.-H.; Pechlivanidis, I.G. Can Continental Models Convey Useful Seasonal Hydrologic Information at the Catchment Scale? Water Resour.Res. 2020, 56, e2019WR025700. [Google Scholar] [CrossRef]
- Pechlivanidis, I.; Crochemore, L.; Bosshard, T. Seasonal streamflow forecasting—Which are the drivers controlling the forecast quality? In Proceedings of the EGU General Assembly 2020, Vienna, Austria, 4–8 May 2020. [Google Scholar] [CrossRef]
- Molteni, F.; Stockdale, T.; Balmaseda, M.; Balsamo, G.; Buizza, R.; Ferranti, L.; Magnusson, L.; Mogensen, K.; Palmer, T.; Vitart, F. The New ECMWF Seasonal Forecast System (System 4); European Centre for Medium Range Weather Forecasts Shinfield Park: Reading, Berkshire, UK, 2011; Volume 49, Available online: https://www.ecmwf.int/en/elibrary/11209-new-ecmwf-seasonal-forecast-system-system-4 (accessed on 4 March 2020).
- Hundecha, Y.; Arheimer, B.; Donnelly, C.; Pechlivanidis, I. A regional parameter estimation scheme for a pan-European multi-basin model. J. Hydrol. Reg. Stud. 2016, 6, 90–111. [Google Scholar] [CrossRef]
- Berg, P.; Donnelly, C.; Gustafsson, D. Near-real-time adjusted reanalysis forcing data for hydrology. Hydrol. Earth Syst. Sci. 2018, 22, 989–1000. [Google Scholar] [CrossRef]
- Heo, J.-H.; Ahn, H.; Shin, J.-Y.; Rodding Kjeldsen, T.; Jeong, C. Probability Distributions for a Quantile Mapping Technique for a Bias Correction of Precipitation Data: A Case Study to Precipitation Data Under Climate Change. Water 2019, 11, 1475. [Google Scholar] [CrossRef]
- Crochemore, L.; Ramos, M.-H.; Pappenberger, F. Bias correcting precipitation forecasts to improve the skill of seasonal streamflow forecasts. Hydrol. Earth Syst. Sci. 2016, 20, 3601–3618. [Google Scholar] [CrossRef]
- Tucci, C.E.M.; Clarke, R.T.; Collischonn, W.; da Silva Dias, P.L.; de Oliveira, G.S. Long-term flow forecasts based on climate and hydrologic modeling: Uruguay River basin. Water Resour. Res. 2003, 39, 1181–1191. [Google Scholar] [CrossRef]
- Mite-Leon, M.; Barzola-Monteses, J. Statistical Model for the Forecast of Hydropower Production in Ecuador. Int. J. Renew. Energy Res. 2018, 8, 1130–1137. [Google Scholar]
- Gneiting, T.; Balabdaoui, F.; Raftery, A.E. Probabilistic forecasts, calibration and sharpness. J. R. Stat. Soc. Ser. B 2007, 69, 243–268. [Google Scholar] [CrossRef]
- Torralba, V.; Doblas-Reyes, F.J.; MacLeod, D.; Christel, I.; Davis, M. Seasonal climate prediction: A new source of information for the management of wind energy resources. J. Appl. Meteorol. Clim. 2016, 56, 1231–1247. [Google Scholar] [CrossRef]
- Crochemore, L.; Photiadou, C.; Materia, S.; Amadio, M.; Essenfelder, A.H.; Mysiak, J.; Mercogliano, P.; Barbato, G.; Ivars Grape, H.; Cantone, C.; et al. Final Service Development Report and Working Report; Climate Forecast Enabled Knowledge Services, 2020; p. 187. Available online: https://drive.google.com/file/d/1qQO7qdAy7P8LZYt4fH_vHIqNcrUpV9MD/view (accessed on 6 May 2020).
- Troccoli, A.; Harrison, M.; Anderson, D.L.T.; Mason, S.J. Seasonal Climate: Forecasting and Managing Risk, 1st ed.; Springer: Dordrecht, The Netherlands, 2008; p. 467. Available online: https://books.google.es/books?id=Ga9CAAAAQBAJ&printsec=frontcover&hl=es#v=onepage&q&f=false (accessed on 5 May 2020).
- Hudson, D. Ensemble Verification Metrics. In Proceedings of the ECMWF Annual Seminar, Reading, UK, 11–14 September 2017. [Google Scholar]
- Teutschbein, C.; Seibert, J. Bias correction of regional climate model simulations for hydrological climate-change impact studies: Review and evaluation of different methods. J. Hydrol. Reg. Stud. 2012, 456, 12–29. [Google Scholar] [CrossRef]
- Lucatero, D.; Madsen, H.; Refsgaard, J.C.; Kidmose, J.; Jensen, K.H. On the skill of raw and post-processed ensemble seasonal meteorological forecasts in Denmark. Hydrol. Earth Syst. Sci. 2018, 22, 6591–6609. [Google Scholar] [CrossRef]








© 2020 by the authors. Licensee MDPI, Basel, Switzerland. This article is an open access article distributed under the terms and conditions of the Creative Commons Attribution (CC BY) license (http://creativecommons.org/licenses/by/4.0/).
Share and Cite
Contreras, E.; Herrero, J.; Crochemore, L.; Aguilar, C.; Polo, M.J. Seasonal Climate Forecast Skill Assessment for the Management of Water Resources in a Run of River Hydropower System in the Poqueira River (Southern Spain). Water 2020, 12, 2119. https://doi.org/10.3390/w12082119
Contreras E, Herrero J, Crochemore L, Aguilar C, Polo MJ. Seasonal Climate Forecast Skill Assessment for the Management of Water Resources in a Run of River Hydropower System in the Poqueira River (Southern Spain). Water. 2020; 12(8):2119. https://doi.org/10.3390/w12082119
Chicago/Turabian StyleContreras, Eva, Javier Herrero, Louise Crochemore, Cristina Aguilar, and María José Polo. 2020. "Seasonal Climate Forecast Skill Assessment for the Management of Water Resources in a Run of River Hydropower System in the Poqueira River (Southern Spain)" Water 12, no. 8: 2119. https://doi.org/10.3390/w12082119
APA StyleContreras, E., Herrero, J., Crochemore, L., Aguilar, C., & Polo, M. J. (2020). Seasonal Climate Forecast Skill Assessment for the Management of Water Resources in a Run of River Hydropower System in the Poqueira River (Southern Spain). Water, 12(8), 2119. https://doi.org/10.3390/w12082119

