Use of Unmanned Surface Vehicles (USVs) in Water Chemistry Studies
Abstract
1. Introduction
2. Materials and Methods
2.1. Unmanned Surface Vehicles’ Operation and Description
2.2. Hydro-Telemetric Stations
2.3. Metals System
- Conditioning Step: The working electrode is subjected to a positive potential (or at least 0.0 V) to prepare for the subsequent steps with a deposition time of 180 s.
- Deposition Step: A deposition potential is applied to the working electrode, causing the reduction and deposition of certain metals or other species present in the sample onto the electrode surface. The deposition process occurs based on mass transport, and typically occurs at a thin interface between the sample and electrode with a potential from −1.2 to −1 V [37] for 200 s. In flow-through mode or under stirring conditions, an increase in the signal can be observed.
- Equilibration Step: This step allows for the equalization of ion concentrations within the boundaries of the electrode surface, ensuring uniformity prior to proceeding to the next step. The equilibrium step is applied for 20 s, while the peristaltic pump is stopped.
- Stripping Step: Metals previously reduced and deposited onto the electrode during the deposition step are now released (oxidized) by applying a square wave potential within a specific range. Each metal undergoes oxidation at a specific potential value, resulting in the recording of various peaks at different potentials. The electrical current measured during this process is proportional to the concentration of the metals. Metal concentrations in the sample solution are determined through the interpretation of the voltammograms obtained using appropriate software. The peak height or area is compared to standard concentrations for calculation purposes.
2.4. Study Area and Data Collection
2.4.1. Koumoundourou Lake
2.4.2. Acheloos River
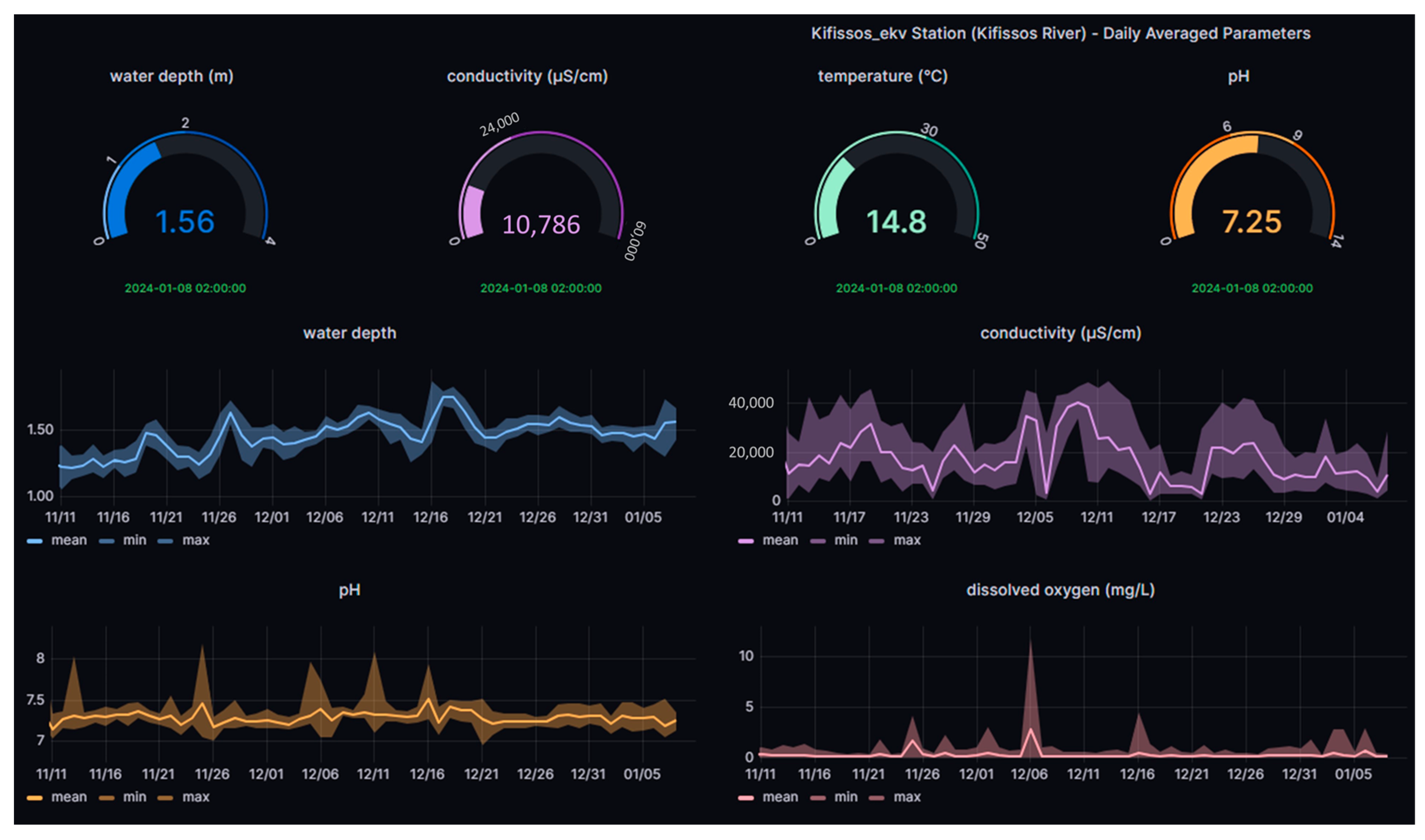
2.4.3. Kifissos River
2.4.4. Asopos River
2.4.5. Industrial effluents
3. Results and Discussion
3.1. ‘Chlα’ USV Campaigns for Physicochemical Parameters in Greece
3.1.1. Chlorophyll α
3.1.2. Electrical Conductivity
3.1.3. Dissolved Oxygen
3.1.4. pH
3.2. ‘HM and Sampling’ USV Campaigns in Greece
4. Conclusions
Author Contributions
Funding
Data Availability Statement
Acknowledgments
Conflicts of Interest
References
- European Commission. Commission Staff Working Document European Overview (1/2) Accompanying the document Report from the Commission to the European Parliament and the Council on the Implementation of the Water Framework Directive (2000/60/EC) River Basin Management Plans. Available online: https://publications.europa.eu/en/publication-detail/-/publication/85d9694d-d1d7-48bb9402-d6da989eb9df/language-en (accessed on 27 June 2019).
- Zacharias, I.; Liakou, P.; Biliani, I. A Review of the Status of Surface European Waters Twenty Years after WFD Introduction. Environ. Process. 2020, 7, 1023–1039. [Google Scholar] [CrossRef]
- Posthuma, L.; Zijp, M.C.; De Zwart, D.; Van de Meent, D.; Globevnik, L.; Koprivsek, M.; Focks, A.; Van Gils, J.; Birk, S. Chemical pollution imposes limitations to the ecological status of European surface waters. Sci. Rep. 2020, 10, 14825. [Google Scholar] [CrossRef] [PubMed]
- Choukr-Allah, R.; Ragab, R.; Clemente, R. (Eds.) Integrated Water Resources Management in the Mediterranean Region, Dialogue towards New Strategy; Springer: Berlin/Heidelberg, Germany, 2012. [Google Scholar] [CrossRef]
- Ganoulis, J. A New Dialectical Model of Water Security under Climate Change. Water 2023, 15, 2672. [Google Scholar] [CrossRef]
- Farid Ahmed, M.; Mokhtar, M.B.; Lim, C.K.; Suza, I.A.; Ayob, K.A.; Khirotdin, R.P.; Majid, N.A. Integrated River Basin Management for Sustainable Development: Time for Stronger Action. Water 2023, 15, 2497. [Google Scholar] [CrossRef]
- Suresh, K.; Tang, T.; Van Vliet, M.; Bierkens, M.F.; Strokal, M.; Sorger-Domenigg, F.; Wada, Y. Recent advancement in water quality indicators for eutrophication in global freshwater lakes. Environ. Res. Lett. 2023, 18, 063004. [Google Scholar] [CrossRef]
- Girotto, C.D.; Piadeh, F.; Bkhtiari, V.; Behzadian, K.; Chen, A.S.; Campos, L.C.; Zolgharni, M. A critical review of digital technology innovations for early warning of water-related disease outbreaks associated with climatic hazards. Int. J. Disaster Risk Reduct. 2023, 100, 104151. [Google Scholar] [CrossRef]
- Lekkas, T.; Kolokythas, G.; Nikolaou, A.; Kostopoulou, M.; Kotrikla, A.; Gatidou, G.; Thomaidis, N.S.; Golfinopoulos, S.; Makri, C.; Babos, D.; et al. Evaluation of the pollution of the surface waters of Greece from the priority compounds of List II, 76/464/EEC Directive, and other toxic compounds. Environ. Int. 2004, 30, 995–1007. [Google Scholar] [CrossRef] [PubMed]
- Katsouras, G.; Chalaris, M.; Tsalas, N.; Dosis, A.; Samios, S.; Lytras, E.; Papadopoulos, K.; Synodinou, A. Integrated ecosystem ecology (chlorophyll-a) of EYDAP′s reservoirs profiles by using robotic boats. In Proceedings of the 5th International Conference ‘Water Resources and Wetlands’, Tulca, Romania, 8–12 September 2021; pp. 202–210. Available online: http://www.limnology.ro/wrw2020/proceedings/23_Katsouras.pdf (accessed on 9 September 2021).
- Dokou, Z.; Kourgialas, N.; Karatzas, G.P. Assessing groundwater quality in Greece based on spatial and temporal analysis. Environ. Monit. Assess. 2015, 187, 774. [Google Scholar] [CrossRef] [PubMed]
- Karamanis, D.; Stamoulis, K.; Ioannides, K.; Patiris, D. Spatial and seasonal trends of natural radioactivity and heavy metals in river waters of Epirus, Macedonia and Thessalia. Desalination 2008, 224, 250–260. [Google Scholar] [CrossRef]
- Moustaka-Gouni, M.; Sommer, U.; Economou-Amilli, A.; Arhonditsis, G.B.; Katsiapi, M.; Papastergiadou, E.; Kormas, K.A.; Vardaka, E.; Karayanni, H.; Papadimitriou, T. Implementation of the Water Framework Directive: Lessons Learned and Future Perspectives for an Ecologically Meaningful Classification Based on Phytoplankton of the Status of Greek Lakes, Mediterranean Region. Environ. Manag. 2019, 64, 675–688. [Google Scholar] [CrossRef]
- De Keukelaere, L.; Moelans, R.; Knaeps, E.; Sterckx, S.; Reusen, I.; De Munck, D.; Simis, S.G.H.; Constantinescu, A.M.; Scrieciu, A.; Katsouras, G.; et al. Airborne Drones for Water Quality Mapping in Inland, Transitional and Coastal Waters—MapEO Water Data Processing and Validation. Remote Sens. 2023, 15, 1345. [Google Scholar] [CrossRef]
- Samarinas, N.; Spiliotopoulos, M.; Tziolas, N.; Loukas, A. Synergistic Use of Earth Observation Driven Techniques to Support the Implementation of Water Framework Directive in Europe: A Review. Remote Sens. 2023, 15, 1983. [Google Scholar] [CrossRef]
- Mantzouki, E.; Campbell, J.; Van Loon, E.; Visser, P.; Konstantinou, I.; Antoniou, M.; Giuliani, G.; Machado-Vieira, D.; Gurjão De Oliveira, A.; Maronić, D.Š.; et al. A European Multi Lake Survey Dataset of Environmental Variables, Phytoplankton Pigments and Cyanotoxins. Sci. Data 2018, 5, 180226. [Google Scholar] [CrossRef]
- Warner, W.; Nödler, K.; Farinelli, A.; Blum, J.; Licha, T. Integrated approach for innovative monitoring strategies of reservoirs and lakes. Environ. Eng. Manag. J. 2018, 17, 2497–2505. [Google Scholar] [CrossRef]
- Mendoza-Chok, J.; Luque, J.C.C.; Salas-Cueva, N.F.; Yanyachi, D.; Yanyachi, P.R. Hybrid Control Architecture of an Unmanned Surface Vehicle Used for Water Quality Monitoring. IEEE Access 2022, 10, 112789–112798. [Google Scholar] [CrossRef]
- Yang, P.; Song, C.; Chen, L.; Cui, W. Image Based River Navigation System of Catamaran USV with Image Semantic Segmentation. In Proceedings of the 2022 WRC Symposium on Advanced Robotics and Automation IEEE (WRC SARA), Beijing, China, 20–22 August 2022; pp. 147–151. [Google Scholar]
- Pandey, M.; Zakwan, M.; Khan, M.A.; Bhave, S. Development of scour around a circular pier and its modelling using genetic algorithm. Water Supply 2020, 20, 3358–3367. [Google Scholar] [CrossRef]
- Gao, K.; Gao, M.; Zhou, M.; Ma, Z. Artificial intelligence algorithms in unmanned surface vessel task assignment and path planning: A survey. Swarm Evol. Comput. 2024, 86, 101505. [Google Scholar] [CrossRef]
- Kita, A.; Manakos, I.; Papadopoulou, S.; Lioumbas, I.; Alagialoglou, L.; Katsiapi, M.; Christodoulou, A. Land–Water Transition Zone Monitoring in Support of Drinking Water Production. Water 2023, 15, 2596. [Google Scholar] [CrossRef]
- Katsouras, G.; Konstantinopoulos, S.; De Keukelaere, L.; Moelans, R.; Christodoulou, C.; Bauer, P.; Tsalas, N.; Hatzikonstantinou, P.; Lioumbas, I.; Katsiapi, M.; et al. Unmanned Vehicles combined with satellite observations as a complement tool for water quality of Lake Marathon. In Proceedings of the EuroGEO Workshop 2022, Athens, Greece, 7–9 December 2022; Available online: http://intcatch.eu/images/Katsouras_poster_EuroGEO2022_v1.pdf (accessed on 22 March 2024).
- Jo, W.; Hoashi, Y.; Aguilar, L.L.P.; Postigo-Malaga, M.; Garcia-Bravo, J.M.; Min, B.C. A low-cost and small USV platform for water quality monitoring. HardwareX 2019, 6, e00076. [Google Scholar] [CrossRef]
- Chang, H.C.; Hsu, Y.L.; Hung, S.S.; Ou, G.R.; Wu, J.R.; Hsu, C. Autonomous water quality monitoring and water surface cleaning for unmanned surface vehicle. Sensors 2021, 21, 1102. [Google Scholar] [CrossRef]
- Steccanella, L.; Bloisi, D.D.; Castellini, A.; Farinelli, A. Waterline and Obstacle Detection in Images from Low-Cost Autonomous Boats for Environmental Monitoring. Robot. Auton. Syst. 2020, 124, 103346. [Google Scholar] [CrossRef]
- Farinelli, A.; Raeissi, M.M.; Marchi, N.; Brooks, N.; Scerri, P. Interacting with Team Oriented Plans in Multi-Robot Systems. Auton. Agents Multi-Agent Syst. 2017, 31, 332–361. [Google Scholar] [CrossRef]
- Knutz, T. BlueGate Customization; Deliverable 7.1, INTCATCH 2020. 2020, pp. 1–16. Available online: https://ec.europa.eu/research/participants/documents/downloadPublic?documentIds=080166e5cb3ffa13&appId=PPGMS (accessed on 20 April 2024).
- Allabshi, R. Validation of the Integrated System(s); Deliverable 3.3, INTCATCH 2020. 2019, pp. 1–57. Available online: https://ec.europa.eu/research/participants/documents/downloadPublic?documentIds=080166e5c43504d2&appId=PPGMS (accessed on 20 April 2024).
- Calisi, D. Field and Laboratory and Combined Visualizers; Deliverable 7.4, INTCATCH 2020. 2019, pp. 1–30. Available online: https://ec.europa.eu/research/participants/documents/downloadPublic?documentIds=080166e5c43b6a84&appId=PPGMS (accessed on 20 April 2024).
- Vatitsi, K.; Ioannidou, N.; Mirli, A.; Siachalou, S.; Kagalou, I.; Latinopoulos, D.; Mallinis, G. LULC Change Effects on Environmental Quality and Ecosystem Services Using EO Data in Two Rural River Basins in Thrace, Greece. Land 2023, 12, 1140. [Google Scholar] [CrossRef]
- Panagopoulos, A.; Giannika, V. Study on the water resources and the opportunities for sustainable desalination & minimal/zero liquid discharge (MLD/ZLD) practices in Greece (Eastern Mediterranean). Sustain. Water Resour. Manag. 2023, 9, 106. [Google Scholar]
- Katsiapi, M.; Moustaka-Gouni, M.; Michaloudi, E.; Kormas, K.A. Phytoplankton and water quality in a Mediterranean drinking-water reservoir (Marathonas Reservoir, Greece). Environ. Monit. Assess 2011, 181, 563–575. [Google Scholar] [CrossRef] [PubMed]
- Hydro Stations. Available online: https://hydro-stations.hcmr.gr/ (accessed on 6 February 2024).
- Cardoso, A.C. Criteria for the Identification of Freshwaters Subject to Eutrophication: Their Use for the Implementation of the Nitrates and Urban Waste Water Treatment Directives; European Commission, Joint Research Centre, Environment Institute: Ispra, Italy, 2001. [Google Scholar]
- Canadian Council of Ministers of the Environment. 2017, Canadian water quality guidelines for the protection of aquatic life: CCME Water Quality Index, User’s Manual—2017 Update. In Canadian Environmental Quality Guidelines; Canadian Council of Ministers of the Environment: Winnipeg, MB, Canada, 1999. [Google Scholar]
- Yang, Q.; Nagar, B.; Alvarez-Diduk, R.; Balsells, M.; Farinelli, A.; Bloisi, D.; Proia, L.; Espinosa, C.; Ordeix, M.; Knutz, T.; et al. Development of a Heavy Metal Sensing Boat for Automatic Analysis in Natural Waters Utilizing Anodic Stripping Voltammetry. ACS EST Water 2021, 1, 2470–2476. [Google Scholar] [CrossRef] [PubMed]
- De Vito-Francesco, E.; Farinelli, A.; Yang, Q.; Nagar, B.; Álvarez, R.; Merkoçi, A.; Knutz, T.; Haider, A.; Stach, W.; Ziegenbalg, F.; et al. An Innovative Autonomous Robotic System for On-Site Detection of Heavy Metal Pollution Plumes in Surface Water. Environ. Monit. Assess 2022, 194, 122. [Google Scholar] [CrossRef]
- EU. Directive 2013/39/EU of the European Parliament and of the Council of 12 August 2013 Amending Directives 2000/60/EC and 2008/105/EC as Regards Priority Substances in the Field of Water Policy Text with EEA Relevance: WFD; EU: Maastricht, The Netherlands, 2013. [Google Scholar]
- Roussakis, G. Chapter 2: Bathymetry of Koumoundourou Lake. In Monitoring of Groundwater Quality, Koumoundourou Lake and the Adjacent Sea Area in Relation to the Landfill of the Western Part of Attica Region; Pavlidou, A., Ed.; Intermediate Study; Hellenic Centre for Marine Research: Anavyssos, Greece, 2003; pp. 18–23. (In Greek) [Google Scholar]
- Skoulikidis, N.; Dimitriou, E.; Karaouzas, I. (Eds.) The Rivers of Greece. Evolution, Current Status and Perspectives. In The Handbook of Environmental Chemistry 59; Springer: Berlin/Heidelberg, Germany, 2018. [Google Scholar] [CrossRef]
- European Communities. Water Framework Directive Intercalibration Technical Report. Part 1: Rivers. Van de Bund; Wouter: Luxembourg, 2009. [Google Scholar]
- Lazaridou, M.; Ntislidou, C.; Karaouzas, I.; Skoulikidis, N. Harmonisation of a New Assessment Method for Estimating the Ecological Quality Status of Greek Running Waters. Ecol. Indic. 2018, 84, 683–694. [Google Scholar] [CrossRef]
- Ministry of Environment and Energy. 2nd Update of the River Basin Management Plans of River Basin District of Western Central Greece. Characterization, Typology, Reference Conditions and Evaluation/Classification of All Surface Waterbodies. 2023; (In Greek). Available online: https://wfdver.ypeka.gr/wp-content/uploads/2023/12/EL04_2REV_P4.2_Taxinomisi-EYS.pdf (accessed on 20 April 2024).
- General Chemical State Laboratory|IAPR. Available online: https://www.aade.gr/gcsl (accessed on 15 January 2024).
- Moss, B.; Stephen, D.; Alvarez, C.; Becares, E.; Bund, W.V.D.; Collings, S.E.; Donk, E.V.; Eyto, E.D.; Feldmann, T.; Fernández-Aláez, C.; et al. The Determination of Ecological Status in Shallow Lakes—A Tested System (ECOFRAME) for Implementation of the European Water Framework Directive. Aquat. Conserv. Mar. Freshw. Ecosyst. 2003, 13, 507–549. [Google Scholar] [CrossRef]
- Dimitriou, E.; Mentzafou, A.; Zogaris, S.; Koutsikos, N.; Kolombari, E.; Markogianni, V.; Karaouzas, I.; Konstantinopoulou, A.; Stathopoulou, E.; Dasenakis, M.; et al. Monitoring the Ecological Quality of Lake Koumoundourou and Planning Actions for Management, Restoration and Promotion (in Greek); Final Technical Report; IMBRIW-HCMR: Anavyssos, Greece, 2012. [Google Scholar]
- Open ELIoT. Available online: https://www.openeliot.com/en/ (accessed on 6 February 2024).
- Kousouris, T. Lakes in Greece, 5/6 West Greece (in Greek); Athens, Greece. 2014, pp. 1–156. Available online: https://www.ekke.gr/projects/estia/Cooper/limnes/5_book.pdf (accessed on 20 April 2024).
- Zacharias, I.; Bertachas, I.; Skoulikidis, N.; Koussouris, T. Greek Lakes: Limnological Overview. Lakes Reserv. 2002, 7, 55–62. [Google Scholar] [CrossRef]
- Farmaki, E.G.; Thomaidis, N.S. Current status of the metal pollution of the environment of Greece—A review. Glob. Nest. Int. J. 2008, 10, 366–375. [Google Scholar]
- Botsou, F. Study on the Impact of Ephemeral Rivers to the Coastal Marine Environment: The Case of Asopos River. Ph.D. Thesis, Chemical Oceanography, Faculty of Chemistry, University of Athens, Athens, Greece, 2007. (In Greek). [Google Scholar]
- ISO 11885:2007; Water Quality-Determination of Selected Elements by Inductively Coupled Plasma Optical Emission Spectrometry (ICP-OES). International Organization for Standardization: Geneva, Switzerland, 2007.
- ISO/IEC 17025:2017; General Requirements for the Competence of Testing and Calibration Laboratories. International Organization for Standardization: Geneva, Switzerland, 2018.







| Station | Latitude/Longitude | Altitude (m) | Installation Date | Website |
|---|---|---|---|---|
| Koumoundourou lake | 38.0235° N/23.6018° E | 0.83 | 28 March 2011 | http://t.ly/p85TU (accessed on 20 April 2024) |
| Kifissos estuaries | 37.9472° N/23.6727° E | 3.35 | 15 July 2020 | http://t.ly/UASuZ (accessed on 20 April 2024) |
| Fresh Water System | Activity | PbT (µg L−1) | CuT (µg L−1) | Source |
|---|---|---|---|---|
| LAKES | ||||
| Koumoundourou | Industrial/Urban | 6.2 | <0.7 | Present Study EYDAP (ICP-OES) |
| 0.038–3.49 | 0.178–3.22 | Dimitriou, 2012 [47] Koussouris, 2014 [49] | ||
| Vegoritis | Fertilizer/pesticide | 1.2–24.2 | 0.7–15.2 | Zacharias, 2002 [50] |
| Mikri Prespa | 0.2 | 14.4 | ||
| Koronia | 36.8 | 3.7–21.8 | ||
| Vistonis | 58.4 | 43.2 | ||
| Kastoria | 31.1 | 6.6–19.4 | ||
| Doirani | 22.3 | 9.6–12.4 | ||
| RIVERS | ||||
| Asopos | Industrial/Agricultural | <0.8 | <0.7 | Present Study EYDAP (ICP-OES) |
| Acheloos | Agricultural | 0.07–2.85 | 0.01–5.40 | Skoulikidis, 2018 [41] |
| Louros | Agricultural/Urban | 0.05–0.48 | 0.24–0.60 | |
| Asopos | Industrial/Agricultural | 0.120–1.42 | 0.350–3.25 | Botsou, 2007 [52] |
| Metal | 1PbL (µg L−1) | 2PbL (µg L−1) | 3PbT (µg L−1) | 4CuL (µg L−1) | 5CuL (µg L−1) | 6CuT (µg L−1) |
|---|---|---|---|---|---|---|
| Sample Name/Method | HM USV (SWASV) | LEC (DPASV) | EYDAP (ICP-OES) | HM USV (SWASV) | LEC (DPASV) | EYDAP (ICP-OES) |
| Demo station Lake Koumoundourou | (8.1) | 0.5 | <0.8 | (13) | 0.8–1.0 | <0.7 |
| (12) | (7.8) | |||||
| 16 | (8.8) | |||||
| Pumping station Lake Koumoundourou | 18 | <0.1 | 6.2 | (18) | <0.1 | <0.7 |
| (8.5) | <7 | |||||
| 20 | 27 | |||||
| Dam station Lake Koumoundourou | (12) | <0.1 | <0.8 | <7 | <0.1 | <0.7 |
| (8.1) | ||||||
| <4 | ||||||
| Asopos River Estuary | (10) | <0.1 | <0.8 | <7 | 0.8–1.0 | <0.7 |
| (7.6) | <7 | |||||
| (10.8) | (13) | |||||
| (10.4) | <7 | |||||
| Effluent 1 | 54 | 49 | 86 | 41 | 37 | 120 |
| Effluent 2 | 71 | 65 | 116 | 62 | 60 | 185 |
Disclaimer/Publisher’s Note: The statements, opinions and data contained in all publications are solely those of the individual author(s) and contributor(s) and not of MDPI and/or the editor(s). MDPI and/or the editor(s) disclaim responsibility for any injury to people or property resulting from any ideas, methods, instructions or products referred to in the content. |
© 2024 by the authors. Licensee MDPI, Basel, Switzerland. This article is an open access article distributed under the terms and conditions of the Creative Commons Attribution (CC BY) license (https://creativecommons.org/licenses/by/4.0/).
Share and Cite
Katsouras, G.; Dimitriou, E.; Karavoltsos, S.; Samios, S.; Sakellari, A.; Mentzafou, A.; Tsalas, N.; Scoullos, M. Use of Unmanned Surface Vehicles (USVs) in Water Chemistry Studies. Sensors 2024, 24, 2809. https://doi.org/10.3390/s24092809
Katsouras G, Dimitriou E, Karavoltsos S, Samios S, Sakellari A, Mentzafou A, Tsalas N, Scoullos M. Use of Unmanned Surface Vehicles (USVs) in Water Chemistry Studies. Sensors. 2024; 24(9):2809. https://doi.org/10.3390/s24092809
Chicago/Turabian StyleKatsouras, Georgios, Elias Dimitriou, Sotirios Karavoltsos, Stylianos Samios, Aikaterini Sakellari, Angeliki Mentzafou, Nikolaos Tsalas, and Michael Scoullos. 2024. "Use of Unmanned Surface Vehicles (USVs) in Water Chemistry Studies" Sensors 24, no. 9: 2809. https://doi.org/10.3390/s24092809
APA StyleKatsouras, G., Dimitriou, E., Karavoltsos, S., Samios, S., Sakellari, A., Mentzafou, A., Tsalas, N., & Scoullos, M. (2024). Use of Unmanned Surface Vehicles (USVs) in Water Chemistry Studies. Sensors, 24(9), 2809. https://doi.org/10.3390/s24092809

