Prediction, Application, and Mechanism Exploration of Liquid–Liquid Equilibrium Data in the Extraction of Aromatics Using Sulfolane
Abstract
1. Introduction
2. Experimental Details
2.1. Chemicals
2.2. Equipment and Procedures
3. Methods and Models
3.1. Entropy Analysis
3.2. COSMO-RS Model
3.3. Data Evaluation
3.4. DFT Calculation
4. Results and Discussion
4.1. Reliability of Experimental LLE Data
4.2. Quantum Chemistry Computation and Analysis
4.2.1. COSMO-RS Calculation
4.2.2. Interaction Analysis
4.3. Data Correlation
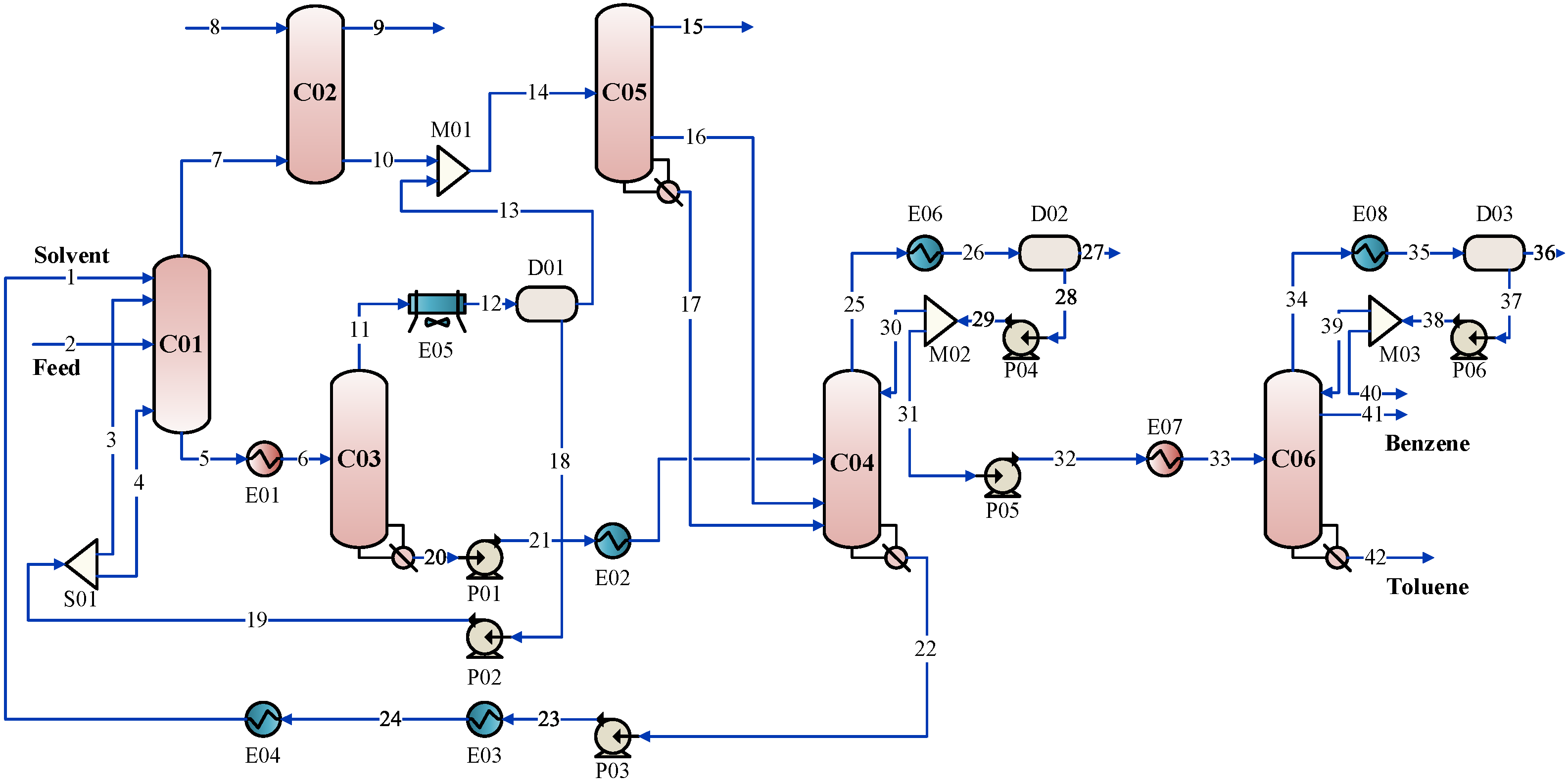
4.4. Process Application and Analysis
5. Conclusions
Supplementary Materials
Author Contributions
Funding
Data Availability Statement
Conflicts of Interest
References
- Mallah, M.A.; Li, C.; Mallah, M.A.; Noreen, S.; Liu, Y.; Saeed, M.; Xi, H.; Ahmed, B.; Feng, F.; Mirjat, A.A.; et al. Polycyclic aromatic hydrocarbon and its effects on human health: An overeview. Chemosphere 2022, 296, 133948. [Google Scholar] [CrossRef]
- Xiang, S.; Wang, L.; Wang, Y.; Bi, R.; Xia, L.; Sun, X. Exploration of gradient energy-saving separation processes for ethylene glycol mixtures based on energy, exergy, environment, and economic analyses. Sep. Purif. Technol. 2021, 279, 119787. [Google Scholar] [CrossRef]
- Shekaari, H.; Zafarani-Moattar, M.T.; Mohammadi, B. Effective extraction of benzene and thiophene by novel deep eutectic solvents from hexane/aromatic mixture at different temperatures. Fluid Phase Equilibria 2019, 484, 38–52. [Google Scholar] [CrossRef]
- Petrochemicals Market Size, Share & Trends Analysis Report by Product (Ethylene, Propylene, Butadiene, Benzene, Xylene, Toluene, Methanol), by Region, and Segment Forecasts, 2022–2030. 2022. Available online: https://www.grandviewresearch.com/industry-analysis/petrochemical-market (accessed on 12 October 2022).
- Ma, S.; Li, J.; Li, L.; Shang, X.; Liu, S.; Xue, C.; Sun, L. Liquid-liquid extraction of benzene and cyclohexane using sulfolane-based low transition temperature mixtures as solvents: Experiments and simulation. Energy Fuels 2018, 32, 8006–8015. [Google Scholar] [CrossRef]
- Shekaari, H.; Zafarani-Moattar, M.T.; Mohammadi, B. Liquid-liquid equilibria and thermophysical properties of ternary mixtures {(benzene/thiophene) + hexane + deep eutectic solvents}. Fluid Phase Equilibria 2020, 509, 112455. [Google Scholar] [CrossRef]
- Gubbins, K.E.; Quirke, N. Molecular simulation and industrial applications: Methods, examples and prospects. Curr. Top. Mol. Simul. 1996, 1, 1–69. [Google Scholar]
- Klamt, A.; Schueuermann, G. COSMO: A new approach to dielectric screening in solvents with explicit expressions for the screening energy and its gradient. J. Chem. Soc. 1993, 2, 799–805. [Google Scholar] [CrossRef]
- Klamt, A. Conductor-like screening model for real solvents: A new approach to the quantitative calculation of solvation phenomena. J. Phys. Chem. 1995, 99, 2224–2235. [Google Scholar] [CrossRef]
- Klamt, A.; Jonas, V.; Buerger, T.; Lohrenz, J.C.W. Refinement and parametrization of COSMO-RS. J. Phys. Chem. A 1998, 102, 5074–5085. [Google Scholar] [CrossRef]
- Klamt, A.; Eckert, F. COSMO-RS: A novel and efficient method for the a priori prediction of thermophysical data of liquids. Fluid Phase Equilibria 2000, 172, 43–72. [Google Scholar] [CrossRef]
- Yang, Z.; Ren, C.; Jiang, S.; Xin, Y.; Hu, Y.; Liu, Z. Theoretical predictions of compatibility of polyoxymethylene dimethyl ethers with diesel fuels and diesel additives. Fuel 2022, 307, 121797. [Google Scholar] [CrossRef]
- Kang, S.; Kang, J. Extraction of naphthenic acid from low-grade crude oil using diol compounds. Fuel 2020, 275, 117828. [Google Scholar] [CrossRef]
- Sun, D.; Feng, H.; Feng, X.; Li, W.; Zhang, Z. Evaluation of COSMO-RS model for the LLE prediction of benzene plus cyclohexane plus ionic liquid system. J. Chem. Thermodyn. 2020, 145, 106032. [Google Scholar] [CrossRef]
- Khan, A.S.; Ibrahim, T.H.; Rashid, Z.; Khamis, M.I.; Nancarrow, P.; Jabbar, N.A. COSMO-RS based screening of ionic liquids for extraction of phenolic compounds from aqueous media. J. Mol. Liq. 2021, 328, 115387. [Google Scholar] [CrossRef]
- Chin Ting, H.; Warsi Khan, H.; Vijaya Bhaskar Reddy, A.; Goto, M.; Moniruzzaman, M. Extraction of salicylic acid from wastewater using ionic liquid-based green emulsion liquid membrane: COSMO-RS prediction and experimental verification. J. Mol. Liq. 2022, 347, 118280. [Google Scholar] [CrossRef]
- Zhang, Y.; Zhang, Q.; Hua, X.; Lv, M.; Zhang, Z. COSMO-RS prediction, liquid-liquid equilibrium experiment and quantum chemistry calculation for the separation of n-butanol and n-heptane system using ionic liquids. J. Chem. Thermodyn. 2022, 167, 106719. [Google Scholar] [CrossRef]
- Shimul, I.M.; Moshikur, R.M.; Minamihata, K.; Moniruzzaman, M.; Kamiya, N.; Goto, M. Amino acid ester based phenolic ionic liquids as a potential solvent for the bioactive compound luteolin: Synthesis, characterization, and food preservation activity. J. Mol. Liq. 2022, 349, 118103. [Google Scholar] [CrossRef]
- Li, G.; Gui, C.; Zhu, R.; Lei, Z. Deep eutectic solvents for efficient capture of cyclohexane in volatile organic compounds: Thermodynamic and molecular mechanism. AIChE J. 2022, 68, e17535. [Google Scholar] [CrossRef]
- Santhi, V.M.; Ramalingam, A.; Sreekala, D.J.; Malaiyarasan, V.; Ayyavu, C. Ammonium based deep eutectic solvents (DESs) on extraction of benzothiophene from iso-octane: Experiment and COSMO-RS model. J. Dispers. Sci. Technol. 2022, 43, 1778–1788. [Google Scholar] [CrossRef]
- Mulyono, S.; Hizaddin, H.F.; Wazeer, I.; Alqusair, O.; Ali, E.; Ali Hashim, M.; Hadj-Kali, M.K. Liquid-liquid equilibria data for the separation of ethylbenzene/styrene mixtures using ammonium-based deep eutectic solvents. J. Chem. Thermodyn. 2019, 135, 296–304. [Google Scholar] [CrossRef]
- Salleh, Z.; Wazeer, I.; Mulyono, S.; El-Blidi, L.; Hashim, M.A.; Hadj-Kali, M.K. Efficient removal of benzene from cyclohexane-benzene mixtures using deep eutectic solvents—COSMO-RS screening and experimental validation. J. Chem. Thermodyn. 2017, 104, 33–44. [Google Scholar] [CrossRef]
- Zurob, E.; Cabezas, R.; Villarroel, E.; Rosas, N.; Merlet, G.; Quijada-Maldonado, E.; Romero, J.; Plaza, A. Design of natural deep eutectic solvents for the ultrasound-assisted extraction of hydroxytyrosol from olive leaves supported by COSMO-RS. Sep. Purif. Technol. 2020, 248, 117054. [Google Scholar] [CrossRef]
- Rodriguez, N.R.; Gerlach, T.; Scheepers, D.; Kroon, M.C.; Smirnova, I. Experimental determination of the LLE data of systems consisting of {hexane + benzene + deep eutectic solvent} and prediction using the Conductor-like Screening Model for Real Solvents. J. Chem. Thermodyn. 2017, 104, 128–137. [Google Scholar] [CrossRef]
- Johnson, E.R.; Keinan, S.; Mori-Sanchez, P.; Contreras-Garcia, J.; Cohen, A.J.; Yang, W. Revealing noncovalent interactions. J. Am. Chem. Soc. 2010, 132, 6498–6506. [Google Scholar] [CrossRef]
- Lefebvre, C.; Rubez, G.; Khartabil, H.; Boisson, J.; Contreras-Garcia, J.; Henon, E. Accurately extracting the signature of intermolecular interactions present in the NCI plot of the reduced density gradient versus electron density. Phys. Chem. Chem. Phys. 2017, 19, 17928–17936. [Google Scholar] [CrossRef] [PubMed]
- Lu, T.; Chen, Q. Independent gradient model based on Hirshfeld partition: A new method for visual study of interactions in chemical systems. J. Comput. Chem. 2022, 43, 539–555. [Google Scholar] [CrossRef]
- Humphrey, W.; Dalke, A.; Schulten, K. VMD: Visual molecular dynamics. J. Mol. Graph. 1996, 14, 27–28, 33–38. [Google Scholar] [CrossRef]
- Cassell, G.W.; Dural, N.; Hines, A.L. Liquid-liquid equilibrium of sulfolane–benzene–pentane and sulfolane–toluene–pentane. Ind. Eng. Chem. Res. 1989, 28, 1369–1374. [Google Scholar] [CrossRef]
- Chen, J.; Li, Z.; Duan, L. Liquid-liquid equilibria of ternary and quaternary systems including cyclohexane, 1-heptene, benzene, toluene, and sulfolane at 298.15 K. J. Chem. Eng. Data 2000, 45, 689–692. [Google Scholar] [CrossRef]
- Chen, J.; Duan, L.P.; Mi, J.G.; Fei, W.Y.; Li, Z.C. Liquid-liquid equilibria of multi-component systems including n-hexane, n-octane, benzene, toluene, xylene and sulfolane at 298.15 K and atmospheric pressure. Fluid Phase Equilibria 2000, 173, 109–119. [Google Scholar] [CrossRef]
- Renon, H.; Prausnitz, J.M. Local compositions in thermodynamic excess functions for liquid mixtures. AIChE J. 1968, 14, 135–144. [Google Scholar] [CrossRef]
- Abrams, D.S.; Prausnitz, J.M. Statistical thermodynamics of liquid mixtures. New expression for the excess Gibbs energy of partly or completely miscible systems. AIChE J. 1975, 21, 116–128. [Google Scholar] [CrossRef]
- Wang, Z.; Fan, W.; Xu, D.; He, S.; Huang, H.; Gao, J.; Wang, Y. Liquid-liquid phase equilibrium for quaternary systems (n-decane + 1-tetradecene + 1-methylnaphthalene + sulfolane/dimethyl sulfoxide) for separation of 1-methylnaphthalene from FCC diesel. J. Chem. Eng. Data 2021, 66, 2803–2811. [Google Scholar] [CrossRef]
- Li, H.; Zhang, Y.; Zhao, L.; Sun, D.; Gao, J.; Xu, C. Liquid-liquid equilibria and mechanism exploration for the extraction of sulfides from FCC naphtha via organic solvent as extractant. J. Mol. Liq. 2021, 327, 114821. [Google Scholar] [CrossRef]
- Sun, X.; Xiang, S. Study on Liquid-liquid equilibrium of 2-methylbutane/2,2-dimethylbutane-benzene-sulfolane ternary systems. J. Chem. Eng. Chin. Univ. 2014, 28, 412–415. [Google Scholar] [CrossRef]
- Sun, X.; Xiang, S. Liquid-liquid equilibria of ternary systemscis-1,2-dimethylcyclohexane + toluene + sulfolane. Chin. J. Chem. Eng. 2014, 22, 1298–1301. [Google Scholar] [CrossRef]
- Hand, D.B. Dineric distribution. J. Phys. Chem. 1930, 34, 1961–2000. [Google Scholar] [CrossRef]
- Othmer, D.; Tobias, P. Liquid-liquid extraction data—The line correlation. Ind. Eng. Chem. 1942, 34, 693–696. [Google Scholar] [CrossRef]
- Frisch, M.; Trucks, G.; Schlegel, H.; Scuseria, G.; Robb, M.; Cheeseman, J.; Scalmani, G.; Barone, V.; Mennucci, B.; Petersson, G. Gaussian 09 (Revision D.01); Gaussian, Inc.: Wallingford, CT, USA, 2009. [Google Scholar]
- Zhan, G.; Shen, B.; Sun, H.; Chen, X. Extractive distillation approach to the removal of dimethyl disulfide from methyl tert-butyl ether: Combined computational solvent screening and experimental process investigation. Ind. Eng. Chem. Res. 2018, 57, 3348–3358. [Google Scholar] [CrossRef]
- Lu, T. Molclus Program, Version 1.9.9.6. Available online: https://www.keinsci.com/research/molclus.html (accessed on 24 November 2022).
- Boys, S.F.; Bernardi, F. The calculation of small molecular interactions by the differences of separate total energies. Some procedures with reduced errors. Mol. Phys. 2002, 19, 553–566. [Google Scholar] [CrossRef]
- Lu, T.; Chen, F. Multiwfn: A multifunctional wavefunction analyzer. J. Comput. Chem. 2012, 33, 580–592. [Google Scholar] [CrossRef] [PubMed]
- Lu, T.; Chen, F. Quantitative analysis of molecular surface based on improved marching tetrahedra algorithm. J. Mol. Graph. Modell. 2012, 38, 314–323. [Google Scholar] [CrossRef] [PubMed]
- Thidarat, W.; Milan, H.; Tomas, S.; Natchanun, L.; Ura, P.; Suphot, P. Ternary (liquid-liquid) equilibrium data of furfuryl alcohol with organic solvents at T = 298.2 K: Experimental results and thermodynamic models. Fluid Phase Equilibria 2014, 365, 88–96. [Google Scholar] [CrossRef]







| T/K | Sulfolane Rich Phase | Sulfolane Poor Phase | D | S | ||||
|---|---|---|---|---|---|---|---|---|
| Cyclopentane (1)–Benzene (2)–Sulfolane (3) | ||||||||
| 313.15 | 0.0899 | 0.0000 | 0.9101 | 0.9990 | 0.0000 | 0.0010 | – | – |
| 0.0841 | 0.1028 | 0.8131 | 0.9116 | 0.0856 | 0.0028 | 0.7633 | 13.0200 | |
| 0.1103 | 0.1770 | 0.7127 | 0.8557 | 0.1420 | 0.0023 | 0.8293 | 9.6635 | |
| 0.1051 | 0.2649 | 0.6300 | 0.7793 | 0.2159 | 0.0049 | 0.8522 | 9.0977 | |
| 0.1234 | 0.3127 | 0.5638 | 0.7344 | 0.2597 | 0.0059 | 0.8656 | 7.1641 | |
| 0.1385 | 0.3647 | 0.4968 | 0.6849 | 0.3101 | 0.0050 | 0.8751 | 5.8155 | |
| 0.1380 | 0.4076 | 0.4544 | 0.6360 | 0.3524 | 0.0116 | 0.8845 | 5.3287 | |
| 3-Methylpentane (1)–Benzene (2)–Sulfolane (3) | ||||||||
| 313.15 | 0.0218 | 0.0000 | 0.9782 | 0.9886 | 0.0000 | 0.0114 | – | – |
| 0.0282 | 0.0704 | 0.9014 | 0.8872 | 0.1101 | 0.0027 | 0.4696 | 20.13 | |
| 0.0388 | 0.1476 | 0.8136 | 0.7891 | 0.2010 | 0.0099 | 0.5532 | 14.94 | |
| 0.0450 | 0.2118 | 0.7432 | 0.7015 | 0.2884 | 0.0100 | 0.5631 | 11.44 | |
| 0.0488 | 0.2633 | 0.6879 | 0.6316 | 0.3607 | 0.0076 | 0.5672 | 9.45 | |
| 0.0786 | 0.4098 | 0.5116 | 0.4614 | 0.4844 | 0.0541 | 0.7094 | 4.97 | |
| 0.0824 | 0.4444 | 0.4732 | 0.3833 | 0.5383 | 0.0784 | 0.7068 | 3.84 | |
| Cyclopentane (1)–Toluene (2)–Sulfolane (3) | ||||||||
| 313.15 | 0.0726 | 0.0000 | 0.9274 | 0.9856 | 0.0000 | 0.0144 | – | – |
| 0.0727 | 0.0444 | 0.8829 | 0.8791 | 0.0998 | 0.0211 | 0.2834 | 5.39 | |
| 0.0890 | 0.1586 | 0.7524 | 0.6929 | 0.2711 | 0.0360 | 0.4094 | 4.55 | |
| 0.1060 | 0.1986 | 0.6954 | 0.6122 | 0.3461 | 0.0417 | 0.4190 | 3.31 | |
| 0.1184 | 0.2197 | 0.6619 | 0.5735 | 0.3745 | 0.0521 | 0.4395 | 2.84 | |
| 0.1364 | 0.2582 | 0.6054 | 0.4806 | 0.4459 | 0.0735 | 0.4562 | 2.04 | |
| 0.1437 | 0.3327 | 0.5236 | 0.3870 | 0.4860 | 0.1270 | 0.5758 | 1.84 | |
| 3-Methylpentane (1)–Toluene (2)–Sulfolane (3) | ||||||||
| 313.15 | 0.0229 | 0.0000 | 0.9771 | 0.9742 | 0.0000 | 0.0258 | – | – |
| 0.0304 | 0.0828 | 0.8868 | 0.7879 | 0.1756 | 0.0366 | 0.3570 | 12.23 | |
| 0.0326 | 0.1253 | 0.8421 | 0.7077 | 0.2432 | 0.0492 | 0.3980 | 11.18 | |
| 0.0409 | 0.1849 | 0.7742 | 0.5770 | 0.3591 | 0.0638 | 0.4101 | 7.27 | |
| 0.0451 | 0.2268 | 0.7281 | 0.5176 | 0.4140 | 0.0684 | 0.4437 | 6.29 | |
| 0.0448 | 0.3066 | 0.6486 | 0.3953 | 0.5081 | 0.0966 | 0.5070 | 5.32 | |
| 0.0716 | 0.4218 | 0.5067 | 0.2865 | 0.6085 | 0.1050 | 0.6110 | 2.77 | |
| 0.0719 | 0.4447 | 0.4834 | 0.2652 | 0.6158 | 0.1190 | 0.6442 | 2.67 | |
| T/K | Sulfolane Rich Phase | Sulfolane Poor Phase | ||||
|---|---|---|---|---|---|---|
| Cyclopentane (1)–Benzene (2)–Sulfolane (3) | ||||||
| 313.15 | 0.0082 | 0.0555 | 0.0632 | 0.0488 | 0.0477 | 0.0013 |
| 3-Methylpentane (1)–Benzene (2)–Sulfolane (3) | ||||||
| 313.15 | 0.0088 | 0.0626 | 0.0713 | 0.0828 | 0.0738 | 0.0111 |
| Cyclopentane (1)–Toluene (2)–Sulfolane (3) | ||||||
| 313.15 | 0.0109 | 0.0443 | 0.0548 | 0.0804 | 0.0679 | 0.0145 |
| 3-Methylpentane (1)–Toluene (2)–Sulfolane (3) | ||||||
| 313.15 | 0.0064 | 0.0561 | 0.0623 | 0.0882 | 0.0767 | 0.0119 |
| T/K | Hand | Othmer–Tobias | ||||
|---|---|---|---|---|---|---|
| a | b | R2 | c | d | R2 | |
| Cyclopentane (1)–Benzene (2)–Sulfolane (3) | ||||||
| 313.15 | 0.5543 | 1.1008 | 0.9994 | −0.7549 | 1.0754 | 0.9963 |
| 3-Methylpentane (1)–Benzene (2)–Sulfolane (3) | ||||||
| 313.15 | −0.7047 | 1.0775 | 0.9729 | 0.5626 | 1.1913 | 0.9764 |
| Cyclopentane (1)–Toluene (2)–Sulfolane (3) | ||||||
| 313.15 | −0.3472 | 1.0352 | 0.9963 | 0.2863 | 1.0701 | 0.9968 |
| 3-Methylpentane (1)–Toluene (2)–Sulfolane (3) | ||||||
| 313.15 | −0.9323 | 0.9609 | 0.9975 | 0.9926 | 1.0990 | 0.9953 |
| Equipment Name | Number of Theoretical Plates | Tower Pressure Drop/kPa | Tower Top Pressure/MPag |
|---|---|---|---|
| C01 | 33 | 280.00 | 0.52 |
| C02 | 7 | / | 0.26 |
| C03 | 34 | 49.25 | 0.10 |
| C04 | 34 | 25.88 | −0.05 |
| C05 | 5 | 5.00 | 0.05 |
| C06 | 60 | 53.00 | 0.05 |
| Analysis Index | xact | xsim | ∆ | δ% |
|---|---|---|---|---|
| Top pressure/MPag | 0.52 | 0.52 | 0.00 | 0.00 |
| Top temperature/K | 360.30 | 360.77 | 0.47 | 0.54 |
| Bottom temperature/K | 336.83 | 335.98 | −0.85 | 1.33 |
| Components | xact (Mass Fraction) | xsim (Mass Fraction) | ∆ | δ% | |
|---|---|---|---|---|---|
| Column top | n-Pentane | 9.72 | 9.74 | 0.02 | 0.21 |
| Cyclopentane | 1.68 | 1.69 | 0.01 | 0.60 | |
| n-Hexane | 20.26 | 20.51 | 0.25 | 1.23 | |
| Cyclohexane | 1.22 | 1.23 | 0.01 | 0.43 | |
| 3-Methylpentane | 26.07 | 26.07 | 0.00 | 0.00 | |
| n-Heptane | 12.51 | 12.82 | 0.31 | 2.46 | |
| Column bottom | Benzene | 9.51 | 9.32 | −0.19 | 2.00 |
| Toluene | 16.49 | 16.18 | −0.31 | 1.88 | |
| Sulfolane | 70.49 | 70.49 | 0.00 | 0.00 |
Disclaimer/Publisher’s Note: The statements, opinions and data contained in all publications are solely those of the individual author(s) and contributor(s) and not of MDPI and/or the editor(s). MDPI and/or the editor(s) disclaim responsibility for any injury to people or property resulting from any ideas, methods, instructions or products referred to in the content. |
© 2023 by the authors. Licensee MDPI, Basel, Switzerland. This article is an open access article distributed under the terms and conditions of the Creative Commons Attribution (CC BY) license (https://creativecommons.org/licenses/by/4.0/).
Share and Cite
Dong, S.; Sun, X.; Wang, L.; Li, Y.; Zhao, W.; Xia, L.; Xiang, S. Prediction, Application, and Mechanism Exploration of Liquid–Liquid Equilibrium Data in the Extraction of Aromatics Using Sulfolane. Processes 2023, 11, 1228. https://doi.org/10.3390/pr11041228
Dong S, Sun X, Wang L, Li Y, Zhao W, Xia L, Xiang S. Prediction, Application, and Mechanism Exploration of Liquid–Liquid Equilibrium Data in the Extraction of Aromatics Using Sulfolane. Processes. 2023; 11(4):1228. https://doi.org/10.3390/pr11041228
Chicago/Turabian StyleDong, Shilong, Xiaoyan Sun, Lili Wang, Yanjing Li, Wenying Zhao, Li Xia, and Shuguang Xiang. 2023. "Prediction, Application, and Mechanism Exploration of Liquid–Liquid Equilibrium Data in the Extraction of Aromatics Using Sulfolane" Processes 11, no. 4: 1228. https://doi.org/10.3390/pr11041228
APA StyleDong, S., Sun, X., Wang, L., Li, Y., Zhao, W., Xia, L., & Xiang, S. (2023). Prediction, Application, and Mechanism Exploration of Liquid–Liquid Equilibrium Data in the Extraction of Aromatics Using Sulfolane. Processes, 11(4), 1228. https://doi.org/10.3390/pr11041228
